|
|
|
AIDA
GELINA
BRIKEN
nToF
CRIB
ISOLDE
CIRCE
nTOFCapture
DESPEC
DTAS
EDI_PSA
179Ta
CARME
StellarModelling
DCF
K40
MONNET
|
| DESPEC |
 |
|
|
Message ID: 253
Entry time: Tue Apr 20 14:56:38 2021
|
| Author: |
LPG |
| Subject: |
Tuesday 20th 16:00-20:00 |
|
|
16:00
New shift, ready to go! Beam stopped just as I started... Waiting for update.
Beam back at 16:08, ucesb scalers shown in elog:253/1
Database ok!
Stats ok!
ucesb ok!
Temperatures ok! elog:253/2
Statistics ok! elog:253/3
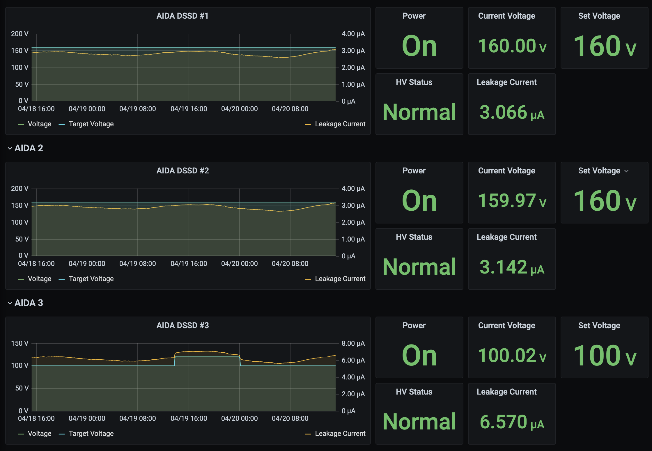
Leakage currents ok! Steadily rising, day/night effect? - elog:253/4 and elog:253/5
16:21
Online histograms zeroed in MIDAS. Same done in MBS DAQ.
16:45
Database ok!
Stats ok!
ucesb ok!
System wide checks:
Clock ok!
ADC 1 failed:
FEE64 module aida06 failed
WR ok!
FPGA ok!
Memory ok!
17:15
Database ok!
Stats ok!
ucesb ok!
17:45
Database ok!
Stats ok!
ucesb ok!
18:15
Database ok!
Stats ok!
ucesb ok!
System wide checks:
Clock ok!
ADC 1 fail:
FEE64 module aida06 failed
Calibration test result: Passed 11, Failed 1
WR ok!
FPGA ok!
Memory ok!
MIDAS Rates ok! elog:253/6
Temperatures ok! elog:253/7
Leakage currents ok, but still slowly rising! Topped out at ~20:30 yesterday elog:253/8
18:42
Message in the Merger terminal window (elog:253/9)
MERGE Actor (15671): Working with 0 from 12 data sources
19:05
Database ok!
Stats ok!
ucesb ok!
19:30
Some MIDAS spectra in elog:253/10 and elog:253/11
Database ok!
Stats ok!
ucesb ok!
19:50
Database ok!
Stats ok!
ucesb ok! elog:253/12
System wide checks:
Clock ok!
ADC 1 fail:
FEE64 module aida06 failed
Calibration test result: Passed 11, Failed 1
WR ok!
FPGA ok!
Memory ok!
MIDAS Rates ok! elog:253/13
Temperatures ok! elog:253/14
Leakage currents ok, now plateaued! elog:253/15
19:55 - Handing over to James  |
|
|
|
|
|
|
|
|
|
|
|
|
|
|
|
|
|
|
|
|
|
|
|
|
|
|
|
|
|
|