AIDA
GELINA
BRIKEN
nToF
CRIB
ISOLDE
CIRCE
nTOFCapture
DESPEC
DTAS
EDI_PSA
179Ta
CARME
StellarModelling
DCF
K40
MONNET
DESPEC
Draft saved at 00:00:00
Fields marked with
*
are required
Entry time:
Tue Apr 20 23:08:22 2021
Author
*
:
Subject
*
:
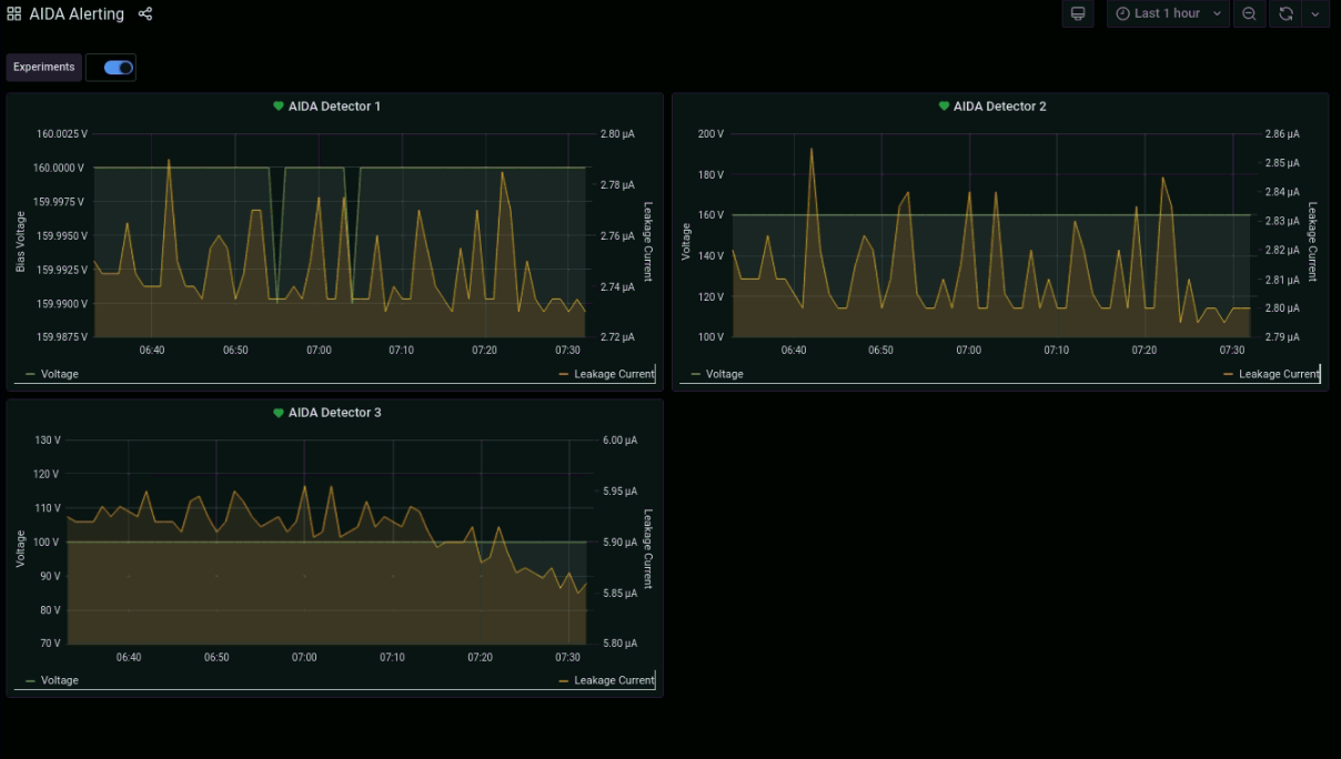
00:00 - CA takes over 00:15 - stats/database/ucesb ok - attachment 1 - another burst of bad timestamp error messages in NewMerger terminal - but all FEE64 still ok - attachment 2 - Merger/TapeService ok 00:21 - beam still off while UNILAC having problems 00:26 - beam is back - rate spectra - attachment 3 00:32 - ucesb following beam return - attachment 4 - implant rates reaching highs of ~1kHz 00:35 - Grafana leakage current monitor last 6 hours - attachment 5 01:00 *all* system wide checks ok stats ok - attachment 6 temperatures ok - attachment 7 detector bias / leakage currents ok - attachment 8 db check ok / ucesb ok still observe periodic bursts of bad timestamp errors in NewMerger terminal - FEE64s still linked with merger ok 01:30 AIDA crashes just as I make check, most FEE64 lost connection -> powercycle and restart MIDAS 01:53 AIDA reset completed - writing to file NULL/R48 01:56 all system wide checks ok *except* FPGA error counter Base Current Difference aida12 fault 0x0 : 0x1 : 1 FPGA Timestamp error counter test result: Passed 11, Failed 1 If any of these counts are reported as in error The ASIC readout system has detected a timeslip. That is the timestamp read from the time FIFO is not younger than the last ADC calibration FEE64 module aida04 failed FEE64 module aida05 failed Calibration test result: Passed 10, Failed 2 If any modules fail calibration , check the clock status and open the FADC Align and Control browser page to rerun calibration for that module 02:01 good event statistics ok - attachment 9 temperatures ok - attachment 10 detector bias / leakage currents ok - attachment 11 db check / ucesb ok 02:20 beam stop 02:21 beam back 02:30 stats/ucesb/db checks all ok 03:00 stats/ucesb/db checks all ok - attachment 12 03:30 stats/ucesb/db checks all ok 04:00 system wide checks ok, except; ADC calibration FEE64 module aida04 failed FEE64 module aida05 failed Calibration test result: Passed 10, Failed 2 If any modules fail calibration , check the clock status and open the FADC Align and Control browser page to rerun calibration for that module FPGA errors Base Current Difference aida12 fault 0x0 : 0x9 : 9 FPGA Timestamp error counter test result: Passed 11, Failed 1 If any of these counts are reported as in error The ASIC readout system has detected a timeslip. That is the timestamp read from the time FIFO is not younger than the last 04:03 beam off briefly 04:05 good event statistics ok - attachment 13 04:07 beam back temperatures ok - attachment 14 bias / leakage currents ok - attachment 15 db check / ucesb ok - attachment 16 implant rates in AIDA peaking at ~1.5kHz 04:30 stats/ucesb/db checks all ok 04:48 no beam 04:58 beam back 05:00 stats/ucesb/db checks all ok - attachment 17 05:30 stats/ucesb/db checks all ok 06:00 system wide checks ok, except; ADC calibration FEE64 module aida04 failed FEE64 module aida05 failed Calibration test result: Passed 10, Failed 2 If any modules fail calibration , check the clock status and open the FADC Align and Control browser page to rerun calibration for that module FPGA errors Base Current Difference aida12 fault 0x0 : 0x9 : 9 FPGA Timestamp error counter test result: Passed 11, Failed 1 If any of these counts are reported as in error The ASIC readout system has detected a timeslip. That is the timestamp read from the time FIFO is not younger than the last FEE64 Linux Memory Info Returned 0 0 0 0 0 0 0 0 0 0 0 0 Mem(KB) : 4 8 16 32 64 128 256 512 1k 2k 4k aida01 : 5 5 3 3 2 3 2 3 2 3 7 : 39628 aida02 : 22 11 3 0 2 3 2 3 2 3 7 : 39648 aida03 : 20 10 1 1 2 2 1 4 2 3 7 : 39760 aida04 : 17 10 2 2 3 3 2 3 2 3 7 : 39732 aida05 : 1 8 3 2 3 2 2 3 3 3 7 : 40564 aida06 : 5 6 2 3 2 2 3 3 2 3 7 : 39748 aida07 : 18 4 7 0 1 3 1 4 2 3 7 : 39832 aida08 : 22 10 3 3 2 2 3 3 2 3 7 : 39864 aida09 : 3 6 2 2 0 3 1 4 2 3 7 : 39708 aida10 : 2 4 3 2 1 2 2 3 2 3 7 : 39384 aida11 : 20 8 3 1 1 3 3 2 2 3 7 : 39328 aida12 : 16 6 3 1 0 3 2 3 2 3 7 : 39488 06:02 good event statistics ok - attachment 18 FEE64 temperatures ok - attachment 19 detector bias / leakage currents ok - attachment 20 06:06 db check and ucesb ok - attachment 21 NewMerger terminal hasn't flagged up any more errors since ~ 03:00 06:30 stats/ucesb/db checks all ok DESPEC restarts timesorter 07:00 stats/ucesb/db checks all ok 07:30 stats/ucesb/db checks all ok - attachment 22 grafana leakage currents last 1 hour - attachment 23
Encoding
:
HTML
ELCode
plain
Suppress Email notification
Resubmit as new entry
Attachment 1:
Screenshot_from_2021-04-20_23-15-20.png
Original size: 942x176
Attachment 2:
Screenshot_from_2021-04-20_23-18-14.png
Original size: 616x470
Attachment 3:
Screenshot_from_2021-04-20_23-29-06.png
Original size: 1715x826
Attachment 4:
Screenshot_from_2021-04-20_23-32-08.png
Original size: 880x182
Attachment 5:
Screenshot_from_2021-04-20_23-34-42.png
Original size: 1199x738
Attachment 6:
Screenshot_from_2021-04-21_00-00-06.png
Original size: 1725x455
Attachment 7:
Screenshot_from_2021-04-21_00-00-29.png
Original size: 1730x458
Attachment 8:
Screenshot_from_2021-04-21_00-01-15.png
Original size: 458x306
Attachment 9:
Screenshot_from_2021-04-21_01-00-03.png
Original size: 1730x452
Attachment 10:
Screenshot_from_2021-04-21_01-00-48.png
Original size: 1728x468
Attachment 11:
Screenshot_from_2021-04-21_01-01-05.png
Original size: 454x305
Attachment 12:
Screenshot_from_2021-04-21_01-59-30.png
Original size: 988x697
Attachment 13:
Screenshot_from_2021-04-21_03-05-24.png
Original size: 1732x460
Attachment 14:
Screenshot_from_2021-04-21_03-05-47.png
Original size: 1725x460
Attachment 15:
Screenshot_from_2021-04-21_03-06-07.png
Original size: 457x302
Attachment 16:
Screenshot_from_2021-04-21_03-11-44.png
Original size: 994x707
Attachment 17:
Screenshot_from_2021-04-21_04-00-22.png
Original size: 974x707
Attachment 18:
Screenshot_from_2021-04-21_05-00-18.png
Original size: 1731x477
Attachment 19:
Screenshot_from_2021-04-21_05-00-43.png
Original size: 1725x469
Attachment 20:
Screenshot_from_2021-04-21_05-03-47.png
Original size: 455x304
Attachment 21:
Screenshot_from_2021-04-21_05-05-43.png
Original size: 932x702
Attachment 22:
Screenshot_from_2021-04-21_06-30-20.png
Original size: 1024x708
Attachment 23:
Screenshot_from_2021-04-21_06-32-51.png
Original size: 1208x684
Attachment 24:
Drop attachments here...
Draft saved at 00:00:00
ELOG V3.1.3-7933898