|
|
|
AIDA
GELINA
BRIKEN
nToF
CRIB
ISOLDE
CIRCE
nTOFCapture
DESPEC
DTAS
EDI_PSA
179Ta
CARME
StellarModelling
DCF
K40
MONNET
|
| DESPEC |
 |
|
|
Message ID: 261
Entry time: Thu Apr 22 11:03:57 2021
|
| Author: |
JS |
| Subject: |
Thursday 22nd April: 12:00-16:00 |
|
|
12:00 Taking over from Liam, all is well.
12:10 Beam dropped out for a minute, implantation rate is down a bit, peaking around 300 Hz
12:19 Beam stopped (from GSI log "Run stopped because of a call from HKR stating they have a problematic device which they
need to check and will need apprx. 15 min.")
12:30
ucesb ok (no beam)
DB No faults
Stats ok.
12:34 In order to fix some ongoing FRS problem no beam expected for at least an hour.
13:00
We are taking intermittent beam while they work on the FRS
DB No faults
ucesb ok elog:261/1
Current ok elog:261/2
Stats ok elog:261/3
Temps ok elog:261/4
Clock status test result: Passed 12, Failed 0
Calibration test result: Passed 12, Failed 0
White Rabbit error counter test result: Passed 12, Failed 0
Base Current Difference
aida12 fault 0x0 : 0x46 : 70
FPGA Timestamp error counter test result: Passed 11, Failed 1
Returned 0 0 0 0 0 0 0 0 0 0 0 0
Mem(KB) : 4 8 16 32 64 128 256 512 1k 2k 4k
aida01 : 15 6 5 3 2 2 2 3 2 3 7 : 39580
aida02 : 21 7 4 2 2 3 2 3 2 3 7 : 39692
aida03 : 20 10 3 3 0 3 2 3 2 3 7 : 39600
aida04 : 8 7 4 5 2 4 3 2 2 3 7 : 39608
aida05 : 17 14 1 2 3 3 4 2 2 3 7 : 39748
aida06 : 17 10 2 3 2 2 4 2 2 3 7 : 39572
aida07 : 27 10 8 7 2 3 3 2 2 3 7 : 39708
aida08 : 9 6 2 3 2 1 3 3 2 3 7 : 39636
aida09 : 1 2 1 4 0 3 3 2 2 3 7 : 39204
aida10 : 5 8 4 4 2 2 1 3 2 3 7 : 39316
aida11 : 6 4 5 3 2 3 2 2 2 3 7 : 39144
aida12 : 15 5 8 1 0 4 1 3 2 3 7 : 39428
13:32
ucesb ok
DB No faults
Stats ok
14:01
ucesb ok
DB No faults
Stats ok
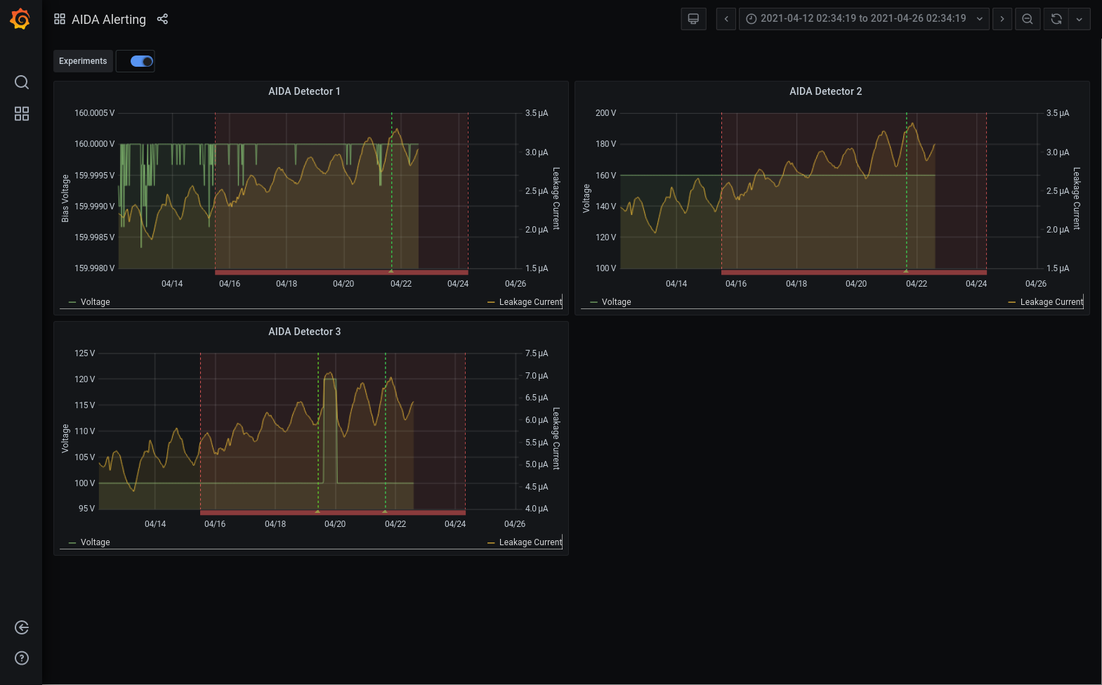
14.30 analysis of file /TapeData/S460/R50_528 - attachment 5
cat /var/log/messages | grep /MIDAS - attachments 6 & 7
Grafana DSSSD bias & leakage currents for last 7 days - attachment 8
14:55
DB No faults
ucesb ok
Current ok elog:261/9
Stats ok elog:261/10
Temps ok elog:261/11
FPGA Timestamp Check Error:
Base Current Difference
aida12 fault 0x0 : 0x4d : 77
FPGA Timestamp error counter test result: Passed 11, Failed 1
15:30
ucesb ok
DB No faults
Stats ok
15:59
ucesb ok elog:261/12
DB No faults
Stats ok |
|
|
|
|
|
|
|
|
|
*** TDR format 3.3.0 analyser - TD - January 2019
*** ERROR: READ I/O error: 5002
blocks: 32000
ADC data format: 256073749 ( 1415213.2 Hz)
Other data format: 5846251 ( 32309.8 Hz)
Sample trace data format: 0 ( 0.0 Hz)
Undefined format: 0 ( 0.0 Hz)
Other data format type: PAUSE: 0 ( 0.0 Hz)
RESUME: 0 ( 0.0 Hz)
SYNC100: 32674 ( 180.6 Hz)
WR48-63: 32674 ( 180.6 Hz)
FEE64 disc: 1081787 ( 5978.6 Hz)
MBS info: 4699116 ( 25970.1 Hz)
Other info: 0 ( 0.0 Hz)
ADC data range bit set: 342915 ( 1895.1 Hz)
Timewarps: ADC: 0 ( 0.0 Hz)
PAUSE: 0 ( 0.0 Hz)
RESUME: 0 ( 0.0 Hz)
SYNC100: 0 ( 0.0 Hz)
WR48-63: 0 ( 0.0 Hz)
FEE64 disc: 0 ( 0.0 Hz)
MBS info: 0 ( 0.0 Hz)
Undefined: 0 ( 0.0 Hz)
Sample trace: 0 ( 0.0 Hz)
*** Timestamp elapsed time: 180.944 s
FEE elapsed dead time(s) elapsed idle time(s)
1 0.000 53.074
2 0.000 66.167
3 0.000 47.044
4 0.000 162.945
5 0.000 122.260
6 0.000 104.653
7 0.000 108.241
8 0.000 75.998
9 0.000 7.078
10 0.000 27.522
11 0.000 39.393
12 0.000 0.000
13 0.000 0.000
14 0.000 0.000
15 0.000 0.000
16 0.000 0.000
17 0.000 0.000
18 0.000 0.000
19 0.000 0.000
20 0.000 0.000
21 0.000 0.000
22 0.000 0.000
23 0.000 0.000
24 0.000 0.000
25 0.000 0.000
26 0.000 0.000
27 0.000 0.000
28 0.000 0.000
29 0.000 0.000
30 0.000 0.000
31 0.000 0.000
32 0.000 0.000
*** Statistics
FEE ADC Data Other Data Sample Undefined Pause Resume SYNC100 WR48-63 Disc MBS Other HEC Data
0 18754736 101009 0 0 0 0 2455 2455 95016 1083 0 35321
1 22221860 61355 0 0 0 0 2741 2741 55873 0 0 20378
2 16643754 1970924 0 0 0 0 2367 2367 197444 1768746 0 33880
3 21495935 1857330 0 0 0 0 2886 2886 82623 1768935 0 33490
4 3525133 403992 0 0 0 0 456 456 99315 303765 0 35967
5 10189380 355501 0 0 0 0 1262 1262 56604 296373 0 20229
6 12085720 387518 0 0 0 0 1592 1592 108226 276108 0 33721
7 11376753 370078 0 0 0 0 1497 1497 82978 284106 0 32056
8 43639711 66166 0 0 0 0 5406 5406 55354 0 0 18854
9 42033424 67528 0 0 0 0 5337 5337 56854 0 0 18886
10 29147293 115191 0 0 0 0 3615 3615 107961 0 0 31625
11 24960050 89659 0 0 0 0 3060 3060 83539 0 0 28508
12 0 0 0 0 0 0 0 0 0 0 0 0
13 0 0 0 0 0 0 0 0 0 0 0 0
14 0 0 0 0 0 0 0 0 0 0 0 0
15 0 0 0 0 0 0 0 0 0 0 0 0
16 0 0 0 0 0 0 0 0 0 0 0 0
17 0 0 0 0 0 0 0 0 0 0 0 0
18 0 0 0 0 0 0 0 0 0 0 0 0
19 0 0 0 0 0 0 0 0 0 0 0 0
20 0 0 0 0 0 0 0 0 0 0 0 0
21 0 0 0 0 0 0 0 0 0 0 0 0
22 0 0 0 0 0 0 0 0 0 0 0 0
23 0 0 0 0 0 0 0 0 0 0 0 0
24 0 0 0 0 0 0 0 0 0 0 0 0
25 0 0 0 0 0 0 0 0 0 0 0 0
26 0 0 0 0 0 0 0 0 0 0 0 0
27 0 0 0 0 0 0 0 0 0 0 0 0
28 0 0 0 0 0 0 0 0 0 0 0 0
29 0 0 0 0 0 0 0 0 0 0 0 0
30 0 0 0 0 0 0 0 0 0 0 0 0
31 0 0 0 0 0 0 0 0 0 0 0 0
32 0 0 0 0 0 0 0 0 0 0 0 0
*** Timewarps
FEE ADC Pause Resume SYNC100 WR48-63 Disc MBS Undefined Samples
0 0 0 0 0 0 0 0 0 0
1 0 0 0 0 0 0 0 0 0
2 0 0 0 0 0 0 0 0 0
3 0 0 0 0 0 0 0 0 0
4 0 0 0 0 0 0 0 0 0
5 0 0 0 0 0 0 0 0 0
6 0 0 0 0 0 0 0 0 0
7 0 0 0 0 0 0 0 0 0
8 0 0 0 0 0 0 0 0 0
9 0 0 0 0 0 0 0 0 0
10 0 0 0 0 0 0 0 0 0
11 0 0 0 0 0 0 0 0 0
12 0 0 0 0 0 0 0 0 0
13 0 0 0 0 0 0 0 0 0
14 0 0 0 0 0 0 0 0 0
15 0 0 0 0 0 0 0 0 0
16 0 0 0 0 0 0 0 0 0
17 0 0 0 0 0 0 0 0 0
18 0 0 0 0 0 0 0 0 0
19 0 0 0 0 0 0 0 0 0
20 0 0 0 0 0 0 0 0 0
21 0 0 0 0 0 0 0 0 0
22 0 0 0 0 0 0 0 0 0
23 0 0 0 0 0 0 0 0 0
24 0 0 0 0 0 0 0 0 0
25 0 0 0 0 0 0 0 0 0
26 0 0 0 0 0 0 0 0 0
27 0 0 0 0 0 0 0 0 0
28 0 0 0 0 0 0 0 0 0
29 0 0 0 0 0 0 0 0 0
30 0 0 0 0 0 0 0 0 0
31 0 0 0 0 0 0 0 0 0
32 0 0 0 0 0 0 0 0 0
*** Program elapsed time:52321.719s ( 0.612 blocks/s, 0.038 Mb/s)
|
|
Apr 13 17:43:23 aidas-gsi rpc.mountd[4497]: authenticated mount request from 192.168.11.7:862 for /home/npg/MIDAS_Releases/23Jan19/MIDAS_200119 (/home/npg/MIDAS_Releases/23Jan19/MIDAS_200119)
Apr 13 17:43:31 aidas-gsi rpc.mountd[4497]: authenticated mount request from 192.168.11.8:862 for /home/npg/MIDAS_Releases/23Jan19/MIDAS_200119 (/home/npg/MIDAS_Releases/23Jan19/MIDAS_200119)
Apr 13 17:43:32 aidas-gsi rpc.mountd[4497]: authenticated mount request from 192.168.11.6:862 for /home/npg/MIDAS_Releases/23Jan19/MIDAS_200119 (/home/npg/MIDAS_Releases/23Jan19/MIDAS_200119)
Apr 13 17:43:34 aidas-gsi rpc.mountd[4497]: authenticated mount request from 192.168.11.4:862 for /home/npg/MIDAS_Releases/23Jan19/MIDAS_200119 (/home/npg/MIDAS_Releases/23Jan19/MIDAS_200119)
Apr 13 17:43:38 aidas-gsi rpc.mountd[4497]: authenticated mount request from 192.168.11.1:862 for /home/npg/MIDAS_Releases/23Jan19/MIDAS_200119 (/home/npg/MIDAS_Releases/23Jan19/MIDAS_200119)
Apr 13 17:43:39 aidas-gsi rpc.mountd[4497]: authenticated mount request from 192.168.11.3:862 for /home/npg/MIDAS_Releases/23Jan19/MIDAS_200119 (/home/npg/MIDAS_Releases/23Jan19/MIDAS_200119)
Apr 13 17:43:40 aidas-gsi rpc.mountd[4497]: authenticated mount request from 192.168.11.5:862 for /home/npg/MIDAS_Releases/23Jan19/MIDAS_200119 (/home/npg/MIDAS_Releases/23Jan19/MIDAS_200119)
Apr 13 17:43:42 aidas-gsi rpc.mountd[4497]: authenticated mount request from 192.168.11.2:862 for /home/npg/MIDAS_Releases/23Jan19/MIDAS_200119 (/home/npg/MIDAS_Releases/23Jan19/MIDAS_200119)
Apr 13 17:44:56 aidas-gsi rpc.mountd[4497]: authenticated mount request from 192.168.11.9:862 for /home/npg/MIDAS_Releases/23Jan19/MIDAS_200119 (/home/npg/MIDAS_Releases/23Jan19/MIDAS_200119)
Apr 13 17:44:56 aidas-gsi rpc.mountd[4497]: authenticated mount request from 192.168.11.11:862 for /home/npg/MIDAS_Releases/23Jan19/MIDAS_200119 (/home/npg/MIDAS_Releases/23Jan19/MIDAS_200119)
Apr 13 17:44:58 aidas-gsi rpc.mountd[4497]: authenticated mount request from 192.168.11.10:862 for /home/npg/MIDAS_Releases/23Jan19/MIDAS_200119 (/home/npg/MIDAS_Releases/23Jan19/MIDAS_200119)
Apr 13 17:45:01 aidas-gsi rpc.mountd[4497]: authenticated mount request from 192.168.11.12:862 for /home/npg/MIDAS_Releases/23Jan19/MIDAS_200119 (/home/npg/MIDAS_Releases/23Jan19/MIDAS_200119)
Apr 16 00:58:32 aidas-gsi rpc.mountd[4497]: authenticated mount request from 192.168.11.8:862 for /home/npg/MIDAS_Releases/23Jan19/MIDAS_200119 (/home/npg/MIDAS_Releases/23Jan19/MIDAS_200119)
Apr 16 00:58:32 aidas-gsi rpc.mountd[4497]: authenticated mount request from 192.168.11.6:862 for /home/npg/MIDAS_Releases/23Jan19/MIDAS_200119 (/home/npg/MIDAS_Releases/23Jan19/MIDAS_200119)
Apr 16 00:58:34 aidas-gsi rpc.mountd[4497]: authenticated mount request from 192.168.11.5:862 for /home/npg/MIDAS_Releases/23Jan19/MIDAS_200119 (/home/npg/MIDAS_Releases/23Jan19/MIDAS_200119)
Apr 16 00:58:34 aidas-gsi rpc.mountd[4497]: authenticated mount request from 192.168.11.4:862 for /home/npg/MIDAS_Releases/23Jan19/MIDAS_200119 (/home/npg/MIDAS_Releases/23Jan19/MIDAS_200119)
Apr 16 00:58:34 aidas-gsi rpc.mountd[4497]: authenticated mount request from 192.168.11.3:862 for /home/npg/MIDAS_Releases/23Jan19/MIDAS_200119 (/home/npg/MIDAS_Releases/23Jan19/MIDAS_200119)
Apr 16 00:58:35 aidas-gsi rpc.mountd[4497]: authenticated mount request from 192.168.11.1:862 for /home/npg/MIDAS_Releases/23Jan19/MIDAS_200119 (/home/npg/MIDAS_Releases/23Jan19/MIDAS_200119)
Apr 16 00:58:42 aidas-gsi rpc.mountd[4497]: authenticated mount request from 192.168.11.2:862 for /home/npg/MIDAS_Releases/23Jan19/MIDAS_200119 (/home/npg/MIDAS_Releases/23Jan19/MIDAS_200119)
Apr 16 00:58:50 aidas-gsi rpc.mountd[4497]: authenticated mount request from 192.168.11.7:862 for /home/npg/MIDAS_Releases/23Jan19/MIDAS_200119 (/home/npg/MIDAS_Releases/23Jan19/MIDAS_200119)
Apr 17 06:10:30 aidas-gsi rpc.mountd[4497]: authenticated mount request from 192.168.11.8:862 for /home/npg/MIDAS_Releases/23Jan19/MIDAS_200119 (/home/npg/MIDAS_Releases/23Jan19/MIDAS_200119)
Apr 17 06:10:31 aidas-gsi rpc.mountd[4497]: authenticated mount request from 192.168.11.3:862 for /home/npg/MIDAS_Releases/23Jan19/MIDAS_200119 (/home/npg/MIDAS_Releases/23Jan19/MIDAS_200119)
Apr 17 06:10:35 aidas-gsi rpc.mountd[4497]: authenticated mount request from 192.168.11.5:862 for /home/npg/MIDAS_Releases/23Jan19/MIDAS_200119 (/home/npg/MIDAS_Releases/23Jan19/MIDAS_200119)
Apr 17 06:10:38 aidas-gsi rpc.mountd[4497]: authenticated mount request from 192.168.11.6:862 for /home/npg/MIDAS_Releases/23Jan19/MIDAS_200119 (/home/npg/MIDAS_Releases/23Jan19/MIDAS_200119)
Apr 17 06:10:38 aidas-gsi rpc.mountd[4497]: authenticated mount request from 192.168.11.7:862 for /home/npg/MIDAS_Releases/23Jan19/MIDAS_200119 (/home/npg/MIDAS_Releases/23Jan19/MIDAS_200119)
Apr 17 06:10:39 aidas-gsi rpc.mountd[4497]: authenticated mount request from 192.168.11.4:862 for /home/npg/MIDAS_Releases/23Jan19/MIDAS_200119 (/home/npg/MIDAS_Releases/23Jan19/MIDAS_200119)
Apr 17 06:10:39 aidas-gsi rpc.mountd[4497]: authenticated mount request from 192.168.11.1:862 for /home/npg/MIDAS_Releases/23Jan19/MIDAS_200119 (/home/npg/MIDAS_Releases/23Jan19/MIDAS_200119)
Apr 17 06:10:43 aidas-gsi rpc.mountd[4497]: authenticated mount request from 192.168.11.2:862 for /home/npg/MIDAS_Releases/23Jan19/MIDAS_200119 (/home/npg/MIDAS_Releases/23Jan19/MIDAS_200119)
Apr 17 06:11:08 aidas-gsi rpc.mountd[4497]: authenticated mount request from 192.168.11.9:862 for /home/npg/MIDAS_Releases/23Jan19/MIDAS_200119 (/home/npg/MIDAS_Releases/23Jan19/MIDAS_200119)
Apr 17 06:11:09 aidas-gsi rpc.mountd[4497]: authenticated mount request from 192.168.11.11:862 for /home/npg/MIDAS_Releases/23Jan19/MIDAS_200119 (/home/npg/MIDAS_Releases/23Jan19/MIDAS_200119)
Apr 17 06:11:10 aidas-gsi rpc.mountd[4497]: authenticated mount request from 192.168.11.12:862 for /home/npg/MIDAS_Releases/23Jan19/MIDAS_200119 (/home/npg/MIDAS_Releases/23Jan19/MIDAS_200119)
Apr 17 06:11:12 aidas-gsi rpc.mountd[4497]: authenticated mount request from 192.168.11.10:862 for /home/npg/MIDAS_Releases/23Jan19/MIDAS_200119 (/home/npg/MIDAS_Releases/23Jan19/MIDAS_200119)
Apr 17 06:33:31 aidas-gsi rpc.mountd[4497]: authenticated mount request from 192.168.11.8:857 for /home/npg/MIDAS_Releases/23Jan19/MIDAS_200119 (/home/npg/MIDAS_Releases/23Jan19/MIDAS_200119)
|
|
Apr 19 08:33:03 aidas-gsi rpc.mountd[4497]: authenticated mount request from 192.168.11.12:862 for /home/npg/MIDAS_Releases/23Jan19/MIDAS_200119 (/home/npg/MIDAS_Releases/23Jan19/MIDAS_200119)
Apr 19 09:13:33 aidas-gsi rpc.mountd[4497]: authenticated mount request from 192.168.11.3:862 for /home/npg/MIDAS_Releases/23Jan19/MIDAS_200119 (/home/npg/MIDAS_Releases/23Jan19/MIDAS_200119)
Apr 19 09:13:36 aidas-gsi rpc.mountd[4497]: authenticated mount request from 192.168.11.8:862 for /home/npg/MIDAS_Releases/23Jan19/MIDAS_200119 (/home/npg/MIDAS_Releases/23Jan19/MIDAS_200119)
Apr 19 09:13:37 aidas-gsi rpc.mountd[4497]: authenticated mount request from 192.168.11.6:862 for /home/npg/MIDAS_Releases/23Jan19/MIDAS_200119 (/home/npg/MIDAS_Releases/23Jan19/MIDAS_200119)
Apr 19 09:13:38 aidas-gsi rpc.mountd[4497]: authenticated mount request from 192.168.11.1:862 for /home/npg/MIDAS_Releases/23Jan19/MIDAS_200119 (/home/npg/MIDAS_Releases/23Jan19/MIDAS_200119)
Apr 19 09:13:40 aidas-gsi rpc.mountd[4497]: authenticated mount request from 192.168.11.4:862 for /home/npg/MIDAS_Releases/23Jan19/MIDAS_200119 (/home/npg/MIDAS_Releases/23Jan19/MIDAS_200119)
Apr 19 09:13:42 aidas-gsi rpc.mountd[4497]: authenticated mount request from 192.168.11.5:862 for /home/npg/MIDAS_Releases/23Jan19/MIDAS_200119 (/home/npg/MIDAS_Releases/23Jan19/MIDAS_200119)
Apr 19 09:13:46 aidas-gsi rpc.mountd[4497]: authenticated mount request from 192.168.11.2:862 for /home/npg/MIDAS_Releases/23Jan19/MIDAS_200119 (/home/npg/MIDAS_Releases/23Jan19/MIDAS_200119)
Apr 19 09:13:56 aidas-gsi rpc.mountd[4497]: authenticated mount request from 192.168.11.7:862 for /home/npg/MIDAS_Releases/23Jan19/MIDAS_200119 (/home/npg/MIDAS_Releases/23Jan19/MIDAS_200119)
Apr 19 09:14:48 aidas-gsi rpc.mountd[4497]: authenticated mount request from 192.168.11.11:862 for /home/npg/MIDAS_Releases/23Jan19/MIDAS_200119 (/home/npg/MIDAS_Releases/23Jan19/MIDAS_200119)
Apr 19 09:14:48 aidas-gsi rpc.mountd[4497]: authenticated mount request from 192.168.11.9:862 for /home/npg/MIDAS_Releases/23Jan19/MIDAS_200119 (/home/npg/MIDAS_Releases/23Jan19/MIDAS_200119)
Apr 19 09:14:50 aidas-gsi rpc.mountd[4497]: authenticated mount request from 192.168.11.10:862 for /home/npg/MIDAS_Releases/23Jan19/MIDAS_200119 (/home/npg/MIDAS_Releases/23Jan19/MIDAS_200119)
Apr 19 09:14:51 aidas-gsi rpc.mountd[4497]: authenticated mount request from 192.168.11.12:862 for /home/npg/MIDAS_Releases/23Jan19/MIDAS_200119 (/home/npg/MIDAS_Releases/23Jan19/MIDAS_200119)
Apr 19 09:29:49 aidas-gsi rpc.mountd[4497]: authenticated mount request from 192.168.11.5:862 for /home/npg/MIDAS_Releases/23Jan19/MIDAS_200119 (/home/npg/MIDAS_Releases/23Jan19/MIDAS_200119)
Apr 19 09:29:49 aidas-gsi rpc.mountd[4497]: authenticated mount request from 192.168.11.6:862 for /home/npg/MIDAS_Releases/23Jan19/MIDAS_200119 (/home/npg/MIDAS_Releases/23Jan19/MIDAS_200119)
Apr 19 09:29:51 aidas-gsi rpc.mountd[4497]: authenticated mount request from 192.168.11.3:862 for /home/npg/MIDAS_Releases/23Jan19/MIDAS_200119 (/home/npg/MIDAS_Releases/23Jan19/MIDAS_200119)
Apr 19 09:29:52 aidas-gsi rpc.mountd[4497]: authenticated mount request from 192.168.11.4:862 for /home/npg/MIDAS_Releases/23Jan19/MIDAS_200119 (/home/npg/MIDAS_Releases/23Jan19/MIDAS_200119)
Apr 19 09:29:53 aidas-gsi rpc.mountd[4497]: authenticated mount request from 192.168.11.1:862 for /home/npg/MIDAS_Releases/23Jan19/MIDAS_200119 (/home/npg/MIDAS_Releases/23Jan19/MIDAS_200119)
Apr 19 09:29:53 aidas-gsi rpc.mountd[4497]: authenticated mount request from 192.168.11.7:862 for /home/npg/MIDAS_Releases/23Jan19/MIDAS_200119 (/home/npg/MIDAS_Releases/23Jan19/MIDAS_200119)
Apr 19 09:30:00 aidas-gsi rpc.mountd[4497]: authenticated mount request from 192.168.11.2:862 for /home/npg/MIDAS_Releases/23Jan19/MIDAS_200119 (/home/npg/MIDAS_Releases/23Jan19/MIDAS_200119)
Apr 19 09:31:16 aidas-gsi rpc.mountd[4497]: authenticated mount request from 192.168.11.9:862 for /home/npg/MIDAS_Releases/23Jan19/MIDAS_200119 (/home/npg/MIDAS_Releases/23Jan19/MIDAS_200119)
Apr 19 09:31:17 aidas-gsi rpc.mountd[4497]: authenticated mount request from 192.168.11.12:862 for /home/npg/MIDAS_Releases/23Jan19/MIDAS_200119 (/home/npg/MIDAS_Releases/23Jan19/MIDAS_200119)
Apr 19 09:31:17 aidas-gsi rpc.mountd[4497]: authenticated mount request from 192.168.11.11:862 for /home/npg/MIDAS_Releases/23Jan19/MIDAS_200119 (/home/npg/MIDAS_Releases/23Jan19/MIDAS_200119)
Apr 19 09:31:17 aidas-gsi rpc.mountd[4497]: authenticated mount request from 192.168.11.10:862 for /home/npg/MIDAS_Releases/23Jan19/MIDAS_200119 (/home/npg/MIDAS_Releases/23Jan19/MIDAS_200119)
Apr 19 09:33:24 aidas-gsi rpc.mountd[4497]: authenticated mount request from 192.168.11.8:857 for /home/npg/MIDAS_Releases/23Jan19/MIDAS_200119 (/home/npg/MIDAS_Releases/23Jan19/MIDAS_200119)
Apr 19 10:27:23 aidas-gsi rpc.mountd[4497]: authenticated mount request from 192.168.11.6:862 for /home/npg/MIDAS_Releases/23Jan19/MIDAS_200119 (/home/npg/MIDAS_Releases/23Jan19/MIDAS_200119)
Apr 19 10:27:24 aidas-gsi rpc.mountd[4497]: authenticated mount request from 192.168.11.5:862 for /home/npg/MIDAS_Releases/23Jan19/MIDAS_200119 (/home/npg/MIDAS_Releases/23Jan19/MIDAS_200119)
Apr 19 10:27:24 aidas-gsi rpc.mountd[4497]: authenticated mount request from 192.168.11.8:862 for /home/npg/MIDAS_Releases/23Jan19/MIDAS_200119 (/home/npg/MIDAS_Releases/23Jan19/MIDAS_200119)
Apr 19 10:27:26 aidas-gsi rpc.mountd[4497]: authenticated mount request from 192.168.11.7:862 for /home/npg/MIDAS_Releases/23Jan19/MIDAS_200119 (/home/npg/MIDAS_Releases/23Jan19/MIDAS_200119)
Apr 19 10:27:27 aidas-gsi rpc.mountd[4497]: authenticated mount request from 192.168.11.4:862 for /home/npg/MIDAS_Releases/23Jan19/MIDAS_200119 (/home/npg/MIDAS_Releases/23Jan19/MIDAS_200119)
Apr 19 10:27:30 aidas-gsi rpc.mountd[4497]: authenticated mount request from 192.168.11.3:862 for /home/npg/MIDAS_Releases/23Jan19/MIDAS_200119 (/home/npg/MIDAS_Releases/23Jan19/MIDAS_200119)
Apr 19 10:27:30 aidas-gsi rpc.mountd[4497]: authenticated mount request from 192.168.11.1:862 for /home/npg/MIDAS_Releases/23Jan19/MIDAS_200119 (/home/npg/MIDAS_Releases/23Jan19/MIDAS_200119)
Apr 19 10:27:32 aidas-gsi rpc.mountd[4497]: authenticated mount request from 192.168.11.2:862 for /home/npg/MIDAS_Releases/23Jan19/MIDAS_200119 (/home/npg/MIDAS_Releases/23Jan19/MIDAS_200119)
Apr 19 10:28:43 aidas-gsi rpc.mountd[4497]: authenticated mount request from 192.168.11.9:862 for /home/npg/MIDAS_Releases/23Jan19/MIDAS_200119 (/home/npg/MIDAS_Releases/23Jan19/MIDAS_200119)
Apr 19 10:28:45 aidas-gsi rpc.mountd[4497]: authenticated mount request from 192.168.11.11:862 for /home/npg/MIDAS_Releases/23Jan19/MIDAS_200119 (/home/npg/MIDAS_Releases/23Jan19/MIDAS_200119)
Apr 19 10:28:45 aidas-gsi rpc.mountd[4497]: authenticated mount request from 192.168.11.12:862 for /home/npg/MIDAS_Releases/23Jan19/MIDAS_200119 (/home/npg/MIDAS_Releases/23Jan19/MIDAS_200119)
Apr 19 10:28:46 aidas-gsi rpc.mountd[4497]: authenticated mount request from 192.168.11.10:862 for /home/npg/MIDAS_Releases/23Jan19/MIDAS_200119 (/home/npg/MIDAS_Releases/23Jan19/MIDAS_200119)
Apr 20 00:01:09 aidas-gsi rpc.mountd[4497]: authenticated mount request from 192.168.11.5:862 for /home/npg/MIDAS_Releases/23Jan19/MIDAS_200119 (/home/npg/MIDAS_Releases/23Jan19/MIDAS_200119)
Apr 20 00:01:09 aidas-gsi rpc.mountd[4497]: authenticated mount request from 192.168.11.4:862 for /home/npg/MIDAS_Releases/23Jan19/MIDAS_200119 (/home/npg/MIDAS_Releases/23Jan19/MIDAS_200119)
Apr 20 00:01:10 aidas-gsi rpc.mountd[4497]: authenticated mount request from 192.168.11.8:862 for /home/npg/MIDAS_Releases/23Jan19/MIDAS_200119 (/home/npg/MIDAS_Releases/23Jan19/MIDAS_200119)
Apr 20 00:01:10 aidas-gsi rpc.mountd[4497]: authenticated mount request from 192.168.11.3:862 for /home/npg/MIDAS_Releases/23Jan19/MIDAS_200119 (/home/npg/MIDAS_Releases/23Jan19/MIDAS_200119)
Apr 20 00:01:10 aidas-gsi rpc.mountd[4497]: authenticated mount request from 192.168.11.2:862 for /home/npg/MIDAS_Releases/23Jan19/MIDAS_200119 (/home/npg/MIDAS_Releases/23Jan19/MIDAS_200119)
Apr 20 00:01:11 aidas-gsi rpc.mountd[4497]: authenticated mount request from 192.168.11.6:862 for /home/npg/MIDAS_Releases/23Jan19/MIDAS_200119 (/home/npg/MIDAS_Releases/23Jan19/MIDAS_200119)
Apr 20 00:01:30 aidas-gsi rpc.mountd[4497]: authenticated mount request from 192.168.11.7:862 for /home/npg/MIDAS_Releases/23Jan19/MIDAS_200119 (/home/npg/MIDAS_Releases/23Jan19/MIDAS_200119)
Apr 20 00:02:39 aidas-gsi rpc.mountd[4497]: authenticated mount request from 192.168.11.11:862 for /home/npg/MIDAS_Releases/23Jan19/MIDAS_200119 (/home/npg/MIDAS_Releases/23Jan19/MIDAS_200119)
Apr 20 00:02:39 aidas-gsi rpc.mountd[4497]: authenticated mount request from 192.168.11.9:862 for /home/npg/MIDAS_Releases/23Jan19/MIDAS_200119 (/home/npg/MIDAS_Releases/23Jan19/MIDAS_200119)
Apr 20 00:02:41 aidas-gsi rpc.mountd[4497]: authenticated mount request from 192.168.11.10:862 for /home/npg/MIDAS_Releases/23Jan19/MIDAS_200119 (/home/npg/MIDAS_Releases/23Jan19/MIDAS_200119)
Apr 20 00:02:42 aidas-gsi rpc.mountd[4497]: authenticated mount request from 192.168.11.12:862 for /home/npg/MIDAS_Releases/23Jan19/MIDAS_200119 (/home/npg/MIDAS_Releases/23Jan19/MIDAS_200119)
Apr 20 00:04:32 aidas-gsi rpc.mountd[4497]: authenticated mount request from 192.168.11.1:862 for /home/npg/MIDAS_Releases/23Jan19/MIDAS_200119 (/home/npg/MIDAS_Releases/23Jan19/MIDAS_200119)
Apr 20 00:05:44 aidas-gsi rpc.mountd[4497]: authenticated mount request from 192.168.11.8:862 for /home/npg/MIDAS_Releases/23Jan19/MIDAS_200119 (/home/npg/MIDAS_Releases/23Jan19/MIDAS_200119)
Apr 20 00:05:49 aidas-gsi rpc.mountd[4497]: authenticated mount request from 192.168.11.3:862 for /home/npg/MIDAS_Releases/23Jan19/MIDAS_200119 (/home/npg/MIDAS_Releases/23Jan19/MIDAS_200119)
Apr 20 00:05:49 aidas-gsi rpc.mountd[4497]: authenticated mount request from 192.168.11.4:862 for /home/npg/MIDAS_Releases/23Jan19/MIDAS_200119 (/home/npg/MIDAS_Releases/23Jan19/MIDAS_200119)
Apr 20 00:05:49 aidas-gsi rpc.mountd[4497]: authenticated mount request from 192.168.11.7:862 for /home/npg/MIDAS_Releases/23Jan19/MIDAS_200119 (/home/npg/MIDAS_Releases/23Jan19/MIDAS_200119)
Apr 20 00:05:50 aidas-gsi rpc.mountd[4497]: authenticated mount request from 192.168.11.5:862 for /home/npg/MIDAS_Releases/23Jan19/MIDAS_200119 (/home/npg/MIDAS_Releases/23Jan19/MIDAS_200119)
Apr 20 00:05:52 aidas-gsi rpc.mountd[4497]: authenticated mount request from 192.168.11.6:862 for /home/npg/MIDAS_Releases/23Jan19/MIDAS_200119 (/home/npg/MIDAS_Releases/23Jan19/MIDAS_200119)
Apr 20 00:05:55 aidas-gsi rpc.mountd[4497]: authenticated mount request from 192.168.11.1:862 for /home/npg/MIDAS_Releases/23Jan19/MIDAS_200119 (/home/npg/MIDAS_Releases/23Jan19/MIDAS_200119)
Apr 20 00:05:57 aidas-gsi rpc.mountd[4497]: authenticated mount request from 192.168.11.2:862 for /home/npg/MIDAS_Releases/23Jan19/MIDAS_200119 (/home/npg/MIDAS_Releases/23Jan19/MIDAS_200119)
Apr 20 08:10:52 aidas-gsi rpc.mountd[4497]: authenticated mount request from 192.168.11.9:862 for /home/npg/MIDAS_Releases/23Jan19/MIDAS_200119 (/home/npg/MIDAS_Releases/23Jan19/MIDAS_200119)
Apr 20 08:18:01 aidas-gsi rpc.mountd[4497]: authenticated mount request from 192.168.11.8:862 for /home/npg/MIDAS_Releases/23Jan19/MIDAS_200119 (/home/npg/MIDAS_Releases/23Jan19/MIDAS_200119)
Apr 20 08:18:05 aidas-gsi rpc.mountd[4497]: authenticated mount request from 192.168.11.5:862 for /home/npg/MIDAS_Releases/23Jan19/MIDAS_200119 (/home/npg/MIDAS_Releases/23Jan19/MIDAS_200119)
Apr 20 08:18:06 aidas-gsi rpc.mountd[4497]: authenticated mount request from 192.168.11.6:862 for /home/npg/MIDAS_Releases/23Jan19/MIDAS_200119 (/home/npg/MIDAS_Releases/23Jan19/MIDAS_200119)
Apr 20 08:18:10 aidas-gsi rpc.mountd[4497]: authenticated mount request from 192.168.11.1:862 for /home/npg/MIDAS_Releases/23Jan19/MIDAS_200119 (/home/npg/MIDAS_Releases/23Jan19/MIDAS_200119)
Apr 20 08:18:13 aidas-gsi rpc.mountd[4497]: authenticated mount request from 192.168.11.9:862 for /home/npg/MIDAS_Releases/23Jan19/MIDAS_200119 (/home/npg/MIDAS_Releases/23Jan19/MIDAS_200119)
Apr 20 08:18:19 aidas-gsi rpc.mountd[4497]: authenticated mount request from 192.168.11.7:862 for /home/npg/MIDAS_Releases/23Jan19/MIDAS_200119 (/home/npg/MIDAS_Releases/23Jan19/MIDAS_200119)
Apr 20 08:18:19 aidas-gsi rpc.mountd[4497]: authenticated mount request from 192.168.11.2:862 for /home/npg/MIDAS_Releases/23Jan19/MIDAS_200119 (/home/npg/MIDAS_Releases/23Jan19/MIDAS_200119)
Apr 20 08:18:23 aidas-gsi rpc.mountd[4497]: authenticated mount request from 192.168.11.11:862 for /home/npg/MIDAS_Releases/23Jan19/MIDAS_200119 (/home/npg/MIDAS_Releases/23Jan19/MIDAS_200119)
Apr 20 08:18:25 aidas-gsi rpc.mountd[4497]: authenticated mount request from 192.168.11.12:862 for /home/npg/MIDAS_Releases/23Jan19/MIDAS_200119 (/home/npg/MIDAS_Releases/23Jan19/MIDAS_200119)
Apr 20 08:18:26 aidas-gsi rpc.mountd[4497]: authenticated mount request from 192.168.11.10:862 for /home/npg/MIDAS_Releases/23Jan19/MIDAS_200119 (/home/npg/MIDAS_Releases/23Jan19/MIDAS_200119)
Apr 20 08:21:20 aidas-gsi rpc.mountd[4497]: authenticated mount request from 192.168.11.4:862 for /home/npg/MIDAS_Releases/23Jan19/MIDAS_200119 (/home/npg/MIDAS_Releases/23Jan19/MIDAS_200119)
Apr 20 08:21:23 aidas-gsi rpc.mountd[4497]: authenticated mount request from 192.168.11.3:862 for /home/npg/MIDAS_Releases/23Jan19/MIDAS_200119 (/home/npg/MIDAS_Releases/23Jan19/MIDAS_200119)
Apr 20 10:47:23 aidas-gsi rpc.mountd[4497]: authenticated mount request from 192.168.11.8:862 for /home/npg/MIDAS_Releases/23Jan19/MIDAS_200119 (/home/npg/MIDAS_Releases/23Jan19/MIDAS_200119)
Apr 20 10:47:28 aidas-gsi rpc.mountd[4497]: authenticated mount request from 192.168.11.5:862 for /home/npg/MIDAS_Releases/23Jan19/MIDAS_200119 (/home/npg/MIDAS_Releases/23Jan19/MIDAS_200119)
Apr 20 10:47:31 aidas-gsi rpc.mountd[4497]: authenticated mount request from 192.168.11.3:862 for /home/npg/MIDAS_Releases/23Jan19/MIDAS_200119 (/home/npg/MIDAS_Releases/23Jan19/MIDAS_200119)
Apr 20 10:47:34 aidas-gsi rpc.mountd[4497]: authenticated mount request from 192.168.11.7:862 for /home/npg/MIDAS_Releases/23Jan19/MIDAS_200119 (/home/npg/MIDAS_Releases/23Jan19/MIDAS_200119)
Apr 20 10:47:35 aidas-gsi rpc.mountd[4497]: authenticated mount request from 192.168.11.4:862 for /home/npg/MIDAS_Releases/23Jan19/MIDAS_200119 (/home/npg/MIDAS_Releases/23Jan19/MIDAS_200119)
Apr 20 10:47:39 aidas-gsi rpc.mountd[4497]: authenticated mount request from 192.168.11.6:862 for /home/npg/MIDAS_Releases/23Jan19/MIDAS_200119 (/home/npg/MIDAS_Releases/23Jan19/MIDAS_200119)
Apr 20 10:47:39 aidas-gsi rpc.mountd[4497]: authenticated mount request from 192.168.11.9:862 for /home/npg/MIDAS_Releases/23Jan19/MIDAS_200119 (/home/npg/MIDAS_Releases/23Jan19/MIDAS_200119)
Apr 20 10:47:39 aidas-gsi rpc.mountd[4497]: authenticated mount request from 192.168.11.1:862 for /home/npg/MIDAS_Releases/23Jan19/MIDAS_200119 (/home/npg/MIDAS_Releases/23Jan19/MIDAS_200119)
Apr 20 10:47:39 aidas-gsi rpc.mountd[4497]: authenticated mount request from 192.168.11.11:862 for /home/npg/MIDAS_Releases/23Jan19/MIDAS_200119 (/home/npg/MIDAS_Releases/23Jan19/MIDAS_200119)
Apr 20 10:47:41 aidas-gsi rpc.mountd[4497]: authenticated mount request from 192.168.11.2:862 for /home/npg/MIDAS_Releases/23Jan19/MIDAS_200119 (/home/npg/MIDAS_Releases/23Jan19/MIDAS_200119)
Apr 20 10:47:44 aidas-gsi rpc.mountd[4497]: authenticated mount request from 192.168.11.12:862 for /home/npg/MIDAS_Releases/23Jan19/MIDAS_200119 (/home/npg/MIDAS_Releases/23Jan19/MIDAS_200119)
Apr 20 10:50:35 aidas-gsi rpc.mountd[4497]: authenticated mount request from 192.168.11.10:862 for /home/npg/MIDAS_Releases/23Jan19/MIDAS_200119 (/home/npg/MIDAS_Releases/23Jan19/MIDAS_200119)
Apr 20 11:08:07 aidas-gsi rpc.mountd[4497]: authenticated mount request from 192.168.11.5:857 for /home/npg/MIDAS_Releases/23Jan19/MIDAS_200119 (/home/npg/MIDAS_Releases/23Jan19/MIDAS_200119)
Apr 20 11:30:31 aidas-gsi rpc.mountd[4497]: authenticated mount request from 192.168.11.5:862 for /home/npg/MIDAS_Releases/23Jan19/MIDAS_200119 (/home/npg/MIDAS_Releases/23Jan19/MIDAS_200119)
Apr 20 11:30:33 aidas-gsi rpc.mountd[4497]: authenticated mount request from 192.168.11.8:862 for /home/npg/MIDAS_Releases/23Jan19/MIDAS_200119 (/home/npg/MIDAS_Releases/23Jan19/MIDAS_200119)
Apr 20 11:30:33 aidas-gsi rpc.mountd[4497]: authenticated mount request from 192.168.11.7:862 for /home/npg/MIDAS_Releases/23Jan19/MIDAS_200119 (/home/npg/MIDAS_Releases/23Jan19/MIDAS_200119)
Apr 20 11:30:41 aidas-gsi rpc.mountd[4497]: authenticated mount request from 192.168.11.4:862 for /home/npg/MIDAS_Releases/23Jan19/MIDAS_200119 (/home/npg/MIDAS_Releases/23Jan19/MIDAS_200119)
Apr 20 11:30:41 aidas-gsi rpc.mountd[4497]: authenticated mount request from 192.168.11.6:862 for /home/npg/MIDAS_Releases/23Jan19/MIDAS_200119 (/home/npg/MIDAS_Releases/23Jan19/MIDAS_200119)
Apr 20 11:30:42 aidas-gsi rpc.mountd[4497]: authenticated mount request from 192.168.11.1:862 for /home/npg/MIDAS_Releases/23Jan19/MIDAS_200119 (/home/npg/MIDAS_Releases/23Jan19/MIDAS_200119)
Apr 20 11:30:42 aidas-gsi rpc.mountd[4497]: authenticated mount request from 192.168.11.3:862 for /home/npg/MIDAS_Releases/23Jan19/MIDAS_200119 (/home/npg/MIDAS_Releases/23Jan19/MIDAS_200119)
Apr 20 11:30:46 aidas-gsi rpc.mountd[4497]: authenticated mount request from 192.168.11.2:862 for /home/npg/MIDAS_Releases/23Jan19/MIDAS_200119 (/home/npg/MIDAS_Releases/23Jan19/MIDAS_200119)
Apr 20 11:30:49 aidas-gsi rpc.mountd[4497]: authenticated mount request from 192.168.11.9:862 for /home/npg/MIDAS_Releases/23Jan19/MIDAS_200119 (/home/npg/MIDAS_Releases/23Jan19/MIDAS_200119)
Apr 20 11:30:49 aidas-gsi rpc.mountd[4497]: authenticated mount request from 192.168.11.10:862 for /home/npg/MIDAS_Releases/23Jan19/MIDAS_200119 (/home/npg/MIDAS_Releases/23Jan19/MIDAS_200119)
Apr 20 11:30:55 aidas-gsi rpc.mountd[4497]: authenticated mount request from 192.168.11.12:862 for /home/npg/MIDAS_Releases/23Jan19/MIDAS_200119 (/home/npg/MIDAS_Releases/23Jan19/MIDAS_200119)
Apr 20 11:33:56 aidas-gsi rpc.mountd[4497]: authenticated mount request from 192.168.11.11:857 for /home/npg/MIDAS_Releases/23Jan19/MIDAS_200119 (/home/npg/MIDAS_Releases/23Jan19/MIDAS_200119)
Apr 20 22:07:57 aidas-gsi rpc.mountd[4497]: authenticated mount request from 192.168.11.1:862 for /home/npg/MIDAS_Releases/23Jan19/MIDAS_200119 (/home/npg/MIDAS_Releases/23Jan19/MIDAS_200119)
Apr 20 22:34:17 aidas-gsi rpc.mountd[4497]: authenticated mount request from 192.168.11.8:862 for /home/npg/MIDAS_Releases/23Jan19/MIDAS_200119 (/home/npg/MIDAS_Releases/23Jan19/MIDAS_200119)
Apr 20 22:34:23 aidas-gsi rpc.mountd[4497]: authenticated mount request from 192.168.11.1:862 for /home/npg/MIDAS_Releases/23Jan19/MIDAS_200119 (/home/npg/MIDAS_Releases/23Jan19/MIDAS_200119)
Apr 20 22:34:23 aidas-gsi rpc.mountd[4497]: authenticated mount request from 192.168.11.6:862 for /home/npg/MIDAS_Releases/23Jan19/MIDAS_200119 (/home/npg/MIDAS_Releases/23Jan19/MIDAS_200119)
Apr 20 22:34:23 aidas-gsi rpc.mountd[4497]: authenticated mount request from 192.168.11.4:862 for /home/npg/MIDAS_Releases/23Jan19/MIDAS_200119 (/home/npg/MIDAS_Releases/23Jan19/MIDAS_200119)
Apr 20 22:34:24 aidas-gsi rpc.mountd[4497]: authenticated mount request from 192.168.11.3:862 for /home/npg/MIDAS_Releases/23Jan19/MIDAS_200119 (/home/npg/MIDAS_Releases/23Jan19/MIDAS_200119)
Apr 20 22:34:25 aidas-gsi rpc.mountd[4497]: authenticated mount request from 192.168.11.5:862 for /home/npg/MIDAS_Releases/23Jan19/MIDAS_200119 (/home/npg/MIDAS_Releases/23Jan19/MIDAS_200119)
Apr 20 22:34:31 aidas-gsi rpc.mountd[4497]: authenticated mount request from 192.168.11.2:862 for /home/npg/MIDAS_Releases/23Jan19/MIDAS_200119 (/home/npg/MIDAS_Releases/23Jan19/MIDAS_200119)
Apr 20 22:34:31 aidas-gsi rpc.mountd[4497]: authenticated mount request from 192.168.11.7:862 for /home/npg/MIDAS_Releases/23Jan19/MIDAS_200119 (/home/npg/MIDAS_Releases/23Jan19/MIDAS_200119)
Apr 20 22:35:30 aidas-gsi rpc.mountd[4497]: authenticated mount request from 192.168.11.9:862 for /home/npg/MIDAS_Releases/23Jan19/MIDAS_200119 (/home/npg/MIDAS_Releases/23Jan19/MIDAS_200119)
Apr 20 22:35:32 aidas-gsi rpc.mountd[4497]: authenticated mount request from 192.168.11.11:862 for /home/npg/MIDAS_Releases/23Jan19/MIDAS_200119 (/home/npg/MIDAS_Releases/23Jan19/MIDAS_200119)
Apr 20 22:35:33 aidas-gsi rpc.mountd[4497]: authenticated mount request from 192.168.11.10:862 for /home/npg/MIDAS_Releases/23Jan19/MIDAS_200119 (/home/npg/MIDAS_Releases/23Jan19/MIDAS_200119)
Apr 20 22:35:35 aidas-gsi rpc.mountd[4497]: authenticated mount request from 192.168.11.12:862 for /home/npg/MIDAS_Releases/23Jan19/MIDAS_200119 (/home/npg/MIDAS_Releases/23Jan19/MIDAS_200119)
Apr 21 01:36:20 aidas-gsi rpc.mountd[4497]: authenticated mount request from 192.168.11.5:862 for /home/npg/MIDAS_Releases/23Jan19/MIDAS_200119 (/home/npg/MIDAS_Releases/23Jan19/MIDAS_200119)
Apr 21 01:36:20 aidas-gsi rpc.mountd[4497]: authenticated mount request from 192.168.11.3:862 for /home/npg/MIDAS_Releases/23Jan19/MIDAS_200119 (/home/npg/MIDAS_Releases/23Jan19/MIDAS_200119)
Apr 21 01:36:21 aidas-gsi rpc.mountd[4497]: authenticated mount request from 192.168.11.4:862 for /home/npg/MIDAS_Releases/23Jan19/MIDAS_200119 (/home/npg/MIDAS_Releases/23Jan19/MIDAS_200119)
Apr 21 01:36:22 aidas-gsi rpc.mountd[4497]: authenticated mount request from 192.168.11.8:862 for /home/npg/MIDAS_Releases/23Jan19/MIDAS_200119 (/home/npg/MIDAS_Releases/23Jan19/MIDAS_200119)
Apr 21 01:36:23 aidas-gsi rpc.mountd[4497]: authenticated mount request from 192.168.11.1:862 for /home/npg/MIDAS_Releases/23Jan19/MIDAS_200119 (/home/npg/MIDAS_Releases/23Jan19/MIDAS_200119)
Apr 21 01:36:28 aidas-gsi rpc.mountd[4497]: authenticated mount request from 192.168.11.6:862 for /home/npg/MIDAS_Releases/23Jan19/MIDAS_200119 (/home/npg/MIDAS_Releases/23Jan19/MIDAS_200119)
Apr 21 01:36:47 aidas-gsi rpc.mountd[4497]: authenticated mount request from 192.168.11.7:862 for /home/npg/MIDAS_Releases/23Jan19/MIDAS_200119 (/home/npg/MIDAS_Releases/23Jan19/MIDAS_200119)
Apr 21 01:36:49 aidas-gsi rpc.mountd[4497]: authenticated mount request from 192.168.11.9:862 for /home/npg/MIDAS_Releases/23Jan19/MIDAS_200119 (/home/npg/MIDAS_Releases/23Jan19/MIDAS_200119)
Apr 21 01:36:50 aidas-gsi rpc.mountd[4497]: authenticated mount request from 192.168.11.12:862 for /home/npg/MIDAS_Releases/23Jan19/MIDAS_200119 (/home/npg/MIDAS_Releases/23Jan19/MIDAS_200119)
Apr 21 01:36:50 aidas-gsi rpc.mountd[4497]: authenticated mount request from 192.168.11.10:862 for /home/npg/MIDAS_Releases/23Jan19/MIDAS_200119 (/home/npg/MIDAS_Releases/23Jan19/MIDAS_200119)
Apr 21 01:36:52 aidas-gsi rpc.mountd[4497]: authenticated mount request from 192.168.11.11:862 for /home/npg/MIDAS_Releases/23Jan19/MIDAS_200119 (/home/npg/MIDAS_Releases/23Jan19/MIDAS_200119)
Apr 21 01:40:07 aidas-gsi rpc.mountd[4497]: authenticated mount request from 192.168.11.2:857 for /home/npg/MIDAS_Releases/23Jan19/MIDAS_200119 (/home/npg/MIDAS_Releases/23Jan19/MIDAS_200119)
|
|
|
|
|
|
|
|
|
|
|