AIDA
GELINA
BRIKEN
nToF
CRIB
ISOLDE
CIRCE
nTOFCapture
DESPEC
DTAS
EDI_PSA
179Ta
CARME
StellarModelling
DCF
K40
MONNET
DESPEC
Draft saved at 00:00:00
Fields marked with
*
are required
Entry time:
Fri Apr 30 08:38:12 2021
Author
*
:
Subject
*
:
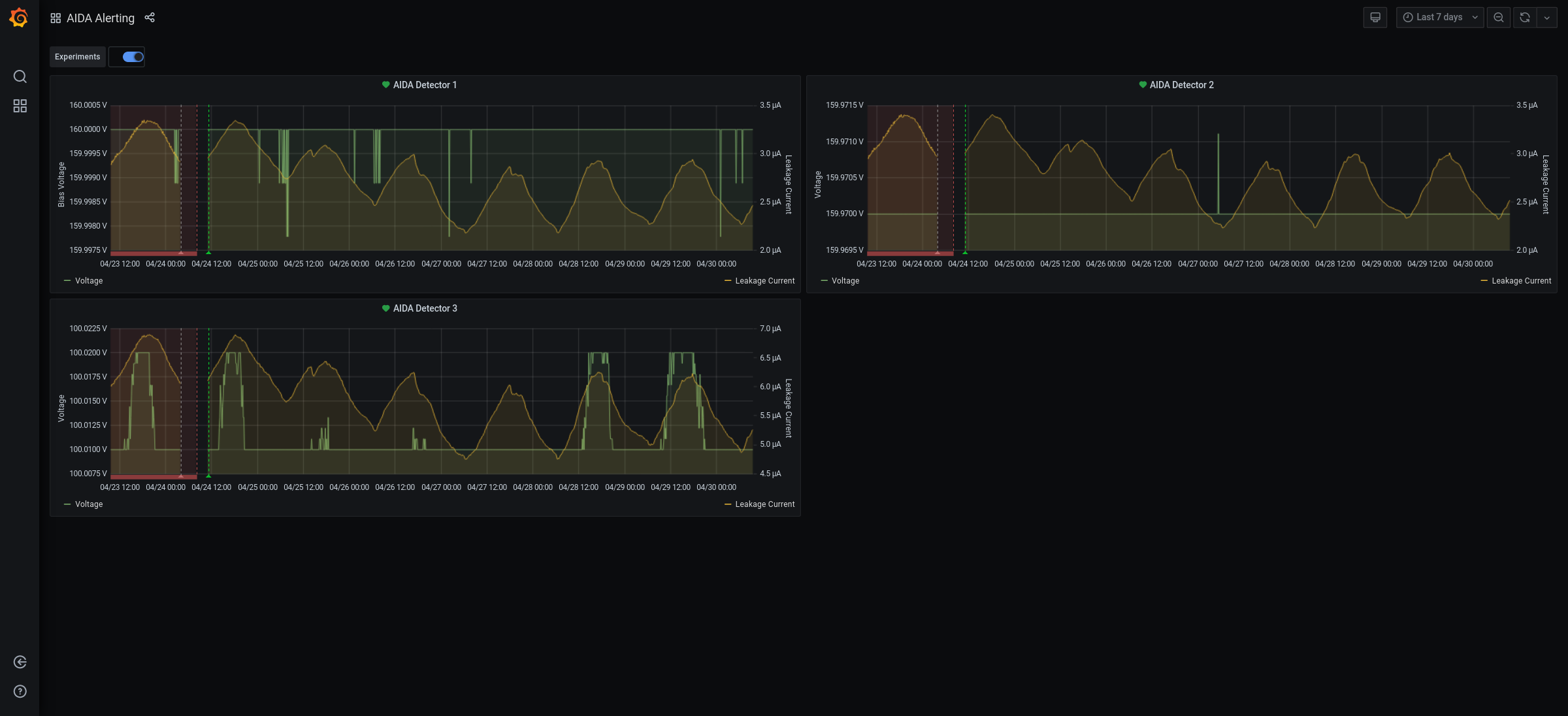
09.40 All system wide checks OK *except* FEE64 module aida07 failed Calibration test result: Passed 15, Failed 1 If any modules fail calibration , check the clock status and open the FADC Align and Control browser page to rerun calibration for that module Collecting the file size of each FEE64 Options CONTENTS file to check they are all the same FEE : aida01 => Options file size is 1025 Last changed Thu Apr 29 17:50:06 CEST 2021 FEE : aida02 => Options file size is 1014 Last changed Thu Apr 29 14:43:46 CEST 2021 FEE : aida03 => Options file size is 1014 Last changed Thu Apr 29 14:43:50 CEST 2021 FEE : aida04 => Options file size is 1014 Last changed Thu Apr 29 14:43:53 CEST 2021 FEE : aida05 => Options file size is 1014 Last changed Thu Apr 29 14:43:55 CEST 2021 FEE : aida06 => Options file size is 1014 Last changed Thu Apr 29 14:43:59 CEST 2021 FEE : aida07 => Options file size is 1014 Last changed Thu Apr 29 14:44:02 CEST 2021 FEE : aida08 => Options file size is 1014 Last changed Thu Apr 29 14:44:05 CEST 2021 FEE : aida09 => Options file size is 1014 Last changed Thu Apr 29 14:44:08 CEST 2021 FEE : aida10 => Options file size is 1014 Last changed Thu Apr 29 14:44:57 CEST 2021 FEE : aida11 => Options file size is 1014 Last changed Thu Apr 29 14:44:57 CEST 2021 FEE : aida12 => Options file size is 1014 Last changed Thu Apr 29 14:44:57 CEST 2021 FEE : aida13 => Options file size is 1014 Last changed Thu Apr 29 14:44:57 CEST 2021 FEE : aida14 => Options file size is 1014 Last changed Thu Apr 29 14:44:57 CEST 2021 FEE : aida15 => Options file size is 1014 Last changed Thu Apr 29 14:44:57 CEST 2021 FEE : aida16 => Options file size is 1014 Last changed Thu Apr 29 14:44:57 CEST 2021 09.44 DSSSD bias & leakage currents Ok - attachment 1 Merger time seq errors - attachment 2 no merger errors since restart yesterday FEE64 temps OK - attachment 3 good event stats - attachment 4 Merger/Tape Server server consoles - attachment 5 Grafana DSSSD bias |& leakage currents for previous 7 days - attachment 6 DAQ continues OK - no data storage
Encoding
:
HTML
ELCode
plain
Suppress Email notification
Resubmit as new entry
Attachment 1:
310.png
Original size: 502x344
Attachment 2:
311.png
Original size: 3840x1080
Attachment 3:
Screenshot_2021-04-30_Temperature_and_status_scan_aidas-gsi.png
Original size: 2400x1159
Attachment 4:
Screenshot_2021-04-30_Statistics_aidas-gsi.png
Original size: 1920x927
Attachment 5:
Screenshot_2021-04-30_NewMerger_Statistics_aidas-gsi.png
Original size: 1920x927
Attachment 6:
Screenshot_2021-04-30_AIDA_Alerting_-_Grafana.png
Original size: 2400x1096
Attachment 7:
Drop attachments here...
Draft saved at 00:00:00
ELOG V3.1.3-7933898