AIDA
GELINA
BRIKEN
nToF
CRIB
ISOLDE
CIRCE
nTOFCapture
DESPEC
DTAS
EDI_PSA
179Ta
CARME
StellarModelling
DCF
K40
MONNET
DESPEC
Draft saved at 00:00:00
Fields marked with
*
are required
Entry time:
Tue May 4 21:26:43 2021
Author
*
:
Subject
*
:
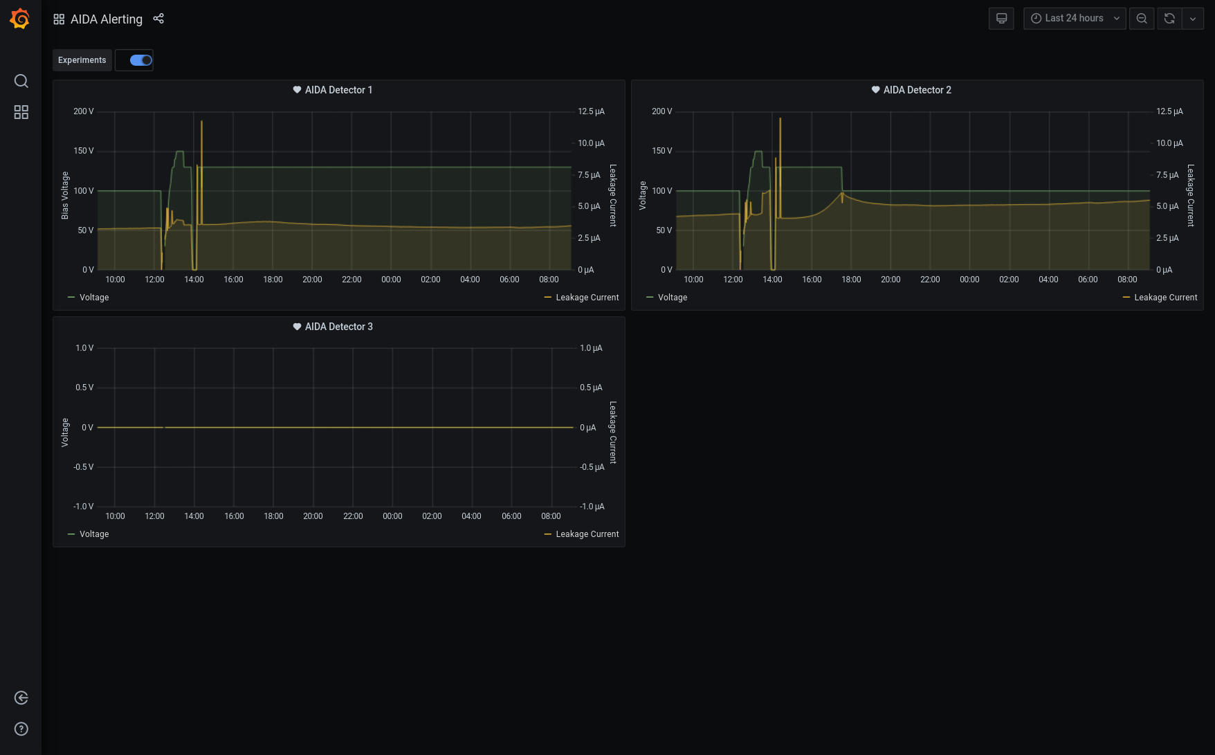
22:26 Tape server set up to write to directory May21 DAQ stopped Slow comparator set to 0x64 for all FEE64 and an ASIC check performed Pulser turned off DAQ started ~300k in merger - 38kB per second to file Statistics good (all FEE show 0 bar FEE4 at 3k) - attachment 1 All system wide checks ok apart from FPGA check Base Current Difference aida13 fault 0x0 : 0x62 : 98 FPGA Timestamp error counter test result: Passed 15, Failed 1 If any of these counts are reported as in error The ASIC readout system has detected a timeslip. That is the timestamp read from the time FIFO is not younger than the last Histograms zeroed. DSSD1 at 130V DSSD2 at 100V 08:47 Found DAQ running at c. 3M data items/s / 13MB/s Switched Tape Server to no storage mode [npg@aidas-gsi ~]$ ls -lrth /TapeData/May21 total 113G -rw-rw-r--. 1 npg npg 64K May 4 22:24 R1_0 -rw-rw-r--. 1 npg npg 64K May 4 22:24 R1_1 -rw-rw-r--. 1 npg npg 64K May 4 22:24 R1_2 -rw-rw-r--. 1 npg npg 64K May 4 22:24 R1_3 -rw-rw-r--. 1 npg npg 64K May 4 22:24 R1_4 -rw-rw-r--. 1 npg npg 64K May 4 22:24 R1_5 -rw-rw-r--. 1 npg npg 64K May 4 22:24 R1_6 -rw-rw-r--. 1 npg npg 64K May 4 22:24 R1_7 -rw-rw-r--. 1 npg npg 64K May 4 22:24 R1_8 -rw-rw-r--. 1 npg npg 64K May 4 22:24 R1_9 -rw-rw-r--. 1 npg npg 1.3G May 5 06:15 R1_10 -rw-rw-r--. 1 npg npg 2.0G May 5 06:17 R1_11 -rw-rw-r--. 1 npg npg 2.0G May 5 06:20 R1_12 -rw-rw-r--. 1 npg npg 2.0G May 5 06:23 R1_13 -rw-rw-r--. 1 npg npg 2.0G May 5 06:25 R1_14 -rw-rw-r--. 1 npg npg 2.0G May 5 06:28 R1_15 -rw-rw-r--. 1 npg npg 2.0G May 5 06:30 R1_16 -rw-rw-r--. 1 npg npg 2.0G May 5 06:33 R1_17 -rw-rw-r--. 1 npg npg 2.0G May 5 06:36 R1_18 -rw-rw-r--. 1 npg npg 2.0G May 5 06:38 R1_19 -rw-rw-r--. 1 npg npg 2.0G May 5 06:41 R1_20 -rw-rw-r--. 1 npg npg 2.0G May 5 06:43 R1_21 -rw-rw-r--. 1 npg npg 2.0G May 5 06:46 R1_22 -rw-rw-r--. 1 npg npg 2.0G May 5 06:49 R1_23 -rw-rw-r--. 1 npg npg 2.0G May 5 06:51 R1_24 -rw-rw-r--. 1 npg npg 2.0G May 5 06:54 R1_25 -rw-rw-r--. 1 npg npg 2.0G May 5 06:57 R1_26 -rw-rw-r--. 1 npg npg 2.0G May 5 06:59 R1_27 -rw-rw-r--. 1 npg npg 2.0G May 5 07:02 R1_28 -rw-rw-r--. 1 npg npg 2.0G May 5 07:04 R1_29 -rw-rw-r--. 1 npg npg 2.0G May 5 07:07 R1_30 -rw-rw-r--. 1 npg npg 2.0G May 5 07:10 R1_31 -rw-rw-r--. 1 npg npg 2.0G May 5 07:12 R1_32 -rw-rw-r--. 1 npg npg 2.0G May 5 07:15 R1_33 -rw-rw-r--. 1 npg npg 2.0G May 5 07:18 R1_34 -rw-rw-r--. 1 npg npg 2.0G May 5 07:20 R1_35 -rw-rw-r--. 1 npg npg 2.0G May 5 07:23 R1_36 -rw-rw-r--. 1 npg npg 2.0G May 5 07:25 R1_37 -rw-rw-r--. 1 npg npg 2.0G May 5 07:28 R1_38 -rw-rw-r--. 1 npg npg 2.0G May 5 07:31 R1_39 -rw-rw-r--. 1 npg npg 2.0G May 5 07:33 R1_40 -rw-rw-r--. 1 npg npg 2.0G May 5 07:36 R1_41 -rw-rw-r--. 1 npg npg 2.0G May 5 07:39 R1_42 -rw-rw-r--. 1 npg npg 2.0G May 5 07:41 R1_43 -rw-rw-r--. 1 npg npg 2.0G May 5 07:44 R1_44 -rw-rw-r--. 1 npg npg 2.0G May 5 07:46 R1_45 -rw-rw-r--. 1 npg npg 2.0G May 5 07:49 R1_46 -rw-rw-r--. 1 npg npg 2.0G May 5 07:52 R1_47 -rw-rw-r--. 1 npg npg 2.0G May 5 07:54 R1_48 -rw-rw-r--. 1 npg npg 2.0G May 5 07:57 R1_49 -rw-rw-r--. 1 npg npg 2.0G May 5 08:00 R1_50 -rw-rw-r--. 1 npg npg 2.0G May 5 08:02 R1_51 -rw-rw-r--. 1 npg npg 2.0G May 5 08:05 R1_52 -rw-rw-r--. 1 npg npg 2.0G May 5 08:07 R1_53 -rw-rw-r--. 1 npg npg 2.0G May 5 08:10 R1_54 -rw-rw-r--. 1 npg npg 2.0G May 5 08:13 R1_55 -rw-rw-r--. 1 npg npg 2.0G May 5 08:15 R1_56 -rw-rw-r--. 1 npg npg 2.0G May 5 08:18 R1_57 -rw-rw-r--. 1 npg npg 2.0G May 5 08:20 R1_58 -rw-rw-r--. 1 npg npg 2.0G May 5 08:23 R1_59 -rw-rw-r--. 1 npg npg 2.0G May 5 08:26 R1_60 -rw-rw-r--. 1 npg npg 2.0G May 5 08:28 R1_61 -rw-rw-r--. 1 npg npg 2.0G May 5 08:31 R1_62 -rw-rw-r--. 1 npg npg 2.0G May 5 08:34 R1_63 -rw-rw-r--. 1 npg npg 2.0G May 5 08:36 R1_64 -rw-rw-r--. 1 npg npg 2.0G May 5 08:39 R1_65 -rw-rw-r--. 1 npg npg 2.0G May 5 08:41 R1_66 -rw-rw-r--. 1 npg npg 1.6G May 5 08:44 R1_67 [npg@aidas-gsi ~]$ Rate increased c. 06.15 multiple ASICs in multiple FEE64s hot HEC channels ASIC check load restores rates to those at beginning of May21/R1 Switched Tape Server to storage mode - file May21/R1_67 08.53 All system wide checks OK *except* Base Current Difference aida07 fault 0x0 : 0x1 : 1 aida08 fault 0x0 : 0x1 : 1 aida13 fault 0x62 : 0x9380 : 37662 FPGA Timestamp error counter test result: Passed 13, Failed 3 If any of these counts are reported as in error The ASIC readout system has detected a timeslip. That is the timestamp read from the time FIFO is not younger than the last Most recent merger errors MERGE Data Link (2497): bad timestamp 7 3 0xd1fc813c 0x073033d6 0x00001083773033d6 0x167c1083773033d6 0x167c108377304b46 MERGE Data Link (2497): bad timestamp 7 3 0xd1ce7ff9 0x07303ba6 0x0000108377303ba6 0x167c108377303ba6 0x167c108377304b46 MERGE Data Link (2497): bad timestamp 7 3 0xd1dd806e 0x07303ba6 0x0000108377303ba6 0x167c108377303ba6 0x167c108377304b46 MERGE Data Link (2497): bad timestamp 7 3 0xd1ed7fc1 0x07303ba6 0x0000108377303ba6 0x167c108377303ba6 0x167c108377304b46 MERGE Data Link (2497): bad timestamp 7 3 0xd1fd803c 0x07303ba6 0x0000108377303ba6 0x167c108377303ba6 0x167c108377304b46 MERGE Data Link (2497): bad timestamp 7 3 0xd1cf8066 0x07304376 0x0000108377304376 0x167c108377304376 0x167c108377304b46 MERGE Data Link (2497): bad timestamp 7 3 0xd1de8110 0x07304376 0x0000108377304376 0x167c108377304376 0x167c108377304b46 MERGE Data Link (2497): bad timestamp 7 3 0xd1ee8086 0x07304376 0x0000108377304376 0x167c108377304376 0x167c108377304b46 MERGE Data Link (2497): bad timestamp 7 3 0xd1fe7ff7 0x07304376 0x0000108377304376 0x167c108377304376 0x167c108377304b46 MERGE Data Link (2497): bad timestamp 7 3 0xd1c38041 0x0e60a6d6 0x000010832e60a6d6 0x167c10832e60a6d6 0x167c108377304b46 09.04 FEE64 temps OK - attachment 2 ADC data item stats - attachment 3 1.8.L spectra - attachments 4 & 5 1.8.W spectra - attachments 6 & 7 Grafana DSSSD bias & Leakage current most recent 24h - attachment 8 DSSSD bias & leakage current - attacment 9 11:32 R1 stopped to realign boards and check situation in S4
Encoding
:
HTML
ELCode
plain
Suppress Email notification
Resubmit as new entry
Attachment 1:
210504_2228_Stats.png
Original size: 1911x489
Attachment 2:
Screenshot_2021-05-05_Temperature_and_status_scan_aidas-gsi.png
Original size: 1920x927
Attachment 3:
Screenshot_2021-05-05_Statistics_aidas-gsi.png
Original size: 1920x927
Attachment 4:
Screenshot_2021-05-05_Spectrum_Browser_aidas-gsi.png
Original size: 1908x1122
Attachment 5:
Screenshot_2021-05-05_Spectrum_Browser_aidas-gsi(1).png
Original size: 1908x1118
Attachment 6:
Screenshot_2021-05-05_Spectrum_Browser_aidas-gsi(2).png
Original size: 1908x1122
Attachment 7:
Screenshot_2021-05-05_Spectrum_Browser_aidas-gsi(3).png
Original size: 1908x1122
Attachment 8:
Screenshot_2021-05-05_Spectrum_Browser_aidas-gsi(4).png
Original size: 1908x1120
Attachment 9:
Screenshot_2021-05-05_AIDA_Alerting_-_Grafana.png
Original size: 1756x1091
Attachment 10:
400.png
Original size: 502x344
Attachment 11:
Drop attachments here...
Draft saved at 00:00:00
ELOG V3.1.3-7933898