AIDA
GELINA
BRIKEN
nToF
CRIB
ISOLDE
CIRCE
nTOFCapture
DESPEC
DTAS
EDI_PSA
179Ta
CARME
StellarModelling
DCF
K40
MONNET
DESPEC
Draft saved at 00:00:00
Fields marked with
*
are required
Entry time:
Wed May 5 16:57:48 2021
Author
*
:
Subject
*
:
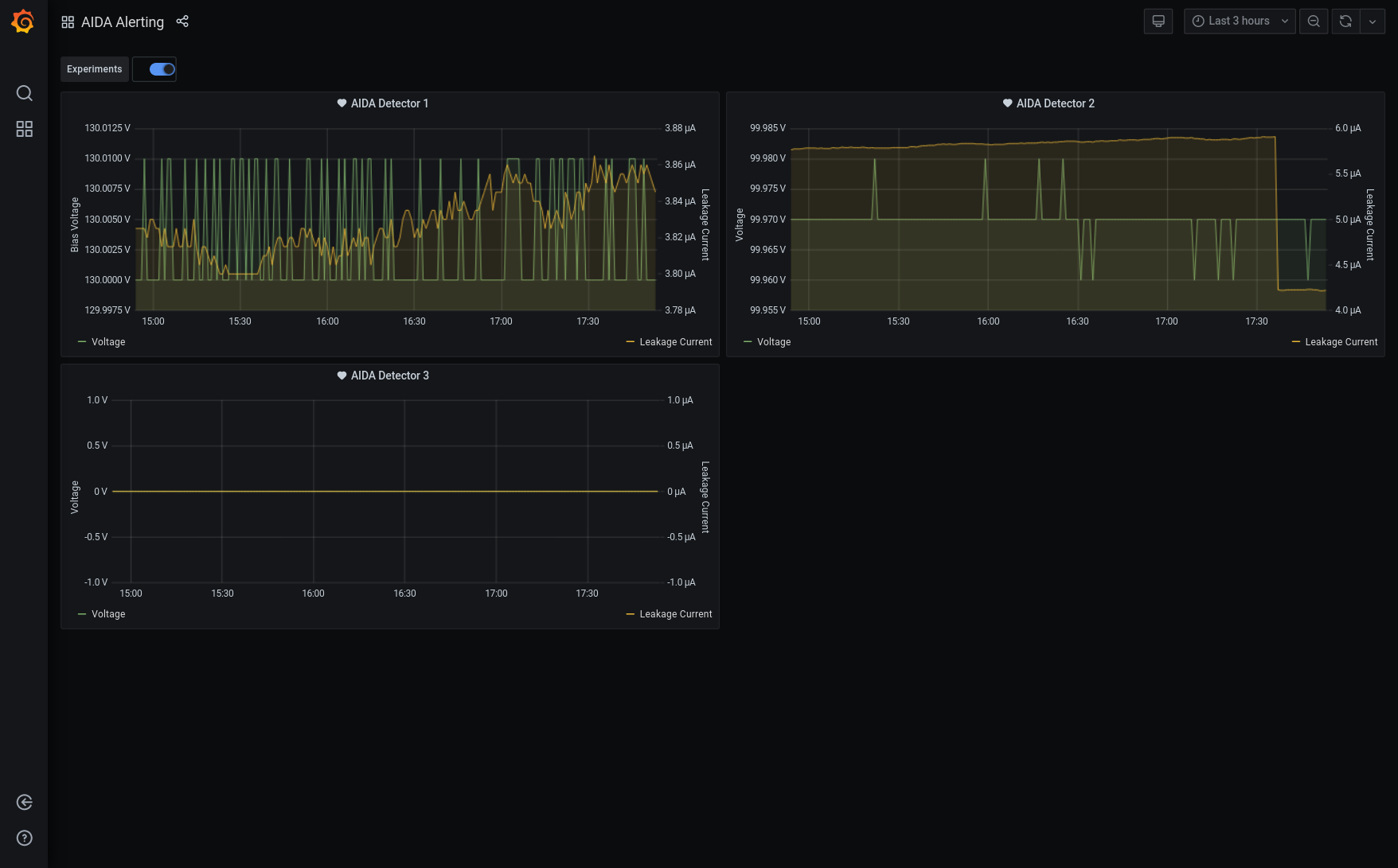
17.55 Grafana DSSSD bias & leakage current - attachment 1 Note abrupt decrease of DSSSD# 2 leakage current c. 1.5uA at 17.37 DSSSD bias & leakage currents - attachment 2
Encoding
:
HTML
ELCode
plain
Suppress Email notification
Resubmit as new entry
Attachment 1:
Screenshot_2021-05-05_AIDA_Alerting_-_Grafana(1).png
Original size: 1756x1091
Attachment 2:
401.png
Original size: 502x344
Attachment 3:
Drop attachments here...
Draft saved at 00:00:00
ELOG V3.1.3-7933898