|
|
|
AIDA
GELINA
BRIKEN
nToF
CRIB
ISOLDE
CIRCE
nTOFCapture
DESPEC
DTAS
EDI_PSA
179Ta
CARME
StellarModelling
DCF
K40
MONNET
|
| DESPEC |
 |
|
|
Message ID: 297
Entry time: Wed May 5 20:10:16 2021
|
| Author: |
OH |
| Subject: |
Wednesday 5 May Alpha run |
|
|
21:10 After all of the works in S4 today the noise in the system was considerably worse
It was decided that before starting a new alpha run a powercycle would be performed.
The powercycle has had no effect on the rates. They are still terrible.
The difference between yesterday and today is:
- Adaptor cards for FEE9 and 13 were re-aligned as they were previously misaligned
- bPlast has been plugged in and biased
All system wide checks ok
Statistics threshold at 0xa - attachment 1
Rate spectra (FEE5 does have events in all channels just noise is dominated by a few) - attachment 2
Waveforms - attachments 3 and 4
Pulser turned off and threshold raised to 0x64
Statistics - attachment 5
21:19 Alpha run started to May21/R4*
08:51 DAQ continues OK - file May21/R4_23
FEE64 temps OK - attachment 8
ADC data items OK - attachment 9
1.8.W spectra - attachments 6 & 7
no change cf. yesterday pm
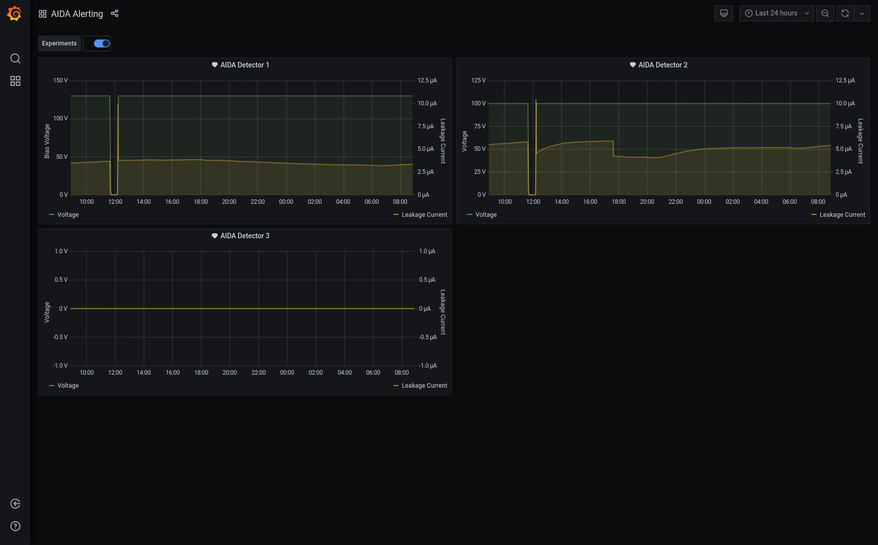
Grafana - most recent 12h DSSSD bias & leakage current - attachment 10
DSSSD biases & leakage currents - attachment 11
Tape Server/Merger - attachment 12
09:44 R4 stopped |
|
|
|
|
|
|
|
|
|
|
|
|
|
|
|
|
|
|
|
|
|
|
|
|