AIDA
GELINA
BRIKEN
nToF
CRIB
ISOLDE
CIRCE
nTOFCapture
DESPEC
DTAS
EDI_PSA
179Ta
CARME
StellarModelling
DCF
K40
MONNET
DESPEC
Draft saved at 00:00:00
Fields marked with
*
are required
Entry time:
Mon May 10 08:49:37 2021
Author
*
:
Subject
*
:
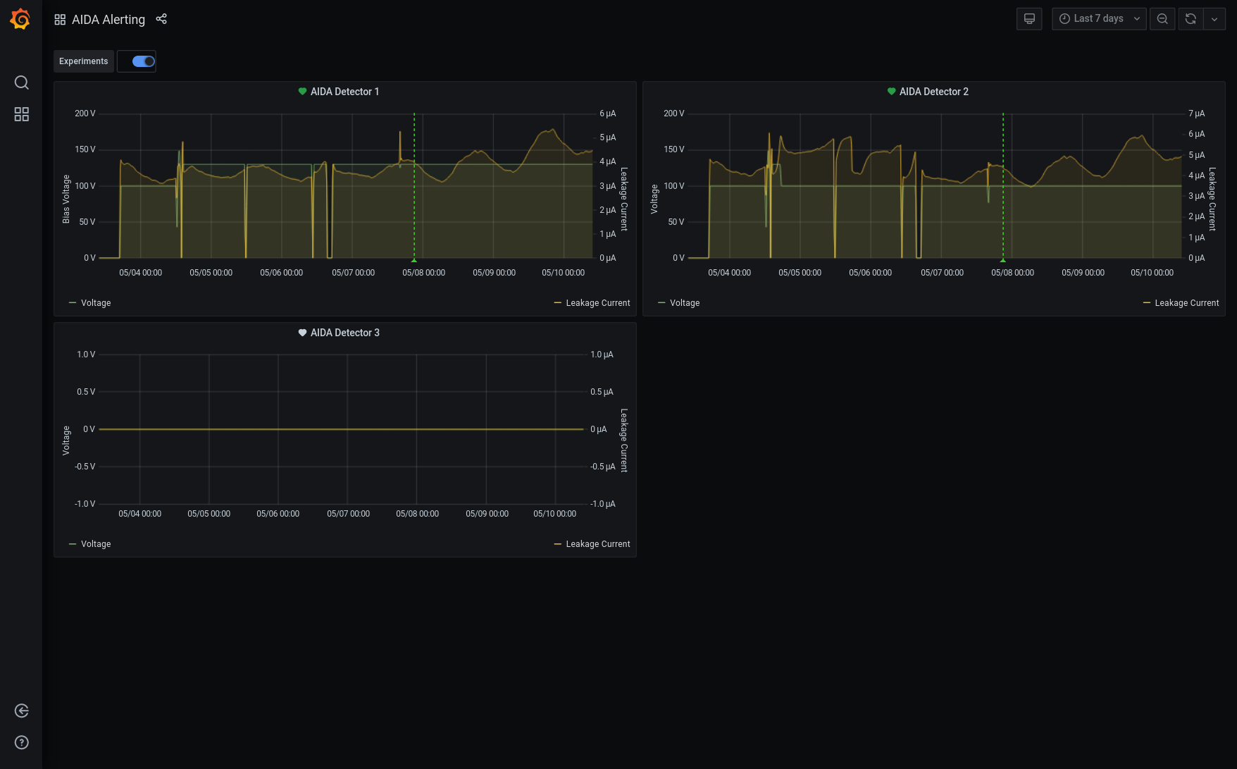
09.51 All system wide checks OK *except* Base Current Difference aida05 fault 0x8441 : 0x8442 : 1 aida06 fault 0xc5c5 : 0xc5c6 : 1 aida07 fault 0x6f07 : 0x6f08 : 1 aida08 fault 0x4814 : 0x4815 : 1 White Rabbit error counter test result: Passed 12, Failed 4 Understand the status reports as follows:- Status bit 3 : White Rabbit decoder detected an error in the received data Status bit 2 : Firmware registered WR error, no reload of Timestamp Status bit 0 : White Rabbit decoder reports uncertain of Timestamp information from WR Returned 0 0 0 0 0 0 0 0 0 0 0 0 0 0 0 0 Mem(KB) : 4 8 16 32 64 128 256 512 1k 2k 4k aida01 : 1 4 6 3 5 5 2 3 2 3 6 : 36004 aida02 : 4 1 3 6 3 4 3 3 2 3 6 : 36040 aida03 : 12 8 5 2 3 3 3 4 2 3 6 : 36416 aida04 : 1 2 5 4 1 4 3 4 2 3 6 : 36388 aida05 : 22 8 4 2 4 5 1 4 1 4 6 : 37272 aida06 : 5 4 0 6 3 6 3 3 2 3 6 : 36276 aida07 : 38 16 7 7 1 6 1 3 3 3 6 : 37032 aida08 : 16 4 2 3 1 4 1 3 3 3 6 : 36384 aida09 : 2 3 7 6 5 5 2 3 2 3 6 : 36112 aida10 : 42 15 4 6 2 6 2 4 2 3 6 : 36768 aida11 : 1 5 13 7 3 3 3 3 2 3 6 : 36124 aida12 : 23 9 3 4 7 3 2 3 2 3 6 : 35988 aida13 : 2 6 7 3 4 4 3 2 2 3 6 : 35592 aida14 : 17 11 3 4 3 5 2 3 2 3 6 : 35980 aida15 : 4 7 5 2 1 6 2 3 2 3 6 : 35864 aida16 : 4 1 3 3 4 2 3 4 2 3 6 : 36264 Collecting the file size of each FEE64 Options CONTENTS file to check they are all the same FEE : aida01 => Options file size is 1026 Last changed Sun May 09 15:10:52 CEST 2021 FEE : aida02 => Options file size is 1014 Last changed Thu Apr 29 14:43:46 CEST 2021 FEE : aida03 => Options file size is 1014 Last changed Thu Apr 29 14:43:50 CEST 2021 FEE : aida04 => Options file size is 1014 Last changed Thu Apr 29 14:43:53 CEST 2021 FEE : aida05 => Options file size is 1014 Last changed Thu Apr 29 14:43:55 CEST 2021 FEE : aida06 => Options file size is 1014 Last changed Thu Apr 29 14:43:59 CEST 2021 FEE : aida07 => Options file size is 1014 Last changed Thu Apr 29 14:44:02 CEST 2021 FEE : aida08 => Options file size is 1025 Last changed Wed May 05 12:15:54 CEST 2021 FEE : aida09 => Options file size is 1014 Last changed Thu Apr 29 14:44:08 CEST 2021 FEE : aida10 => Options file size is 1014 Last changed Thu Apr 29 14:44:57 CEST 2021 FEE : aida11 => Options file size is 1014 Last changed Thu Apr 29 14:44:57 CEST 2021 FEE : aida12 => Options file size is 1014 Last changed Thu Apr 29 14:44:57 CEST 2021 FEE : aida13 => Options file size is 1025 Last changed Fri May 07 19:40:34 CEST 2021 FEE : aida14 => Options file size is 1014 Last changed Thu Apr 29 14:44:57 CEST 2021 FEE : aida15 => Options file size is 1014 Last changed Thu Apr 29 14:44:57 CEST 2021 FEE : aida16 => Options file size is 1014 Last changed Thu Apr 29 14:44:57 CEST 2021 09.52 All histograms, stats and merger stats zero'd FEE64 temps OK - attachment 1 ADC data, disc/WR 28-27/pause/correlation stats OK - attachments 2-6 Rate spectra - attachment 7 ASIC check load Rate spectra - attachment 8 1.8.W spectra 20us FSR - attachments 9 & 10 Grafana - most recent 7 days DSSSD bias and leakage current - attachment 11 Merger stats/tape server/merger - attachment 12 DSSSD bias and leakage current OK - attachment 13 10.08 1.8.W spectra 20us, 200us, 2ms & 20ms FSR - attachments 14-21 we are not missing extrinsic noise features at longer time ranges cf. 20us FSR 12.18 Cannot connect to port 8015, MIDAS terminal says "Killed" Restart MIDAS 8015 Collect FPGA baseline to avoid TCL error FEEs unaffected and running as before 13.25 FEEs power cycled to see if any change in weird noise/rates situation No change ASICs synchronised and back to normal 14.34 Start a pulser walkthrough in May21/R10 Attenuation 5x, Rep Rate 25 Hz Amplitudes 10..9...1 14.45 Back to 2 Hz @ 2V Pulser, walkthrough complete. No Storage again. PULSER SETTINGS --------------------------- Pulse is ON Positive Tail Pulse Trigger Source is Internal Clock Trigger Threshold is 3.5 Amplitude : 2.0 Volts Rep Rate : 2.0 hZ Delay : 250.0 ns Fall Time : 1 ms Attenuation : 1 Display is : Volts Equivalent keV is : 200.0 (NB. actually it is 12 MeV) Ramp Start at 0.01 Volts Ramp Stop at 9.99 Volts Ramp Start at 1.0 keV Ramp Stop at 999.0 keV Ramp Time is 60 seconds # Ramp Cycles is 1 OK
Encoding
:
HTML
ELCode
plain
Suppress Email notification
Resubmit as new entry
Attachment 1:
Screenshot_2021-05-10_Temperature_and_status_scan_aidas-gsi.png
Original size: 1749x860
Attachment 2:
Screenshot_2021-05-10_Statistics_aidas-gsi.png
Original size: 1760x850
Attachment 3:
Screenshot_2021-05-10_Statistics_aidas-gsi(1).png
Original size: 1760x850
Attachment 4:
Screenshot_2021-05-10_Statistics_aidas-gsi(2).png
Original size: 1760x850
Attachment 5:
Screenshot_2021-05-10_Statistics_aidas-gsi(3).png
Original size: 1760x850
Attachment 6:
Screenshot_2021-05-10_Statistics_aidas-gsi(4).png
Original size: 1760x850
Attachment 7:
Screenshot_2021-05-10_Spectrum_Browser_aidas-gsi.png
Original size: 1749x1110
Attachment 8:
Screenshot_2021-05-10_Spectrum_Browser_aidas-gsi(1).png
Original size: 1749x1110
Attachment 9:
Screenshot_2021-05-10_Spectrum_Browser_aidas-gsi(2).png
Original size: 1749x1110
Attachment 10:
Screenshot_2021-05-10_Spectrum_Browser_aidas-gsi(3).png
Original size: 1749x1109
Attachment 11:
Screenshot_2021-05-10_AIDA_Alerting_-_Grafana.png
Original size: 1756x1091
Attachment 12:
510.png
Original size: 3840x1080
Attachment 13:
511.png
Original size: 502x344
Attachment 14:
Screenshot_2021-05-10_Spectrum_Browser_aidas-gsi(4).png
Original size: 1749x1109
Attachment 15:
Screenshot_2021-05-10_Spectrum_Browser_aidas-gsi(11).png
Original size: 1749x1110
Attachment 16:
Screenshot_2021-05-10_Spectrum_Browser_aidas-gsi(5).png
Original size: 1749x1109
Attachment 17:
Screenshot_2021-05-10_Spectrum_Browser_aidas-gsi(10).png
Original size: 1749x1110
Attachment 18:
Screenshot_2021-05-10_Spectrum_Browser_aidas-gsi(6).png
Original size: 1749x1109
Attachment 19:
Screenshot_2021-05-10_Spectrum_Browser_aidas-gsi(9).png
Original size: 1749x1110
Attachment 20:
Screenshot_2021-05-10_Spectrum_Browser_aidas-gsi(7).png
Original size: 1749x1109
Attachment 21:
Screenshot_2021-05-10_Spectrum_Browser_aidas-gsi(8).png
Original size: 1749x1110
Attachment 22:
Drop attachments here...
Draft saved at 00:00:00
ELOG V3.1.3-7933898