AIDA GELINA BRIKEN nToF CRIB ISOLDE CIRCE nTOFCapture DESPEC DTAS EDI_PSA 179Ta CARME StellarModelling DCF K40 MONNET
  DESPEC  ELOG logo
Message ID: 339     Entry time: Fri May 21 02:17:47 2021
Author: ML 
Subject: system wide checks 

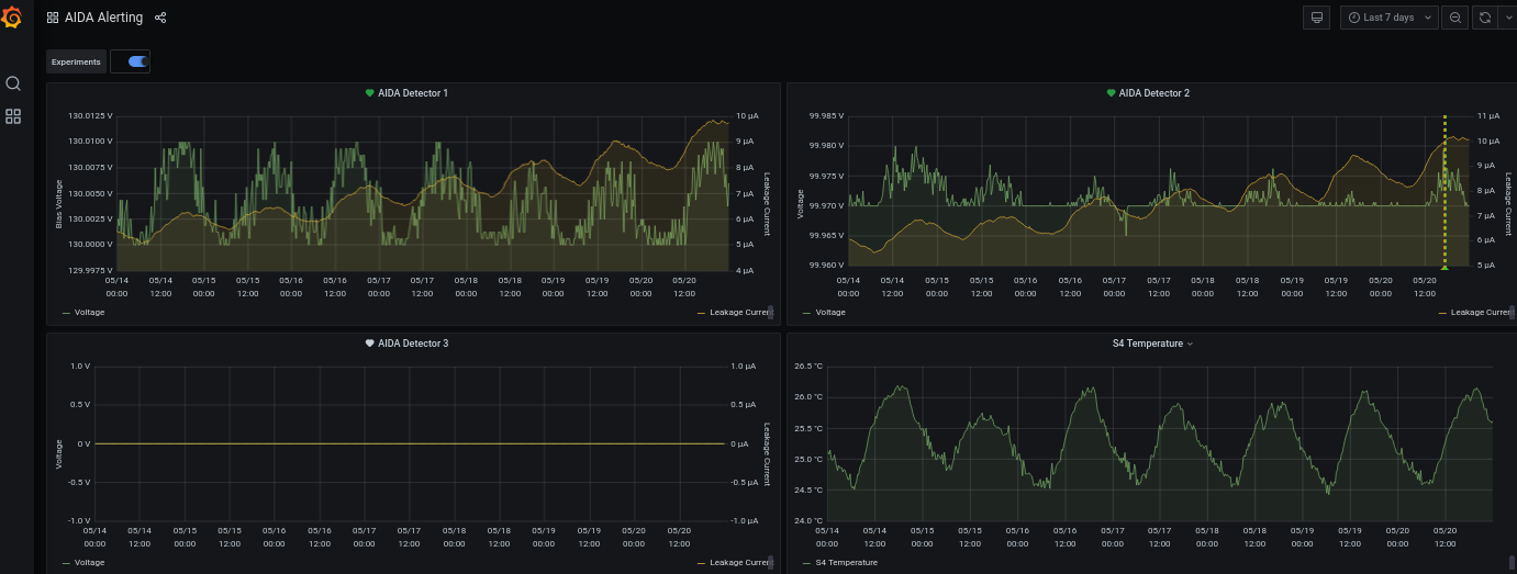
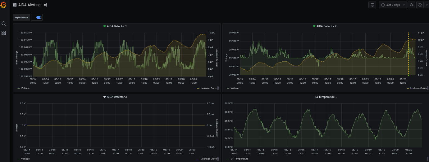
Wide check at 3am -

All fine.

Same output as at the beginning of the shift (see my previous entry) and attachments.

 

Attachment 1: 2021-05-21_3h05_Leakcurrent.png  9 kB  Uploaded Fri May 21 03:20:00 2021  | Hide | Hide all
2021-05-21_3h05_Leakcurrent.png
Attachment 2: 2021-05-21_3h05_stats_adcItem.png  51 kB  Uploaded Fri May 21 03:20:23 2021  | Hide | Hide all
2021-05-21_3h05_stats_adcItem.png
Attachment 3: 2021-05-21_3h05_stats_Correlation.png  43 kB  Uploaded Fri May 21 03:20:38 2021  | Hide | Hide all
2021-05-21_3h05_stats_Correlation.png
Attachment 4: 2021-05-21_3h05_stats_GoodEvents.png  50 kB  Uploaded Fri May 21 03:20:38 2021  | Hide | Hide all
2021-05-21_3h05_stats_GoodEvents.png
Attachment 5: 2021-05-21_3h05_stats_PAUSE.png  41 kB  Uploaded Fri May 21 03:20:38 2021  | Hide | Hide all
2021-05-21_3h05_stats_PAUSE.png
Attachment 6: 2021-05-21_3h05_stats_RESUME.png  41 kB  Uploaded Fri May 21 03:20:38 2021  | Hide | Hide all
2021-05-21_3h05_stats_RESUME.png
Attachment 7: 2021-05-21_3h05_temperature.png  107 kB  Uploaded Fri May 21 03:20:38 2021  | Hide | Hide all
2021-05-21_3h05_temperature.png
Attachment 8: 2021-05-21_3h05_ucesb.png  80 kB  Uploaded Fri May 21 03:20:38 2021  | Hide | Hide all
2021-05-21_3h05_ucesb.png
Attachment 9: 2021-05-21_3h05_aidaGrafana.png  120 kB  Uploaded Fri May 21 03:21:01 2021  | Hide | Hide all
2021-05-21_3h05_aidaGrafana.png
ELOG V3.1.3-7933898