|
|
|
AIDA
GELINA
BRIKEN
nToF
CRIB
ISOLDE
CIRCE
nTOFCapture
DESPEC
DTAS
EDI_PSA
179Ta
CARME
StellarModelling
DCF
K40
MONNET
|
| DESPEC |
 |
|
|
Message ID: 349
Entry time: Thu May 27 12:25:53 2021
|
| Author: |
TD |
| Subject: |
Thursday 27 May |
|
|
13.29 DAQ continues - file S496/R18_443
alpha background
All system wide checks OK *except*
FEE64 module aida06 global clocks failed, 6
Clock status test result: Passed 15, Failed 1
Understand status as follows
Status bit 3 : firmware PLL that creates clocks from external clock not locked
Status bit 2 : always logic '1'
Status bit 1 : LMK3200(2) PLL and clock distribution chip not locked to external clock
Status bit 0 : LMK3200(1) PLL and clock distribution chip not locked to external clock
If all these bits are not set then the operation of the firmware is unreliable
Base Current Difference
aida01 fault 0x82b0 : 0x82b2 : 2
aida02 fault 0xfe72 : 0xfe74 : 2
aida03 fault 0x97f4 : 0x97f6 : 2
aida04 fault 0x950 : 0x952 : 2
aida05 fault 0x8e93 : 0x8e95 : 2
aida06 fault 0x545a : 0x545c : 2
aida07 fault 0xc04d : 0xc04f : 2
aida08 fault 0xa0f7 : 0xa0f9 : 2
White Rabbit error counter test result: Passed 8, Failed 8
Understand the status reports as follows:-
Status bit 3 : White Rabbit decoder detected an error in the received data
Status bit 2 : Firmware registered WR error, no reload of Timestamp
Status bit 0 : White Rabbit decoder reports uncertain of Timestamp information from WR
Returned 0 0 0 0 0 0 0 0 0 0 0 0 0 0 0 0
Mem(KB) : 4 8 16 32 64 128 256 512 1k 2k 4k
aida01 : 2 7 7 1 3 2 2 2 2 4 6 : 37008
aida02 : 3 1 5 1 3 4 3 3 2 4 6 : 37956
aida03 : 2 6 5 6 2 4 2 3 3 3 6 : 36808
aida04 : 24 12 5 5 4 3 2 3 3 3 6 : 36912
aida05 : 8 1 9 3 2 2 2 2 2 4 6 : 37016
aida06 : 3 6 2 2 2 2 2 3 3 4 6 : 38428
aida07 : 6 17 1 2 0 3 3 2 2 4 6 : 37232
aida08 : 4 2 1 2 3 4 3 3 2 4 6 : 37936
aida09 : 15 7 5 2 3 4 3 3 1 4 6 : 37060
aida10 : 7 6 9 2 0 3 3 3 1 4 6 : 36764
aida11 : 19 10 2 0 2 3 3 3 1 4 6 : 36796
aida12 : 11 6 4 2 2 4 2 3 2 4 6 : 37724
aida13 : 17 9 2 0 0 4 2 2 2 4 6 : 37036
aida14 : 15 4 7 1 1 3 2 2 2 4 6 : 37036
aida15 : 9 6 1 2 1 3 3 4 2 4 6 : 38244
aida16 : 11 11 8 2 0 3 2 2 2 4 6 : 37060
Collecting the file size of each FEE64 Options CONTENTS file to check they are all the same
FEE : aida01 => Options file size is 1026 Last changed Sun May 23 12:04:25 CEST 2021
FEE : aida02 => Options file size is 1025 Last changed Sun May 23 00:19:21 CEST 2021
FEE : aida03 => Options file size is 1014 Last changed Thu Apr 29 14:43:50 CEST 2021
FEE : aida04 => Options file size is 1025 Last changed Fri May 14 16:54:56 CEST 2021
FEE : aida05 => Options file size is 1025 Last changed Mon May 17 06:25:41 CEST 2021
FEE : aida06 => Options file size is 1014 Last changed Thu Apr 29 14:43:59 CEST 2021
FEE : aida07 => Options file size is 1014 Last changed Thu Apr 29 14:44:02 CEST 2021
FEE : aida08 => Options file size is 1025 Last changed Sun May 23 00:16:54 CEST 2021
FEE : aida09 => Options file size is 1014 Last changed Thu Apr 29 14:44:08 CEST 2021
FEE : aida10 => Options file size is 1014 Last changed Thu Apr 29 14:44:57 CEST 2021
FEE : aida11 => Options file size is 1014 Last changed Thu Apr 29 14:44:57 CEST 2021
FEE : aida12 => Options file size is 1014 Last changed Thu Apr 29 14:44:57 CEST 2021
FEE : aida13 => Options file size is 1025 Last changed Fri May 07 19:40:34 CEST 2021
FEE : aida14 => Options file size is 1014 Last changed Thu Apr 29 14:44:57 CEST 2021
FEE : aida15 => Options file size is 1014 Last changed Thu Apr 29 14:44:57 CEST 2021
FEE : aida16 => Options file size is 1014 Last changed Thu Apr 29 14:44:57 CEST 2021
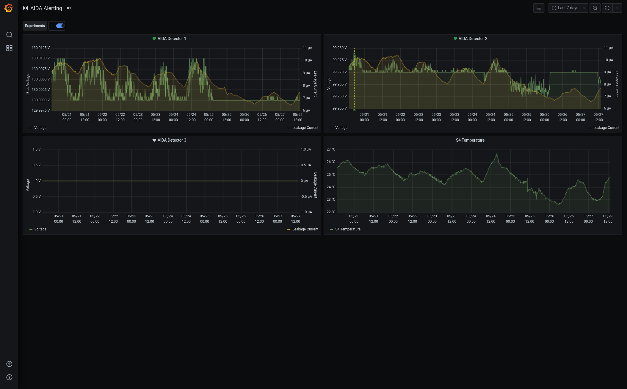
Grafana - DSSSD bias & leakage current - most recent 7 days - attachment 1
Lost activity monitor - attachment 2
1.8.W spectra - attachments 3 & 4
ADC data item stats - attachment 5
FEE64 temps OK - attachment 6
DSSSD bias & leakage current OK - attachment 7
Merger/Tape Server/Merger stats - attachment 8
no merger errors reported since previous restart
14.30 analysis of file S496/R18_442 - attachment 9
max deadtime 0.28% aida04 |
|
|
|
|
|
|
|
|
|
|
|
|
|
|
|
|
|
*** TDR format 3.3.0 analyser - TD - May 2021
*** ERROR: READ I/O error: 5002
blocks: 32000
ADC data format: 68693190 ( 21525.3 Hz)
Other data format: 193226813 ( 60548.5 Hz)
Sample trace data format: 0 ( 0.0 Hz)
Undefined format: 0 ( 0.0 Hz)
Other data format type: PAUSE: 114 ( 0.0 Hz)
RESUME: 114 ( 0.0 Hz)
SYNC100: 43889 ( 13.8 Hz)
WR48-63: 43889 ( 13.8 Hz)
FEE64 disc: 1335474 ( 418.5 Hz)
MBS info: 191803333 ( 60102.4 Hz)
Other info: 0 ( 0.0 Hz)
ADC data range bit set: 3 ( 0.0 Hz)
Timewarps: ADC: 0 ( 0.0 Hz)
PAUSE: 0 ( 0.0 Hz)
RESUME: 0 ( 0.0 Hz)
SYNC100: 0 ( 0.0 Hz)
WR48-63: 0 ( 0.0 Hz)
FEE64 disc: 0 ( 0.0 Hz)
MBS info: 0 ( 0.0 Hz)
Undefined: 0 ( 0.0 Hz)
Sample trace: 0 ( 0.0 Hz)
*** Timestamp elapsed time: 3191.275 s
FEE elapsed dead time(s) elapsed idle time(s)
0 0.000 0.000
1 0.000 2989.890
2 0.511 643.077
3 8.760 0.000
4 0.000 0.000
5 0.000 1578.752
6 0.000 0.000
7 0.000 1340.150
8 0.000 0.000
9 0.000 0.000
10 0.000 0.000
11 0.000 0.000
12 0.000 0.000
13 0.000 0.000
14 0.000 0.000
15 0.000 0.000
16 0.000 0.000
17 0.000 0.000
18 0.000 0.000
19 0.000 0.000
20 0.000 0.000
21 0.000 0.000
22 0.000 0.000
23 0.000 0.000
24 0.000 0.000
25 0.000 0.000
26 0.000 0.000
27 0.000 0.000
28 0.000 0.000
29 0.000 0.000
30 0.000 0.000
31 0.000 0.000
32 0.000 0.000
*** Statistics
FEE ADC Data Other Data Sample Undefined Pause Resume SYNC100 WR48-63 Disc MBS Other HEC Data
0 155 0 0 0 0 0 0 0 0 0 0 0
1 527962 216 0 0 0 0 108 108 0 0 0 0
2 533 96091128 0 0 28 28 16832 16832 0 96057408 0 0
3 49735236 97127126 0 0 86 86 22778 22778 1335473 95745925 0 0
4 118 2 0 0 0 0 1 1 0 0 0 0
5 8268444 3874 0 0 0 0 1937 1937 0 0 0 0
6 632 0 0 0 0 0 0 0 0 0 0 0
7 10156762 4466 0 0 0 0 2233 2233 0 0 0 0
8 500 0 0 0 0 0 0 0 0 0 0 0
9 102 0 0 0 0 0 0 0 0 0 0 0
10 1498 0 0 0 0 0 0 0 0 0 0 0
11 105 0 0 0 0 0 0 0 0 0 0 0
12 886 0 0 0 0 0 0 0 0 0 0 0
13 95 1 0 0 0 0 0 0 1 0 0 2
14 0 0 0 0 0 0 0 0 0 0 0 0
15 162 0 0 0 0 0 0 0 0 0 0 1
16 0 0 0 0 0 0 0 0 0 0 0 0
17 0 0 0 0 0 0 0 0 0 0 0 0
18 0 0 0 0 0 0 0 0 0 0 0 0
19 0 0 0 0 0 0 0 0 0 0 0 0
20 0 0 0 0 0 0 0 0 0 0 0 0
21 0 0 0 0 0 0 0 0 0 0 0 0
22 0 0 0 0 0 0 0 0 0 0 0 0
23 0 0 0 0 0 0 0 0 0 0 0 0
24 0 0 0 0 0 0 0 0 0 0 0 0
25 0 0 0 0 0 0 0 0 0 0 0 0
26 0 0 0 0 0 0 0 0 0 0 0 0
27 0 0 0 0 0 0 0 0 0 0 0 0
28 0 0 0 0 0 0 0 0 0 0 0 0
29 0 0 0 0 0 0 0 0 0 0 0 0
30 0 0 0 0 0 0 0 0 0 0 0 0
31 0 0 0 0 0 0 0 0 0 0 0 0
32 0 0 0 0 0 0 0 0 0 0 0 0
*** Timewarps
FEE ADC Pause Resume SYNC100 WR48-63 Disc MBS Undefined Samples
0 0 0 0 0 0 0 0 0 0
1 0 0 0 0 0 0 0 0 0
2 0 0 0 0 0 0 0 0 0
3 0 0 0 0 0 0 0 0 0
4 0 0 0 0 0 0 0 0 0
5 0 0 0 0 0 0 0 0 0
6 0 0 0 0 0 0 0 0 0
7 0 0 0 0 0 0 0 0 0
8 0 0 0 0 0 0 0 0 0
9 0 0 0 0 0 0 0 0 0
10 0 0 0 0 0 0 0 0 0
11 0 0 0 0 0 0 0 0 0
12 0 0 0 0 0 0 0 0 0
13 0 0 0 0 0 0 0 0 0
14 0 0 0 0 0 0 0 0 0
15 0 0 0 0 0 0 0 0 0
16 0 0 0 0 0 0 0 0 0
17 0 0 0 0 0 0 0 0 0
18 0 0 0 0 0 0 0 0 0
19 0 0 0 0 0 0 0 0 0
20 0 0 0 0 0 0 0 0 0
21 0 0 0 0 0 0 0 0 0
22 0 0 0 0 0 0 0 0 0
23 0 0 0 0 0 0 0 0 0
24 0 0 0 0 0 0 0 0 0
25 0 0 0 0 0 0 0 0 0
26 0 0 0 0 0 0 0 0 0
27 0 0 0 0 0 0 0 0 0
28 0 0 0 0 0 0 0 0 0
29 0 0 0 0 0 0 0 0 0
30 0 0 0 0 0 0 0 0 0
31 0 0 0 0 0 0 0 0 0
32 0 0 0 0 0 0 0 0 0
*** Program elapsed time: 32.027s ( 999.146 blocks/s, 62.447 Mb/s)
|