AIDA
GELINA
BRIKEN
nToF
CRIB
ISOLDE
CIRCE
nTOFCapture
DESPEC
DTAS
EDI_PSA
179Ta
CARME
StellarModelling
DCF
K40
MONNET
DESPEC
Draft saved at 00:00:00
Fields marked with
*
are required
Entry time:
Sun Jun 13 17:29:04 2021
Author
*
:
Subject
*
:
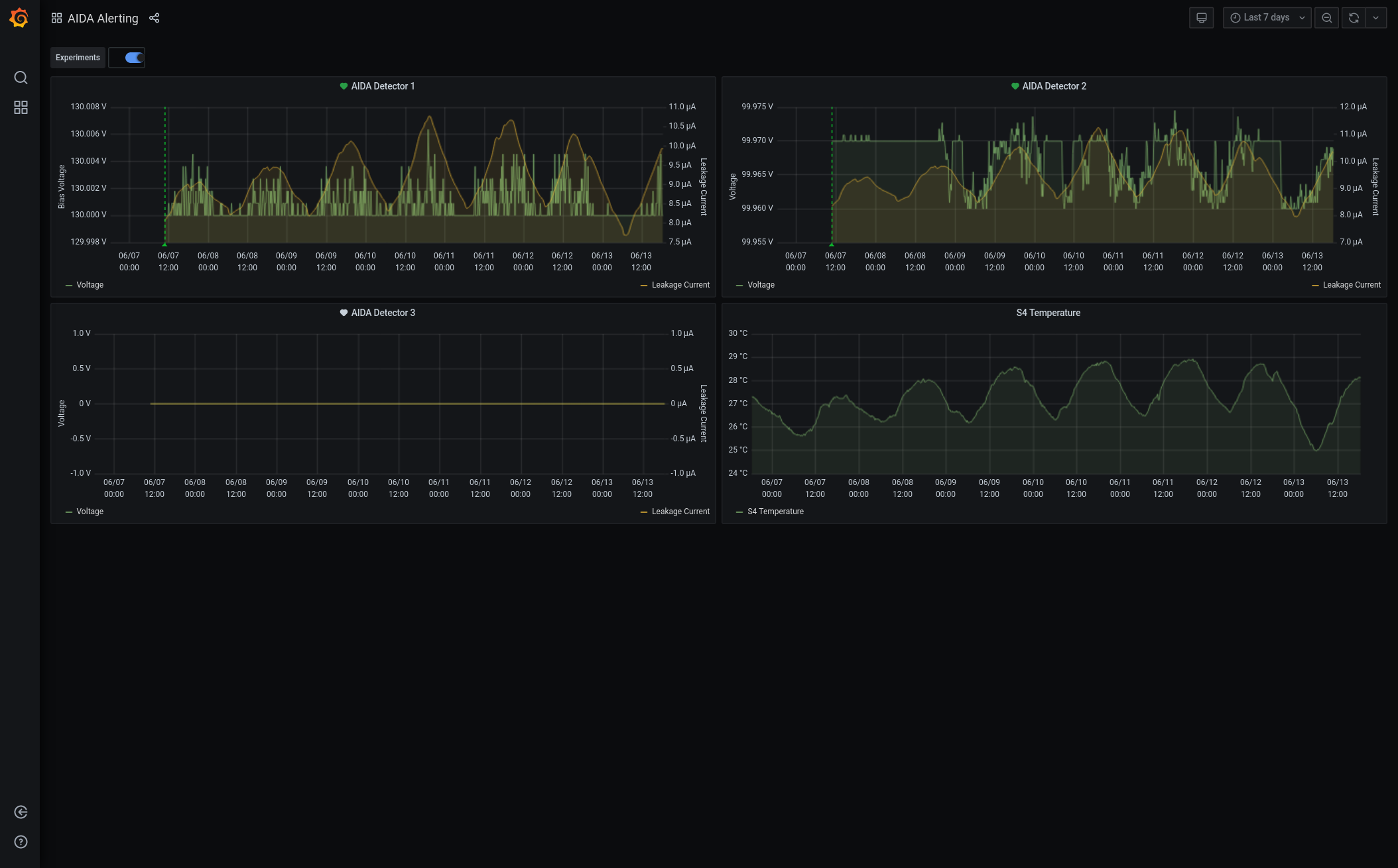
18.15 DAQ continues file S496/R32_946 Hot HEC channels multiple FEE64s from c. 06.00 this morning ASIC check fixes Out of disk space on /TapeData filesystem - switch to no storage mode System wide checks OK *except* Base Current Difference aida01 fault 0x8944 : 0x8949 : 5 aida02 fault 0x9b36 : 0x9b3b : 5 aida03 fault 0xf26b : 0xf270 : 5 aida04 fault 0x57a0 : 0x57a5 : 5 aida05 fault 0x4d3c : 0x4d3e : 2 aida05 : WR status 0x10 aida06 fault 0x640c : 0x640e : 2 aida07 fault 0x255e : 0x2560 : 2 aida08 fault 0xffbd : 0xffbf : 2 aida15 fault 0x4e4 : 0x1267 : 3459 White Rabbit error counter test result: Passed 7, Failed 9 Understand the status reports as follows:- Status bit 3 : White Rabbit decoder detected an error in the received data Status bit 2 : Firmware registered WR error, no reload of Timestamp Status bit 0 : White Rabbit decoder reports uncertain of Timestamp information from WR Base Current Difference aida12 fault 0x0 : 0x3e01 : 15873 aida13 fault 0x0 : 0x32d2 : 13010 FPGA Timestamp error counter test result: Passed 14, Failed 2 If any of these counts are reported as in error The ASIC readout system has detected a timeslip. That is the timestamp read from the time FIFO is not younger than the last Returned 0 0 0 0 0 0 0 0 0 0 0 0 0 0 0 0 Mem(KB) : 4 8 16 32 64 128 256 512 1k 2k 4k aida01 : 26 16 4 6 4 4 2 2 2 4 6 : 37608 aida02 : 29 11 9 3 3 4 3 2 2 4 6 : 37756 aida03 : 32 9 6 8 5 3 1 3 3 3 6 : 36840 aida04 : 32 8 3 4 3 4 2 3 3 3 6 : 36912 aida05 : 36 8 6 4 5 4 2 2 2 4 6 : 37616 aida06 : 25 13 4 3 2 3 2 3 4 3 6 : 37740 aida07 : 28 13 4 5 5 2 3 2 2 4 6 : 37624 aida08 : 29 5 9 4 3 4 3 2 2 4 6 : 37740 aida09 : 41 8 4 7 1 3 3 2 2 4 6 : 37572 aida10 : 45 11 7 5 5 3 3 3 3 3 6 : 37340 aida11 : 33 13 5 6 3 4 3 3 1 4 6 : 37308 aida12 : 39 8 6 6 4 4 3 3 1 4 6 : 37372 aida13 : 28 14 3 6 4 4 3 3 1 4 6 : 37328 aida14 : 30 11 3 6 4 4 3 3 3 3 6 : 37312 aida15 : 3 3 4 3 0 3 3 2 1 4 7 : 40260 aida16 : 28 9 5 6 5 3 3 3 1 4 6 : 37256 Collecting the file size of each FEE64 Options CONTENTS file to check they are all the same FEE : aida01 => Options file size is 1026 Last changed Sat Jun 12 15:46:33 CEST 2021 FEE : aida02 => Options file size is 1025 Last changed Sun May 23 00:19:21 CEST 2021 FEE : aida03 => Options file size is 1014 Last changed Thu Apr 29 14:43:50 CEST 2021 FEE : aida04 => Options file size is 1025 Last changed Fri May 14 16:54:56 CEST 2021 FEE : aida05 => Options file size is 1025 Last changed Mon May 17 06:25:41 CEST 2021 FEE : aida06 => Options file size is 1014 Last changed Thu Apr 29 14:43:59 CEST 2021 FEE : aida07 => Options file size is 1014 Last changed Thu Apr 29 14:44:02 CEST 2021 FEE : aida08 => Options file size is 1025 Last changed Sun May 23 00:16:54 CEST 2021 FEE : aida09 => Options file size is 1014 Last changed Thu Apr 29 14:44:08 CEST 2021 FEE : aida10 => Options file size is 1014 Last changed Thu Apr 29 14:44:57 CEST 2021 FEE : aida11 => Options file size is 1014 Last changed Thu Apr 29 14:44:57 CEST 2021 FEE : aida12 => Options file size is 1014 Last changed Thu Apr 29 14:44:57 CEST 2021 FEE : aida13 => Options file size is 1025 Last changed Fri May 07 19:40:34 CEST 2021 FEE : aida14 => Options file size is 1014 Last changed Thu Apr 29 14:44:57 CEST 2021 FEE : aida15 => Options file size is 1025 Last changed Sat Jun 12 15:48:28 CEST 2021 FEE : aida16 => Options file size is 1014 Last changed Thu Apr 29 14:44:57 CEST 2021 Grafana - DSSSD bias & leakage current - most recent 7 days - attachment 1 Lost activity monitor - attachment 2 1.8.W spectra - 20us FSR - attachments 3 & 4 ADC data items - attachment 5 FEE64 temperatures OK - attachment 6 DSSSD bias & leakage currents OK - attachment 7 Merger/Tape Server/Merger statistics - attachment 8 no merger errors reported since previous restart
Encoding
:
HTML
ELCode
plain
Suppress Email notification
Resubmit as new entry
Attachment 1:
Screenshot_2021-06-13_Spectrum_Browser_aidas-gsi(1).png
Original size: 2400x1160
Attachment 2:
Screenshot_2021-06-13_Spectrum_Browser_aidas-gsi.png
Original size: 2385x1163
Attachment 3:
Screenshot_2021-06-13_AIDA_Alerting_-_Grafana.png
Original size: 2108x1310
Attachment 4:
Screenshot_2021-06-13_Lost_activity_monitor_aidas-gsi.png
Original size: 2400x1159
Attachment 5:
Screenshot_2021-06-13_Statistics_aidas-gsi.png
Original size: 2400x1159
Attachment 6:
Screenshot_2021-06-13_Temperature_and_status_scan_aidas-gsi.png
Original size: 2400x1159
Attachment 7:
1000.png
Original size: 502x344
Attachment 8:
1001.png
Original size: 3840x1080
Attachment 9:
Drop attachments here...
Draft saved at 00:00:00
ELOG V3.1.3-7933898