AIDA
GELINA
BRIKEN
nToF
CRIB
ISOLDE
CIRCE
nTOFCapture
DESPEC
DTAS
EDI_PSA
179Ta
CARME
StellarModelling
DCF
K40
MONNET
DESPEC
Draft saved at 00:00:00
Fields marked with
*
are required
Entry time:
Thu Jun 17 11:14:04 2021
Author
*
:
Subject
*
:
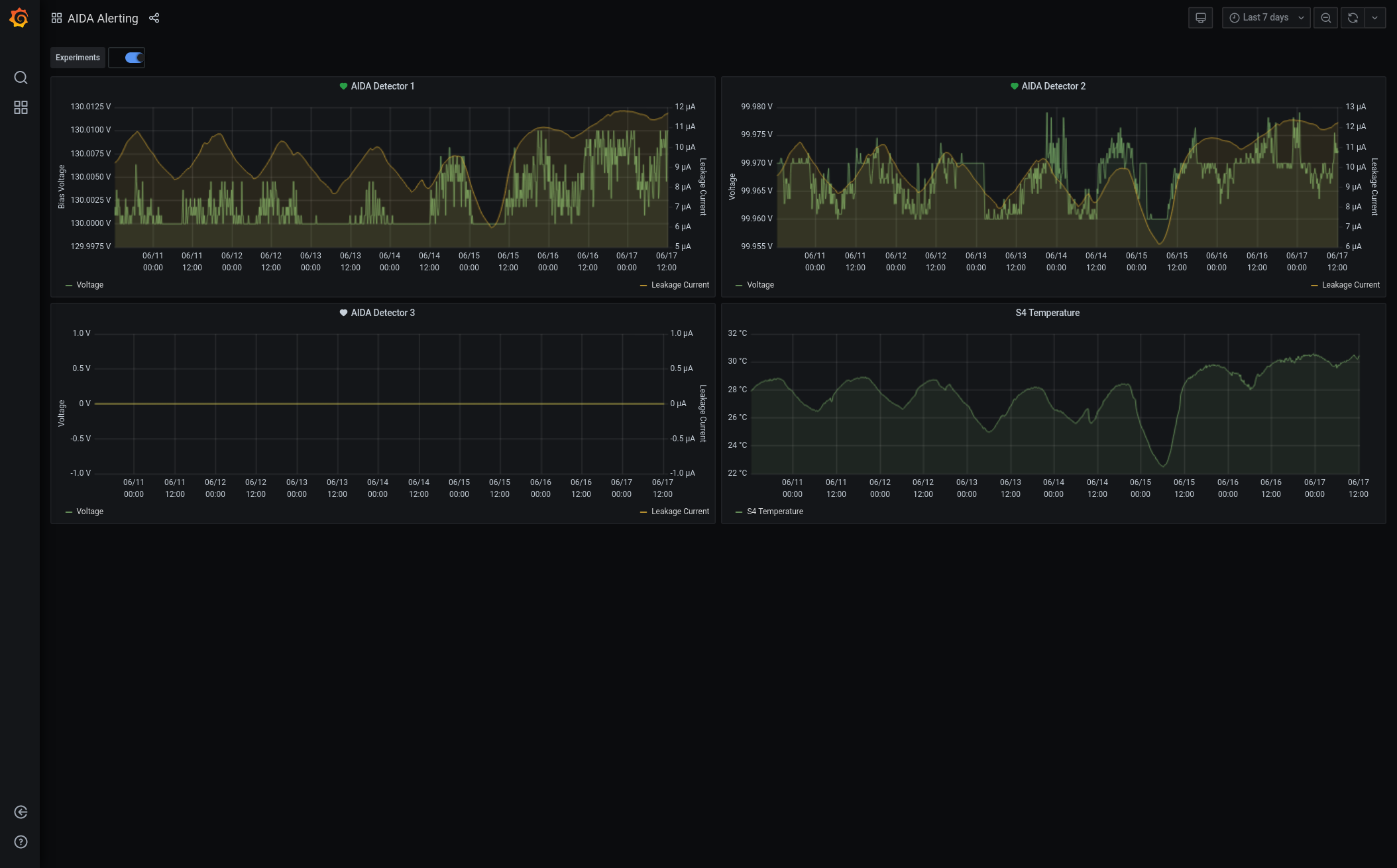
12.15 DAQ continues OK - no storage mode 12.15 System checks OK *except* Base Current Difference aida01 fault 0x8944 : 0x8963 : 31 aida02 fault 0x9b36 : 0x9b55 : 31 aida03 fault 0xf26b : 0xf28a : 31 aida04 fault 0x57a0 : 0x57bf : 31 aida05 fault 0x4d3c : 0x4d55 : 25 aida05 : WR status 0x10 aida06 fault 0x640c : 0x6425 : 25 aida07 fault 0x255e : 0x2577 : 25 aida08 fault 0xffbd : 0xffd6 : 25 aida09 fault 0x87e : 0x895 : 23 aida10 fault 0xc557 : 0xc56e : 23 aida11 fault 0x683e : 0x6855 : 23 aida12 fault 0x1c35 : 0x1c4c : 23 aida13 fault 0x8f41 : 0x8f58 : 23 aida14 fault 0x1b47 : 0x1b5e : 23 aida15 fault 0x4e4 : 0x127e : 3482 aida16 fault 0xf570 : 0xf587 : 23 White Rabbit error counter test result: Passed 0, Failed 16 Understand the status reports as follows:- Status bit 3 : White Rabbit decoder detected an error in the received data Status bit 2 : Firmware registered WR error, no reload of Timestamp Status bit 0 : White Rabbit decoder reports uncertain of Timestamp information from WR Base Current Difference aida01 fault 0x0 : 0x2 : 2 aida02 fault 0x0 : 0x2 : 2 aida05 fault 0x0 : 0x2 : 2 aida06 fault 0x0 : 0x2 : 2 aida09 fault 0x0 : 0x2 : 2 aida10 fault 0x0 : 0x2 : 2 aida11 fault 0x0 : 0x2 : 2 aida12 fault 0x0 : 0x3e03 : 15875 aida13 fault 0x0 : 0x32d6 : 13014 aida14 fault 0x0 : 0x2 : 2 aida15 fault 0x0 : 0x2 : 2 aida16 fault 0x0 : 0x2 : 2 FPGA Timestamp error counter test result: Passed 4, Failed 12 If any of these counts are reported as in error The ASIC readout system has detected a timeslip. That is the timestamp read from the time FIFO is not younger than the last Returned 0 0 0 0 0 0 0 0 0 0 0 0 0 0 0 0 Mem(KB) : 4 8 16 32 64 128 256 512 1k 2k 4k aida01 : 31 11 9 4 4 4 2 2 2 4 6 : 37604 aida02 : 30 10 10 3 3 4 3 2 2 4 6 : 37768 aida03 : 35 11 8 6 5 3 2 2 3 3 6 : 36580 aida04 : 33 9 4 4 3 4 2 3 3 3 6 : 36940 aida05 : 41 9 7 3 4 4 2 2 2 4 6 : 37564 aida06 : 38 6 5 3 2 3 2 3 4 3 6 : 37752 aida07 : 25 12 6 5 4 2 3 2 2 4 6 : 37572 aida08 : 32 7 10 5 4 3 3 2 2 4 6 : 37752 aida09 : 41 8 6 4 2 3 3 2 2 4 6 : 37572 aida10 : 31 10 11 5 5 3 3 3 3 3 6 : 37340 aida11 : 29 7 12 3 4 4 3 3 1 4 6 : 37324 aida12 : 42 8 7 5 3 4 3 3 1 4 6 : 37304 aida13 : 43 10 4 5 5 3 3 3 1 4 6 : 37276 aida14 : 40 15 4 5 4 4 3 3 3 3 6 : 37368 aida15 : 13 5 8 2 1 2 3 2 1 4 7 : 40284 aida16 : 39 9 6 6 5 3 3 3 1 4 6 : 37316 Collecting the file size of each FEE64 Options CONTENTS file to check they are all the same FEE : aida01 => Options file size is 1026 Last changed Sat Jun 12 15:46:33 CEST 2021 FEE : aida02 => Options file size is 1025 Last changed Sun May 23 00:19:21 CEST 2021 FEE : aida03 => Options file size is 1014 Last changed Thu Apr 29 14:43:50 CEST 2021 FEE : aida04 => Options file size is 1025 Last changed Fri May 14 16:54:56 CEST 2021 FEE : aida05 => Options file size is 1025 Last changed Mon May 17 06:25:41 CEST 2021 FEE : aida06 => Options file size is 1014 Last changed Thu Apr 29 14:43:59 CEST 2021 FEE : aida07 => Options file size is 1014 Last changed Thu Apr 29 14:44:02 CEST 2021 FEE : aida08 => Options file size is 1025 Last changed Sun May 23 00:16:54 CEST 2021 FEE : aida09 => Options file size is 1014 Last changed Thu Apr 29 14:44:08 CEST 2021 FEE : aida10 => Options file size is 1014 Last changed Thu Apr 29 14:44:57 CEST 2021 FEE : aida11 => Options file size is 1014 Last changed Thu Apr 29 14:44:57 CEST 2021 FEE : aida12 => Options file size is 1014 Last changed Thu Apr 29 14:44:57 CEST 2021 FEE : aida13 => Options file size is 1025 Last changed Fri May 07 19:40:34 CEST 2021 FEE : aida14 => Options file size is 1014 Last changed Thu Apr 29 14:44:57 CEST 2021 FEE : aida15 => Options file size is 1025 Last changed Sat Jun 12 15:48:28 CEST 2021 FEE : aida16 => Options file size is 1014 Last changed Thu Apr 29 14:44:57 CEST 2021 12.15 Hot HEC channels - ASIC check Grafana - DSSSD bias & leakage current - most recent 7 days - attachment 1 Lost activity monitor - attachment 2 1.8.W spectra - 20us FSR - attachments 3 & 4 ADC data items - attachment 5 FEE64 temperatures OK - attachment 6 DSSSD bias & leakage currents - attachment 7 significant increases of leakage current to c. 12uA continues - temperature c. 30 deg C Merger/Tape Server/Merger statistics - attachment 8 no merger errors reported since previous restart
Encoding
:
HTML
ELCode
plain
Suppress Email notification
Resubmit as new entry
Attachment 1:
Screenshot_2021-06-17_AIDA_Alerting_-_Grafana.png
Original size: 2108x1310
Attachment 2:
Screenshot_2021-06-17_Lost_activity_monitor_aidas-gsi.png
Original size: 2400x1159
Attachment 3:
Screenshot_2021-06-17_Spectrum_Browser_aidas-gsi(1).png
Original size: 2385x1163
Attachment 4:
Screenshot_2021-06-17_Spectrum_Browser_aidas-gsi.png
Original size: 2400x1160
Attachment 5:
Screenshot_2021-06-17_Statistics_aidas-gsi.png
Original size: 2400x1159
Attachment 6:
Screenshot_2021-06-17_Temperature_and_status_scan_aidas-gsi.png
Original size: 2400x1159
Attachment 7:
1008.png
Original size: 502x344
Attachment 8:
1009.png
Original size: 3840x1080
Attachment 9:
Drop attachments here...
Draft saved at 00:00:00
ELOG V3.1.3-7933898