AIDA
GELINA
BRIKEN
nToF
CRIB
ISOLDE
CIRCE
nTOFCapture
DESPEC
DTAS
EDI_PSA
179Ta
CARME
StellarModelling
DCF
K40
MONNET
DESPEC
Draft saved at 00:00:00
Fields marked with
*
are required
Entry time:
Mon Jun 21 10:21:50 2021
Author
*
:
Subject
*
:
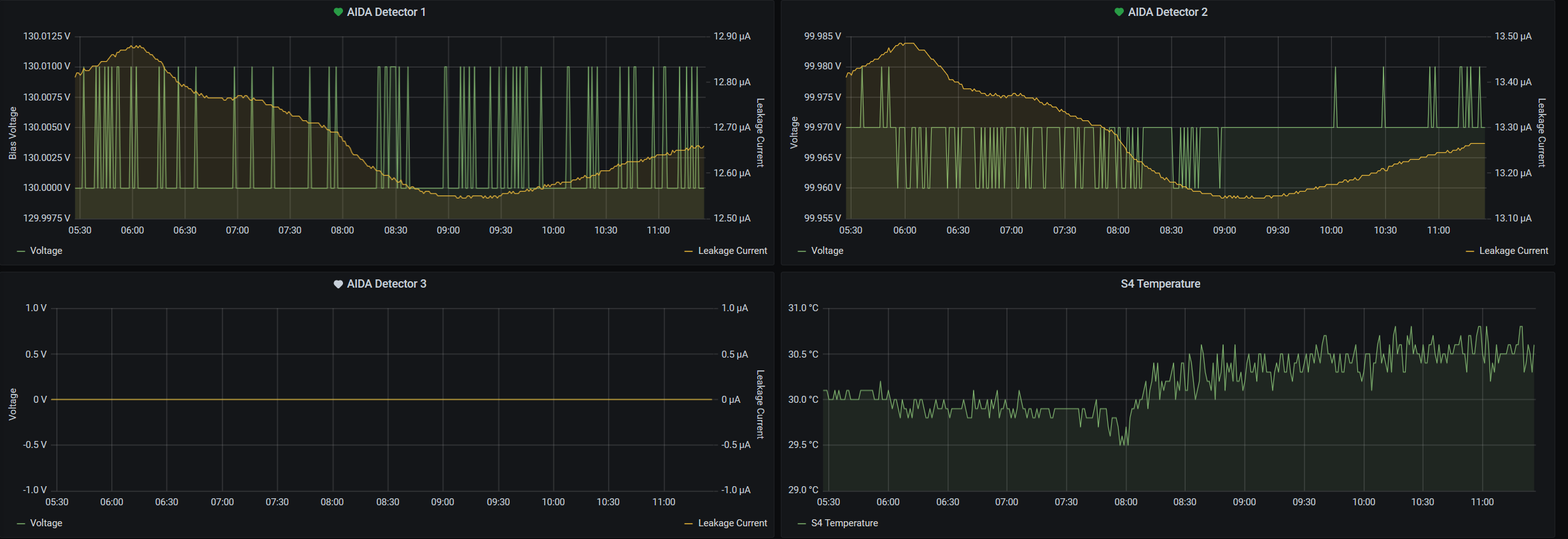
11.21 - DAQ continues OK (no storage mode) 11.21 - System checks ok *except* Base Current Difference aida01 fault 0x8944 : 0x8963 : 31 aida02 fault 0x9b36 : 0x9b55 : 31 aida03 fault 0xf26b : 0xf28a : 31 aida04 fault 0x57a0 : 0x57bf : 31 aida05 fault 0x4d3c : 0x4d95 : 89 aida05 : WR status 0x10 aida06 fault 0x640c : 0x6425 : 25 aida07 fault 0x255e : 0x2577 : 25 aida08 fault 0xffbd : 0xffd6 : 25 aida09 fault 0x87e : 0x895 : 23 aida10 fault 0xc557 : 0xc56e : 23 aida11 fault 0x683e : 0x6855 : 23 aida12 fault 0x1c35 : 0x1c4c : 23 aida13 fault 0x8f41 : 0x8f58 : 23 aida14 fault 0x1b47 : 0x1b5e : 23 aida15 fault 0x4e4 : 0x127e : 3482 aida16 fault 0xf570 : 0xf587 : 23 White Rabbit error counter test result: Passed 0, Failed 16 Base Current Difference aida01 fault 0x0 : 0x2 : 2 aida02 fault 0x0 : 0x2 : 2 aida05 fault 0x0 : 0x3 : 3 aida06 fault 0x0 : 0x2 : 2 aida09 fault 0x0 : 0x2 : 2 aida10 fault 0x0 : 0x2 : 2 aida11 fault 0x0 : 0x2 : 2 aida12 fault 0x0 : 0x9560 : 38240 aida13 fault 0x0 : 0x15b9 : 5561 aida14 fault 0x0 : 0x2 : 2 aida15 fault 0x0 : 0x2 : 2 aida16 fault 0x0 : 0x2 : 2 FPGA Timestamp error counter test result: Passed 4, Failed 12 If any of these counts are reported as in error The ASIC readout system has detected a timeslip. That is the timestamp read from the time FIFO is not younger than the last Returned 0 0 0 0 0 0 0 0 0 0 0 0 0 0 0 0 Mem(KB) : 4 8 16 32 64 128 256 512 1k 2k 4k aida01 : 33 12 14 2 4 4 2 2 2 4 6 : 37636 aida02 : 40 7 15 1 3 4 3 2 2 4 6 : 37800 aida03 : 39 7 9 6 5 3 1 3 2 4 6 : 37860 aida04 : 27 7 5 3 3 4 2 3 2 4 6 : 37908 aida05 : 33 5 5 3 6 4 3 3 2 4 6 : 38364 aida06 : 45 12 3 4 4 2 2 3 4 3 6 : 37828 aida07 : 31 11 5 4 4 2 3 2 2 4 6 : 37540 aida08 : 31 6 8 5 3 4 3 2 2 4 6 : 37772 aida09 : 45 4 9 3 2 3 3 2 2 4 6 : 37572 aida10 : 37 11 10 2 3 4 3 3 3 3 6 : 37260 aida11 : 40 9 11 3 3 4 3 3 1 4 6 : 37304 aida12 : 44 11 6 5 3 4 3 3 1 4 6 : 37320 aida13 : 41 11 9 3 5 3 3 3 1 4 6 : 37292 aida14 : 31 12 4 6 5 3 3 3 3 3 6 : 37276 aida15 : 17 9 7 1 2 2 3 2 1 4 7 : 40348 aida16 : 41 12 5 4 5 3 3 3 1 4 6 : 37268 Collecting the file size of each FEE64 Options CONTENTS file to check they are all the same FEE : aida01 => Options file size is 1026 Last changed Sat Jun 12 15:46:33 CEST 2021 FEE : aida02 => Options file size is 1025 Last changed Sun May 23 00:19:21 CEST 2021 FEE : aida03 => Options file size is 1014 Last changed Thu Apr 29 14:43:50 CEST 2021 FEE : aida04 => Options file size is 1025 Last changed Fri May 14 16:54:56 CEST 2021 FEE : aida05 => Options file size is 1025 Last changed Mon May 17 06:25:41 CEST 2021 FEE : aida06 => Options file size is 1014 Last changed Thu Apr 29 14:43:59 CEST 2021 FEE : aida07 => Options file size is 1014 Last changed Thu Apr 29 14:44:02 CEST 2021 FEE : aida08 => Options file size is 1025 Last changed Sun May 23 00:16:54 CEST 2021 FEE : aida09 => Options file size is 1014 Last changed Thu Apr 29 14:44:08 CEST 2021 FEE : aida10 => Options file size is 1014 Last changed Thu Apr 29 14:44:57 CEST 2021 FEE : aida11 => Options file size is 1014 Last changed Thu Apr 29 14:44:57 CEST 2021 FEE : aida12 => Options file size is 1014 Last changed Thu Apr 29 14:44:57 CEST 2021 FEE : aida13 => Options file size is 1025 Last changed Fri May 07 19:40:34 CEST 2021 FEE : aida14 => Options file size is 1014 Last changed Thu Apr 29 14:44:57 CEST 2021 FEE : aida15 => Options file size is 1025 Last changed Sat Jun 12 15:48:28 CEST 2021 FEE : aida16 => Options file size is 1014 Last changed Thu Apr 29 14:44:57 CEST 2021 11.23 - figures Grafana temp & leakage - attachment 1 Weather cooler this week in Germany, expect S4 to cool down eventually Lost activity monitor - attachment 2 1.8.W spectra - 20us FSR - attachments 3 & 4 aida05 looks very noisy (?) ADC data items - attachment 5 FEE64 temperatures OK - attachment 6 DSSSD bias & leakage currents - attachment 7 Merger/Tape Server/Merger statistics - attachment 8 Looks some new time seq error since Thursday Experiment is runnign in S4 so no access possible this week Data is being archived to lustre (GSI PB file storage)
Encoding
:
HTML
ELCode
plain
Suppress Email notification
Resubmit as new entry
Attachment 1:
firefox_2021-06-21_11-27-00.png
Original size: 2464x847
Attachment 2:
AnyDesk_2021-06-21_11-24-28.png
Original size: 1929x563
Attachment 3:
AnyDesk_2021-06-21_11-25-44.png
Original size: 1942x1088
Attachment 4:
AnyDesk_2021-06-21_11-26-07.png
Original size: 1929x1084
Attachment 5:
AnyDesk_2021-06-21_11-24-15.png
Original size: 1923x683
Attachment 6:
AnyDesk_2021-06-21_11-24-43.png
Original size: 1920x576
Attachment 7:
AnyDesk_2021-06-21_11-25-04.png
Original size: 501x702
Attachment 8:
AnyDesk_2021-06-21_11-25-15.png
Original size: 1926x833
Attachment 9:
Drop attachments here...
Draft saved at 00:00:00
ELOG V3.1.3-7933898