|
|
|
AIDA
GELINA
BRIKEN
nToF
CRIB
ISOLDE
CIRCE
nTOFCapture
DESPEC
DTAS
EDI_PSA
179Ta
CARME
StellarModelling
DCF
K40
MONNET
|
| DESPEC |
 |
|
|
Message ID: 458
Entry time: Sun May 15 23:00:08 2022
|
| Author: |
& TD |
| Subject: |
Monday 16 May 00:00-08:00 |
|
|
00.01 DAQ continues
file S450/R4_1319
ADC control register 0xff
all disc outputs disabled
ASIC settings 2021Apr29-13-16-00
slow comparator aida02 & aida04 0x16, aida06 & aida08 0x23, aida12 0xd, all others 0xc
BNC PB-5 settings
amplitude 1.000V
attenuation x1
tau_d 1ms
frequency 2Hz
polarity +
Disk space OK - /media/SecondDrive
[npg@aidas-gsi S450]$ df -h
Filesystem Size Used Avail Use% Mounted on
devtmpfs 7.8G 0 7.8G 0% /dev
tmpfs 7.8G 389M 7.4G 5% /dev/shm
tmpfs 7.8G 19M 7.7G 1% /run
tmpfs 7.8G 0 7.8G 0% /sys/fs/cgroup
/dev/mapper/centos-root 50G 16G 35G 31% /
/dev/sda2 1014M 226M 789M 23% /boot
/dev/sda1 200M 12M 189M 6% /boot/efi
/dev/sde1 7.2T 4.1T 2.8T 61% /media/SecondDrive
/dev/mapper/centos-home 407G 91G 316G 23% /home
tmpfs 1.6G 52K 1.6G 1% /run/user/1000
/dev/sdd1 7.2T 6.5T 310G 96% /run/media/npg/ThirdDrive
00.03 all histograms zero'd
system wide checks counter baseline
00.08 check ASIC control - all FEE64s all ASICs
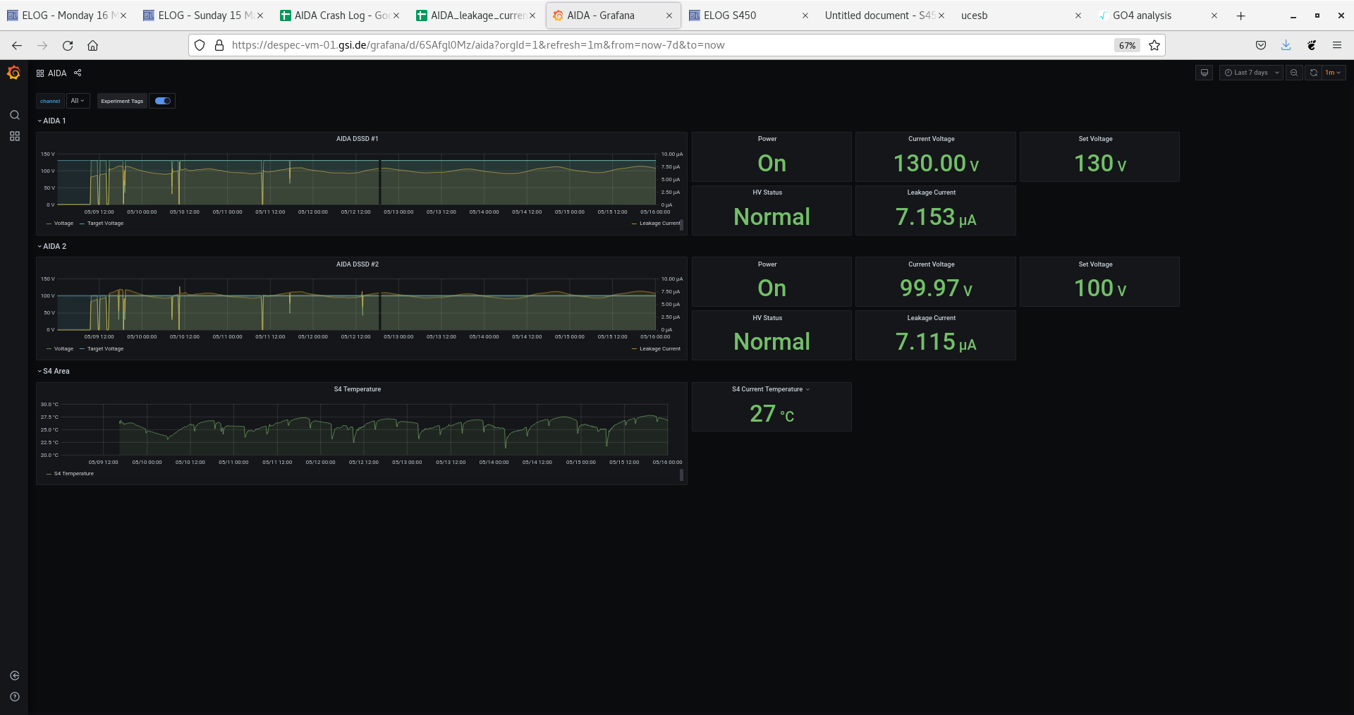
Attachments 1 & 2 - DSSSD bias & Leakage current - OK
grafana DSSSD bias, leakage current & temp - OK
Attachment 3 - FEE64 temps OK
Attachments 4-9 - adc, pause, resume & correlation scaler data items, push, flush stats
Attachments 10-16 - TapeServer, NewMerger, NewMerger stats
Attachment 17 - ucesb
04.08
Attachment 18 - DSSSD bias & Leakage current - OK
Attachment 19 - FEE64 temps OK
Attachment 20 - adc data item stats
Attachments 21 - ucesb
system wide checks - all OK *except* aida09 clock fail status 6
06.36
Attachment 22 - DSSSD bias & Leakage current - OK
Attachment 23 - FEE64 temps OK
Attachment 24 - adc data item stats
Attachments 25 - ucesb
system wide checks - all OK *except* aida09 clock fail status 6 |
|
|
|
|
|
|
|
|
|
|
|
|
|
|
|
|
|
|
|
|
|
|
|
|
|
|
|
|
|
|
|
|
|
|
|
|
|
|
|
|
|
|
|
|
|
|
|
|
|
|