AIDA GELINA BRIKEN nToF CRIB ISOLDE CIRCE nTOFCapture DESPEC DTAS EDI_PSA 179Ta CARME StellarModelling DCF K40 MONNET
  DESPEC  ELOG logo
Message ID: 467     Entry time: Thu May 19 17:00:46 2022
Author: TD 
Subject: Thursday 19 May  
18.01 DAQ stopped

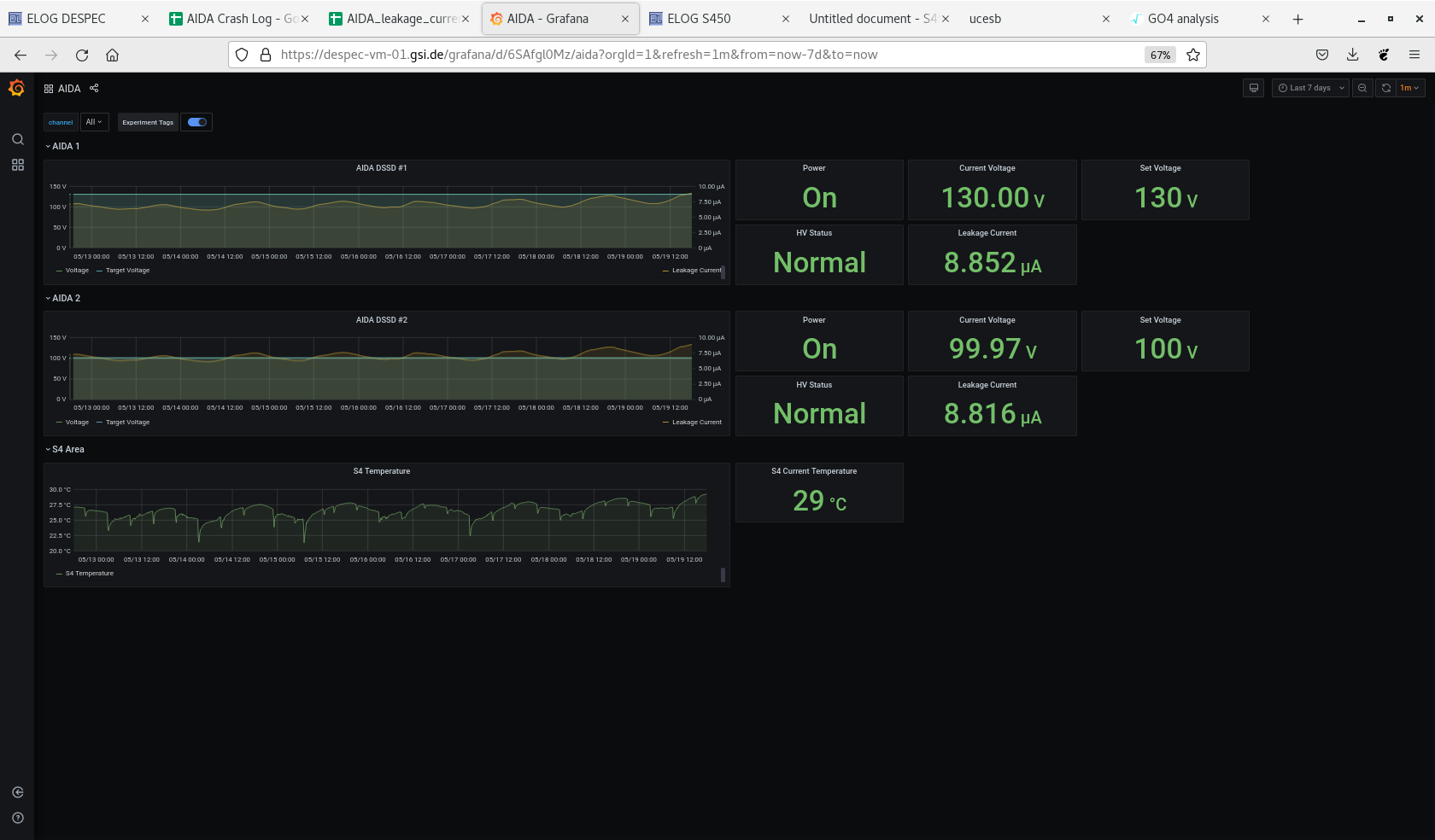
Attachment 1 - grafana DSSSD bias, leakage current & temp - OK

Attachment 2 - DSSSD bias & leakage current

Attachment 3 - FEE64 temps - OK

Attachment 4 - ADC data item stats
Attachment 1: Screenshot_from_2022-05-19_17-59-41.png  132 kB  Uploaded Thu May 19 18:01:03 2022  | Hide | Hide all
Screenshot_from_2022-05-19_17-59-41.png
Attachment 2: Screenshot_from_2022-05-19_17-58-21.png  38 kB  Uploaded Thu May 19 18:01:10 2022  | Hide | Hide all
Screenshot_from_2022-05-19_17-58-21.png
Attachment 3: Screenshot_from_2022-05-19_17-58-52.png  153 kB  Uploaded Thu May 19 18:01:18 2022  | Hide | Hide all
Screenshot_from_2022-05-19_17-58-52.png
Attachment 4: Screenshot_from_2022-05-19_17-59-20.png  115 kB  Uploaded Thu May 19 18:01:27 2022  | Hide | Hide all
Screenshot_from_2022-05-19_17-59-20.png
ELOG V3.1.3-7933898