AIDA GELINA BRIKEN nToF CRIB ISOLDE CIRCE nTOFCapture DESPEC DTAS EDI_PSA 179Ta CARME StellarModelling DCF K40 MONNET
  DESPEC  ELOG logo
Message ID: 468     Entry time: Fri May 20 16:22:01 2022
Author: TD 
Subject: Friday 20 May 
17.20 DAQ stopped

Attachment 1 - DSSSD bias & leakage current

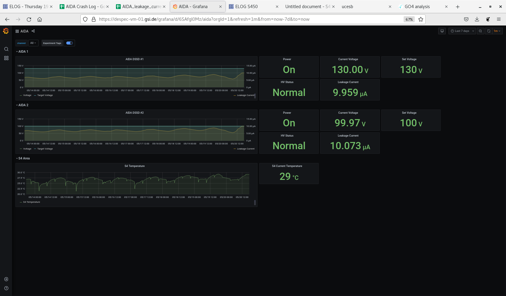
Attachment 2 - grafana DSSSD bias, leakage current & temp - OK

Attachment 3 - FEE64 temps - OK
Attachment 1: Screenshot_from_2022-05-20_17-19-21.png  38 kB  Uploaded Fri May 20 17:22:20 2022  | Hide | Hide all
Screenshot_from_2022-05-20_17-19-21.png
Attachment 2: Screenshot_from_2022-05-20_17-19-35.png  130 kB  Uploaded Fri May 20 17:22:28 2022  | Hide | Hide all
Screenshot_from_2022-05-20_17-19-35.png
Attachment 3: Screenshot_from_2022-05-20_17-20-22.png  152 kB  Uploaded Fri May 20 17:22:36 2022  | Hide | Hide all
Screenshot_from_2022-05-20_17-20-22.png
ELOG V3.1.3-7933898