AIDA GELINA BRIKEN nToF CRIB ISOLDE CIRCE nTOFCapture DESPEC DTAS EDI_PSA 179Ta CARME StellarModelling DCF K40 MONNET
  DESPEC  ELOG logo
Message ID: 470     Entry time: Sun May 22 14:12:55 2022
Author: TD 
Subject: Sunday 22 May 
15.11 DAQ stopped

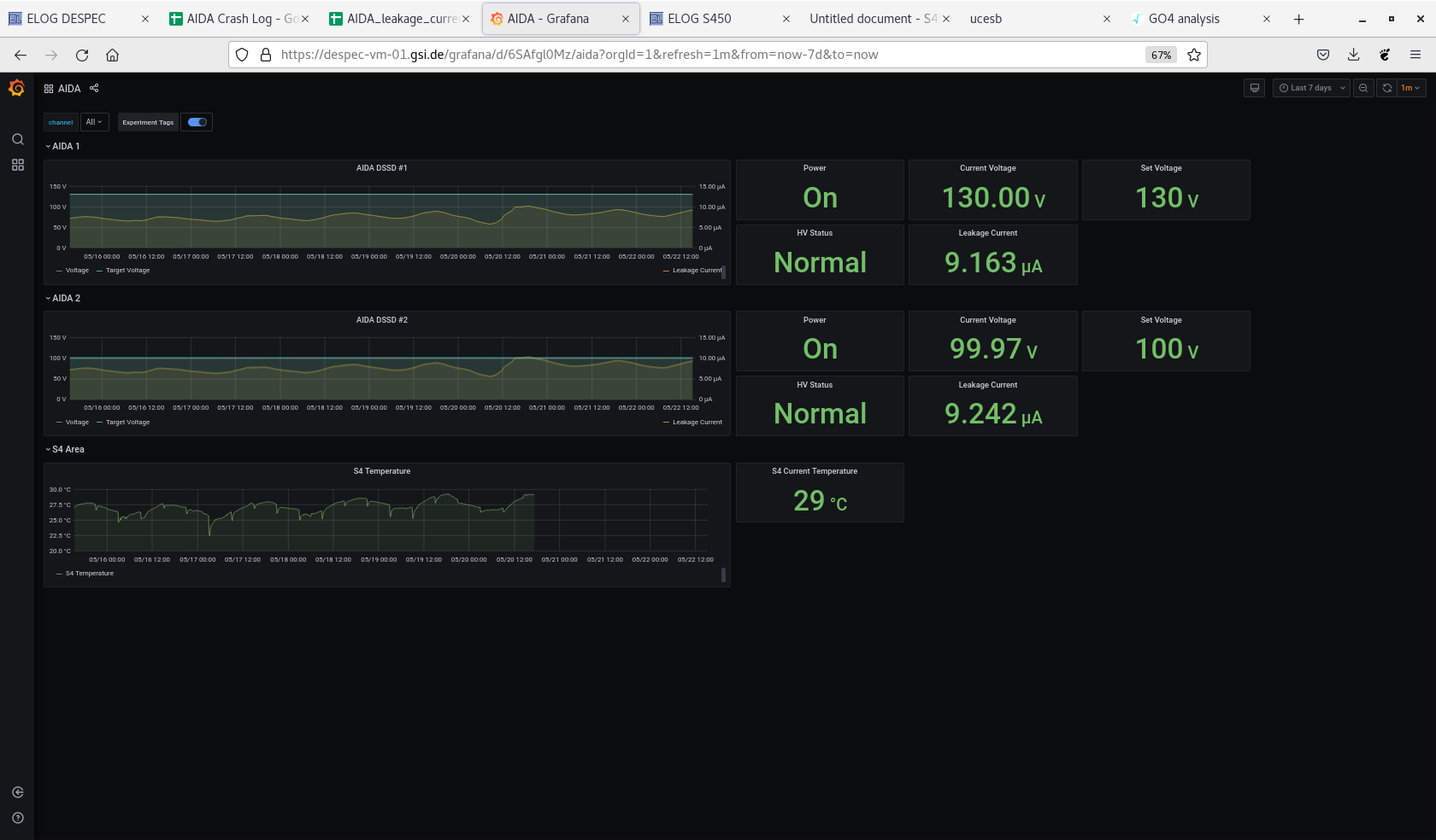
Attachment 1 - DSSSD bias & leakage current

Attachment 2 - grafana DSSSD bias, leakage current - OK, temp data has ceased

Attachment 3 - FEE64 temps - OK
Attachment 1: Screenshot_from_2022-05-22_15-10-25.png  38 kB  Uploaded Sun May 22 15:13:00 2022  | Hide | Hide all
Screenshot_from_2022-05-22_15-10-25.png
Attachment 2: Screenshot_from_2022-05-22_15-10-48.png  126 kB  Uploaded Sun May 22 15:13:08 2022  | Hide | Hide all
Screenshot_from_2022-05-22_15-10-48.png
Attachment 3: Screenshot_from_2022-05-22_15-11-35.png  153 kB  Uploaded Sun May 22 15:13:16 2022  | Hide | Hide all
Screenshot_from_2022-05-22_15-11-35.png
ELOG V3.1.3-7933898