|
|
|
AIDA
GELINA
BRIKEN
nToF
CRIB
ISOLDE
CIRCE
nTOFCapture
DESPEC
DTAS
EDI_PSA
179Ta
CARME
StellarModelling
DCF
K40
MONNET
|
| DESPEC |
 |
|
|
Message ID: 577
Entry time: Thu Apr 18 08:57:48 2024
|
| Author: |
JB, TD |
| Subject: |
Thursday 18 April |
|
|
09.52 DAQ continues file S100_alpha/R5
note merger not functioning correctly due to aida03, aida04 & aida09 out of WR sequence
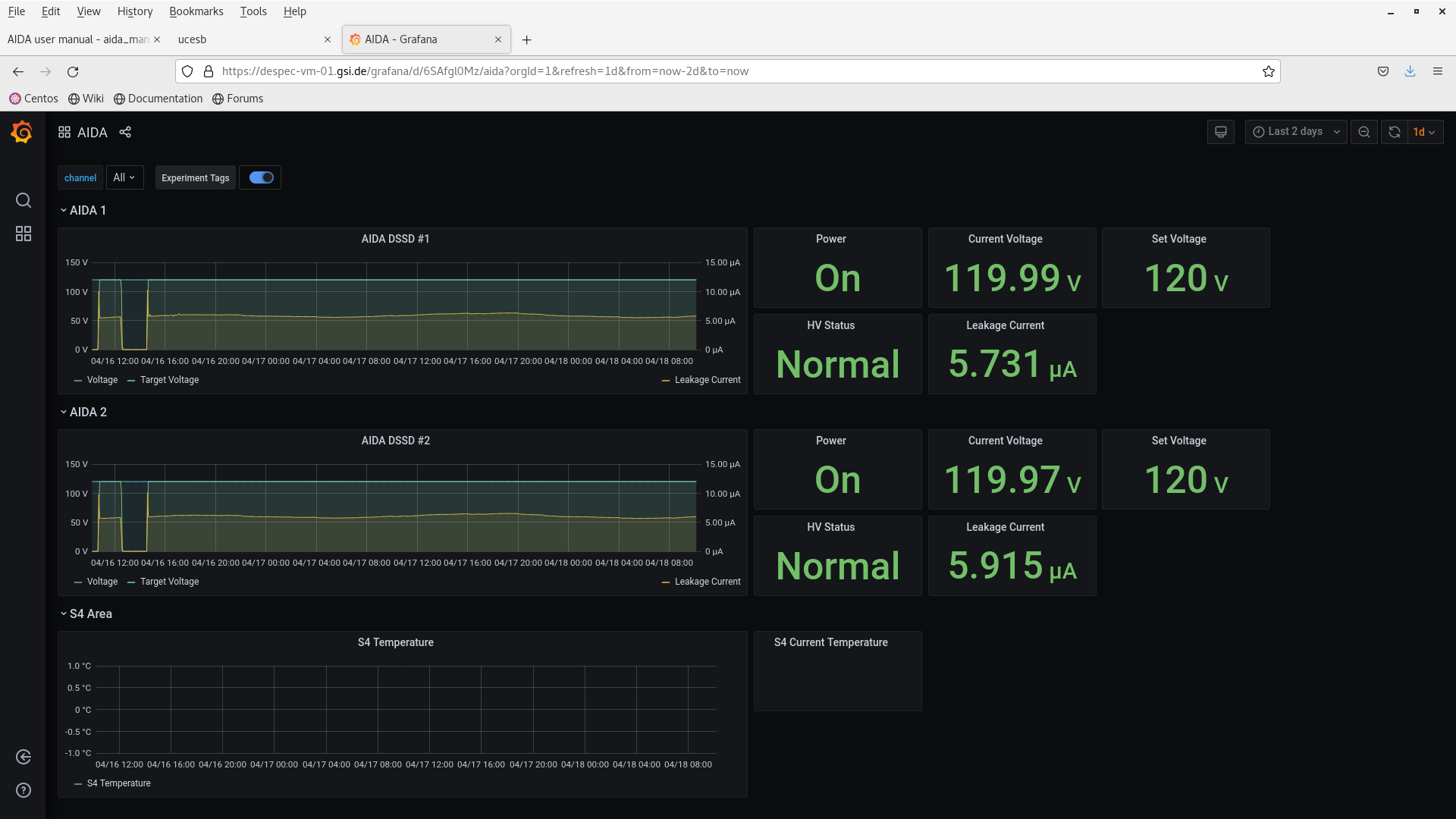
DSSSD bias & leakage current OK - attachment 1
FEE64 temps OK - attachment 2
*except* aida02 ASIC temp which is known to be u/s
WR timestamps - attachment 3
aida03, aida04 & aida09 out of sequence
All system wide checks OK *except* ADC calibratio/FPGA/WR decoder status - attachments 4-6
ADC data item stats - attachment 7
per FEE64 Stat spectra - attachment 8
per FEE64 1.8.L spectra - attachments 9-10
per FEE64 1.8.W spectra - 20us FSR - attachments 11-12
Merger, TapeServer & Link Data Rates - attachments 13-15
Grafana - attachment 16
DSSSD bias/leakage current trends OK
19.15 alpha background file S100_alpha/R10
DSSSD bias & leakage current OK - attachment 17
FEE64 temps OK - attachment 18
*except* aida02 ASIC temp which is known to be u/s
All system wide checks OK *except* ADC calibratio/FPGA/WR decoder status - attachments 19-21
WR timestamps OK - attachment 22
ADC data item stats - attachment 23
Merger, TapeServer & Meger stats - attachments 24-26
data rate c. 2.8Mb/s
per FEE64 1.8.W spectra - 20us FSR - attachments 27-28
correlation scaler stats & data link stats - attachments 29-30
data rate dominated by MACB scaler inputs aida03 & aida04 ( c. 200kHz each )
22.16 DAQ continues Ok file S100_alpha/R10_35
Merger, TapeServer & Meger stats - attachments 31-33
data rate c. 2.8Mb/s
ADC data item stats - attachment 34
FEE64 temps OK - attachment 35
*except* aida02 ASIC temp which is known to be u/s
DSSSD bias & leakage current OK - attachment 36 |
|
|
|
|
|
|
|
|
|
|
|
|
|
|
|
|
|
|
|
|
|
|
|
|
|
|
|
|
|
|
|
|
|
|
|
|
|
|
|
|
|
|
|
|
|
|
|
|
|
|
|
|
|
|
|
|
|
|
|
|
|
|
|
|
|
|
|
|
|
|
|
|