AIDA GELINA BRIKEN nToF CRIB ISOLDE CIRCE nTOFCapture DESPEC DTAS EDI_PSA 179Ta CARME StellarModelling DCF K40 MONNET
  DESPEC  ELOG logo
Fields marked with * are required
Entry time:Mon Apr 22 22:35:59 2024
Author*:
Subject*:

Encoding:
        
Attachment 1: R17_34   
 *** TDR format 3.3.0 analyser - TD - May 2021
 *** ERROR: READ I/O error:       5002
                   blocks:      32000
          ADC data format:  242086746 (  241481.1 Hz)
        Other data format:   19833254 (   19783.6 Hz)
 Sample trace data format:          0 (       0.0 Hz)
         Undefined format:          0 (       0.0 Hz)
   Other data format type:      PAUSE:        347 (       0.3 Hz)
                               RESUME:        347 (       0.3 Hz)
                              SYNC100:      35735 (      35.6 Hz)
                              WR48-63:      35735 (      35.6 Hz)
                           FEE64 disc:          0 (       0.0 Hz)
                             MBS info:   19761090 (   19711.7 Hz)
                           Other info:          0 (       0.0 Hz)

   ADC data range bit set:     676877 (     675.2 Hz)

                Timewarps:        ADC:          0 (       0.0 Hz)
                                PAUSE:          0 (       0.0 Hz)
                               RESUME:          0 (       0.0 Hz)
                              SYNC100:          0 (       0.0 Hz)
                              WR48-63:          0 (       0.0 Hz)
                           FEE64 disc:          0 (       0.0 Hz)
                             MBS info:          0 (       0.0 Hz)
                            Undefined:          0 (       0.0 Hz)
                         Sample trace:          0 (       0.0 Hz)

 *** Timestamp elapsed time:     1002.508 s
 FEE  elapsed dead time(s) elapsed idle time(s)
  0                0.000                0.000
  1                7.276                0.000
  2                0.000                0.000
  3                3.384                0.000
  4                0.000                0.000
  5                0.005                0.000
  6                0.000                0.000
  7                0.131                0.000
  8                0.000                0.000
  9                0.000                0.000
 10                0.000                0.000
 11                0.000                0.000
 12                0.000                0.000
 13                0.000                0.000
 14                0.000                0.000
 15                0.020                0.000
 16                0.000                0.000
 17                0.000                0.000
 18                0.000                0.000
 19                0.000                0.000
 20                0.000                0.000
 21                0.000                0.000
 22                0.000                0.000
 23                0.000                0.000
 24                0.000                0.000
 25                0.000                0.000
 26                0.000                0.000
 27                0.000                0.000
 28                0.000                0.000
 29                0.000                0.000
 30                0.000                0.000
 31                0.000                0.000
 32                0.000                0.000

 *** Statistics
 FEE  ADC Data Other Data     Sample  Undefined      Pause     Resume    SYNC100    WR48-63       Disc        MBS      Other   HEC Data
  0    2611636      30762          0          0          0          0        342        342          0      30078          0      64523
  1   15105593     133663          0          0        117        117       1949       1949          0     129531          0      31773
  2    4737354    9053995          0          0          0          0       1811       1811          0    9050373          0      45719
  3   93081574    8973436          0          0        187        187      14170      14170          0    8944722          0      56135
  4    2149658     687339          0          0          0          0        339        339          0     686661          0      47171
  5   16270251     924233          0          0          3          3       2251       2251          0     919725          0      42612
  6    4771409       1270          0          0          0          0        635        635          0          0          0      12858
  7   64665607      18074          0          0         39         39       8998       8998          0          0          0     197755
  8    1902284        428          0          0          0          0        214        214          0          0          0      25268
  9    4387089       1362          0          0          0          0        681        681          0          0          0      10256
 10    8523582       2388          0          0          0          0       1194       1194          0          0          0       4627
 11    2287700        576          0          0          0          0        288        288          0          0          0      83305
 12    4391198       1112          0          0          0          0        556        556          0          0          0      12633
 13    3103598        860          0          0          0          0        430        430          0          0          0      15208
 14    1965500        506          0          0          0          0        253        253          0          0          0      10217
 15   12132713       3250          0          0          1          1       1624       1624          0          0          0      16817
 16          0          0          0          0          0          0          0          0          0          0          0          0
 17          0          0          0          0          0          0          0          0          0          0          0          0
 18          0          0          0          0          0          0          0          0          0          0          0          0
 19          0          0          0          0          0          0          0          0          0          0          0          0
 20          0          0          0          0          0          0          0          0          0          0          0          0
 21          0          0          0          0          0          0          0          0          0          0          0          0
 22          0          0          0          0          0          0          0          0          0          0          0          0
 23          0          0          0          0          0          0          0          0          0          0          0          0
 24          0          0          0          0          0          0          0          0          0          0          0          0
 25          0          0          0          0          0          0          0          0          0          0          0          0
 26          0          0          0          0          0          0          0          0          0          0          0          0
 27          0          0          0          0          0          0          0          0          0          0          0          0
 28          0          0          0          0          0          0          0          0          0          0          0          0
 29          0          0          0          0          0          0          0          0          0          0          0          0
 30          0          0          0          0          0          0          0          0          0          0          0          0
 31          0          0          0          0          0          0          0          0          0          0          0          0
 32          0          0          0          0          0          0          0          0          0          0          0          0

 *** Timewarps
 FEE       ADC      Pause     Resume    SYNC100    WR48-63       Disc        MBS  Undefined    Samples
  0          0          0          0          0          0          0          0          0          0
  1          0          0          0          0          0          0          0          0          0
  2          0          0          0          0          0          0          0          0          0
  3          0          0          0          0          0          0          0          0          0
  4          0          0          0          0          0          0          0          0          0
  5          0          0          0          0          0          0          0          0          0
  6          0          0          0          0          0          0          0          0          0
  7          0          0          0          0          0          0          0          0          0
  8          0          0          0          0          0          0          0          0          0
  9          0          0          0          0          0          0          0          0          0
 10          0          0          0          0          0          0          0          0          0
 11          0          0          0          0          0          0          0          0          0
 12          0          0          0          0          0          0          0          0          0
 13          0          0          0          0          0          0          0          0          0
 14          0          0          0          0          0          0          0          0          0
 15          0          0          0          0          0          0          0          0          0
 16          0          0          0          0          0          0          0          0          0
 17          0          0          0          0          0          0          0          0          0
 18          0          0          0          0          0          0          0          0          0
 19          0          0          0          0          0          0          0          0          0
 20          0          0          0          0          0          0          0          0          0
 21          0          0          0          0          0          0          0          0          0
 22          0          0          0          0          0          0          0          0          0
 23          0          0          0          0          0          0          0          0          0
 24          0          0          0          0          0          0          0          0          0
 25          0          0          0          0          0          0          0          0          0
 26          0          0          0          0          0          0          0          0          0
 27          0          0          0          0          0          0          0          0          0
 28          0          0          0          0          0          0          0          0          0
 29          0          0          0          0          0          0          0          0          0
 30          0          0          0          0          0          0          0          0          0
 31          0          0          0          0          0          0          0          0          0
 32          0          0          0          0          0          0          0          0          0

 *** Program elapsed time:   30.539s ( 1047.838 blocks/s,  65.490 Mb/s)
Attachment 2:
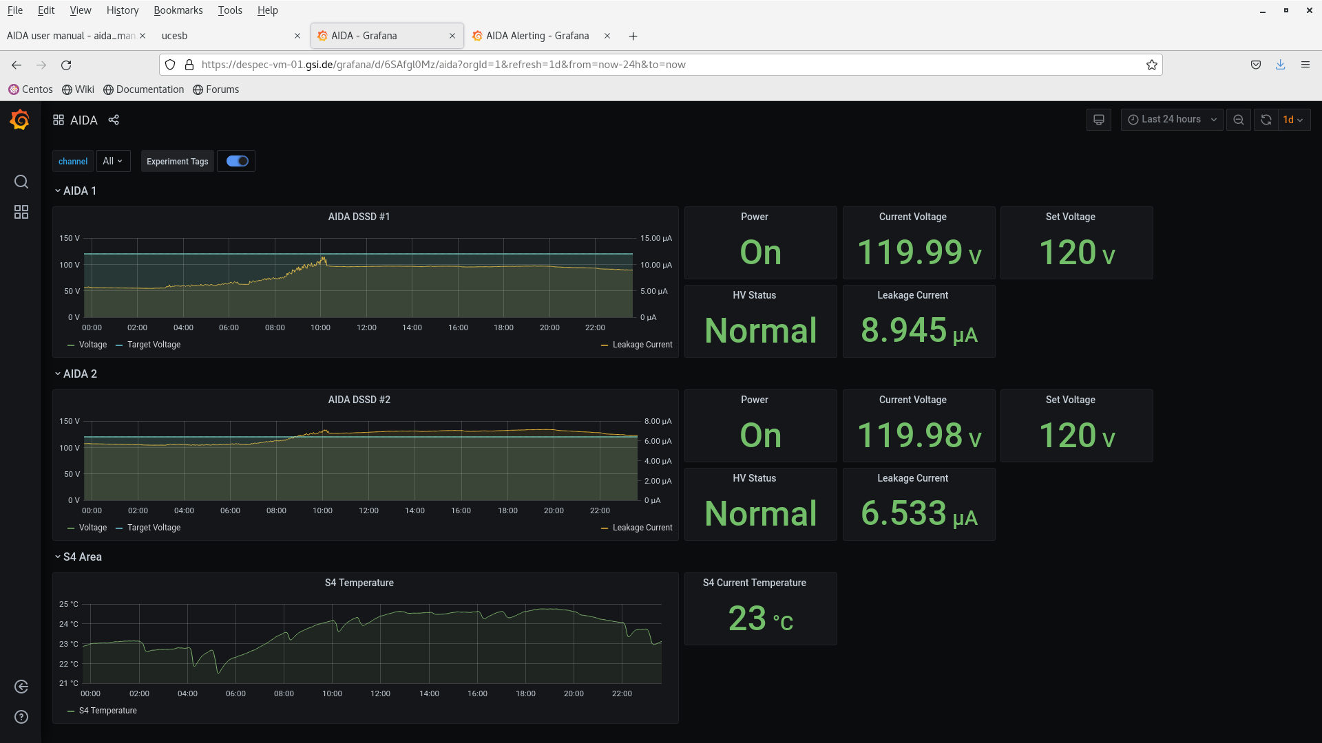
Make smaller Original size Make larger   Rotate left Rotate right   Delete attachment    Screenshot_from_2024-04-22_23-38-08.png  Original size: 1920x1080
Screenshot_from_2024-04-22_23-38-08.png
Attachment 3:
Make smaller Original size Make larger   Rotate left Rotate right   Delete attachment    Screenshot_from_2024-04-22_23-39-17.png  Original size: 1920x1080
Screenshot_from_2024-04-22_23-39-17.png
Attachment 4:
Make smaller Original size Make larger   Rotate left Rotate right   Delete attachment    Screenshot_from_2024-04-22_23-39-44.png  Original size: 1920x1080
Screenshot_from_2024-04-22_23-39-44.png
Attachment 5:
Make smaller Original size Make larger   Rotate left Rotate right   Delete attachment    Screenshot_from_2024-04-22_23-40-27.png  Original size: 1920x1080
Screenshot_from_2024-04-22_23-40-27.png
Attachment 6:
Make smaller Original size Make larger   Rotate left Rotate right   Delete attachment    Screenshot_from_2024-04-22_23-40-54.png  Original size: 3840x1080
Screenshot_from_2024-04-22_23-40-54.png
Attachment 7:
Make smaller Original size Make larger   Rotate left Rotate right   Delete attachment    Screenshot_from_2024-04-23_01-04-32.png  Original size: 1920x1080
Screenshot_from_2024-04-23_01-04-32.png
Attachment 8:
Make smaller Original size Make larger   Rotate left Rotate right   Delete attachment    Screenshot_from_2024-04-23_01-05-40.png  Original size: 1920x1080
Screenshot_from_2024-04-23_01-05-40.png
Attachment 9:
Make smaller Original size Make larger   Rotate left Rotate right   Delete attachment    Screenshot_from_2024-04-23_01-06-12.png  Original size: 1920x1080
Screenshot_from_2024-04-23_01-06-12.png
Attachment 10:
Make smaller Original size Make larger   Rotate left Rotate right   Delete attachment    Screenshot_from_2024-04-23_01-06-40.png  Original size: 1920x1080
Screenshot_from_2024-04-23_01-06-40.png
Attachment 11:
Make smaller Original size Make larger   Rotate left Rotate right   Delete attachment    Screenshot_from_2024-04-23_01-07-18.png  Original size: 3840x1080
Screenshot_from_2024-04-23_01-07-18.png
Attachment 12:
Make smaller Original size Make larger   Rotate left Rotate right   Delete attachment    Screenshot_from_2024-04-23_03-06-28.png  Original size: 1920x1080
Screenshot_from_2024-04-23_03-06-28.png
Attachment 13:
Make smaller Original size Make larger   Rotate left Rotate right   Delete attachment    Screenshot_from_2024-04-23_03-07-02.png  Original size: 1920x1080
Screenshot_from_2024-04-23_03-07-02.png
Attachment 14:
Make smaller Original size Make larger   Rotate left Rotate right   Delete attachment    Screenshot_from_2024-04-23_03-07-35.png  Original size: 1920x1080
Screenshot_from_2024-04-23_03-07-35.png
Attachment 15:
Make smaller Original size Make larger   Rotate left Rotate right   Delete attachment    Screenshot_from_2024-04-23_03-08-09.png  Original size: 1920x1080
Screenshot_from_2024-04-23_03-08-09.png
Attachment 16:
Make smaller Original size Make larger   Rotate left Rotate right   Delete attachment    Screenshot_from_2024-04-23_03-08-43.png  Original size: 3840x1080
Screenshot_from_2024-04-23_03-08-43.png
Attachment 17:
Make smaller Original size Make larger   Rotate left Rotate right   Delete attachment    Screenshot_from_2024-04-23_05-02-11.png  Original size: 1920x1080
Screenshot_from_2024-04-23_05-02-11.png
Attachment 18:
Make smaller Original size Make larger   Rotate left Rotate right   Delete attachment    Screenshot_from_2024-04-23_05-03-10.png  Original size: 1920x1080
Screenshot_from_2024-04-23_05-03-10.png
Attachment 19:
Make smaller Original size Make larger   Rotate left Rotate right   Delete attachment    Screenshot_from_2024-04-23_05-03-57.png  Original size: 1920x1080
Screenshot_from_2024-04-23_05-03-57.png
Attachment 20:
Make smaller Original size Make larger   Rotate left Rotate right   Delete attachment    Screenshot_from_2024-04-23_05-04-37.png  Original size: 1920x1080
Screenshot_from_2024-04-23_05-04-37.png
Attachment 21:
Make smaller Original size Make larger   Rotate left Rotate right   Delete attachment    Screenshot_from_2024-04-23_05-05-13.png  Original size: 3840x1080
Screenshot_from_2024-04-23_05-05-13.png
Attachment 22:
Make smaller Original size Make larger   Rotate left Rotate right   Delete attachment    Screenshot_from_2024-04-23_07-29-15.png  Original size: 1920x1080
Screenshot_from_2024-04-23_07-29-15.png
Attachment 23:
Make smaller Original size Make larger   Rotate left Rotate right   Delete attachment    Screenshot_from_2024-04-23_07-29-59.png  Original size: 1920x1080
Screenshot_from_2024-04-23_07-29-59.png
Attachment 24:
Make smaller Original size Make larger   Rotate left Rotate right   Delete attachment    Screenshot_from_2024-04-23_07-30-27.png  Original size: 1920x1080
Screenshot_from_2024-04-23_07-30-27.png
Attachment 25:
Make smaller Original size Make larger   Rotate left Rotate right   Delete attachment    Screenshot_from_2024-04-23_07-30-54.png  Original size: 1920x1080
Screenshot_from_2024-04-23_07-30-54.png
Attachment 26:
Make smaller Original size Make larger   Rotate left Rotate right   Delete attachment    Screenshot_from_2024-04-23_07-31-16.png  Original size: 3840x1080
Screenshot_from_2024-04-23_07-31-16.png
Attachment 27:   
Drop attachments here...
ELOG V3.1.3-7933898