AIDA GELINA BRIKEN nToF CRIB ISOLDE CIRCE nTOFCapture DESPEC DTAS EDI_PSA 179Ta CARME StellarModelling DCF K40 MONNET
  DESPEC  ELOG logo
Message ID: 594     Entry time: Tue Apr 23 11:09:00 2024
Author: PP 
Subject: 12:00 checks 

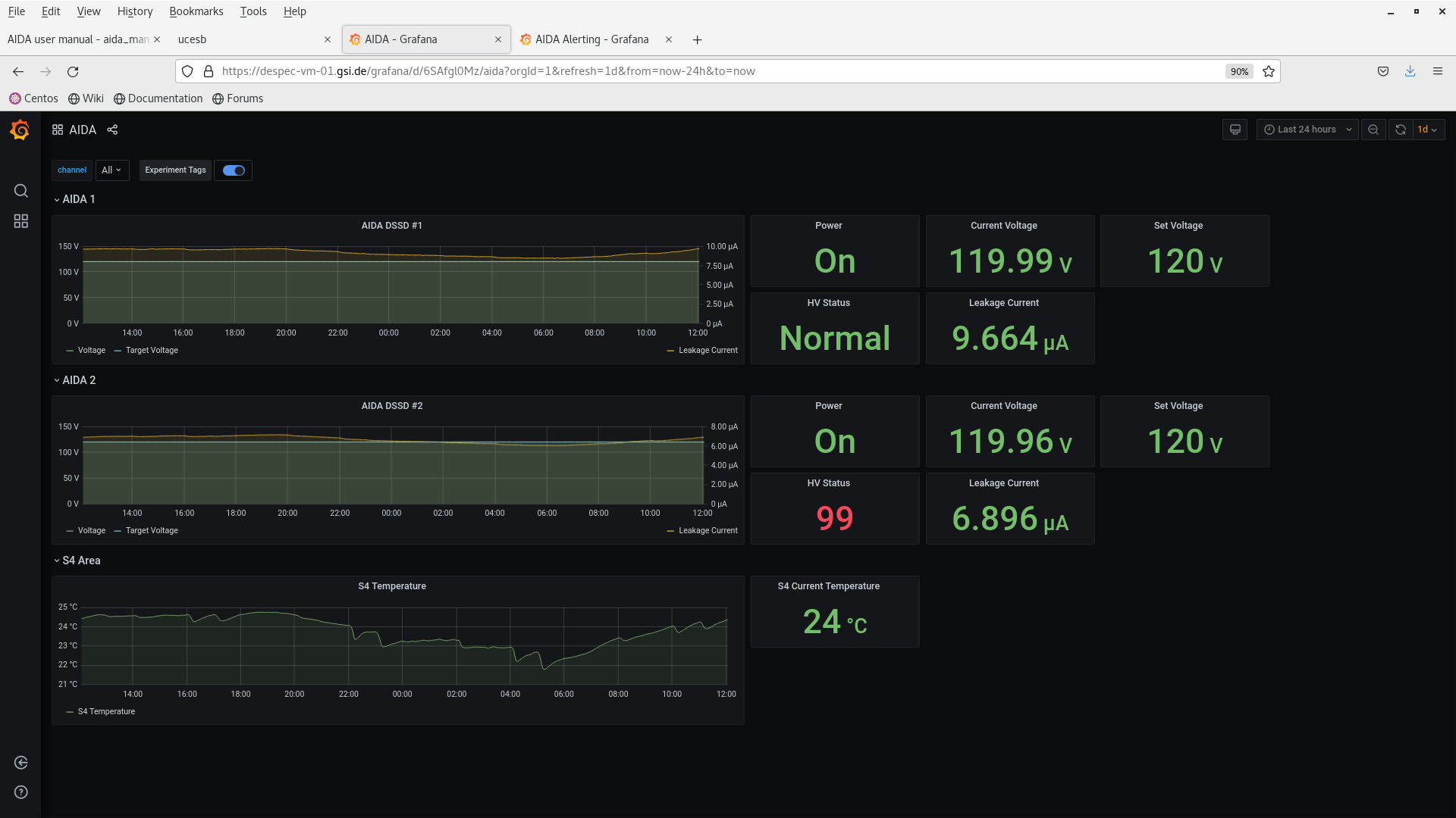
Everything is OK now.

Screenshots attached.

Attachment 1: Screenshot_from_2024-04-23_12-01-49.png  174 kB  Uploaded Tue Apr 23 12:09:07 2024  | Hide | Hide all
Screenshot_from_2024-04-23_12-01-49.png
Attachment 2: Screenshot_from_2024-04-23_12-02-24.png  133 kB  Uploaded Tue Apr 23 12:09:16 2024  | Hide | Hide all
Screenshot_from_2024-04-23_12-02-24.png
Attachment 3: Screenshot_from_2024-04-23_12-03-36.png  213 kB  Uploaded Tue Apr 23 12:09:26 2024  | Hide | Hide all
Screenshot_from_2024-04-23_12-03-36.png
Attachment 4: Screenshot_from_2024-04-23_12-04-05.png  169 kB  Uploaded Tue Apr 23 12:09:37 2024  | Hide | Hide all
Screenshot_from_2024-04-23_12-04-05.png
Attachment 5: Screenshot_from_2024-04-23_12-05-52.png  140 kB  Uploaded Tue Apr 23 12:09:50 2024  | Hide | Hide all
Screenshot_from_2024-04-23_12-05-52.png
Attachment 6: Screenshot_from_2024-04-23_12-06-42.png  599 kB  Uploaded Tue Apr 23 12:10:15 2024  | Hide | Hide all
Screenshot_from_2024-04-23_12-06-42.png
Attachment 7: Screenshot_from_2024-04-23_12-07-41.png  200 kB  Uploaded Tue Apr 23 12:10:28 2024  | Hide | Hide all
Screenshot_from_2024-04-23_12-07-41.png
Attachment 8: Screenshot_from_2024-04-23_12-08-32.png  202 kB  Uploaded Tue Apr 23 12:10:59 2024  | Hide | Hide all
Screenshot_from_2024-04-23_12-08-32.png
ELOG V3.1.3-7933898