AIDA GELINA BRIKEN nToF CRIB ISOLDE CIRCE nTOFCapture DESPEC DTAS EDI_PSA 179Ta CARME StellarModelling DCF K40 MONNET
  DESPEC  ELOG logo
Message ID: 599     Entry time: Tue Apr 23 19:23:42 2024
Author: PP 
Subject: 20:30 checks 

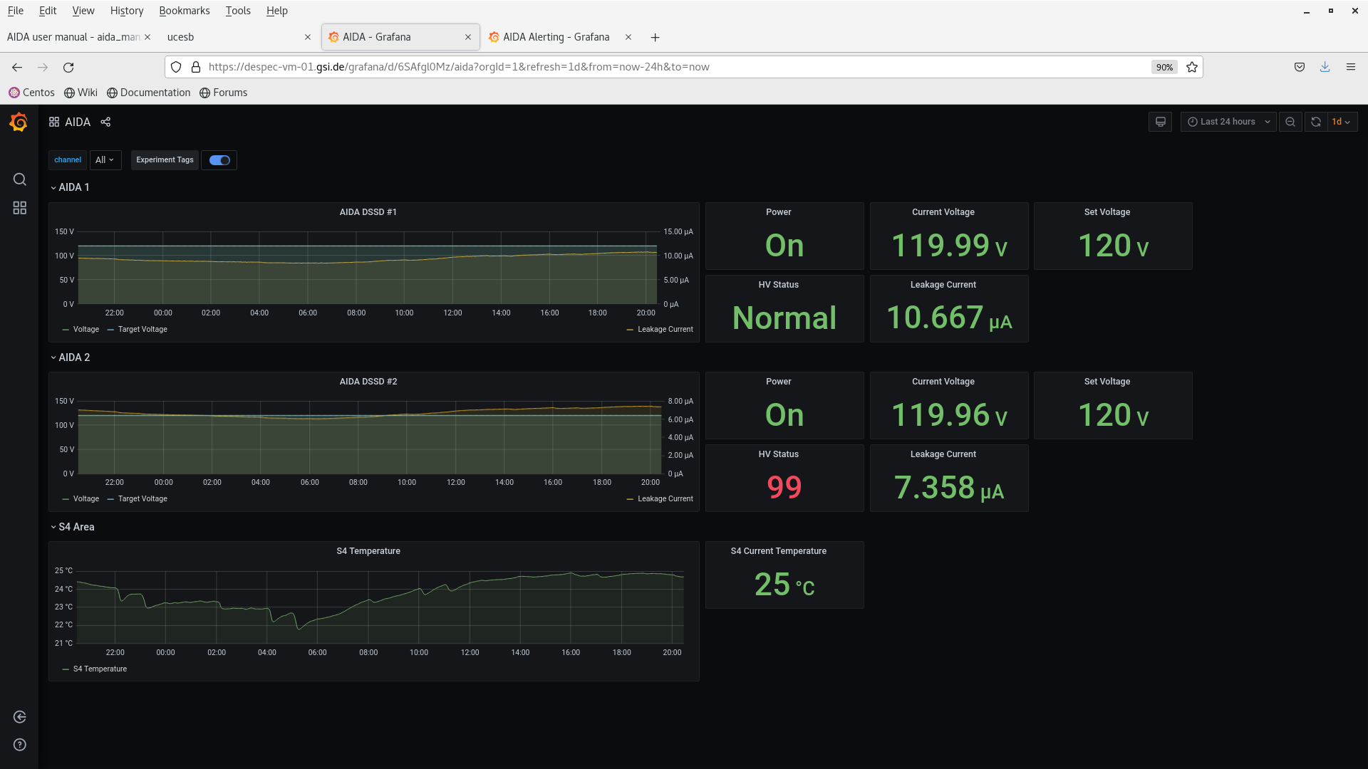
All looks good.

Screenshots attached.

Attachment 1: Screenshot_from_2024-04-23_20-24-09.png  159 kB  Uploaded Tue Apr 23 20:29:24 2024  | Hide | Hide all
Screenshot_from_2024-04-23_20-24-09.png
Attachment 2: Screenshot_from_2024-04-23_20-24-25.png  126 kB  Uploaded Tue Apr 23 20:29:41 2024  | Hide | Hide all
Screenshot_from_2024-04-23_20-24-25.png
Attachment 3: Screenshot_from_2024-04-23_20-24-52.png  191 kB  Uploaded Tue Apr 23 20:29:54 2024  | Hide | Hide all
Screenshot_from_2024-04-23_20-24-52.png
Attachment 4: Screenshot_from_2024-04-23_20-25-35.png  188 kB  Uploaded Tue Apr 23 20:30:08 2024  | Hide | Hide all
Screenshot_from_2024-04-23_20-25-35.png
Attachment 5: Screenshot_from_2024-04-23_20-26-16.png  182 kB  Uploaded Tue Apr 23 20:31:33 2024  | Hide | Hide all
Screenshot_from_2024-04-23_20-26-16.png
Attachment 6: Screenshot_from_2024-04-23_20-27-01.png  562 kB  Uploaded Tue Apr 23 20:31:59 2024  | Hide | Hide all
Screenshot_from_2024-04-23_20-27-01.png
Attachment 7: Screenshot_from_2024-04-23_20-27-26.png  168 kB  Uploaded Tue Apr 23 20:32:11 2024  | Hide | Hide all
Screenshot_from_2024-04-23_20-27-26.png
Attachment 8: Screenshot_from_2024-04-23_20-27-53.png  138 kB  Uploaded Tue Apr 23 20:32:22 2024  | Hide | Hide all
Screenshot_from_2024-04-23_20-27-53.png
ELOG V3.1.3-7933898