|
|
|
AIDA
GELINA
BRIKEN
nToF
CRIB
ISOLDE
CIRCE
nTOFCapture
DESPEC
DTAS
EDI_PSA
179Ta
CARME
StellarModelling
DCF
K40
MONNET
|
| DESPEC |
 |
|
|
Message ID: 600
Entry time: Tue Apr 23 22:37:46 2024
|
| Author: |
TD |
| Subject: |
00:00-08:00 Wednesday 24 April |
|
|
23.34 23.4.24
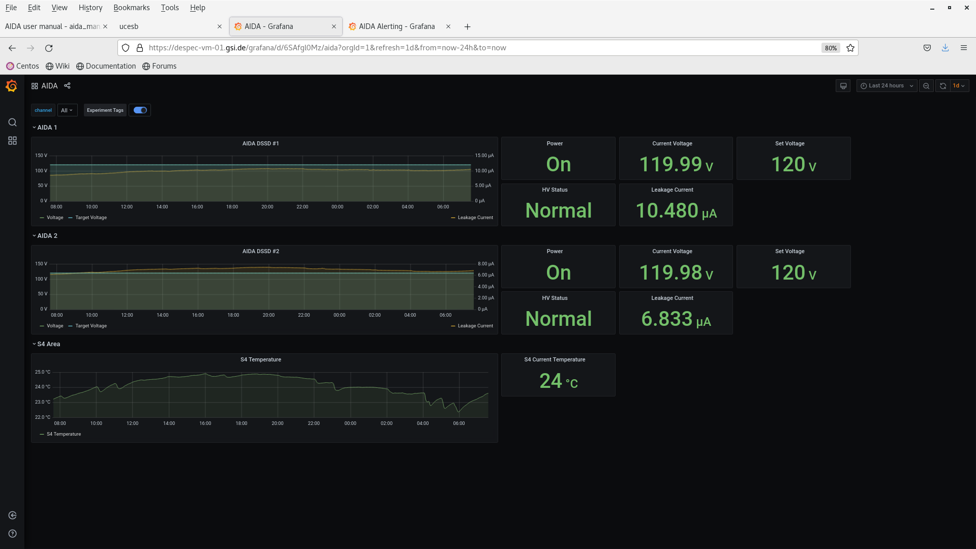
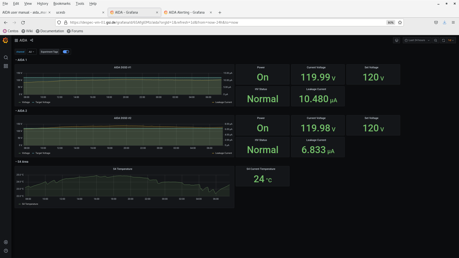
DSSSD bias & leakage current OK - attachment 2
FEE64 temperatures OK - attachment 2
ADC data item stats - attachment 3
per FEE64 rate spectra - attachments 4
Merger etc - attachment 5
03.41 fDSSSD bias & leakage current OK - attachment 6
FEE64 temperatures OK - attachment 7
ADC data item stats - attachment 8
per FEE64 rate spectra (off and on spill) - attachments 9-10
Merger etc - attachment 11
03.54 analysis data file R18_67 - attachment 12
max deadtime 11% (aida04)
HEC data item rate c. 1.5kHz
no timewarps
0.35 fDSSSD bias & leakage current OK - attachment 13
FEE64 temperatures OK - attachment 14
ADC data item stats - attachment 15
per FEE64 rate spectra - attachments 16
Merger etc - attachment 17
03.54 analysis data file R18_96 - attachment 18
max deadtime 12% (aida04)
HEC data item rate c. 1.6kHz
no timewarps |
|
|
|
|
|
|
|
|
|
|
|
|
|
|
|
|
|
|
|
|
|
|
|
*** TDR format 3.3.0 analyser - TD - May 2021
*** ERROR: READ I/O error: 5002
blocks: 32000
ADC data format: 250287937 ( 518744.3 Hz)
Other data format: 11632065 ( 24108.5 Hz)
Sample trace data format: 0 ( 0.0 Hz)
Undefined format: 0 ( 0.0 Hz)
Other data format type: PAUSE: 1106 ( 2.3 Hz)
RESUME: 1109 ( 2.3 Hz)
SYNC100: 33796 ( 70.0 Hz)
WR48-63: 33796 ( 70.0 Hz)
FEE64 disc: 0 ( 0.0 Hz)
MBS info: 11562258 ( 23963.8 Hz)
Other info: 0 ( 0.0 Hz)
ADC data range bit set: 752941 ( 1560.5 Hz)
Timewarps: ADC: 0 ( 0.0 Hz)
PAUSE: 0 ( 0.0 Hz)
RESUME: 0 ( 0.0 Hz)
SYNC100: 0 ( 0.0 Hz)
WR48-63: 0 ( 0.0 Hz)
FEE64 disc: 0 ( 0.0 Hz)
MBS info: 0 ( 0.0 Hz)
Undefined: 0 ( 0.0 Hz)
Sample trace: 0 ( 0.0 Hz)
*** Timestamp elapsed time: 482.488 s
FEE elapsed dead time(s) elapsed idle time(s)
0 0.000 0.000
1 23.222 0.000
2 0.000 0.000
3 56.625 0.000
4 0.000 0.000
5 0.704 0.000
6 0.000 0.000
7 0.939 0.000
8 0.000 0.000
9 0.000 0.000
10 0.000 0.000
11 0.000 0.000
12 0.000 0.000
13 0.000 0.000
14 0.006 0.000
15 0.000 0.000
16 0.000 0.000
17 0.000 0.000
18 0.000 0.000
19 0.000 0.000
20 0.000 0.000
21 0.000 0.000
22 0.000 0.000
23 0.000 0.000
24 0.000 0.000
25 0.000 0.000
26 0.000 0.000
27 0.000 0.000
28 0.000 0.000
29 0.000 0.000
30 0.000 0.000
31 0.000 0.000
32 0.000 0.000
*** Statistics
FEE ADC Data Other Data Sample Undefined Pause Resume SYNC100 WR48-63 Disc MBS Other HEC Data
0 3375676 15359 0 0 0 0 442 442 0 14475 0 75815
1 47916692 537101 0 0 366 367 6254 6254 0 523860 0 139250
2 3817331 4998323 0 0 0 0 1132 1132 0 4996059 0 51826
3 75749746 4208495 0 0 548 550 10285 10285 0 4186827 0 40621
4 3336977 792495 0 0 1 1 545 545 0 791403 0 53742
5 23132211 1055976 0 0 83 83 3088 3088 0 1049634 0 49833
6 3422365 890 0 0 0 0 445 445 0 0 0 14690
7 56668346 14890 0 0 106 106 7339 7339 0 0 0 118883
8 2824304 672 0 0 0 0 336 336 0 0 0 28810
9 3844587 966 0 0 0 0 483 483 0 0 0 11512
10 4370286 1248 0 0 0 0 624 624 0 0 0 5026
11 3088851 802 0 0 0 0 401 401 0 0 0 98441
12 5014612 1352 0 0 0 0 676 676 0 0 0 15213
13 3462527 896 0 0 0 0 448 448 0 0 0 18001
14 3185286 772 0 0 2 2 384 384 0 0 0 11128
15 7078140 1828 0 0 0 0 914 914 0 0 0 20150
16 0 0 0 0 0 0 0 0 0 0 0 0
17 0 0 0 0 0 0 0 0 0 0 0 0
18 0 0 0 0 0 0 0 0 0 0 0 0
19 0 0 0 0 0 0 0 0 0 0 0 0
20 0 0 0 0 0 0 0 0 0 0 0 0
21 0 0 0 0 0 0 0 0 0 0 0 0
22 0 0 0 0 0 0 0 0 0 0 0 0
23 0 0 0 0 0 0 0 0 0 0 0 0
24 0 0 0 0 0 0 0 0 0 0 0 0
25 0 0 0 0 0 0 0 0 0 0 0 0
26 0 0 0 0 0 0 0 0 0 0 0 0
27 0 0 0 0 0 0 0 0 0 0 0 0
28 0 0 0 0 0 0 0 0 0 0 0 0
29 0 0 0 0 0 0 0 0 0 0 0 0
30 0 0 0 0 0 0 0 0 0 0 0 0
31 0 0 0 0 0 0 0 0 0 0 0 0
32 0 0 0 0 0 0 0 0 0 0 0 0
*** Timewarps
FEE ADC Pause Resume SYNC100 WR48-63 Disc MBS Undefined Samples
0 0 0 0 0 0 0 0 0 0
1 0 0 0 0 0 0 0 0 0
2 0 0 0 0 0 0 0 0 0
3 0 0 0 0 0 0 0 0 0
4 0 0 0 0 0 0 0 0 0
5 0 0 0 0 0 0 0 0 0
6 0 0 0 0 0 0 0 0 0
7 0 0 0 0 0 0 0 0 0
8 0 0 0 0 0 0 0 0 0
9 0 0 0 0 0 0 0 0 0
10 0 0 0 0 0 0 0 0 0
11 0 0 0 0 0 0 0 0 0
12 0 0 0 0 0 0 0 0 0
13 0 0 0 0 0 0 0 0 0
14 0 0 0 0 0 0 0 0 0
15 0 0 0 0 0 0 0 0 0
16 0 0 0 0 0 0 0 0 0
17 0 0 0 0 0 0 0 0 0
18 0 0 0 0 0 0 0 0 0
19 0 0 0 0 0 0 0 0 0
20 0 0 0 0 0 0 0 0 0
21 0 0 0 0 0 0 0 0 0
22 0 0 0 0 0 0 0 0 0
23 0 0 0 0 0 0 0 0 0
24 0 0 0 0 0 0 0 0 0
25 0 0 0 0 0 0 0 0 0
26 0 0 0 0 0 0 0 0 0
27 0 0 0 0 0 0 0 0 0
28 0 0 0 0 0 0 0 0 0
29 0 0 0 0 0 0 0 0 0
30 0 0 0 0 0 0 0 0 0
31 0 0 0 0 0 0 0 0 0
32 0 0 0 0 0 0 0 0 0
*** Program elapsed time: 30.998s ( 1032.323 blocks/s, 64.520 Mb/s)
|
|
|
|
|
|
|
|
|
|
|
|
*** TDR format 3.3.0 analyser - TD - May 2021
*** ERROR: READ I/O error: 5002
blocks: 32000
ADC data format: 253809078 ( 751826.0 Hz)
Other data format: 8110924 ( 24025.9 Hz)
Sample trace data format: 0 ( 0.0 Hz)
Undefined format: 0 ( 0.0 Hz)
Other data format type: PAUSE: 844 ( 2.5 Hz)
RESUME: 844 ( 2.5 Hz)
SYNC100: 33258 ( 98.5 Hz)
WR48-63: 33258 ( 98.5 Hz)
FEE64 disc: 0 ( 0.0 Hz)
MBS info: 8042720 ( 23823.9 Hz)
Other info: 0 ( 0.0 Hz)
ADC data range bit set: 529514 ( 1568.5 Hz)
Timewarps: ADC: 0 ( 0.0 Hz)
PAUSE: 0 ( 0.0 Hz)
RESUME: 0 ( 0.0 Hz)
SYNC100: 0 ( 0.0 Hz)
WR48-63: 0 ( 0.0 Hz)
FEE64 disc: 0 ( 0.0 Hz)
MBS info: 0 ( 0.0 Hz)
Undefined: 0 ( 0.0 Hz)
Sample trace: 0 ( 0.0 Hz)
*** Timestamp elapsed time: 337.590 s
FEE elapsed dead time(s) elapsed idle time(s)
0 0.000 0.000
1 19.161 0.000
2 0.007 0.000
3 41.205 0.000
4 0.172 0.000
5 0.406 0.000
6 0.000 0.000
7 0.656 0.000
8 0.010 0.000
9 0.000 0.000
10 0.193 0.000
11 0.001 0.000
12 0.000 0.000
13 0.000 0.000
14 0.023 0.000
15 0.121 0.000
16 0.000 0.000
17 0.000 0.000
18 0.000 0.000
19 0.000 0.000
20 0.000 0.000
21 0.000 0.000
22 0.000 0.000
23 0.000 0.000
24 0.000 0.000
25 0.000 0.000
26 0.000 0.000
27 0.000 0.000
28 0.000 0.000
29 0.000 0.000
30 0.000 0.000
31 0.000 0.000
32 0.000 0.000
*** Statistics
FEE ADC Data Other Data Sample Undefined Pause Resume SYNC100 WR48-63 Disc MBS Other HEC Data
0 5871650 11620 0 0 0 0 746 746 0 10128 0 52136
1 34432367 363819 0 0 263 263 4482 4482 0 354329 0 94194
2 7680769 3497668 0 0 2 2 1401 1401 0 3494862 0 35954
3 53024609 2927317 0 0 398 398 7008 7008 0 2912505 0 27672
4 8502384 548708 0 0 9 9 1159 1159 0 546372 0 36407
5 16750131 728930 0 0 53 53 2150 2150 0 724524 0 33989
6 6256772 1674 0 0 0 0 837 837 0 0 0 10191
7 41893078 10740 0 0 71 71 5299 5299 0 0 0 94711
8 3653651 920 0 0 2 2 458 458 0 0 0 20092
9 5991221 1564 0 0 0 0 782 782 0 0 0 8149
10 16753048 4406 0 0 5 5 2198 2198 0 0 0 3402
11 5222175 1254 0 0 1 1 626 626 0 0 0 68583
12 7072961 1726 0 0 0 0 863 863 0 0 0 10498
13 5337727 1396 0 0 0 0 698 698 0 0 0 12368
14 4940099 1278 0 0 4 4 635 635 0 0 0 7688
15 30426436 7904 0 0 36 36 3916 3916 0 0 0 13480
16 0 0 0 0 0 0 0 0 0 0 0 0
17 0 0 0 0 0 0 0 0 0 0 0 0
18 0 0 0 0 0 0 0 0 0 0 0 0
19 0 0 0 0 0 0 0 0 0 0 0 0
20 0 0 0 0 0 0 0 0 0 0 0 0
21 0 0 0 0 0 0 0 0 0 0 0 0
22 0 0 0 0 0 0 0 0 0 0 0 0
23 0 0 0 0 0 0 0 0 0 0 0 0
24 0 0 0 0 0 0 0 0 0 0 0 0
25 0 0 0 0 0 0 0 0 0 0 0 0
26 0 0 0 0 0 0 0 0 0 0 0 0
27 0 0 0 0 0 0 0 0 0 0 0 0
28 0 0 0 0 0 0 0 0 0 0 0 0
29 0 0 0 0 0 0 0 0 0 0 0 0
30 0 0 0 0 0 0 0 0 0 0 0 0
31 0 0 0 0 0 0 0 0 0 0 0 0
32 0 0 0 0 0 0 0 0 0 0 0 0
*** Timewarps
FEE ADC Pause Resume SYNC100 WR48-63 Disc MBS Undefined Samples
0 0 0 0 0 0 0 0 0 0
1 0 0 0 0 0 0 0 0 0
2 0 0 0 0 0 0 0 0 0
3 0 0 0 0 0 0 0 0 0
4 0 0 0 0 0 0 0 0 0
5 0 0 0 0 0 0 0 0 0
6 0 0 0 0 0 0 0 0 0
7 0 0 0 0 0 0 0 0 0
8 0 0 0 0 0 0 0 0 0
9 0 0 0 0 0 0 0 0 0
10 0 0 0 0 0 0 0 0 0
11 0 0 0 0 0 0 0 0 0
12 0 0 0 0 0 0 0 0 0
13 0 0 0 0 0 0 0 0 0
14 0 0 0 0 0 0 0 0 0
15 0 0 0 0 0 0 0 0 0
16 0 0 0 0 0 0 0 0 0
17 0 0 0 0 0 0 0 0 0
18 0 0 0 0 0 0 0 0 0
19 0 0 0 0 0 0 0 0 0
20 0 0 0 0 0 0 0 0 0
21 0 0 0 0 0 0 0 0 0
22 0 0 0 0 0 0 0 0 0
23 0 0 0 0 0 0 0 0 0
24 0 0 0 0 0 0 0 0 0
25 0 0 0 0 0 0 0 0 0
26 0 0 0 0 0 0 0 0 0
27 0 0 0 0 0 0 0 0 0
28 0 0 0 0 0 0 0 0 0
29 0 0 0 0 0 0 0 0 0
30 0 0 0 0 0 0 0 0 0
31 0 0 0 0 0 0 0 0 0
32 0 0 0 0 0 0 0 0 0
*** Program elapsed time: 30.307s ( 1055.874 blocks/s, 65.992 Mb/s)
|