|
|
|
AIDA
GELINA
BRIKEN
nToF
CRIB
ISOLDE
CIRCE
nTOFCapture
DESPEC
DTAS
EDI_PSA
179Ta
CARME
StellarModelling
DCF
K40
MONNET
|
| DESPEC |
 |
|
|
Message ID: 604
Entry time: Wed Apr 24 21:39:51 2024
|
| Author: |
TD |
| Subject: |
00:00-08:00 Thursday 25 April |
|
|
22.43 24.4.24
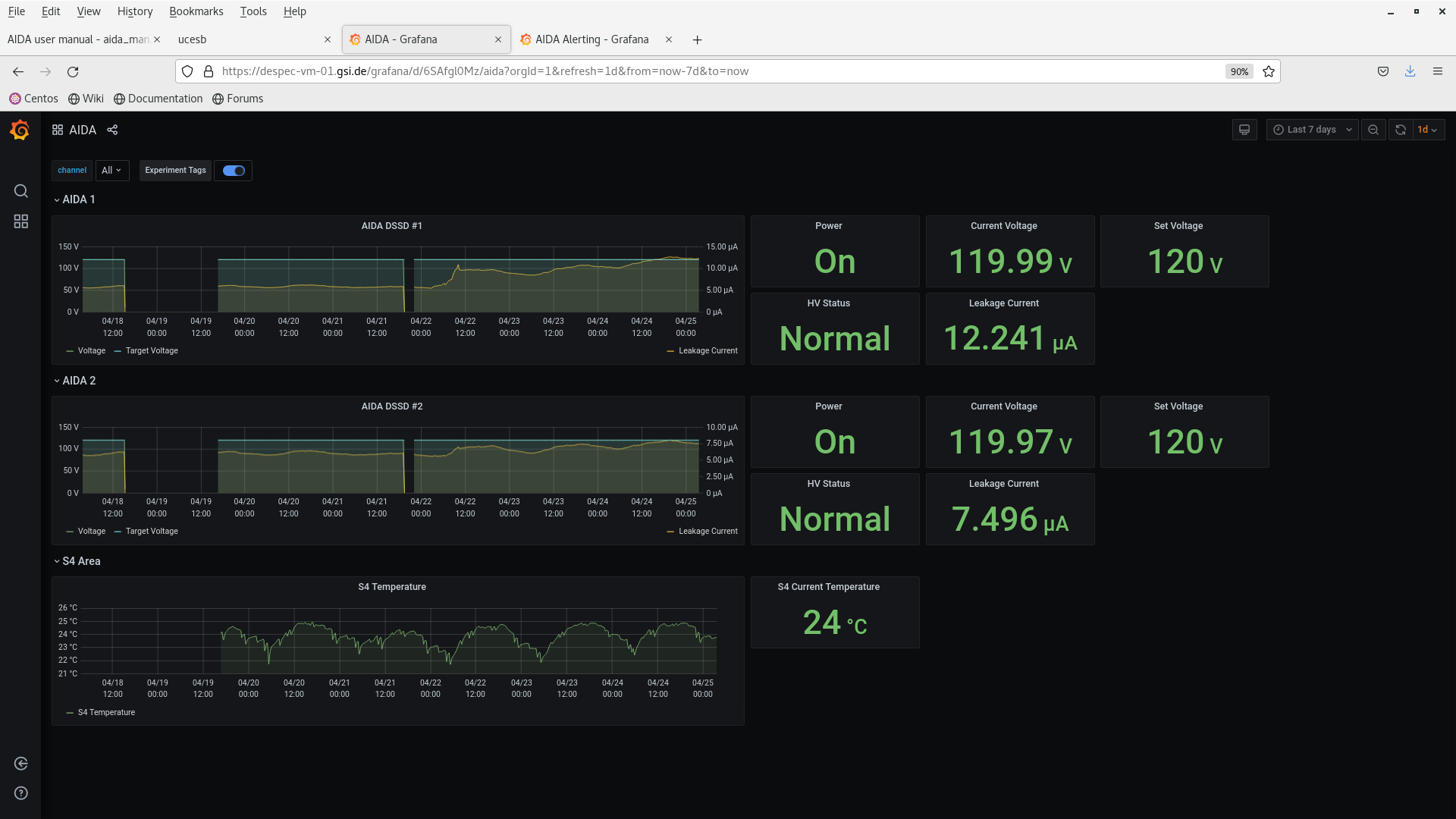
DSSSD bias & leakage current OK - attachment 1
FEE64 temperatures OK - attachment 2
ADC data item stats - attachment 3
per FEE64 rate spectra - attachments 4
Merger etc - attachment 5
analysis of data file R18_266 - attachment 6
max dead time 12% (aida04)
no timewarps
HEC data item rate 1.7kHz
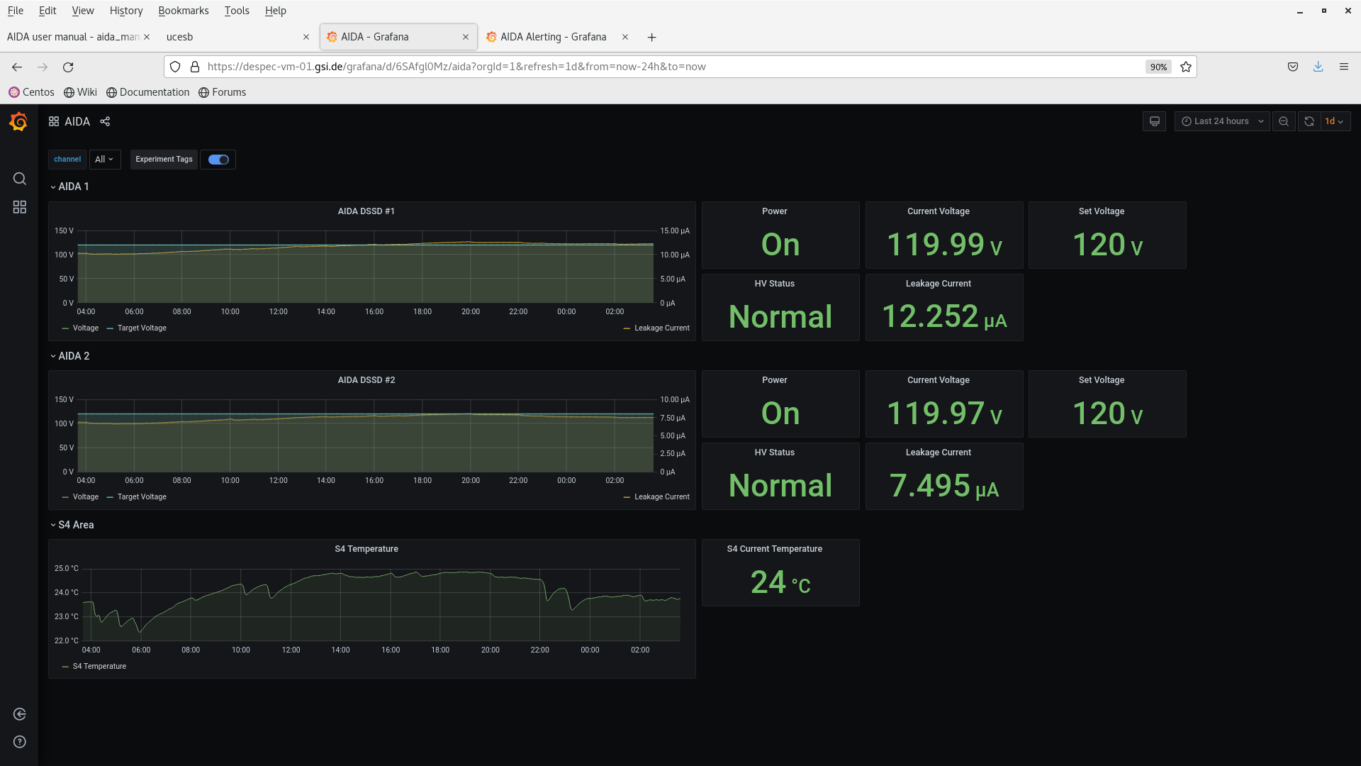
03.37 DSSSD bias & leakage current OK - attachments 7-8
FEE64 temperatures OK - attachment 9
ADC data item stats - attachment 10
per FEE64 rate spectra - attachments 11
Merger etc - attachment 12 |
|
|
|
|
|
|
|
|
|
|
|
*** TDR format 3.3.0 analyser - TD - May 2021
*** ERROR: READ I/O error: 5002
blocks: 32000
ADC data format: 254416606 ( 820824.6 Hz)
Other data format: 7503396 ( 24208.2 Hz)
Sample trace data format: 0 ( 0.0 Hz)
Undefined format: 0 ( 0.0 Hz)
Other data format type: PAUSE: 846 ( 2.7 Hz)
RESUME: 846 ( 2.7 Hz)
SYNC100: 33155 ( 107.0 Hz)
WR48-63: 33155 ( 107.0 Hz)
FEE64 disc: 0 ( 0.0 Hz)
MBS info: 7435394 ( 23988.8 Hz)
Other info: 0 ( 0.0 Hz)
ADC data range bit set: 524404 ( 1691.9 Hz)
Timewarps: ADC: 0 ( 0.0 Hz)
PAUSE: 0 ( 0.0 Hz)
RESUME: 0 ( 0.0 Hz)
SYNC100: 0 ( 0.0 Hz)
WR48-63: 0 ( 0.0 Hz)
FEE64 disc: 0 ( 0.0 Hz)
MBS info: 0 ( 0.0 Hz)
Undefined: 0 ( 0.0 Hz)
Sample trace: 0 ( 0.0 Hz)
*** Timestamp elapsed time: 309.952 s
FEE elapsed dead time(s) elapsed idle time(s)
0 0.014 0.000
1 16.009 0.000
2 0.003 0.000
3 37.388 0.000
4 0.176 0.000
5 0.544 0.000
6 0.000 0.000
7 0.784 0.000
8 0.015 0.000
9 0.000 0.000
10 0.083 0.000
11 0.004 0.000
12 0.000 0.000
13 0.000 0.000
14 0.017 0.000
15 0.227 0.000
16 0.000 0.000
17 0.000 0.000
18 0.000 0.000
19 0.000 0.000
20 0.000 0.000
21 0.000 0.000
22 0.000 0.000
23 0.000 0.000
24 0.000 0.000
25 0.000 0.000
26 0.000 0.000
27 0.000 0.000
28 0.000 0.000
29 0.000 0.000
30 0.000 0.000
31 0.000 0.000
32 0.000 0.000
*** Statistics
FEE ADC Data Other Data Sample Undefined Pause Resume SYNC100 WR48-63 Disc MBS Other HEC Data
0 6529814 10932 0 0 4 4 812 812 0 9300 0 46302
1 32238460 350302 0 0 231 231 4129 4129 0 341582 0 92776
2 8209450 3208628 0 0 2 2 1421 1421 0 3205782 0 32990
3 48353626 2676061 0 0 374 374 6369 6369 0 2662575 0 27015
4 10911439 520528 0 0 9 9 1454 1454 0 517602 0 45169
5 18550590 703657 0 0 64 64 2488 2488 0 698553 0 35506
6 6051492 1578 0 0 0 0 789 789 0 0 0 10690
7 41812278 11146 0 0 85 85 5488 5488 0 0 0 97961
8 3594476 900 0 0 4 4 446 446 0 0 0 18281
9 5838926 1490 0 0 0 0 745 745 0 0 0 8125
10 18621964 4722 0 0 27 27 2334 2334 0 0 0 3637
11 5447469 1386 0 0 1 1 692 692 0 0 0 60590
12 7038926 1642 0 0 0 0 821 821 0 0 0 12101
13 5011795 1240 0 0 0 0 620 620 0 0 0 12487
14 5028304 1286 0 0 2 2 641 641 0 0 0 7019
15 31177597 7898 0 0 43 43 3906 3906 0 0 0 13755
16 0 0 0 0 0 0 0 0 0 0 0 0
17 0 0 0 0 0 0 0 0 0 0 0 0
18 0 0 0 0 0 0 0 0 0 0 0 0
19 0 0 0 0 0 0 0 0 0 0 0 0
20 0 0 0 0 0 0 0 0 0 0 0 0
21 0 0 0 0 0 0 0 0 0 0 0 0
22 0 0 0 0 0 0 0 0 0 0 0 0
23 0 0 0 0 0 0 0 0 0 0 0 0
24 0 0 0 0 0 0 0 0 0 0 0 0
25 0 0 0 0 0 0 0 0 0 0 0 0
26 0 0 0 0 0 0 0 0 0 0 0 0
27 0 0 0 0 0 0 0 0 0 0 0 0
28 0 0 0 0 0 0 0 0 0 0 0 0
29 0 0 0 0 0 0 0 0 0 0 0 0
30 0 0 0 0 0 0 0 0 0 0 0 0
31 0 0 0 0 0 0 0 0 0 0 0 0
32 0 0 0 0 0 0 0 0 0 0 0 0
*** Timewarps
FEE ADC Pause Resume SYNC100 WR48-63 Disc MBS Undefined Samples
0 0 0 0 0 0 0 0 0 0
1 0 0 0 0 0 0 0 0 0
2 0 0 0 0 0 0 0 0 0
3 0 0 0 0 0 0 0 0 0
4 0 0 0 0 0 0 0 0 0
5 0 0 0 0 0 0 0 0 0
6 0 0 0 0 0 0 0 0 0
7 0 0 0 0 0 0 0 0 0
8 0 0 0 0 0 0 0 0 0
9 0 0 0 0 0 0 0 0 0
10 0 0 0 0 0 0 0 0 0
11 0 0 0 0 0 0 0 0 0
12 0 0 0 0 0 0 0 0 0
13 0 0 0 0 0 0 0 0 0
14 0 0 0 0 0 0 0 0 0
15 0 0 0 0 0 0 0 0 0
16 0 0 0 0 0 0 0 0 0
17 0 0 0 0 0 0 0 0 0
18 0 0 0 0 0 0 0 0 0
19 0 0 0 0 0 0 0 0 0
20 0 0 0 0 0 0 0 0 0
21 0 0 0 0 0 0 0 0 0
22 0 0 0 0 0 0 0 0 0
23 0 0 0 0 0 0 0 0 0
24 0 0 0 0 0 0 0 0 0
25 0 0 0 0 0 0 0 0 0
26 0 0 0 0 0 0 0 0 0
27 0 0 0 0 0 0 0 0 0
28 0 0 0 0 0 0 0 0 0
29 0 0 0 0 0 0 0 0 0
30 0 0 0 0 0 0 0 0 0
31 0 0 0 0 0 0 0 0 0
32 0 0 0 0 0 0 0 0 0
*** Program elapsed time: 32.508s ( 984.379 blocks/s, 61.524 Mb/s)
|
|
|
|
|
|
|
|
|
|
|
|
|