AIDA
GELINA
BRIKEN
nToF
CRIB
ISOLDE
CIRCE
nTOFCapture
DESPEC
DTAS
EDI_PSA
179Ta
CARME
StellarModelling
DCF
K40
MONNET
DESPEC
Draft saved at 00:00:00
Fields marked with
*
are required
Entry time:
Fri Apr 26 15:34:00 2024
Author
*
:
Subject
*
:
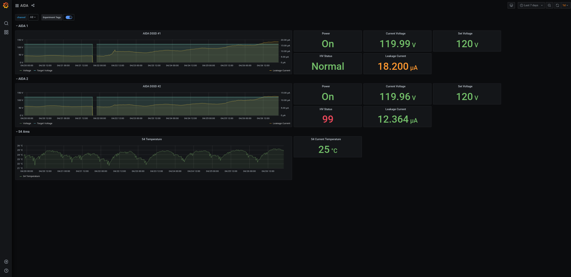
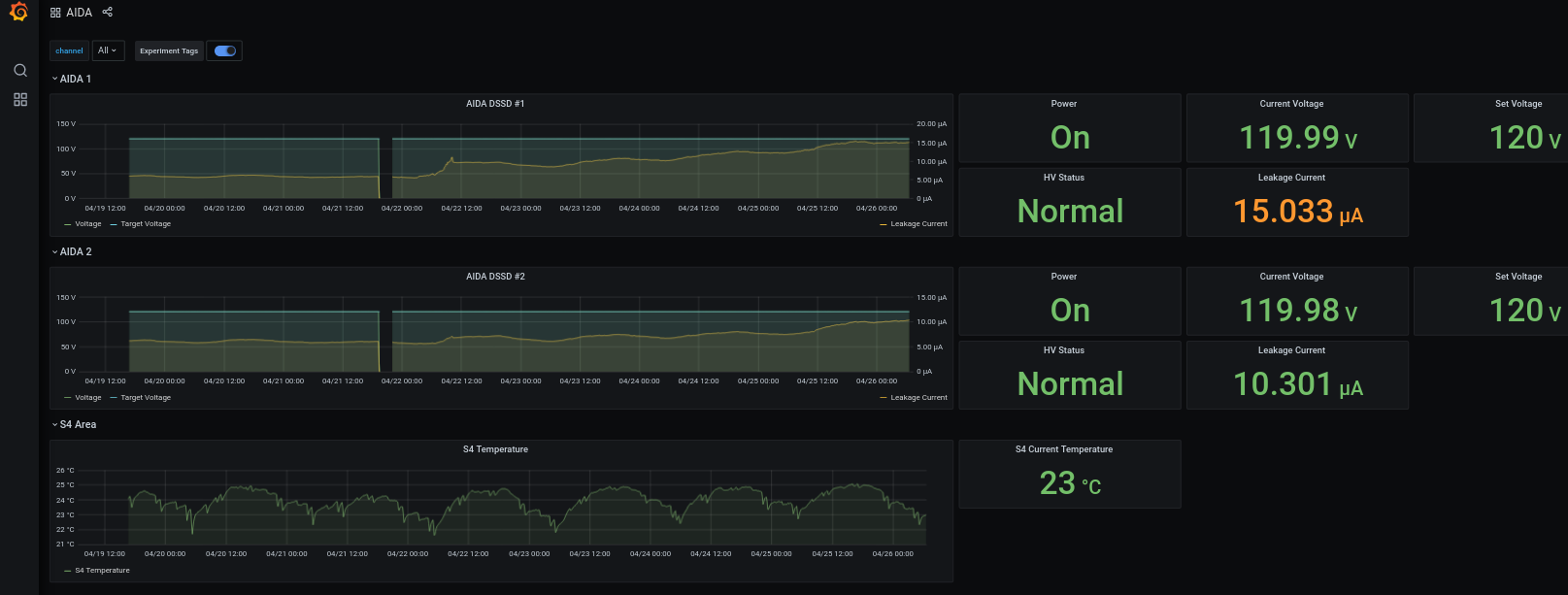
<p>This appeared in the system log:</p> <p>Apr 26 16:30:51 aidas-gsi smartd[1076]: Device: /dev/sda [SAT], 1 Currently unreadable (pending) sectors<br /> Apr 26 16:30:56 aidas-gsi smartd[1076]: Device: /dev/sdd [SAT], 2224 Currently unreadable (pending) sectors<br /> Apr 26 16:30:56 aidas-gsi smartd[1076]: Device: /dev/sdd [SAT], 257 Offline uncorrectable sectors</p> <p>These messages seem to appear sporadically.</p> <p>18:10 Link 3 is giving rates of zero (see attachment 3). Is this normal?</p> <p>18:15 daq error on ucesb (attachment 4). Zero rate through event builder. Emailed Nic & can see he's now on Zoom.</p> <p>aida07 rebooted itself, but WR out of sequence still<br /> manually reboot aida07, still out of sequence<br /> do full powercycle of aida... now all FEEs are in sequence again. Resume running to disk and alert DESPEC shifters</p> <p>Thanks Nic!</p> <p>22:14 AIDA DSSD 2 HV status = 99 on grafana (attachment 6)</p> <p>22:43 Noticed that aida02 ASIC temperature reading is now 0.00 instead of 511(!) that it was previously - see attachment 2 in #608. It was similarly high earlier in this shift too.</p> <p> </p>
Encoding
:
HTML
ELCode
plain
Suppress Email notification
Resubmit as new entry
Attachment 1:
Screenshot_2024-04-26_at_16-40-03_ucesb.png
Original size: 802x1254
Attachment 2:
Screenshot_2024-04-26_at_16-41-57_AIDA_-_Grafana.png
Original size: 1615x613
Attachment 3:
Screenshot_2024-04-26_at_19-07-21_Merger_Input_Data_Link_Rates_aidas-gsi.png
Original size: 1907x560
Attachment 4:
Screenshot_2024-04-26_at_19-18-28_ucesb.png
Original size: 2880x1400
Attachment 5:
Screenshot_2024-04-26_at_22-12-06_ucesb.png
Original size: 1908x933
Attachment 6:
Screenshot_2024-04-26_at_22-11-47_AIDA_-_Grafana.png
Original size: 1920x933
Attachment 7:
Drop attachments here...
Draft saved at 00:00:00
ELOG V3.1.3-7933898