|
|
|
AIDA
GELINA
BRIKEN
nToF
CRIB
ISOLDE
CIRCE
nTOFCapture
DESPEC
DTAS
EDI_PSA
179Ta
CARME
StellarModelling
DCF
K40
MONNET
|
| DESPEC |
 |
|
|
Message ID: 627
Entry time: Sat May 4 07:36:07 2024
|
| Author: |
TD |
| Subject: |
Saturday 4 May |
|
|
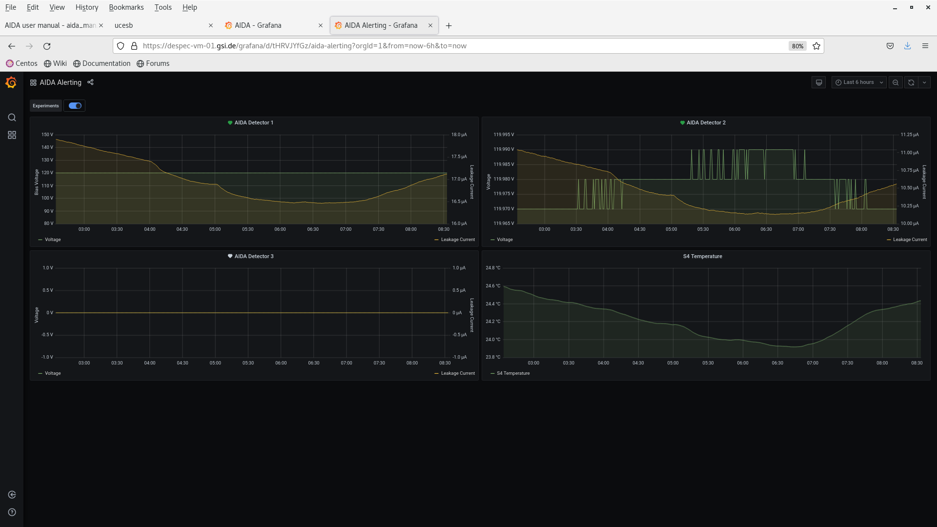
08.32 DSSSD bias & leakage currents - Grafana - attachments 1-2
FEE64 temperatures OK - attachment 3
ADC, correlation scalers data item stats OK attachments 4-5
11/16 <20k max aida16 174k
per FEE64 Rate spectra - attachmnt 6
09.44 per p+n FEE64 1.8.L spectra - attachment 7
aida09 pulser peak width 58 ch FWHM
per FEE64 1.8.W spectra - attachments 8-10
09.47 bias cycle - off and then on
no significant change in leakage current
09.57 FEE64 power OFF
DSSSD bias ON |
|
|
|
|
|
|
|
|
|
|
|
|
|
|
|
|
|
|
|
|
|
|