|
|
|
AIDA
GELINA
BRIKEN
nToF
CRIB
ISOLDE
CIRCE
nTOFCapture
DESPEC
DTAS
EDI_PSA
179Ta
CARME
StellarModelling
DCF
K40
MONNET
|
| DESPEC |
 |
|
|
Message ID: 634
Entry time: Sat Jun 1 12:48:54 2024
|
| Author: |
TD |
| Subject: |
Saturday 1 June |
|
|
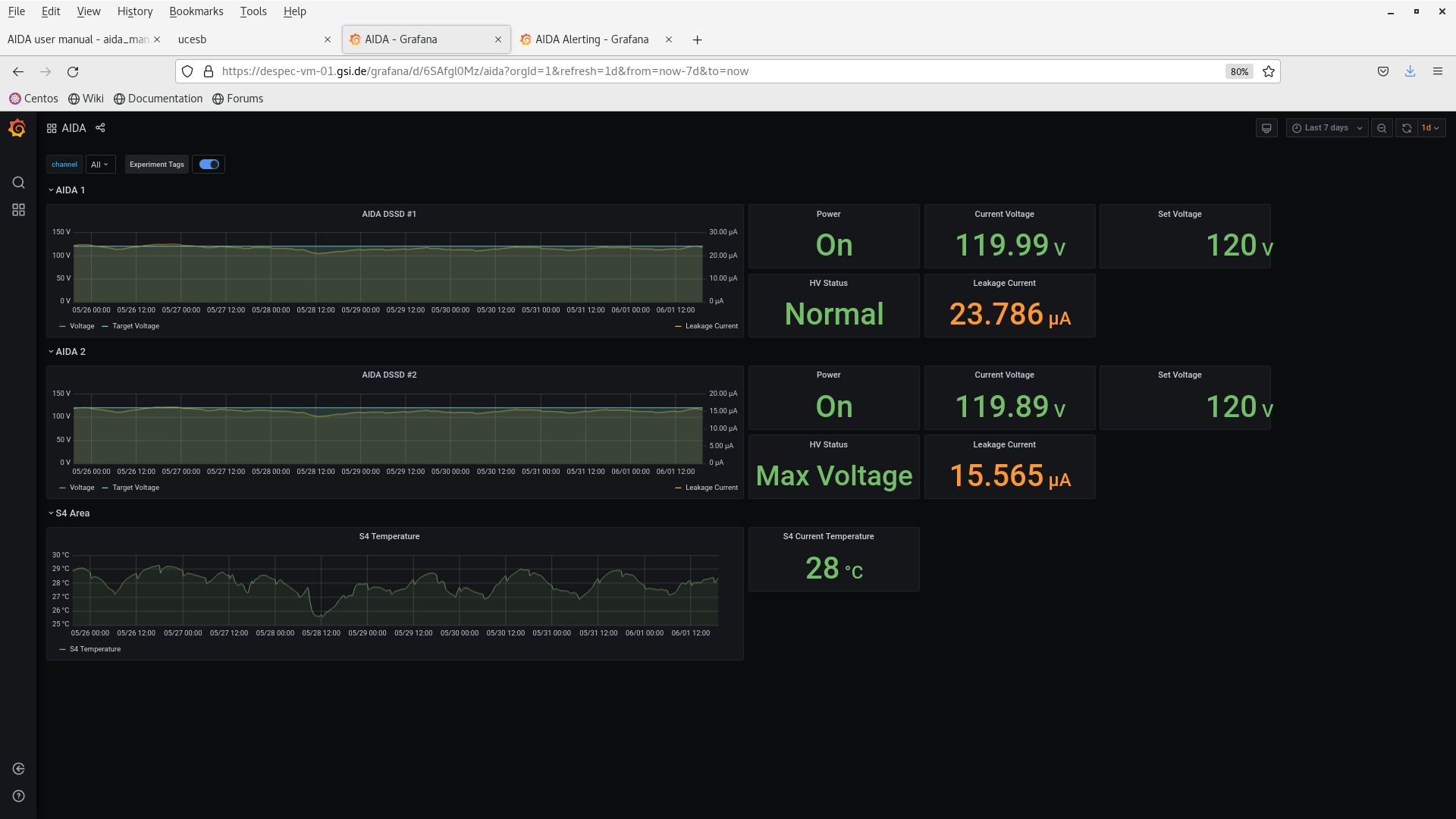
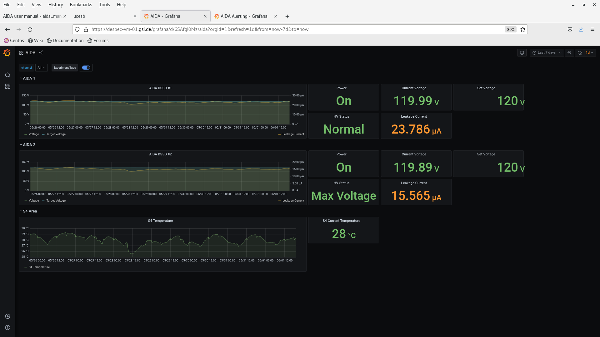
13.26 DSSSD bias & leakage current - attachments 1-3
FEE64 temps OK - attachment 4
aida02 asic sensor u/s
All system wide checks OK *except* WR decoder status - attachment 5
ADC data item stats - attachment 6
per FEE64 Rate spectra - attachments 7-8
per FEE64 1.8.W spectra - 20us FSR - attachments 9-10
WR timestamps OK - attachment 11
13.59 Data file S181/R1
alpha background
BNC PB-5 disconnected?
slow comparator 0x64
ADC data item stats - attachment 12
Merger, TapeServer etc - attachments 13-14
14.02 All histograms & stats zero'd
16.19 DSSSD bias & leakage current - attachment 15
FEE64 temps OK - attachment 16
ADC data item stats - attachment 17
per FEE64 Stat spectra - attachment 18
19.16 DSSSD bias & leakage current - attachments 19-20
FEE64 temps OK - attachment 21
ADC data item stats - attachment 22
per FEE64 Stat spectra - attachment 23
2x Check ASIC Control
21.42 DSSSD bias & leakage current - attachment 24
FEE64 temps OK - attachment 25
ADC data item stats - attachment 26
per FEE64 Stat spectra - attachment 27
00.48 DSSSD bias & leakage current - attachment 28
FEE64 temps OK - attachment 29
ADC data item stats - attachment 30
per FEE64 Stat spectra - attachment 31 |
|
|
|
|
|
|
|
|
|
|
|
|
|
|
|
|
|
|
|
|
|
|
|
|
|
|
|
|
|
|
|
|
|
|
|
|
|
|
|
|
|
|
|
|
|
|
|
|
|
|
|
|
|
|
|
|
|
|
|
|
|
|