|
|
|
AIDA
GELINA
BRIKEN
nToF
CRIB
ISOLDE
CIRCE
nTOFCapture
DESPEC
DTAS
EDI_PSA
179Ta
CARME
StellarModelling
DCF
K40
MONNET
|
| DESPEC |
 |
|
|
Message ID: 641
Entry time: Fri Jun 7 16:08:37 2024
|
| Author: |
TD |
| Subject: |
Friday 7 June |
|
|
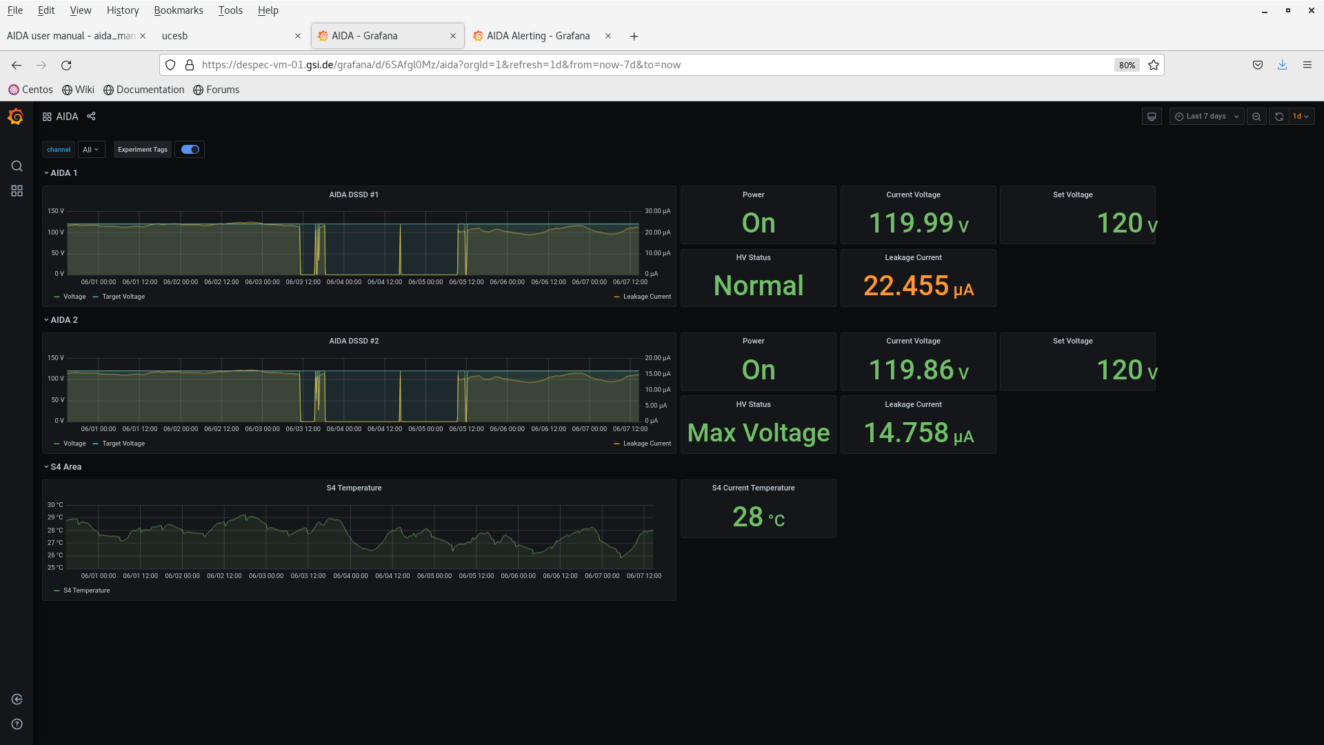
05.01 DSSSD bias & leakage current - attachment 1
FEE64 temperatures OK - attachment 2
ADC data item stats - attachment 3
9x < 20k, max 228k aida08
per FEE64 Rate spectra - attachment 4
08.18 DSSSD bias & leakage current - attachment 5
FEE64 temperatures OK - attachment 6
ADC data item stats - attachment 7
9x < 20k, max 224k aida08
per FEE64 Rate spectra - attachment 8
14.37 DSSSD bias & leakage current - attachment 9
FEE64 temperatures OK - attachment 10
ADC data item stats - attachment 11
9x < 20k, max 224k aida08
per FEE64 Rate spectra - attachment 12
Writing to disk file S181/R1 (continuing alpha background file)
14.38 End run S181/R1 and start new run file S181/R2
17.09 08.18 DSSSD bias & leakage current - attachment 13
FEE64 temperatures OK - attachment 14
MBS correlation scaler data - attachment 15
data to aida01, aida02, aida03 and aida10
ADC data item stats - attachment 16
9x < 20k, max 230k aida08
per FEE64 Rate spectra - attachment 17
Merger/TapeServer etc - attachments 18-19 |
|
|
|
|
|
|
|
|
|
|
|
|
|
|
|
|
|
|
|
|
|
|
|
|
|
|
|
|
|
|
|
|
|
|
|
|
|
|