AIDA GELINA BRIKEN nToF CRIB ISOLDE CIRCE nTOFCapture DESPEC DTAS EDI_PSA 179Ta CARME StellarModelling DCF K40 MONNET
  DESPEC  ELOG logo
Message ID: 645     Entry time: Sun Jun 9 16:38:30 2024
Author: Norah , Muneerah, JB 
Subject: 16:0-00:00 9 June 2024 

AIDA02 and AIDA06 gave zero attachment 1. After connecting with Tom to fix it, now it works.

17:00

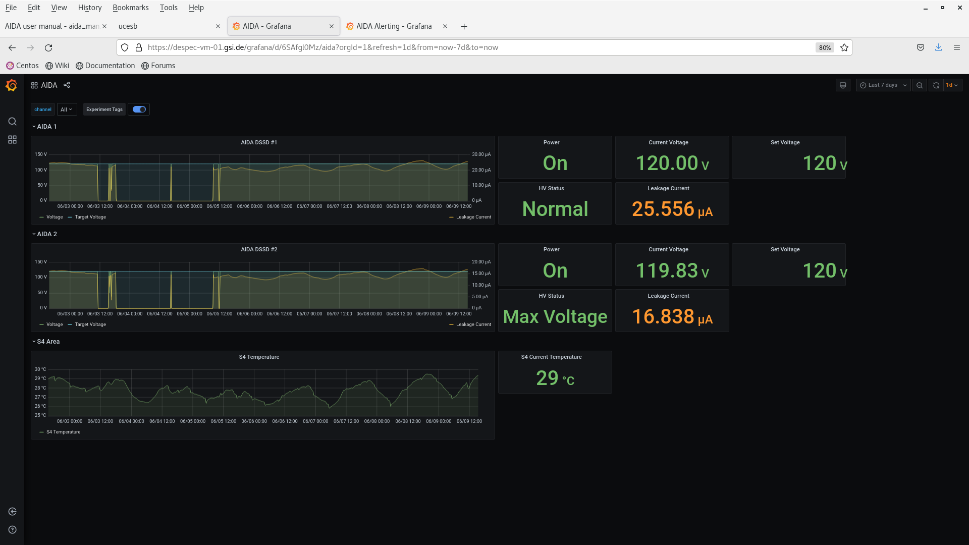
DSSSD bias & leakage current - attachment 2

FEE64 temperatures OK - attachment 3

Statistics  attachment 4

 

17:39

Most of AIDA0 gave zero. I followed the instructions that Tom gave me to fix it, and now they work.

23:19 Flange removed. Starting to take beam.

 

 

 

 

Attachment 1: Screenshot_from_2024-06-09_17-24-13.png  124 kB  Uploaded Sun Jun 9 17:46:59 2024  | Hide | Hide all
Screenshot_from_2024-06-09_17-24-13.png
Attachment 2: Screenshot_from_2024-06-09_18-00-27.png  182 kB  Uploaded Sun Jun 9 18:08:32 2024  | Hide | Hide all
Screenshot_from_2024-06-09_18-00-27.png
Attachment 3: Screenshot_from_2024-06-09_18-01-49.png  158 kB  Uploaded Sun Jun 9 18:09:02 2024  | Hide | Hide all
Screenshot_from_2024-06-09_18-01-49.png
Attachment 4: Screenshot_from_2024-06-09_18-01-23.png  122 kB  Uploaded Sun Jun 9 18:09:25 2024  | Hide | Hide all
Screenshot_from_2024-06-09_18-01-23.png
ELOG V3.1.3-7933898