|
|
|
AIDA
GELINA
BRIKEN
nToF
CRIB
ISOLDE
CIRCE
nTOFCapture
DESPEC
DTAS
EDI_PSA
179Ta
CARME
StellarModelling
DCF
K40
MONNET
|
| DESPEC |
 |
|
|
Message ID: 647
Entry time: Mon Jun 10 07:15:48 2024
|
| Author: |
Dan |
| Subject: |
08.00-16.00 Monday 10th June |
|
|
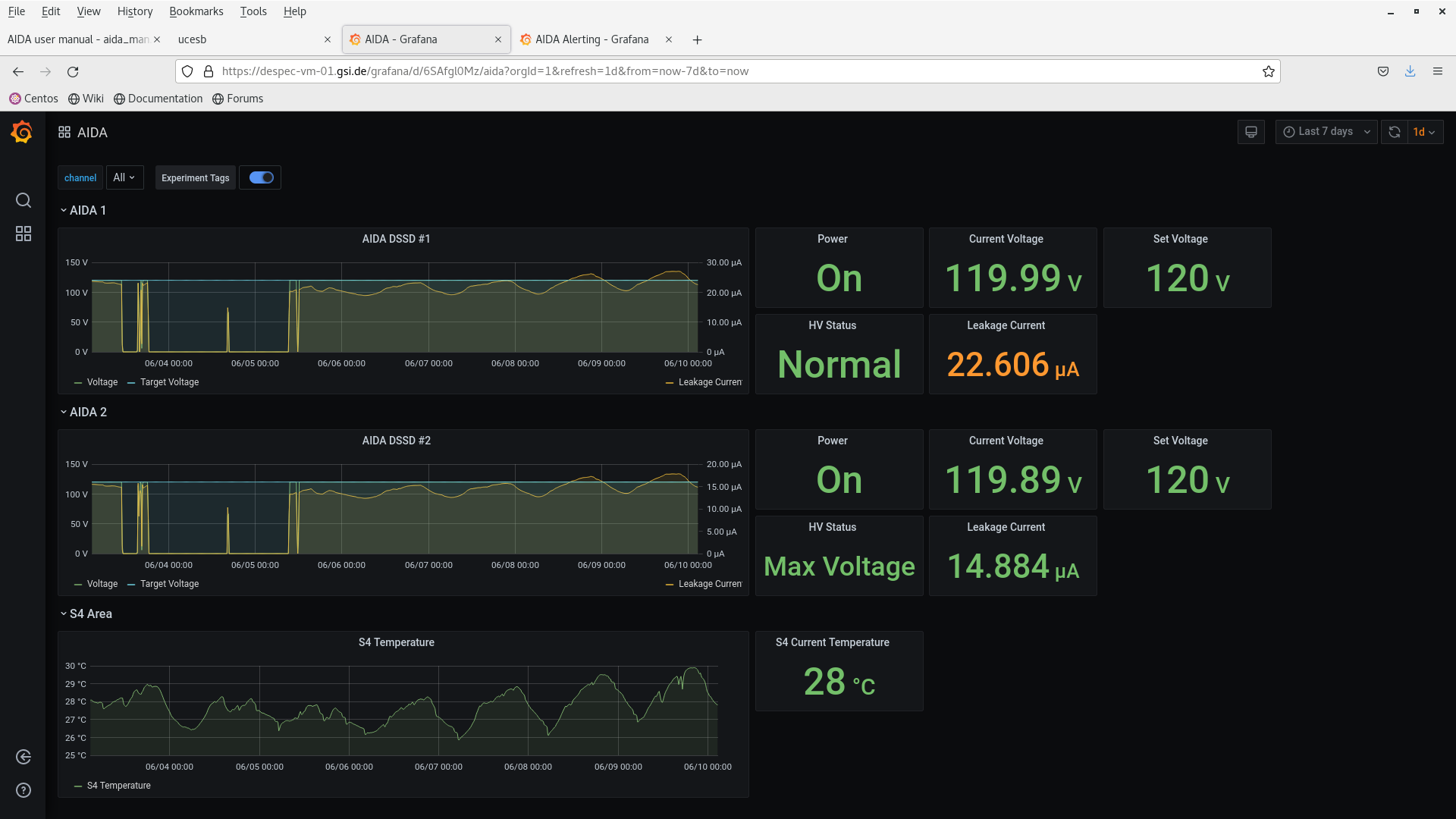
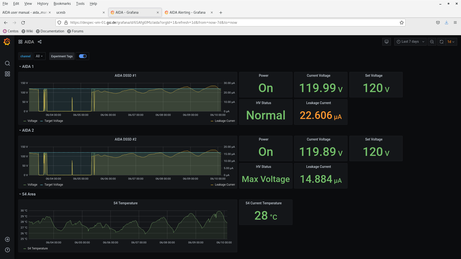
8am checks
temps ok - attachment 2
rates ok - attachment 8
voltage ok - attachment 5
merger ok - attachment 6
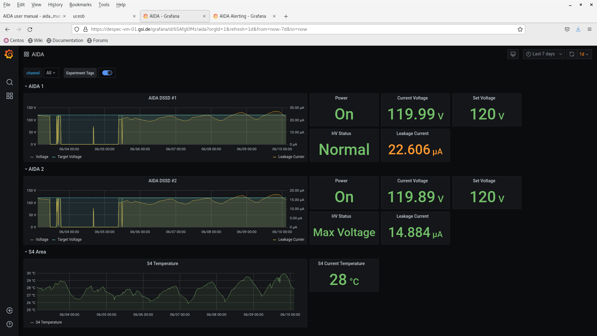
9am checks
temps ok - attachment 10
rates ok - attachment 9
voltage ok - attachment 12
merger ok - attachment 11
(Ignore Grafana plots 13-43 inc - not refreshed)
9.16 beam stopped to optimise beam intensity
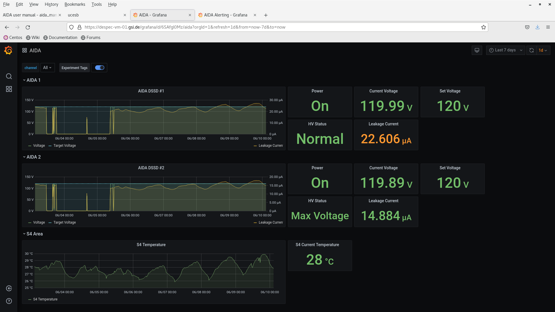
10.00 checks - still no beam
temps ok - attachment 17
rates ok - attachment 15+16
voltage ok - attachment 14
merger ok - attachment 18
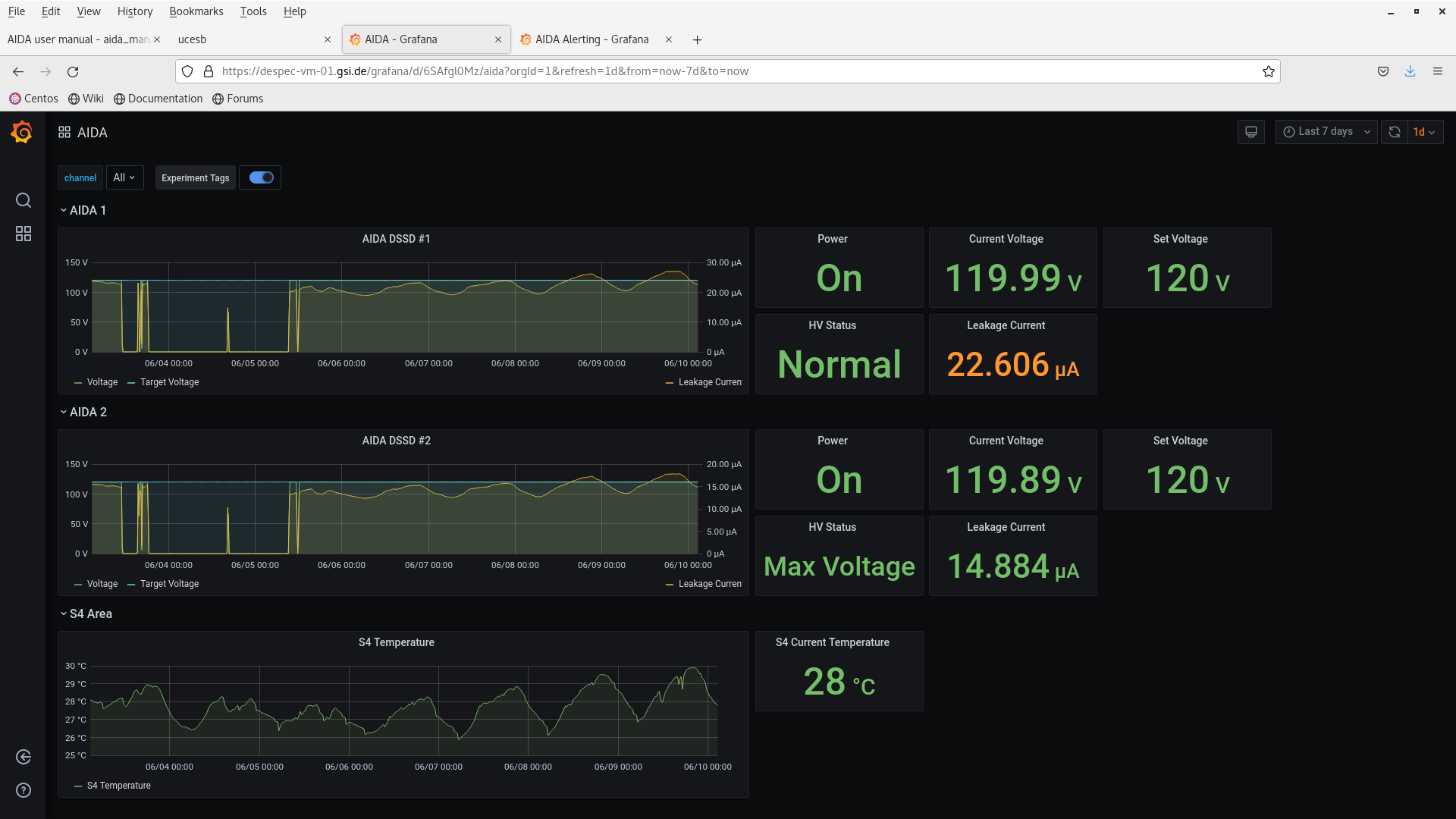
11.00 checks - still no beam
temps ok - attachment 23
rates ok - attachment 21+22
voltage ok - attachment 20
merger ok - attachment 24
12pm checks
temps ok - attachment 28
rates ok - attachment 26+27
voltage ok - attachment 29
merger ok - attachment 30
12.45 - beam back
temps ok - attachment 34
rates ok - attachment 32+33
voltage ok - attachment 35
merger ok - attachment 36
2pm checks
temps ok - attachment 40
rates ok - attachment 38+39
voltage ok - attachment 41
merger ok - attachment 42
/tmp/R4_276 added - attachment 44
max deadtime 10.5% (aida08)
n+n FEE64s deadtime
3pm checks
temps ok - attachment 48
rates ok - attachment 46+47
voltage ok - attachment 45+50
merger ok - attachment 49 |
|
|
|
|
|
|
|
|
|
|
|
|
|
|
|
|
|
|
|
|
|
|
|
|
|
|
|
|
|
|
|
|
|
|
|
|
|
|
|
|
|
|
|
|
|
|
|
|
|
|
|
|
|
|
|
|
|
|
|
|
|
|
|
|
|
|
|
|
|
|
|
|
|
|
|
|
|
|
|
|
|
|
|
|
|
|
|
*** TDR format 3.3.0 analyser - TD - May 2021
*** ERROR: READ I/O error: 5002
blocks: 32000
ADC data format: 257167172 ( 1454701.6 Hz)
Other data format: 4752828 ( 26885.0 Hz)
Sample trace data format: 0 ( 0.0 Hz)
Undefined format: 0 ( 0.0 Hz)
Other data format type: PAUSE: 1210 ( 6.8 Hz)
RESUME: 1214 ( 6.9 Hz)
SYNC100: 32658 ( 184.7 Hz)
WR48-63: 32658 ( 184.7 Hz)
FEE64 disc: 0 ( 0.0 Hz)
MBS info: 4685088 ( 26501.8 Hz)
Other info: 0 ( 0.0 Hz)
ADC data range bit set: 717535 ( 4058.8 Hz)
Timewarps: ADC: 0 ( 0.0 Hz)
PAUSE: 0 ( 0.0 Hz)
RESUME: 0 ( 0.0 Hz)
SYNC100: 0 ( 0.0 Hz)
WR48-63: 0 ( 0.0 Hz)
FEE64 disc: 0 ( 0.0 Hz)
MBS info: 0 ( 0.0 Hz)
Undefined: 0 ( 0.0 Hz)
Sample trace: 0 ( 0.0 Hz)
*** Timestamp elapsed time: 176.783 s
FEE elapsed dead time(s) elapsed idle time(s)
0 0.207 0.000
1 13.018 0.000
2 0.307 0.000
3 15.029 0.000
4 0.460 0.000
5 16.031 0.000
6 0.053 0.000
7 18.555 0.000
8 0.064 0.000
9 2.767 0.000
10 0.156 0.000
11 0.013 0.000
12 0.042 0.000
13 0.120 0.000
14 0.011 0.000
15 1.165 0.000
16 0.000 0.000
17 0.000 0.000
18 0.000 0.000
19 0.000 0.000
20 0.000 0.000
21 0.000 0.000
22 0.000 0.000
23 0.000 0.000
24 0.000 0.000
25 0.000 0.000
26 0.000 0.000
27 0.000 0.000
28 0.000 0.000
29 0.000 0.000
30 0.000 0.000
31 0.000 0.000
32 0.000 0.000
*** Statistics
FEE ADC Data Other Data Sample Undefined Pause Resume SYNC100 WR48-63 Disc MBS Other HEC Data
0 6985399 7079 0 0 19 19 870 870 0 5301 0 23500
1 14902829 3959 0 0 133 134 1846 1846 0 0 0 30106
2 9849800 1542328 0 0 15 15 1400 1400 0 1539498 0 34705
3 24099351 6585 0 0 273 274 3019 3019 0 0 0 21224
4 4358270 608906 0 0 22 22 570 570 0 607722 0 20659
5 21810185 6107 0 0 208 209 2845 2845 0 0 0 26202
6 6709059 419440 0 0 8 8 900 900 0 417624 0 34989
7 50592433 13110 0 0 251 251 6304 6304 0 0 0 314546
8 8465407 2084 0 0 5 5 1037 1037 0 0 0 35796
9 38024962 1522758 0 0 170 171 4988 4988 0 1512441 0 34088
10 15224642 3818 0 0 25 25 1884 1884 0 0 0 21218
11 4023142 603616 0 0 2 2 555 555 0 602502 0 30177
12 5915692 1460 0 0 7 7 723 723 0 0 0 19261
13 9709569 2380 0 0 14 14 1176 1176 0 0 0 33030
14 4832393 1204 0 0 3 3 599 599 0 0 0 22476
15 31664039 7994 0 0 55 55 3942 3942 0 0 0 15558
16 0 0 0 0 0 0 0 0 0 0 0 0
17 0 0 0 0 0 0 0 0 0 0 0 0
18 0 0 0 0 0 0 0 0 0 0 0 0
19 0 0 0 0 0 0 0 0 0 0 0 0
20 0 0 0 0 0 0 0 0 0 0 0 0
21 0 0 0 0 0 0 0 0 0 0 0 0
22 0 0 0 0 0 0 0 0 0 0 0 0
23 0 0 0 0 0 0 0 0 0 0 0 0
24 0 0 0 0 0 0 0 0 0 0 0 0
25 0 0 0 0 0 0 0 0 0 0 0 0
26 0 0 0 0 0 0 0 0 0 0 0 0
27 0 0 0 0 0 0 0 0 0 0 0 0
28 0 0 0 0 0 0 0 0 0 0 0 0
29 0 0 0 0 0 0 0 0 0 0 0 0
30 0 0 0 0 0 0 0 0 0 0 0 0
31 0 0 0 0 0 0 0 0 0 0 0 0
32 0 0 0 0 0 0 0 0 0 0 0 0
*** Timewarps
FEE ADC Pause Resume SYNC100 WR48-63 Disc MBS Undefined Samples
0 0 0 0 0 0 0 0 0 0
1 0 0 0 0 0 0 0 0 0
2 0 0 0 0 0 0 0 0 0
3 0 0 0 0 0 0 0 0 0
4 0 0 0 0 0 0 0 0 0
5 0 0 0 0 0 0 0 0 0
6 0 0 0 0 0 0 0 0 0
7 0 0 0 0 0 0 0 0 0
8 0 0 0 0 0 0 0 0 0
9 0 0 0 0 0 0 0 0 0
10 0 0 0 0 0 0 0 0 0
11 0 0 0 0 0 0 0 0 0
12 0 0 0 0 0 0 0 0 0
13 0 0 0 0 0 0 0 0 0
14 0 0 0 0 0 0 0 0 0
15 0 0 0 0 0 0 0 0 0
16 0 0 0 0 0 0 0 0 0
17 0 0 0 0 0 0 0 0 0
18 0 0 0 0 0 0 0 0 0
19 0 0 0 0 0 0 0 0 0
20 0 0 0 0 0 0 0 0 0
21 0 0 0 0 0 0 0 0 0
22 0 0 0 0 0 0 0 0 0
23 0 0 0 0 0 0 0 0 0
24 0 0 0 0 0 0 0 0 0
25 0 0 0 0 0 0 0 0 0
26 0 0 0 0 0 0 0 0 0
27 0 0 0 0 0 0 0 0 0
28 0 0 0 0 0 0 0 0 0
29 0 0 0 0 0 0 0 0 0
30 0 0 0 0 0 0 0 0 0
31 0 0 0 0 0 0 0 0 0
32 0 0 0 0 0 0 0 0 0
*** Program elapsed time: 33.457s ( 956.451 blocks/s, 59.778 Mb/s)
|
|
|
|
|
|
|
|
|
|
|
|
|