AIDA GELINA BRIKEN nToF CRIB ISOLDE CIRCE nTOFCapture DESPEC DTAS EDI_PSA 179Ta CARME StellarModelling DCF K40 MONNET
  DESPEC  ELOG logo
Message ID: 652     Entry time: Tue Jun 11 18:45:37 2024
Author: PP 
Subject: Mid-shift checks, 19:45 

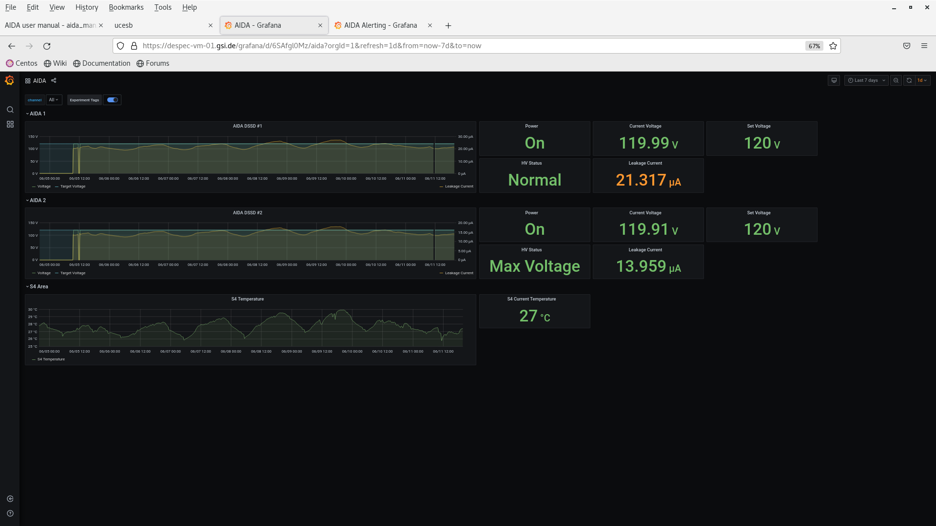
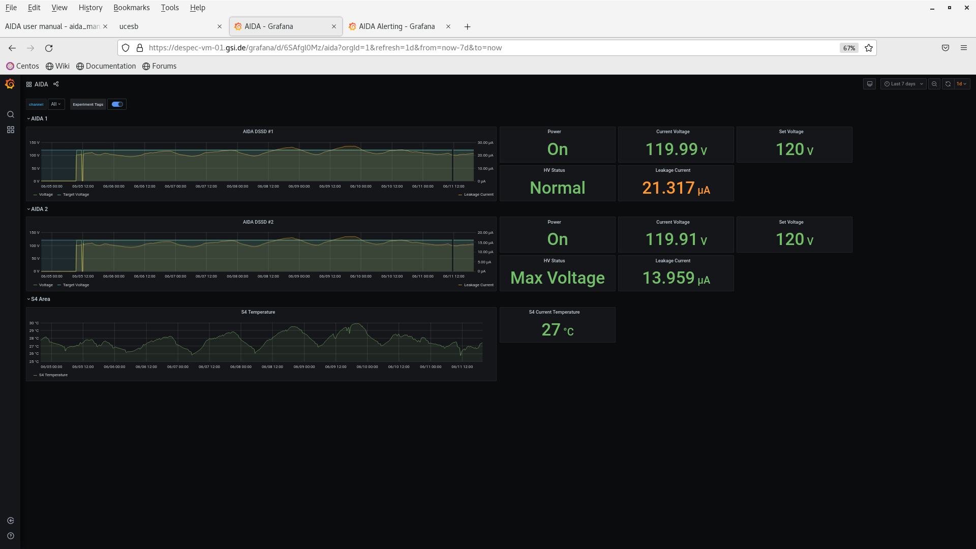
All looks good.

Sceenshots attached.

Attachment 1: Screenshot_from_2024-06-11_19-46-41.png  159 kB  Uploaded Tue Jun 11 19:50:41 2024  | Hide | Hide all
Screenshot_from_2024-06-11_19-46-41.png
Attachment 2: Screenshot_from_2024-06-11_19-47-09.png  129 kB  Uploaded Tue Jun 11 19:50:49 2024  | Hide | Hide all
Screenshot_from_2024-06-11_19-47-09.png
Attachment 3: Screenshot_from_2024-06-11_19-47-38.png  203 kB  Uploaded Tue Jun 11 19:50:59 2024  | Hide | Hide all
Screenshot_from_2024-06-11_19-47-38.png
Attachment 4: Screenshot_from_2024-06-11_19-48-12.png  202 kB  Uploaded Tue Jun 11 19:51:10 2024  | Hide | Hide all
Screenshot_from_2024-06-11_19-48-12.png
Attachment 5: Screenshot_from_2024-06-11_19-48-58.png  221 kB  Uploaded Tue Jun 11 19:51:22 2024  | Hide | Hide all
Screenshot_from_2024-06-11_19-48-58.png
Attachment 6: Screenshot_from_2024-06-11_19-49-22.png  148 kB  Uploaded Tue Jun 11 19:51:35 2024  | Hide | Hide all
Screenshot_from_2024-06-11_19-49-22.png
Attachment 7: Screenshot_from_2024-06-11_19-49-43.png  139 kB  Uploaded Tue Jun 11 19:51:45 2024  | Hide | Hide all
Screenshot_from_2024-06-11_19-49-43.png
Attachment 8: Screenshot_from_2024-06-11_19-50-19.png  640 kB  Uploaded Tue Jun 11 19:51:55 2024  | Hide | Hide all
Screenshot_from_2024-06-11_19-50-19.png
ELOG V3.1.3-7933898