AIDA GELINA BRIKEN nToF CRIB ISOLDE CIRCE nTOFCapture DESPEC DTAS EDI_PSA 179Ta CARME StellarModelling DCF K40 MONNET
  DESPEC  ELOG logo
Message ID: 657     Entry time: Wed Jun 12 15:41:07 2024
Author: Betool Alayed 
Subject: 16:00-00:00 Wed 12 Jun 24 

5pm full checks:
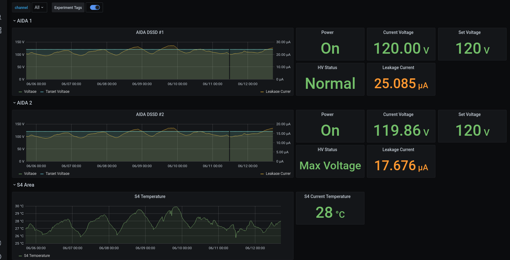
DSSSD bias & leakage current  ok - attachment # 1-2
FEE64 temperatures  ok - attachment # 3
ADC data item stats - attachment # 4
Merger ok - Attachement # 5
Tape service - attachement # 6

7pm full checks:
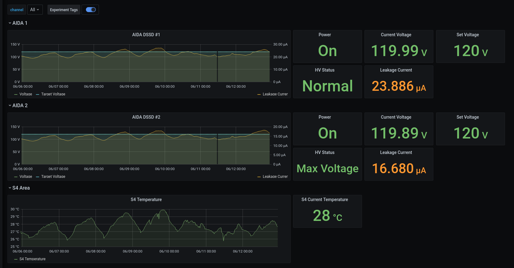
DSSSD bias & leakage current  ok - attachment # 7-8
FEE64 temperatures  ok - attachment # 9
ADC data item stats - attachment # 10
Merger ok - Attachement # 11
Tape service - attachement # 12
ucesb - attachment # 13

9pm full checks:
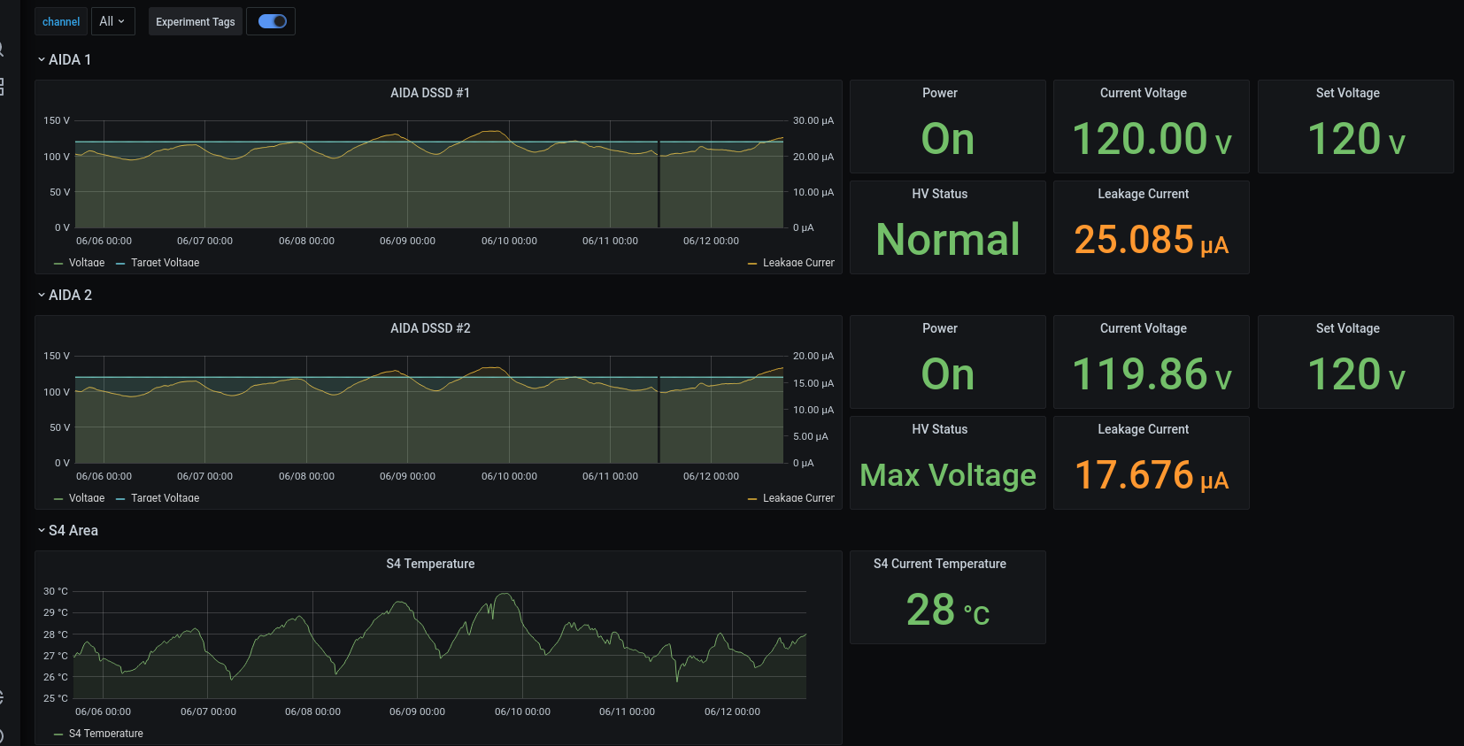
DSSSD bias & leakage current ok - attachment# 14-15
FEE64 temperatures ok - attachment # 16
ADC data item stats - attachment # 17
Merger ok - Attachement # 18
Tape service - attachement # 19
ucesb - attachment # 20

11pm full checks:
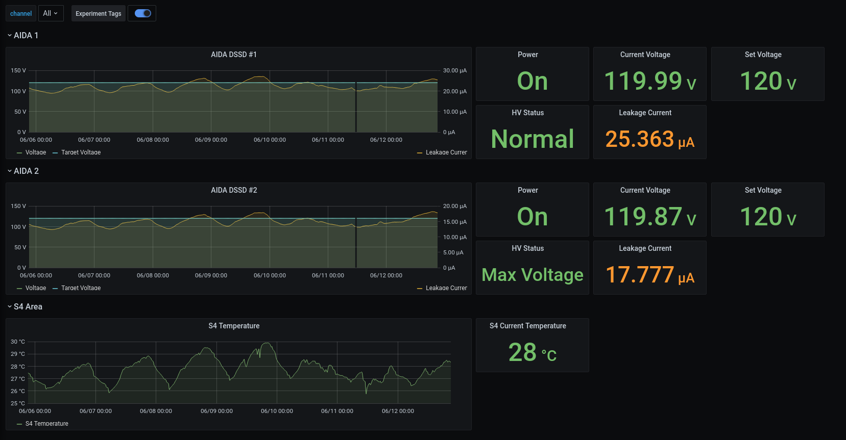
DSSSD bias & leakage current ok - attachment# 21-22
FEE64 temperatures ok - attachment # 23
ADC data item stats - attachment # 24
Merger ok - Attachement # 25
Tape service - attachement # 26
ucesb - attachment # 27

Attachment 1: Screenshot_from_2024-06-12_17-00-31.png  138 kB  Uploaded Wed Jun 12 17:39:41 2024  | Hide | Hide all
Screenshot_from_2024-06-12_17-00-31.png
Attachment 2: Screenshot_from_2024-06-12_17-01-10.png  42 kB  Uploaded Wed Jun 12 17:40:02 2024  | Hide | Hide all
Screenshot_from_2024-06-12_17-01-10.png
Attachment 3: Screenshot_from_2024-06-12_17-02-29.png  97 kB  Uploaded Wed Jun 12 17:40:33 2024  | Hide | Hide all
Screenshot_from_2024-06-12_17-02-29.png
Attachment 4: Screenshot_from_2024-06-12_17-03-14.png  77 kB  Uploaded Wed Jun 12 17:40:51 2024  | Hide | Hide all
Screenshot_from_2024-06-12_17-03-14.png
Attachment 5: Screenshot_from_2024-06-12_17-31-47.png  100 kB  Uploaded Wed Jun 12 17:42:03 2024  | Hide | Hide all
Screenshot_from_2024-06-12_17-31-47.png
Attachment 6: Screenshot_from_2024-06-12_17-31-13.png  80 kB  Uploaded Wed Jun 12 17:42:16 2024  | Hide | Hide all
Screenshot_from_2024-06-12_17-31-13.png
Attachment 7: Screenshot_from_2024-06-12_19-03-51.png  41 kB  Uploaded Wed Jun 12 19:09:02 2024  | Hide | Hide all
Screenshot_from_2024-06-12_19-03-51.png
Attachment 8: Screenshot_from_2024-06-12_19-04-39.png  135 kB  Uploaded Wed Jun 12 19:09:20 2024  | Hide | Hide all
Screenshot_from_2024-06-12_19-04-39.png
Attachment 9: Screenshot_from_2024-06-12_19-05-34.png  112 kB  Uploaded Wed Jun 12 19:09:38 2024  | Hide | Hide all
Screenshot_from_2024-06-12_19-05-34.png
Attachment 10: Screenshot_from_2024-06-12_19-06-05.png  77 kB  Uploaded Wed Jun 12 19:10:06 2024  | Hide | Hide all
Screenshot_from_2024-06-12_19-06-05.png
Attachment 11: Screenshot_from_2024-06-12_19-07-15.png  99 kB  Uploaded Wed Jun 12 19:12:36 2024  | Hide | Hide all
Screenshot_from_2024-06-12_19-07-15.png
Attachment 12: Screenshot_from_2024-06-12_19-08-02.png  77 kB  Uploaded Wed Jun 12 19:12:56 2024  | Hide | Hide all
Screenshot_from_2024-06-12_19-08-02.png
Attachment 13: Screenshot_from_2024-06-12_19-12-15.png  29 kB  Uploaded Wed Jun 12 19:13:11 2024  | Hide | Hide all
Screenshot_from_2024-06-12_19-12-15.png
Attachment 14: Screenshot_from_2024-06-12_21-01-54.png  36 kB  Uploaded Wed Jun 12 21:09:31 2024  | Hide | Hide all
Screenshot_from_2024-06-12_21-01-54.png
Attachment 15: Screenshot_from_2024-06-12_21-03-08.png  135 kB  Uploaded Wed Jun 12 21:09:51 2024  | Hide | Hide all
Screenshot_from_2024-06-12_21-03-08.png
Attachment 16: Screenshot_from_2024-06-12_21-03-52.png  110 kB  Uploaded Wed Jun 12 21:10:19 2024  | Hide | Hide all
Screenshot_from_2024-06-12_21-03-52.png
Attachment 17: Screenshot_from_2024-06-12_21-04-48.png  76 kB  Uploaded Wed Jun 12 21:10:41 2024  | Hide | Hide all
Screenshot_from_2024-06-12_21-04-48.png
Attachment 18: Screenshot_from_2024-06-12_21-06-37.png  99 kB  Uploaded Wed Jun 12 21:11:06 2024  | Hide | Hide all
Screenshot_from_2024-06-12_21-06-37.png
Attachment 19: Screenshot_from_2024-06-12_21-07-16.png  80 kB  Uploaded Wed Jun 12 21:11:32 2024  | Hide | Hide all
Screenshot_from_2024-06-12_21-07-16.png
Attachment 20: Screenshot_from_2024-06-12_21-08-36.png  110 kB  Uploaded Wed Jun 12 21:11:51 2024  | Hide | Hide all
Screenshot_from_2024-06-12_21-08-36.png
Attachment 21: Screenshot_from_2024-06-12_22-58-59.png  39 kB  Uploaded Wed Jun 12 23:06:16 2024  | Hide | Hide all
Screenshot_from_2024-06-12_22-58-59.png
Attachment 22: Screenshot_from_2024-06-12_22-59-43.png  138 kB  Uploaded Wed Jun 12 23:06:46 2024  | Hide | Hide all
Screenshot_from_2024-06-12_22-59-43.png
Attachment 23: Screenshot_from_2024-06-12_23-01-09.png  111 kB  Uploaded Wed Jun 12 23:07:06 2024  | Hide | Hide all
Screenshot_from_2024-06-12_23-01-09.png
Attachment 24: Screenshot_from_2024-06-12_23-02-14.png  77 kB  Uploaded Wed Jun 12 23:07:26 2024  | Hide | Hide all
Screenshot_from_2024-06-12_23-02-14.png
Attachment 25: Screenshot_from_2024-06-12_23-03-09.png  100 kB  Uploaded Wed Jun 12 23:07:55 2024  | Hide | Hide all
Screenshot_from_2024-06-12_23-03-09.png
Attachment 26: Screenshot_from_2024-06-12_23-03-48.png  79 kB  Uploaded Wed Jun 12 23:08:22 2024  | Hide | Hide all
Screenshot_from_2024-06-12_23-03-48.png
Attachment 27: Screenshot_from_2024-06-12_23-05-26.png  108 kB  Uploaded Wed Jun 12 23:08:43 2024  | Hide | Hide all
Screenshot_from_2024-06-12_23-05-26.png
ELOG V3.1.3-7933898