AIDA GELINA BRIKEN nToF CRIB ISOLDE CIRCE nTOFCapture DESPEC DTAS EDI_PSA 179Ta CARME StellarModelling DCF K40 MONNET
  DESPEC  ELOG logo
Message ID: 663     Entry time: Fri Jun 14 15:00:47 2024
Author: Norah , Muneerah 
Subject: 16:00-20:00 Friday 14 June  

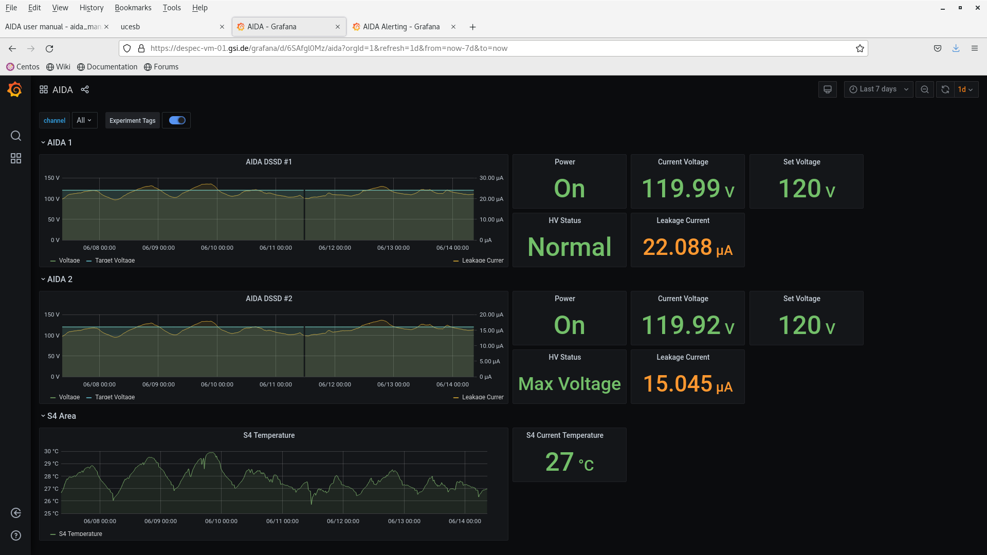
Everything appears to be running smoothly. Attachments 1-4 were taken around 16:00

DSSSD Bias & Leakage Current - Check: OK (see attachment 1)
FEE64 Temperature - Check: OK (see attachment 2)
ADC Data Item Stats and Spectrum Browser - Check: OK (see attachments 3 and 4)

Another set of screenshots was taken around 18:00, and everything looks good.

DSSSD bias & leakage current  ok - attachment # 5-6
FEE64 temperatures  ok - attachment # 7
ADC data item stats - attachment # 8
Merger ok - Attachement #9
Tape service - attachement # 10
ucesb - attachment #11

At 19:17, AIDA03 temperatures gave no response (see attachment 12), but after two minutes, they returned to normal.

I noted that the  bplse in ucesb has no data (see attachment 13). It may need to change the disc thresholds again
 it does not affect AIDA

At 19:30 most aida temperature are high and I spoke to people on site via zoom one of them she is working with AIDA so she was able to help. She called Nick and it is found that there is a problem in the cooling system so she stopped AIDA

At 22 the cooling system fixed and Nic and the other person on site restarted AIDA

 

 

 

 

 

Attachment 1: Screenshot_from_2024-06-14_16-06-09.png  185 kB  Uploaded Fri Jun 14 16:26:03 2024  | Hide | Hide all
Screenshot_from_2024-06-14_16-06-09.png
Attachment 2: Screenshot_from_2024-06-14_16-04-58.png  158 kB  Uploaded Fri Jun 14 16:26:31 2024  | Hide | Hide all
Screenshot_from_2024-06-14_16-04-58.png
Attachment 3: Screenshot_from_2024-06-14_16-04-23.png  128 kB  Uploaded Fri Jun 14 16:27:02 2024  | Hide | Hide all
Screenshot_from_2024-06-14_16-04-23.png
Attachment 4: Screenshot_from_2024-06-14_16-05-33.png  218 kB  Uploaded Fri Jun 14 16:27:21 2024  | Hide | Hide all
Screenshot_from_2024-06-14_16-05-33.png
Attachment 5: Screenshot_from_2024-06-14_18-02-36.png  185 kB  Uploaded Fri Jun 14 18:03:03 2024  | Hide | Hide all
Screenshot_from_2024-06-14_18-02-36.png
Attachment 6: Screenshot_from_2024-06-14_18-02-08.png  47 kB  Uploaded Fri Jun 14 18:03:34 2024  | Hide | Hide all
Screenshot_from_2024-06-14_18-02-08.png
Attachment 7: Screenshot_from_2024-06-14_18-04-40.png  255 kB  Uploaded Fri Jun 14 18:05:00 2024  | Hide | Hide all
Screenshot_from_2024-06-14_18-04-40.png
Attachment 8: Screenshot_from_2024-06-14_18-05-44.png  195 kB  Uploaded Fri Jun 14 18:06:09 2024  | Hide | Hide all
Screenshot_from_2024-06-14_18-05-44.png
Attachment 9: Screenshot_from_2024-06-14_18-08-50.png  156 kB  Uploaded Fri Jun 14 18:09:18 2024  | Hide | Hide all
Screenshot_from_2024-06-14_18-08-50.png
Attachment 10: Screenshot_from_2024-06-14_18-11-04.png  191 kB  Uploaded Fri Jun 14 18:11:18 2024  | Hide | Hide all
Screenshot_from_2024-06-14_18-11-04.png
Attachment 11: Screenshot_from_2024-06-14_18-17-15.png  172 kB  Uploaded Fri Jun 14 18:17:42 2024  | Hide | Hide all
Screenshot_from_2024-06-14_18-17-15.png
Attachment 12: Screenshot_from_2024-06-14_19-23-32.png  255 kB  Uploaded Fri Jun 14 19:28:31 2024  | Hide | Hide all
Screenshot_from_2024-06-14_19-23-32.png
Attachment 13: Screenshot_from_2024-06-14_19-35-11.png  168 kB  Uploaded Fri Jun 14 19:46:24 2024  | Hide | Hide all
Screenshot_from_2024-06-14_19-35-11.png
ELOG V3.1.3-7933898