|
|
|
AIDA
GELINA
BRIKEN
nToF
CRIB
ISOLDE
CIRCE
nTOFCapture
DESPEC
DTAS
EDI_PSA
179Ta
CARME
StellarModelling
DCF
K40
MONNET
|
| DESPEC |
 |
|
|
Message ID: 282
Entry time: Sun Apr 25 10:22:16 2021
|
| Author: |
TD |
| Subject: |
Sunday 25 April |
|
|
11.25 All system wide checks OK *except*
Base Current Difference
aida01 fault 0xc95f : 0xc960 : 1
aida02 fault 0x8bbe : 0x8bbf : 1
aida03 fault 0xae9d : 0xae9e : 1
aida04 fault 0x6e2 : 0x6e3 : 1
aida05 fault 0x31a2 : 0x31a4 : 2
aida05 : WR status 0x10
aida06 fault 0x22e7 : 0x22ea : 3
aida07 fault 0x438d : 0x438f : 2
aida08 fault 0x61eb : 0x61ed : 2
White Rabbit error counter test result: Passed 4, Failed 8
Understand the status reports as follows:-
Status bit 3 : White Rabbit decoder detected an error in the received data
Status bit 2 : Firmware registered WR error, no reload of Timestamp
Status bit 0 : White Rabbit decoder reports uncertain of Timestamp information from WR
Returned 0 0 0 0 0 0 0 0 0 0 0 0
Mem(KB) : 4 8 16 32 64 128 256 512 1k 2k 4k
aida01 : 55 21 31 6 3 2 2 3 2 3 4 : 28148
aida02 : 28 3 5 4 0 3 1 3 3 3 6 : 36312
aida03 : 25 10 2 2 2 4 1 3 3 3 6 : 36500
aida04 : 14 7 10 1 2 2 2 3 3 3 6 : 36528
aida05 : 58 35 28 6 4 2 2 3 3 3 4 : 29312
aida06 : 16 11 6 1 0 4 1 3 3 3 6 : 36376
aida07 : 75 31 25 9 4 3 2 2 2 3 4 : 27988
aida08 : 28 7 1 1 1 4 1 3 3 3 6 : 36376
aida09 : 50 48 28 10 3 3 3 4 2 3 4 : 29320
aida10 : 26 5 4 3 1 3 2 4 2 3 6 : 36080
aida11 : 21 7 5 3 5 2 2 4 2 3 6 : 36220
aida12 : 64 29 26 7 3 1 2 3 2 3 4 : 28072
Collecting the file size of each FEE64 Options CONTENTS file to check they are all the same
FEE : aida01 => Options file size is 1026 Last changed Sat Apr 24 03:57:22 CEST 2021
FEE : aida02 => Options file size is 1014 Last changed Fri Apr 16 00:56:20 CEST 2021
FEE : aida03 => Options file size is 1014 Last changed Wed Apr 14 21:52:04 CEST 2021
FEE : aida04 => Options file size is 1025 Last changed Sat Apr 17 06:07:36 CEST 2021
FEE : aida05 => Options file size is 1025 Last changed Fri Apr 16 00:53:25 CEST 2021
FEE : aida06 => Options file size is 1014 Last changed Wed Apr 14 21:52:04 CEST 2021
FEE : aida07 => Options file size is 1014 Last changed Wed Apr 14 21:52:04 CEST 2021
FEE : aida08 => Options file size is 1014 Last changed Wed Apr 14 21:52:04 CEST 2021
FEE : aida09 => Options file size is 1014 Last changed Wed Apr 14 21:52:05 CEST 2021
FEE : aida10 => Options file size is 1014 Last changed Wed Apr 14 21:52:06 CEST 2021
FEE : aida11 => Options file size is 1014 Last changed Wed Apr 14 21:52:05 CEST 2021
FEE : aida12 => Options file size is 1025 Last changed Mon Apr 19 09:05:25 CEST 2021
Most recent merger errors reported - server terminal now reset & clear'd
MERGE Data Link (4408): bad timestamp 10 3 0xc2b67d8f 0x0b50c3e2 0x0000f437cb50c3e2 0x1678f437cb50c3e2 0x1678f43a16f1e6b2
MERGE Data Link (4408): bad timestamp 10 3 0xc2877f27 0x0b50cbb2 0x0000f437cb50cbb2 0x1678f437cb50cbb2 0x1678f43a16f1e6b2
MERGE Data Link (4408): bad timestamp 10 3 0xc2a07fcd 0x0b50cbb2 0x0000f437cb50cbb2 0x1678f437cb50cbb2 0x1678f43a16f1e6b2
MERGE Data Link (4408): bad timestamp 10 3 0xc2b77c9c 0x0b50cbb2 0x0000f437cb50cbb2 0x1678f437cb50cbb2 0x1678f43a16f1e6b2
MERGE Data Link (4408): bad timestamp 10 3 0xc28b7d9c 0x0b50d382 0x0000f437cb50d382 0x1678f437cb50d382 0x1678f43a16f1e6b2
MERGE Data Link (4408): bad timestamp 10 3 0xc2937e6c 0x0b50e322 0x0000f437cb50e322 0x1678f437cb50e322 0x1678f43a16f1e6b2
MERGE Data Link (4408): bad timestamp 10 3 0xc2a17d78 0x0b50e322 0x0000f437cb50e322 0x1678f437cb50e322 0x1678f43a16f1e6b2
MERGE Data Link (4408): bad timestamp 10 3 0xc2817fff 0x0b50eaf2 0x0000f437cb50eaf2 0x1678f437cb50eaf2 0x1678f43a16f1e6b2
MERGE Data Link (4408): bad timestamp 10 3 0xc2b77ecf 0x06fb3d52 0x0000f437cb50eaf2 0x1678f437c6fb3d52 0x1678f43a16f1e6b2
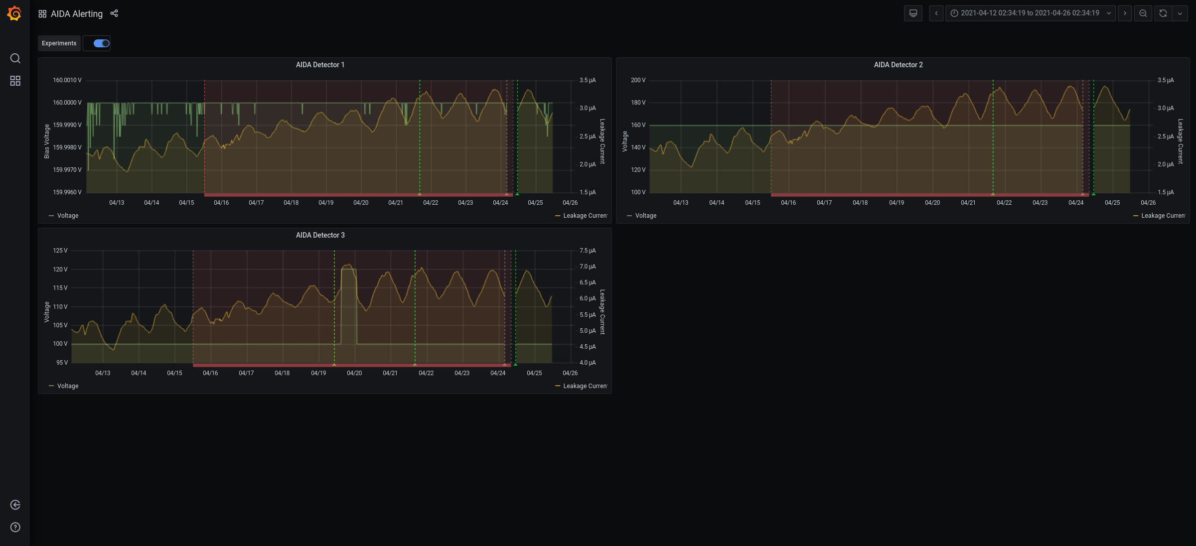
11.25 Grafana DSSSD bias |& leakage currents for previous 7 days - attachment 1
DSSSD bias |& leakage currents Ok - attachment 2
FEE64 temps OK - attachment 3
good event stats - attachment 4
merger time seq errors - attachment 5
All histograms, stats and merge stats zero'd
WR decoder errors *new* baseline
11.45 1.8.L spectra - attachments 6 & 7
peak width FWHM aida05 65 ch, aida06 95 ch
1.8.W spectra = attachments 8 & 9 |
|
|
|
|
|
|
|
|
|
|
|
|
|
|
|
|
|
|