|
|
|
AIDA
GELINA
BRIKEN
nToF
CRIB
ISOLDE
CIRCE
nTOFCapture
DESPEC
DTAS
EDI_PSA
179Ta
CARME
StellarModelling
DCF
K40
MONNET
|
| DESPEC |
 |
|
|
Message ID: 303
Entry time: Mon May 10 08:49:37 2021
|
| Author: |
TD |
| Subject: |
Monday 10 May |
|
|
09.51 All system wide checks OK *except*
Base Current Difference
aida05 fault 0x8441 : 0x8442 : 1
aida06 fault 0xc5c5 : 0xc5c6 : 1
aida07 fault 0x6f07 : 0x6f08 : 1
aida08 fault 0x4814 : 0x4815 : 1
White Rabbit error counter test result: Passed 12, Failed 4
Understand the status reports as follows:-
Status bit 3 : White Rabbit decoder detected an error in the received data
Status bit 2 : Firmware registered WR error, no reload of Timestamp
Status bit 0 : White Rabbit decoder reports uncertain of Timestamp information from WR
Returned 0 0 0 0 0 0 0 0 0 0 0 0 0 0 0 0
Mem(KB) : 4 8 16 32 64 128 256 512 1k 2k 4k
aida01 : 1 4 6 3 5 5 2 3 2 3 6 : 36004
aida02 : 4 1 3 6 3 4 3 3 2 3 6 : 36040
aida03 : 12 8 5 2 3 3 3 4 2 3 6 : 36416
aida04 : 1 2 5 4 1 4 3 4 2 3 6 : 36388
aida05 : 22 8 4 2 4 5 1 4 1 4 6 : 37272
aida06 : 5 4 0 6 3 6 3 3 2 3 6 : 36276
aida07 : 38 16 7 7 1 6 1 3 3 3 6 : 37032
aida08 : 16 4 2 3 1 4 1 3 3 3 6 : 36384
aida09 : 2 3 7 6 5 5 2 3 2 3 6 : 36112
aida10 : 42 15 4 6 2 6 2 4 2 3 6 : 36768
aida11 : 1 5 13 7 3 3 3 3 2 3 6 : 36124
aida12 : 23 9 3 4 7 3 2 3 2 3 6 : 35988
aida13 : 2 6 7 3 4 4 3 2 2 3 6 : 35592
aida14 : 17 11 3 4 3 5 2 3 2 3 6 : 35980
aida15 : 4 7 5 2 1 6 2 3 2 3 6 : 35864
aida16 : 4 1 3 3 4 2 3 4 2 3 6 : 36264
Collecting the file size of each FEE64 Options CONTENTS file to check they are all the same
FEE : aida01 => Options file size is 1026 Last changed Sun May 09 15:10:52 CEST 2021
FEE : aida02 => Options file size is 1014 Last changed Thu Apr 29 14:43:46 CEST 2021
FEE : aida03 => Options file size is 1014 Last changed Thu Apr 29 14:43:50 CEST 2021
FEE : aida04 => Options file size is 1014 Last changed Thu Apr 29 14:43:53 CEST 2021
FEE : aida05 => Options file size is 1014 Last changed Thu Apr 29 14:43:55 CEST 2021
FEE : aida06 => Options file size is 1014 Last changed Thu Apr 29 14:43:59 CEST 2021
FEE : aida07 => Options file size is 1014 Last changed Thu Apr 29 14:44:02 CEST 2021
FEE : aida08 => Options file size is 1025 Last changed Wed May 05 12:15:54 CEST 2021
FEE : aida09 => Options file size is 1014 Last changed Thu Apr 29 14:44:08 CEST 2021
FEE : aida10 => Options file size is 1014 Last changed Thu Apr 29 14:44:57 CEST 2021
FEE : aida11 => Options file size is 1014 Last changed Thu Apr 29 14:44:57 CEST 2021
FEE : aida12 => Options file size is 1014 Last changed Thu Apr 29 14:44:57 CEST 2021
FEE : aida13 => Options file size is 1025 Last changed Fri May 07 19:40:34 CEST 2021
FEE : aida14 => Options file size is 1014 Last changed Thu Apr 29 14:44:57 CEST 2021
FEE : aida15 => Options file size is 1014 Last changed Thu Apr 29 14:44:57 CEST 2021
FEE : aida16 => Options file size is 1014 Last changed Thu Apr 29 14:44:57 CEST 2021
09.52 All histograms, stats and merger stats zero'd
FEE64 temps OK - attachment 1
ADC data, disc/WR 28-27/pause/correlation stats OK - attachments 2-6
Rate spectra - attachment 7
ASIC check load
Rate spectra - attachment 8
1.8.W spectra 20us FSR - attachments 9 & 10
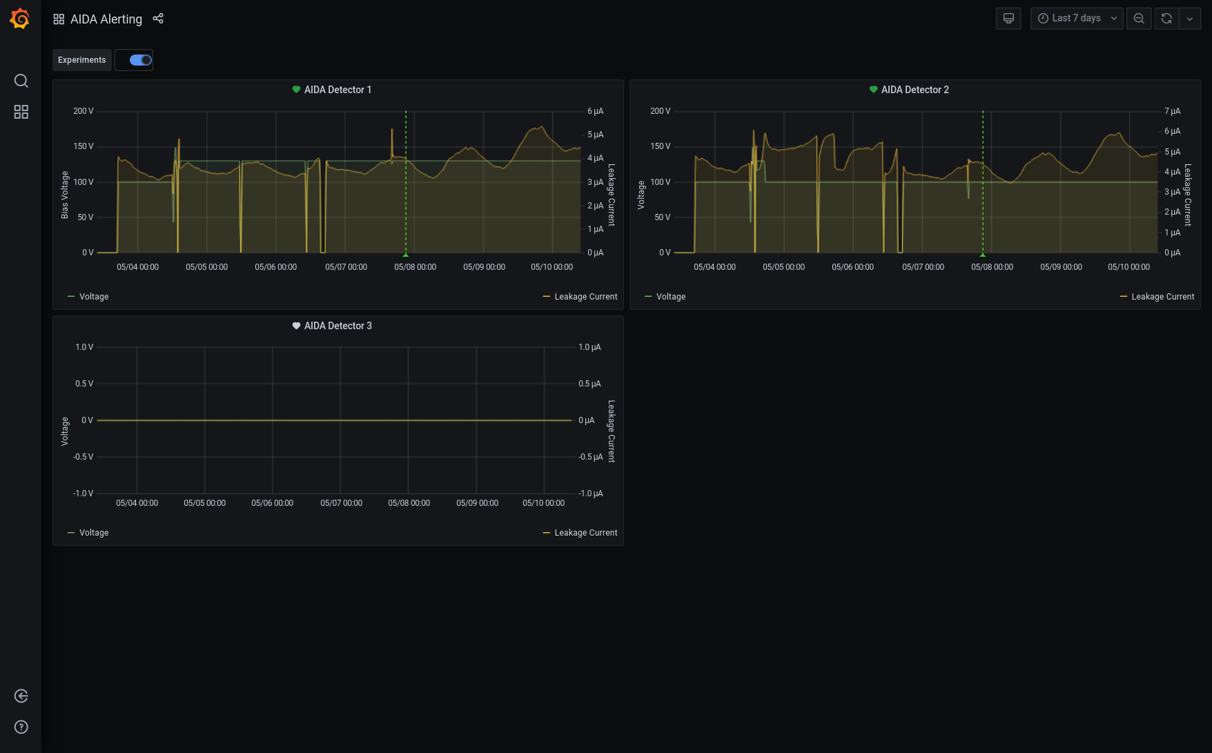
Grafana - most recent 7 days DSSSD bias and leakage current - attachment 11
Merger stats/tape server/merger - attachment 12
DSSSD bias and leakage current OK - attachment 13
10.08 1.8.W spectra 20us, 200us, 2ms & 20ms FSR - attachments 14-21
we are not missing extrinsic noise features at longer time ranges cf. 20us FSR
12.18 Cannot connect to port 8015, MIDAS terminal says "Killed"
Restart MIDAS 8015
Collect FPGA baseline to avoid TCL error
FEEs unaffected and running as before
13.25 FEEs power cycled to see if any change in weird noise/rates situation
No change
ASICs synchronised and back to normal
14.34 Start a pulser walkthrough in May21/R10
Attenuation 5x, Rep Rate 25 Hz
Amplitudes 10..9...1
14.45 Back to 2 Hz @ 2V Pulser, walkthrough complete. No Storage again.
PULSER SETTINGS
---------------------------
Pulse is ON
Positive Tail Pulse
Trigger Source is Internal Clock
Trigger Threshold is 3.5
Amplitude : 2.0 Volts
Rep Rate : 2.0 hZ
Delay : 250.0 ns
Fall Time : 1 ms
Attenuation : 1
Display is : Volts
Equivalent keV is : 200.0 (NB. actually it is 12 MeV)
Ramp Start at 0.01 Volts
Ramp Stop at 9.99 Volts
Ramp Start at 1.0 keV
Ramp Stop at 999.0 keV
Ramp Time is 60 seconds
# Ramp Cycles is 1
OK |
|
|
|
|
|
|
|
|
|
|
|
|
|
|
|
|
|
|
|
|
|
|
|
|
|
|
|
|
|
|
|
|
|
|
|
|
|
|
|
|
|
|