|
|
|
AIDA
GELINA
BRIKEN
nToF
CRIB
ISOLDE
CIRCE
nTOFCapture
DESPEC
DTAS
EDI_PSA
179Ta
CARME
StellarModelling
DCF
K40
MONNET
|
| DESPEC |
 |
|
|
Message ID: 346
Entry time: Mon May 24 09:57:07 2021
|
| Author: |
TD |
| Subject: |
Monday 24 May |
|
|
07.30 Hot HEC channels multiple FEE64s
ASIC check fixes
10.56 DAQ continues OK file S496/R18_75
System wide checks OK * except*
FEE64 module aida06 global clocks failed, 6
Clock status test result: Passed 15, Failed 1
Understand status as follows
Status bit 3 : firmware PLL that creates clocks from external clock not locked
Status bit 2 : always logic '1'
Status bit 1 : LMK3200(2) PLL and clock distribution chip not locked to external clock
Status bit 0 : LMK3200(1) PLL and clock distribution chip not locked to external clock
If all these bits are not set then the operation of the firmware is unreliable
Base Current Difference
aida01 fault 0x82b0 : 0x82b1 : 1
aida02 fault 0xfe72 : 0xfe73 : 1
aida03 fault 0x97f4 : 0x97f5 : 1
aida04 fault 0x950 : 0x951 : 1
aida05 fault 0x8e93 : 0x8e94 : 1
aida06 fault 0x545a : 0x545b : 1
aida07 fault 0xc04d : 0xc04e : 1
aida08 fault 0xa0f7 : 0xa0f8 : 1
White Rabbit error counter test result: Passed 8, Failed 8
Understand the status reports as follows:-
Status bit 3 : White Rabbit decoder detected an error in the received data
Status bit 2 : Firmware registered WR error, no reload of Timestamp
Status bit 0 : White Rabbit decoder reports uncertain of Timestamp information from WR
Returned 0 0 0 0 0 0 0 0 0 0 0 0 0 0 0 0
Mem(KB) : 4 8 16 32 64 128 256 512 1k 2k 4k
aida01 : 1 2 7 2 1 4 3 2 1 4 7 : 40452
aida02 : 13 3 3 1 3 4 2 2 2 4 7 : 41308
aida03 : 17 6 2 2 1 4 2 3 2 3 7 : 39700
aida04 : 8 6 1 0 1 3 1 4 2 3 7 : 39712
aida05 : 10 3 5 3 4 3 3 2 1 4 7 : 40560
aida06 : 4 4 2 0 2 3 2 3 3 4 7 : 42576
aida07 : 5 3 2 3 1 3 1 3 2 4 7 : 41324
aida08 : 11 5 1 1 2 3 3 2 2 4 7 : 41348
aida09 : 7 4 3 0 2 3 1 3 2 4 7 : 41324
aida10 : 11 4 2 2 2 3 2 4 1 4 7 : 41132
aida11 : 18 5 0 2 2 4 2 2 1 4 7 : 40240
aida12 : 2 3 0 1 2 3 2 2 2 4 7 : 41024
aida13 : 4 5 1 2 2 3 2 4 1 4 7 : 41096
aida14 : 9 3 1 2 1 4 2 2 2 4 7 : 41164
aida15 : 2 3 1 3 2 2 3 3 2 4 7 : 41744
aida16 : 5 5 2 0 3 3 2 4 1 4 7 : 41116
Collecting the file size of each FEE64 Options CONTENTS file to check they are all the same
FEE : aida01 => Options file size is 1026 Last changed Sun May 23 12:04:25 CEST 2021
FEE : aida02 => Options file size is 1025 Last changed Sun May 23 00:19:21 CEST 2021
FEE : aida03 => Options file size is 1014 Last changed Thu Apr 29 14:43:50 CEST 2021
FEE : aida04 => Options file size is 1025 Last changed Fri May 14 16:54:56 CEST 2021
FEE : aida05 => Options file size is 1025 Last changed Mon May 17 06:25:41 CEST 2021
FEE : aida06 => Options file size is 1014 Last changed Thu Apr 29 14:43:59 CEST 2021
FEE : aida07 => Options file size is 1014 Last changed Thu Apr 29 14:44:02 CEST 2021
FEE : aida08 => Options file size is 1025 Last changed Sun May 23 00:16:54 CEST 2021
FEE : aida09 => Options file size is 1014 Last changed Thu Apr 29 14:44:08 CEST 2021
FEE : aida10 => Options file size is 1014 Last changed Thu Apr 29 14:44:57 CEST 2021
FEE : aida11 => Options file size is 1014 Last changed Thu Apr 29 14:44:57 CEST 2021
FEE : aida12 => Options file size is 1014 Last changed Thu Apr 29 14:44:57 CEST 2021
FEE : aida13 => Options file size is 1025 Last changed Fri May 07 19:40:34 CEST 2021
FEE : aida14 => Options file size is 1014 Last changed Thu Apr 29 14:44:57 CEST 2021
FEE : aida15 => Options file size is 1014 Last changed Thu Apr 29 14:44:57 CEST 2021
FEE : aida16 => Options file size is 1014 Last changed Thu Apr 29 14:44:57 CEST 2021
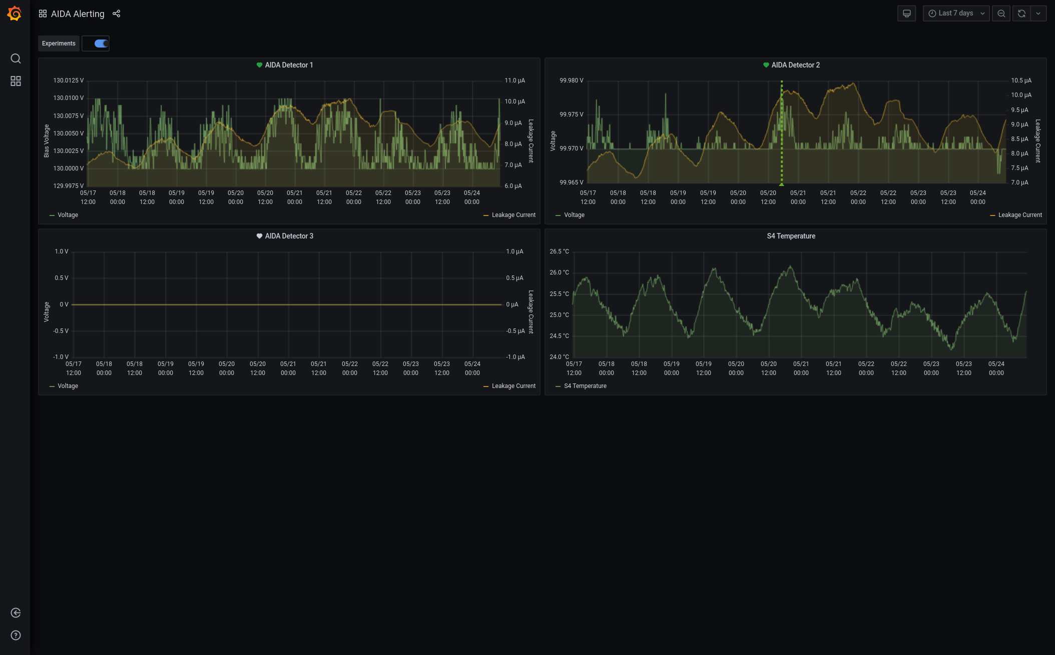
Grafana - DSSSD bias & leakage current - most recent 7 days - attachment 1
Statistics - disc, pause, WR 28-47, correlation scaler - attachments 2-5
1.8.H spectra - attachments 6-8
1.8.L spectra - attachments 9 & 10
Stat spectra - attachments 11 & 12
1.8.W spectra - 20us FSR - attachments 13 & 14
ADC data items - attachment 15
FEE64 temperatures OK - attachment 16
DSSSD bias & leakage currents OK - attachment 17
Merger/Tape Server/Merger statistics - attachment 18
no merger errors reported since previous restart
analysis of file R18_74
max dead time 0.05%
10.17 ASIC check
All histograms, statistics, merger statistics zero'd |
|
|
|
|
|
|
|
|
|
|
|
|
|
|
|
|
|
|
|
|
|
|
|
|
|
|
|
|
|
|
|
|
|
|
|
|
|
*** TDR format 3.3.0 analyser - TD - May 2021
*** ERROR: READ I/O error: 5002
blocks: 32000
ADC data format: 42982076 ( 14466.2 Hz)
Other data format: 218937925 ( 73686.5 Hz)
Sample trace data format: 0 ( 0.0 Hz)
Undefined format: 0 ( 0.0 Hz)
Other data format type: PAUSE: 59 ( 0.0 Hz)
RESUME: 59 ( 0.0 Hz)
SYNC100: 43069 ( 14.5 Hz)
WR48-63: 43069 ( 14.5 Hz)
FEE64 disc: 1163669 ( 391.6 Hz)
MBS info: 217688000 ( 73265.8 Hz)
Other info: 0 ( 0.0 Hz)
ADC data range bit set: 0 ( 0.0 Hz)
Timewarps: ADC: 0 ( 0.0 Hz)
PAUSE: 0 ( 0.0 Hz)
RESUME: 0 ( 0.0 Hz)
SYNC100: 0 ( 0.0 Hz)
WR48-63: 0 ( 0.0 Hz)
FEE64 disc: 0 ( 0.0 Hz)
MBS info: 0 ( 0.0 Hz)
Undefined: 0 ( 0.0 Hz)
Sample trace: 0 ( 0.0 Hz)
*** Timestamp elapsed time: 2971.209 s
FEE elapsed dead time(s) elapsed idle time(s)
0 0.000 0.000
1 0.000 0.000
2 0.425 0.000
3 1.488 0.000
4 0.000 0.000
5 0.000 2622.333
6 0.000 0.000
7 0.000 2340.476
8 0.000 0.000
9 0.000 0.000
10 0.000 0.000
11 0.000 0.000
12 0.000 0.000
13 0.000 0.000
14 0.000 0.000
15 0.000 0.000
16 0.000 0.000
17 0.000 0.000
18 0.000 0.000
19 0.000 0.000
20 0.000 0.000
21 0.000 0.000
22 0.000 0.000
23 0.000 0.000
24 0.000 0.000
25 0.000 0.000
26 0.000 0.000
27 0.000 0.000
28 0.000 0.000
29 0.000 0.000
30 0.000 0.000
31 0.000 0.000
32 0.000 0.000
*** Statistics
FEE ADC Data Other Data Sample Undefined Pause Resume SYNC100 WR48-63 Disc MBS Other HEC Data
0 64 0 0 0 0 0 0 0 0 0 0 0
1 2227 3 0 0 0 0 1 1 1 0 0 0
2 75 108903724 0 0 25 25 19964 19964 0 108863746 0 0
3 35357926 110031040 0 0 34 34 21525 21525 1163668 108824254 0 0
4 89 0 0 0 0 0 0 0 0 0 0 0
5 3145189 1316 0 0 0 0 658 658 0 0 0 0
6 64 0 0 0 0 0 0 0 0 0 0 0
7 4475895 1842 0 0 0 0 921 921 0 0 0 0
8 56 0 0 0 0 0 0 0 0 0 0 0
9 67 0 0 0 0 0 0 0 0 0 0 0
10 115 0 0 0 0 0 0 0 0 0 0 0
11 65 0 0 0 0 0 0 0 0 0 0 0
12 65 0 0 0 0 0 0 0 0 0 0 0
13 77 0 0 0 0 0 0 0 0 0 0 0
14 0 0 0 0 0 0 0 0 0 0 0 0
15 102 0 0 0 0 0 0 0 0 0 0 0
16 0 0 0 0 0 0 0 0 0 0 0 0
17 0 0 0 0 0 0 0 0 0 0 0 0
18 0 0 0 0 0 0 0 0 0 0 0 0
19 0 0 0 0 0 0 0 0 0 0 0 0
20 0 0 0 0 0 0 0 0 0 0 0 0
21 0 0 0 0 0 0 0 0 0 0 0 0
22 0 0 0 0 0 0 0 0 0 0 0 0
23 0 0 0 0 0 0 0 0 0 0 0 0
24 0 0 0 0 0 0 0 0 0 0 0 0
25 0 0 0 0 0 0 0 0 0 0 0 0
26 0 0 0 0 0 0 0 0 0 0 0 0
27 0 0 0 0 0 0 0 0 0 0 0 0
28 0 0 0 0 0 0 0 0 0 0 0 0
29 0 0 0 0 0 0 0 0 0 0 0 0
30 0 0 0 0 0 0 0 0 0 0 0 0
31 0 0 0 0 0 0 0 0 0 0 0 0
32 0 0 0 0 0 0 0 0 0 0 0 0
*** Timewarps
FEE ADC Pause Resume SYNC100 WR48-63 Disc MBS Undefined Samples
0 0 0 0 0 0 0 0 0 0
1 0 0 0 0 0 0 0 0 0
2 0 0 0 0 0 0 0 0 0
3 0 0 0 0 0 0 0 0 0
4 0 0 0 0 0 0 0 0 0
5 0 0 0 0 0 0 0 0 0
6 0 0 0 0 0 0 0 0 0
7 0 0 0 0 0 0 0 0 0
8 0 0 0 0 0 0 0 0 0
9 0 0 0 0 0 0 0 0 0
10 0 0 0 0 0 0 0 0 0
11 0 0 0 0 0 0 0 0 0
12 0 0 0 0 0 0 0 0 0
13 0 0 0 0 0 0 0 0 0
14 0 0 0 0 0 0 0 0 0
15 0 0 0 0 0 0 0 0 0
16 0 0 0 0 0 0 0 0 0
17 0 0 0 0 0 0 0 0 0
18 0 0 0 0 0 0 0 0 0
19 0 0 0 0 0 0 0 0 0
20 0 0 0 0 0 0 0 0 0
21 0 0 0 0 0 0 0 0 0
22 0 0 0 0 0 0 0 0 0
23 0 0 0 0 0 0 0 0 0
24 0 0 0 0 0 0 0 0 0
25 0 0 0 0 0 0 0 0 0
26 0 0 0 0 0 0 0 0 0
27 0 0 0 0 0 0 0 0 0
28 0 0 0 0 0 0 0 0 0
29 0 0 0 0 0 0 0 0 0
30 0 0 0 0 0 0 0 0 0
31 0 0 0 0 0 0 0 0 0
32 0 0 0 0 0 0 0 0 0
*** Program elapsed time: 40.766s ( 784.975 blocks/s, 49.061 Mb/s)
|