|
|
|
AIDA
GELINA
BRIKEN
nToF
CRIB
ISOLDE
CIRCE
nTOFCapture
DESPEC
DTAS
EDI_PSA
179Ta
CARME
StellarModelling
DCF
K40
MONNET
|
| DESPEC |
 |
|
|
Message ID: 358
Entry time: Sun Jun 6 14:15:05 2021
|
| Author: |
TD |
| Subject: |
Sunday 6 June |
|
|
14.15 DAQ continues file S496/R32_117
Hot HEC channels multiple FEE64s from c. 06.00 this morning
ASIC check fixes
System wide checks OK *except*
Base Current Difference
aida01 fault 0x8944 : 0x8946 : 2
aida02 fault 0x9b36 : 0x9b38 : 2
aida03 fault 0xf26b : 0xf26d : 2
aida04 fault 0x57a0 : 0x57a2 : 2
aida05 fault 0x4d3c : 0x4d3d : 1
aida05 : WR status 0x10
aida06 fault 0x640c : 0x640d : 1
aida07 fault 0x255e : 0x255f : 1
aida08 fault 0xffbd : 0xffbe : 1
White Rabbit error counter test result: Passed 8, Failed 8
Understand the status reports as follows:-
Status bit 3 : White Rabbit decoder detected an error in the received data
Status bit 2 : Firmware registered WR error, no reload of Timestamp
Status bit 0 : White Rabbit decoder reports uncertain of Timestamp information from WR
Returned 0 0 0 0 0 0 0 0 0 0 0 0 0 0 0 0
Mem(KB) : 4 8 16 32 64 128 256 512 1k 2k 4k
aida01 : 15 12 12 3 3 4 2 2 1 4 7 : 40572
aida02 : 7 8 10 5 2 3 3 2 1 4 7 : 40604
aida03 : 27 10 4 8 1 4 1 3 2 3 7 : 39740
aida04 : 18 7 4 5 1 3 2 3 2 3 7 : 39712
aida05 : 15 13 8 4 1 3 1 3 1 4 7 : 40548
aida06 : 14 8 8 6 3 2 1 3 1 4 7 : 40568
aida07 : 11 4 5 6 2 3 3 2 1 4 7 : 40540
aida08 : 15 6 5 3 4 3 3 2 1 4 7 : 40604
aida09 : 18 4 4 3 3 2 2 3 1 4 7 : 40648
aida10 : 12 6 8 6 1 1 1 3 1 4 7 : 40288
aida11 : 16 8 6 6 4 4 3 3 2 3 7 : 40352
aida12 : 10 7 4 8 3 4 3 3 2 3 7 : 40288
aida13 : 15 7 5 4 5 4 3 3 2 3 7 : 40324
aida14 : 9 4 6 7 3 4 3 3 2 3 7 : 40260
aida15 : 12 4 8 3 2 2 2 4 1 4 7 : 41136
aida16 : 11 8 6 6 3 4 3 3 2 3 7 : 40268
Collecting the file size of each FEE64 Options CONTENTS file to check they are all the same
FEE : aida01 => Options file size is 1026 Last changed Fri Jun 04 09:30:42 CEST 2021
FEE : aida02 => Options file size is 1025 Last changed Sun May 23 00:19:21 CEST 2021
FEE : aida03 => Options file size is 1014 Last changed Thu Apr 29 14:43:50 CEST 2021
FEE : aida04 => Options file size is 1025 Last changed Fri May 14 16:54:56 CEST 2021
FEE : aida05 => Options file size is 1025 Last changed Mon May 17 06:25:41 CEST 2021
FEE : aida06 => Options file size is 1014 Last changed Thu Apr 29 14:43:59 CEST 2021
FEE : aida07 => Options file size is 1014 Last changed Thu Apr 29 14:44:02 CEST 2021
FEE : aida08 => Options file size is 1025 Last changed Sun May 23 00:16:54 CEST 2021
FEE : aida09 => Options file size is 1014 Last changed Thu Apr 29 14:44:08 CEST 2021
FEE : aida10 => Options file size is 1014 Last changed Thu Apr 29 14:44:57 CEST 2021
FEE : aida11 => Options file size is 1014 Last changed Thu Apr 29 14:44:57 CEST 2021
FEE : aida12 => Options file size is 1014 Last changed Thu Apr 29 14:44:57 CEST 2021
FEE : aida13 => Options file size is 1025 Last changed Fri May 07 19:40:34 CEST 2021
FEE : aida14 => Options file size is 1014 Last changed Thu Apr 29 14:44:57 CEST 2021
FEE : aida15 => Options file size is 1014 Last changed Thu Apr 29 14:44:57 CEST 2021
FEE : aida16 => Options file size is 1014 Last changed Thu Apr 29 14:44:57 CEST 2021
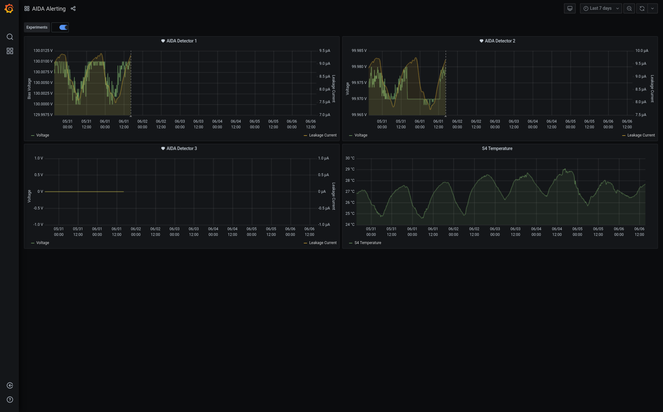
Grafana - DSSSD bias & leakage current - most recent 7 days - attachment 1
Lost activity monitor - attachment 2
1.8.W spectra - 20us FSR - attachments 3 & 4
ADC data items - attachment 5
FEE64 temperatures OK - attachment 6
DSSSD bias & leakage currents OK - attachment 7
Merger/Tape Server/Merger statistics - attachment 8
no merger errors reported since previous restart
16.28 analysis of file S496/R32_118 - attachment 9
max deadtime 0.28% aida04 |
|
|
|
|
|
|
|
|
|
|
|
|
|
|
|
|
|
*** TDR format 3.3.0 analyser - TD - May 2021
*** ERROR: READ I/O error: 5002
blocks: 32000
ADC data format: 48860593 ( 17844.1 Hz)
Other data format: 213059412 ( 77810.4 Hz)
Sample trace data format: 0 ( 0.0 Hz)
Undefined format: 0 ( 0.0 Hz)
Other data format type: PAUSE: 101 ( 0.0 Hz)
RESUME: 101 ( 0.0 Hz)
SYNC100: 42200 ( 15.4 Hz)
WR48-63: 42200 ( 15.4 Hz)
FEE64 disc: 1112345 ( 406.2 Hz)
MBS info: 211862465 ( 77373.2 Hz)
Other info: 0 ( 0.0 Hz)
ADC data range bit set: 0 ( 0.0 Hz)
Timewarps: ADC: 0 ( 0.0 Hz)
PAUSE: 0 ( 0.0 Hz)
RESUME: 0 ( 0.0 Hz)
SYNC100: 0 ( 0.0 Hz)
WR48-63: 0 ( 0.0 Hz)
FEE64 disc: 0 ( 0.0 Hz)
MBS info: 0 ( 0.0 Hz)
Undefined: 0 ( 0.0 Hz)
Sample trace: 0 ( 0.0 Hz)
*** Timestamp elapsed time: 2738.188 s
FEE elapsed dead time(s) elapsed idle time(s)
0 0.000 0.000
1 0.000 2613.952
2 0.575 0.000
3 7.745 0.000
4 0.000 0.000
5 0.000 2154.815
6 0.000 0.000
7 0.000 1921.162
8 0.000 777.447
9 0.000 0.000
10 0.000 0.000
11 0.000 0.000
12 0.000 0.000
13 0.000 0.000
14 0.000 0.000
15 0.000 0.000
16 0.000 0.000
17 0.000 0.000
18 0.000 0.000
19 0.000 0.000
20 0.000 0.000
21 0.000 0.000
22 0.000 0.000
23 0.000 0.000
24 0.000 0.000
25 0.000 0.000
26 0.000 0.000
27 0.000 0.000
28 0.000 0.000
29 0.000 0.000
30 0.000 0.000
31 0.000 0.000
32 0.000 0.000
*** Statistics
FEE ADC Data Other Data Sample Undefined Pause Resume SYNC100 WR48-63 Disc MBS Other HEC Data
0 155 0 0 0 0 0 0 0 0 0 0 0
1 66625 28 0 0 0 0 14 14 0 0 0 0
2 415 106108157 0 0 26 26 18899 18899 0 106070307 0 0
3 39298810 106947309 0 0 75 75 21328 21328 1112345 105792158 0 0
4 171 0 0 0 0 0 0 0 0 0 0 0
5 4255149 1684 0 0 0 0 842 842 0 0 0 0
6 596 0 0 0 0 0 0 0 0 0 0 0
7 5234928 2226 0 0 0 0 1113 1113 0 0 0 0
8 493 4 0 0 0 0 2 2 0 0 0 0
9 92 0 0 0 0 0 0 0 0 0 0 0
10 1212 2 0 0 0 0 1 1 0 0 0 0
11 160 0 0 0 0 0 0 0 0 0 0 0
12 781 0 0 0 0 0 0 0 0 0 0 0
13 89 0 0 0 0 0 0 0 0 0 0 0
14 724 2 0 0 0 0 1 1 0 0 0 0
15 193 0 0 0 0 0 0 0 0 0 0 0
16 0 0 0 0 0 0 0 0 0 0 0 0
17 0 0 0 0 0 0 0 0 0 0 0 0
18 0 0 0 0 0 0 0 0 0 0 0 0
19 0 0 0 0 0 0 0 0 0 0 0 0
20 0 0 0 0 0 0 0 0 0 0 0 0
21 0 0 0 0 0 0 0 0 0 0 0 0
22 0 0 0 0 0 0 0 0 0 0 0 0
23 0 0 0 0 0 0 0 0 0 0 0 0
24 0 0 0 0 0 0 0 0 0 0 0 0
25 0 0 0 0 0 0 0 0 0 0 0 0
26 0 0 0 0 0 0 0 0 0 0 0 0
27 0 0 0 0 0 0 0 0 0 0 0 0
28 0 0 0 0 0 0 0 0 0 0 0 0
29 0 0 0 0 0 0 0 0 0 0 0 0
30 0 0 0 0 0 0 0 0 0 0 0 0
31 0 0 0 0 0 0 0 0 0 0 0 0
32 0 0 0 0 0 0 0 0 0 0 0 0
*** Timewarps
FEE ADC Pause Resume SYNC100 WR48-63 Disc MBS Undefined Samples
0 0 0 0 0 0 0 0 0 0
1 0 0 0 0 0 0 0 0 0
2 0 0 0 0 0 0 0 0 0
3 0 0 0 0 0 0 0 0 0
4 0 0 0 0 0 0 0 0 0
5 0 0 0 0 0 0 0 0 0
6 0 0 0 0 0 0 0 0 0
7 0 0 0 0 0 0 0 0 0
8 0 0 0 0 0 0 0 0 0
9 0 0 0 0 0 0 0 0 0
10 0 0 0 0 0 0 0 0 0
11 0 0 0 0 0 0 0 0 0
12 0 0 0 0 0 0 0 0 0
13 0 0 0 0 0 0 0 0 0
14 0 0 0 0 0 0 0 0 0
15 0 0 0 0 0 0 0 0 0
16 0 0 0 0 0 0 0 0 0
17 0 0 0 0 0 0 0 0 0
18 0 0 0 0 0 0 0 0 0
19 0 0 0 0 0 0 0 0 0
20 0 0 0 0 0 0 0 0 0
21 0 0 0 0 0 0 0 0 0
22 0 0 0 0 0 0 0 0 0
23 0 0 0 0 0 0 0 0 0
24 0 0 0 0 0 0 0 0 0
25 0 0 0 0 0 0 0 0 0
26 0 0 0 0 0 0 0 0 0
27 0 0 0 0 0 0 0 0 0
28 0 0 0 0 0 0 0 0 0
29 0 0 0 0 0 0 0 0 0
30 0 0 0 0 0 0 0 0 0
31 0 0 0 0 0 0 0 0 0
32 0 0 0 0 0 0 0 0 0
*** Program elapsed time: 28.738s ( 1113.497 blocks/s, 69.594 Mb/s)
|