|
|
|
AIDA
GELINA
BRIKEN
nToF
CRIB
ISOLDE
CIRCE
nTOFCapture
DESPEC
DTAS
EDI_PSA
179Ta
CARME
StellarModelling
DCF
K40
MONNET
|
| DESPEC |
 |
|
|
Message ID: 361
Entry time: Wed Jun 9 11:27:47 2021
|
| Author: |
TD |
| Subject: |
Wednesday 9 June |
|
|
12.30 DAQ continues OK file S496/R32_373
System wide checks OK *except*
Base Current Difference
aida01 fault 0x8944 : 0x8947 : 3
aida02 fault 0x9b36 : 0x9b39 : 3
aida03 fault 0xf26b : 0xf26e : 3
aida04 fault 0x57a0 : 0x57a3 : 3
aida05 fault 0x4d3c : 0x4d3d : 1
aida05 : WR status 0x10
aida06 fault 0x640c : 0x640d : 1
aida07 fault 0x255e : 0x255f : 1
aida08 fault 0xffbd : 0xffbe : 1
White Rabbit error counter test result: Passed 8, Failed 8
Understand the status reports as follows:-
Status bit 3 : White Rabbit decoder detected an error in the received data
Status bit 2 : Firmware registered WR error, no reload of Timestamp
Status bit 0 : White Rabbit decoder reports uncertain of Timestamp information from WR
Returned 0 0 0 0 0 0 0 0 0 0 0 0 0 0 0 0
Mem(KB) : 4 8 16 32 64 128 256 512 1k 2k 4k
aida01 : 13 5 12 7 2 4 2 2 1 4 7 : 40572
aida02 : 11 6 8 6 1 3 3 2 1 4 7 : 40540
aida03 : 26 5 11 5 1 2 2 3 2 3 7 : 39712
aida04 : 18 7 8 3 2 3 2 3 2 3 7 : 39776
aida05 : 11 5 9 4 1 2 2 3 1 4 7 : 40612
aida06 : 17 3 6 5 5 2 1 3 1 4 7 : 40604
aida07 : 9 3 4 9 1 3 3 2 1 4 7 : 40540
aida08 : 11 8 5 5 3 3 3 2 1 4 7 : 40604
aida09 : 13 5 8 5 2 3 3 2 1 4 7 : 40572
aida10 : 13 8 13 5 1 2 2 2 1 4 7 : 40228
aida11 : 11 5 14 6 3 3 3 3 2 3 7 : 40244
aida12 : 10 9 5 5 3 3 2 2 1 4 7 : 40352
aida13 : 15 7 7 4 3 4 3 3 2 3 7 : 40228
aida14 : 9 6 7 6 3 4 3 3 2 3 7 : 40260
aida15 : 14 3 8 5 1 2 2 4 1 4 7 : 41136
aida16 : 15 4 9 4 4 4 3 3 2 3 7 : 40300
Collecting the file size of each FEE64 Options CONTENTS file to check they are all the same
FEE : aida01 => Options file size is 1026 Last changed Fri Jun 04 09:30:42 CEST 2021
FEE : aida02 => Options file size is 1025 Last changed Sun May 23 00:19:21 CEST 2021
FEE : aida03 => Options file size is 1014 Last changed Thu Apr 29 14:43:50 CEST 2021
FEE : aida04 => Options file size is 1025 Last changed Fri May 14 16:54:56 CEST 2021
FEE : aida05 => Options file size is 1025 Last changed Mon May 17 06:25:41 CEST 2021
FEE : aida06 => Options file size is 1014 Last changed Thu Apr 29 14:43:59 CEST 2021
FEE : aida07 => Options file size is 1014 Last changed Thu Apr 29 14:44:02 CEST 2021
FEE : aida08 => Options file size is 1025 Last changed Sun May 23 00:16:54 CEST 2021
FEE : aida09 => Options file size is 1014 Last changed Thu Apr 29 14:44:08 CEST 2021
FEE : aida10 => Options file size is 1014 Last changed Thu Apr 29 14:44:57 CEST 2021
FEE : aida11 => Options file size is 1014 Last changed Thu Apr 29 14:44:57 CEST 2021
FEE : aida12 => Options file size is 1014 Last changed Thu Apr 29 14:44:57 CEST 2021
FEE : aida13 => Options file size is 1025 Last changed Fri May 07 19:40:34 CEST 2021
FEE : aida14 => Options file size is 1014 Last changed Thu Apr 29 14:44:57 CEST 2021
FEE : aida15 => Options file size is 1014 Last changed Thu Apr 29 14:44:57 CEST 2021
FEE : aida16 => Options file size is 1014 Last changed Thu Apr 29 14:44:57 CEST 2021
1.8.L specttra - attachments 1 & 2
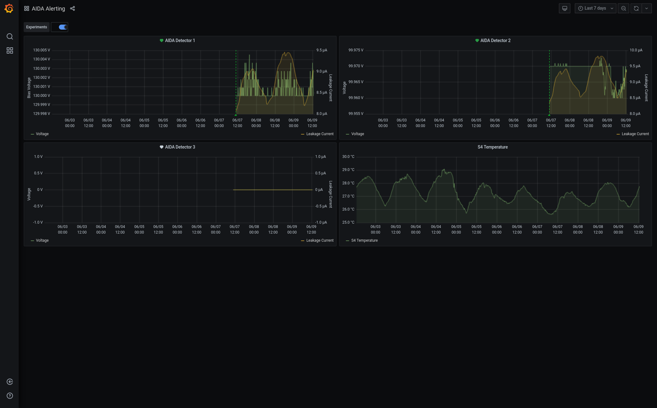
Grafana - DSSSD bias & leakage current - most recent 7 days - attachment 3
Lost activity monitor - attachment 4
1.8.W spectra - 20us FSR - attachments 5 & 6
ADC data items - attachment 7
FEE64 temperatures OK - attachment 8
DSSSD bias & leakage currents OK - attachment 9
Merger/Tape Server/Merger statistics - attachment 10
no merger errors reported since previous restart
16.28 analysis of file S496/R32_372 - attachment 11
max deadtime 0.07% aida04 |
|
|
|
|
|
|
|
|
|
|
|
|
|
|
|
|
|
|
|
|
|
*** TDR format 3.3.0 analyser - TD - May 2021
*** ERROR: READ I/O error: 5002
blocks: 32000
ADC data format: 65571173 ( 25420.1 Hz)
Other data format: 196348830 ( 76118.8 Hz)
Sample trace data format: 0 ( 0.0 Hz)
Undefined format: 0 ( 0.0 Hz)
Other data format type: PAUSE: 52 ( 0.0 Hz)
RESUME: 52 ( 0.0 Hz)
SYNC100: 41608 ( 16.1 Hz)
WR48-63: 41608 ( 16.1 Hz)
FEE64 disc: 2050316 ( 794.8 Hz)
MBS info: 194215194 ( 75291.7 Hz)
Other info: 0 ( 0.0 Hz)
ADC data range bit set: 284 ( 0.1 Hz)
Timewarps: ADC: 0 ( 0.0 Hz)
PAUSE: 0 ( 0.0 Hz)
RESUME: 0 ( 0.0 Hz)
SYNC100: 0 ( 0.0 Hz)
WR48-63: 0 ( 0.0 Hz)
FEE64 disc: 0 ( 0.0 Hz)
MBS info: 0 ( 0.0 Hz)
Undefined: 0 ( 0.0 Hz)
Sample trace: 0 ( 0.0 Hz)
*** Timestamp elapsed time: 2579.504 s
FEE elapsed dead time(s) elapsed idle time(s)
0 0.000 0.000
1 0.015 1853.986
2 0.548 0.000
3 1.886 0.000
4 0.000 0.000
5 0.000 1457.725
6 0.000 0.000
7 0.000 1391.289
8 0.000 0.000
9 0.000 0.000
10 0.000 0.000
11 0.000 1323.904
12 0.000 0.000
13 0.000 0.000
14 0.000 0.000
15 0.000 836.274
16 0.000 0.000
17 0.000 0.000
18 0.000 0.000
19 0.000 0.000
20 0.000 0.000
21 0.000 0.000
22 0.000 0.000
23 0.000 0.000
24 0.000 0.000
25 0.000 0.000
26 0.000 0.000
27 0.000 0.000
28 0.000 0.000
29 0.000 0.000
30 0.000 0.000
31 0.000 0.000
32 0.000 0.000
*** Statistics
FEE ADC Data Other Data Sample Undefined Pause Resume SYNC100 WR48-63 Disc MBS Other HEC Data
0 6664 532 0 0 0 0 1 1 530 0 0 3
1 4648488 85466 0 0 1 1 947 947 83570 0 0 92
2 5675 97165745 0 0 27 27 16487 16487 7 97132710 0 2
3 47009038 98898439 0 0 24 24 21346 21346 1773239 97082460 0 42
4 3608 4 0 0 0 0 0 0 4 0 0 1
5 6949043 95991 0 0 0 0 1383 1383 93225 0 0 60
6 5001 30 0 0 0 0 1 1 4 24 0 0
7 6897601 102341 0 0 0 0 1436 1436 99469 0 0 74
8 1797 1 0 0 0 0 0 0 1 0 0 1
9 2911 4 0 0 0 0 1 1 2 0 0 3
10 8722 137 0 0 0 0 1 1 135 0 0 0
11 5985 36 0 0 0 0 2 2 32 0 0 4
12 7238 34 0 0 0 0 1 1 32 0 0 0
13 7345 52 0 0 0 0 0 0 52 0 0 0
14 4898 4 0 0 0 0 0 0 4 0 0 1
15 7159 14 0 0 0 0 2 2 10 0 0 1
16 0 0 0 0 0 0 0 0 0 0 0 0
17 0 0 0 0 0 0 0 0 0 0 0 0
18 0 0 0 0 0 0 0 0 0 0 0 0
19 0 0 0 0 0 0 0 0 0 0 0 0
20 0 0 0 0 0 0 0 0 0 0 0 0
21 0 0 0 0 0 0 0 0 0 0 0 0
22 0 0 0 0 0 0 0 0 0 0 0 0
23 0 0 0 0 0 0 0 0 0 0 0 0
24 0 0 0 0 0 0 0 0 0 0 0 0
25 0 0 0 0 0 0 0 0 0 0 0 0
26 0 0 0 0 0 0 0 0 0 0 0 0
27 0 0 0 0 0 0 0 0 0 0 0 0
28 0 0 0 0 0 0 0 0 0 0 0 0
29 0 0 0 0 0 0 0 0 0 0 0 0
30 0 0 0 0 0 0 0 0 0 0 0 0
31 0 0 0 0 0 0 0 0 0 0 0 0
32 0 0 0 0 0 0 0 0 0 0 0 0
*** Timewarps
FEE ADC Pause Resume SYNC100 WR48-63 Disc MBS Undefined Samples
0 0 0 0 0 0 0 0 0 0
1 0 0 0 0 0 0 0 0 0
2 0 0 0 0 0 0 0 0 0
3 0 0 0 0 0 0 0 0 0
4 0 0 0 0 0 0 0 0 0
5 0 0 0 0 0 0 0 0 0
6 0 0 0 0 0 0 0 0 0
7 0 0 0 0 0 0 0 0 0
8 0 0 0 0 0 0 0 0 0
9 0 0 0 0 0 0 0 0 0
10 0 0 0 0 0 0 0 0 0
11 0 0 0 0 0 0 0 0 0
12 0 0 0 0 0 0 0 0 0
13 0 0 0 0 0 0 0 0 0
14 0 0 0 0 0 0 0 0 0
15 0 0 0 0 0 0 0 0 0
16 0 0 0 0 0 0 0 0 0
17 0 0 0 0 0 0 0 0 0
18 0 0 0 0 0 0 0 0 0
19 0 0 0 0 0 0 0 0 0
20 0 0 0 0 0 0 0 0 0
21 0 0 0 0 0 0 0 0 0
22 0 0 0 0 0 0 0 0 0
23 0 0 0 0 0 0 0 0 0
24 0 0 0 0 0 0 0 0 0
25 0 0 0 0 0 0 0 0 0
26 0 0 0 0 0 0 0 0 0
27 0 0 0 0 0 0 0 0 0
28 0 0 0 0 0 0 0 0 0
29 0 0 0 0 0 0 0 0 0
30 0 0 0 0 0 0 0 0 0
31 0 0 0 0 0 0 0 0 0
32 0 0 0 0 0 0 0 0 0
*** Program elapsed time: 30.055s ( 1064.726 blocks/s, 66.545 Mb/s)
|