|
|
|
AIDA
GELINA
BRIKEN
nToF
CRIB
ISOLDE
CIRCE
nTOFCapture
DESPEC
DTAS
EDI_PSA
179Ta
CARME
StellarModelling
DCF
K40
MONNET
|
| DESPEC |
 |
|
|
Message ID: 371
Entry time: Thu Jun 17 11:14:04 2021
|
| Author: |
TD |
| Subject: |
Thursday 17 June |
|
|
12.15 DAQ continues OK - no storage mode
12.15 System checks OK *except*
Base Current Difference
aida01 fault 0x8944 : 0x8963 : 31
aida02 fault 0x9b36 : 0x9b55 : 31
aida03 fault 0xf26b : 0xf28a : 31
aida04 fault 0x57a0 : 0x57bf : 31
aida05 fault 0x4d3c : 0x4d55 : 25
aida05 : WR status 0x10
aida06 fault 0x640c : 0x6425 : 25
aida07 fault 0x255e : 0x2577 : 25
aida08 fault 0xffbd : 0xffd6 : 25
aida09 fault 0x87e : 0x895 : 23
aida10 fault 0xc557 : 0xc56e : 23
aida11 fault 0x683e : 0x6855 : 23
aida12 fault 0x1c35 : 0x1c4c : 23
aida13 fault 0x8f41 : 0x8f58 : 23
aida14 fault 0x1b47 : 0x1b5e : 23
aida15 fault 0x4e4 : 0x127e : 3482
aida16 fault 0xf570 : 0xf587 : 23
White Rabbit error counter test result: Passed 0, Failed 16
Understand the status reports as follows:-
Status bit 3 : White Rabbit decoder detected an error in the received data
Status bit 2 : Firmware registered WR error, no reload of Timestamp
Status bit 0 : White Rabbit decoder reports uncertain of Timestamp information from WR
Base Current Difference
aida01 fault 0x0 : 0x2 : 2
aida02 fault 0x0 : 0x2 : 2
aida05 fault 0x0 : 0x2 : 2
aida06 fault 0x0 : 0x2 : 2
aida09 fault 0x0 : 0x2 : 2
aida10 fault 0x0 : 0x2 : 2
aida11 fault 0x0 : 0x2 : 2
aida12 fault 0x0 : 0x3e03 : 15875
aida13 fault 0x0 : 0x32d6 : 13014
aida14 fault 0x0 : 0x2 : 2
aida15 fault 0x0 : 0x2 : 2
aida16 fault 0x0 : 0x2 : 2
FPGA Timestamp error counter test result: Passed 4, Failed 12
If any of these counts are reported as in error
The ASIC readout system has detected a timeslip.
That is the timestamp read from the time FIFO is not younger than the last
Returned 0 0 0 0 0 0 0 0 0 0 0 0 0 0 0 0
Mem(KB) : 4 8 16 32 64 128 256 512 1k 2k 4k
aida01 : 31 11 9 4 4 4 2 2 2 4 6 : 37604
aida02 : 30 10 10 3 3 4 3 2 2 4 6 : 37768
aida03 : 35 11 8 6 5 3 2 2 3 3 6 : 36580
aida04 : 33 9 4 4 3 4 2 3 3 3 6 : 36940
aida05 : 41 9 7 3 4 4 2 2 2 4 6 : 37564
aida06 : 38 6 5 3 2 3 2 3 4 3 6 : 37752
aida07 : 25 12 6 5 4 2 3 2 2 4 6 : 37572
aida08 : 32 7 10 5 4 3 3 2 2 4 6 : 37752
aida09 : 41 8 6 4 2 3 3 2 2 4 6 : 37572
aida10 : 31 10 11 5 5 3 3 3 3 3 6 : 37340
aida11 : 29 7 12 3 4 4 3 3 1 4 6 : 37324
aida12 : 42 8 7 5 3 4 3 3 1 4 6 : 37304
aida13 : 43 10 4 5 5 3 3 3 1 4 6 : 37276
aida14 : 40 15 4 5 4 4 3 3 3 3 6 : 37368
aida15 : 13 5 8 2 1 2 3 2 1 4 7 : 40284
aida16 : 39 9 6 6 5 3 3 3 1 4 6 : 37316
Collecting the file size of each FEE64 Options CONTENTS file to check they are all the same
FEE : aida01 => Options file size is 1026 Last changed Sat Jun 12 15:46:33 CEST 2021
FEE : aida02 => Options file size is 1025 Last changed Sun May 23 00:19:21 CEST 2021
FEE : aida03 => Options file size is 1014 Last changed Thu Apr 29 14:43:50 CEST 2021
FEE : aida04 => Options file size is 1025 Last changed Fri May 14 16:54:56 CEST 2021
FEE : aida05 => Options file size is 1025 Last changed Mon May 17 06:25:41 CEST 2021
FEE : aida06 => Options file size is 1014 Last changed Thu Apr 29 14:43:59 CEST 2021
FEE : aida07 => Options file size is 1014 Last changed Thu Apr 29 14:44:02 CEST 2021
FEE : aida08 => Options file size is 1025 Last changed Sun May 23 00:16:54 CEST 2021
FEE : aida09 => Options file size is 1014 Last changed Thu Apr 29 14:44:08 CEST 2021
FEE : aida10 => Options file size is 1014 Last changed Thu Apr 29 14:44:57 CEST 2021
FEE : aida11 => Options file size is 1014 Last changed Thu Apr 29 14:44:57 CEST 2021
FEE : aida12 => Options file size is 1014 Last changed Thu Apr 29 14:44:57 CEST 2021
FEE : aida13 => Options file size is 1025 Last changed Fri May 07 19:40:34 CEST 2021
FEE : aida14 => Options file size is 1014 Last changed Thu Apr 29 14:44:57 CEST 2021
FEE : aida15 => Options file size is 1025 Last changed Sat Jun 12 15:48:28 CEST 2021
FEE : aida16 => Options file size is 1014 Last changed Thu Apr 29 14:44:57 CEST 2021
12.15 Hot HEC channels - ASIC check
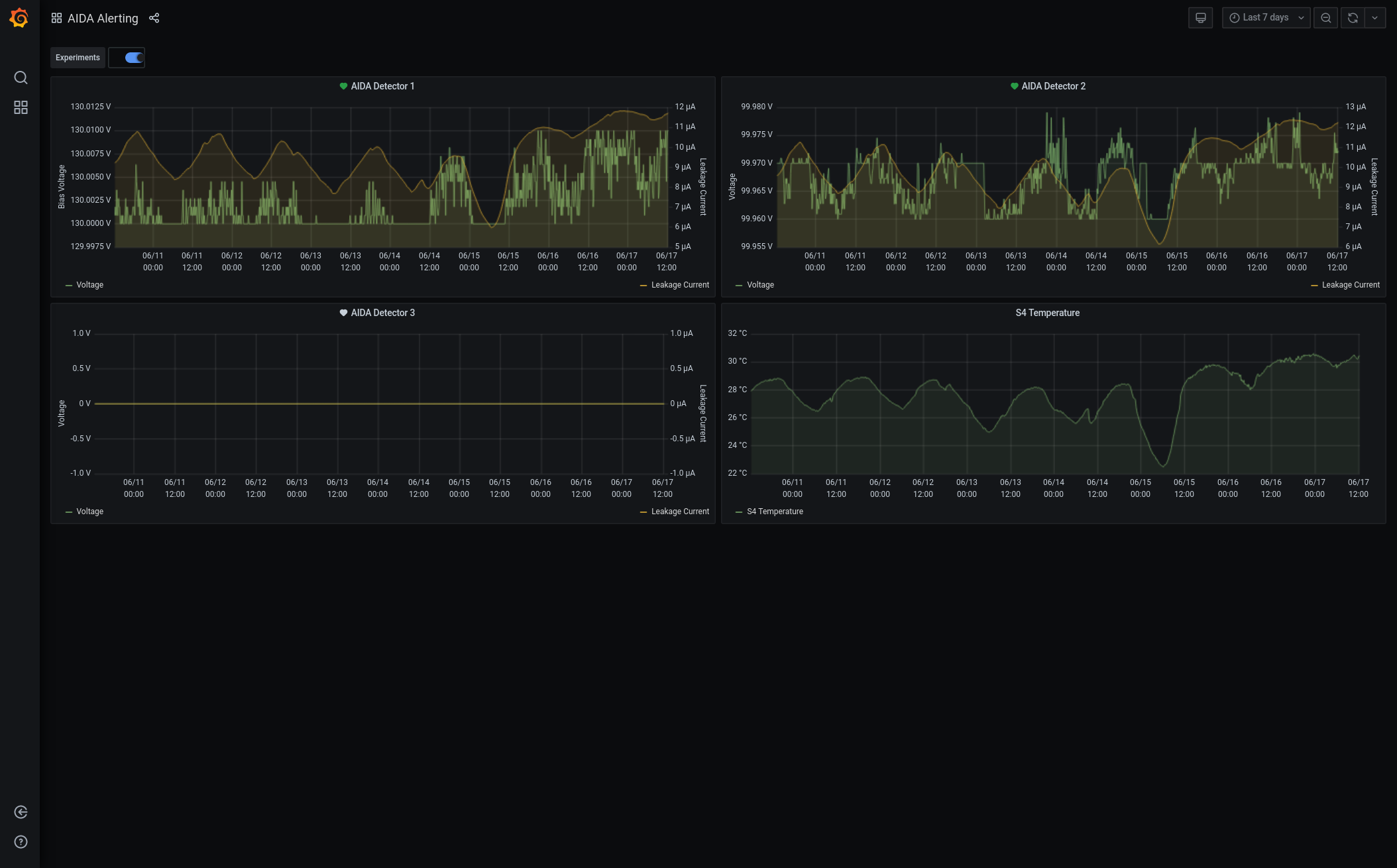
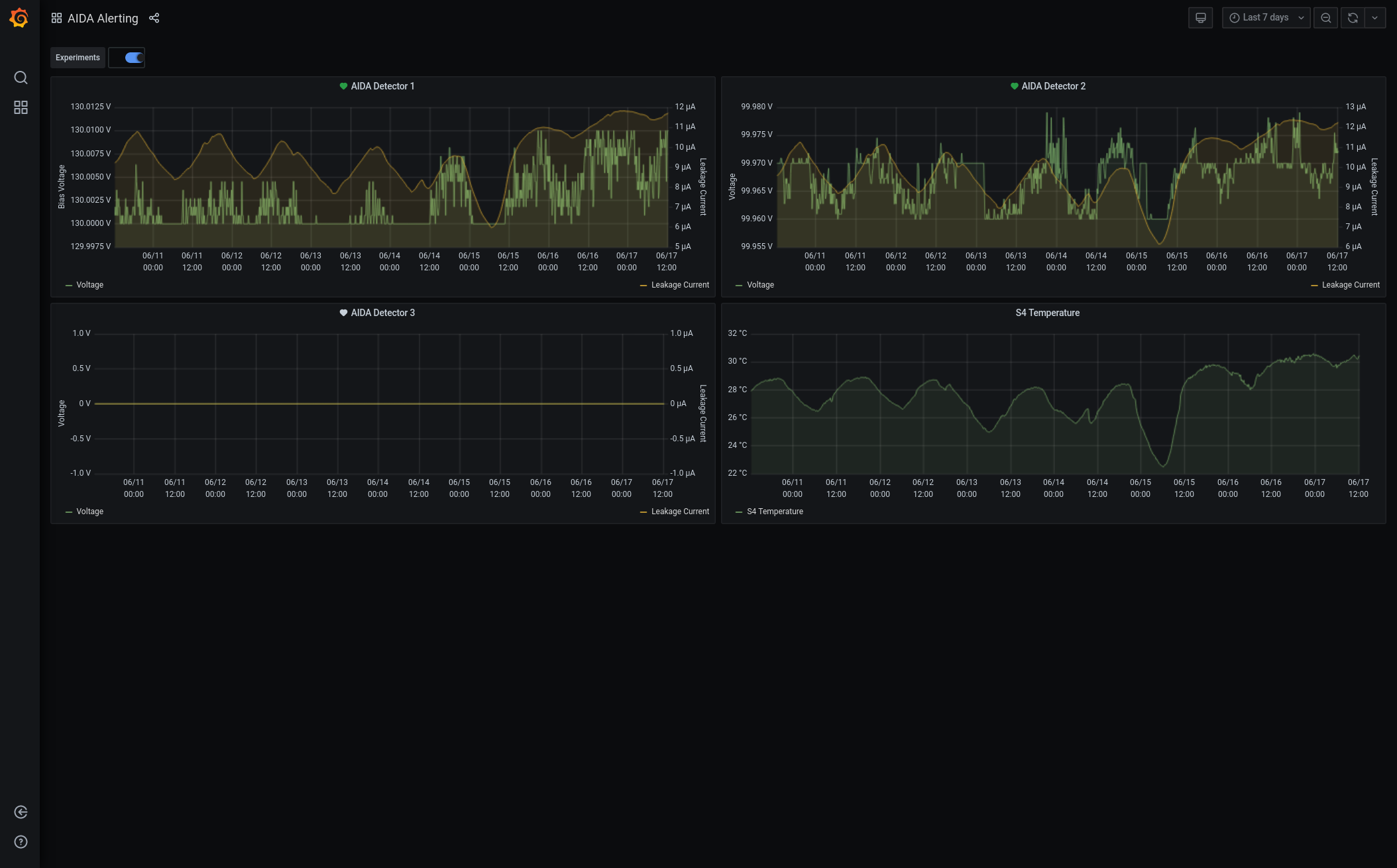
Grafana - DSSSD bias & leakage current - most recent 7 days - attachment 1
Lost activity monitor - attachment 2
1.8.W spectra - 20us FSR - attachments 3 & 4
ADC data items - attachment 5
FEE64 temperatures OK - attachment 6
DSSSD bias & leakage currents - attachment 7
significant increases of leakage current to c. 12uA continues - temperature c. 30 deg C
Merger/Tape Server/Merger statistics - attachment 8
no merger errors reported since previous restart |
|
|
|
|
|
|
|
|
|
|
|
|
|
|
|
|