|
|
|
AIDA
GELINA
BRIKEN
nToF
CRIB
ISOLDE
CIRCE
nTOFCapture
DESPEC
DTAS
EDI_PSA
179Ta
CARME
StellarModelling
DCF
K40
MONNET
|
| DESPEC |
 |
|
|
Message ID: 372
Entry time: Mon Jun 21 10:21:50 2021
|
| Author: |
NH |
| Subject: |
Monday 21 June |
|
|
11.21 - DAQ continues OK (no storage mode)
11.21 - System checks ok *except*
Base Current Difference
aida01 fault 0x8944 : 0x8963 : 31
aida02 fault 0x9b36 : 0x9b55 : 31
aida03 fault 0xf26b : 0xf28a : 31
aida04 fault 0x57a0 : 0x57bf : 31
aida05 fault 0x4d3c : 0x4d95 : 89
aida05 : WR status 0x10
aida06 fault 0x640c : 0x6425 : 25
aida07 fault 0x255e : 0x2577 : 25
aida08 fault 0xffbd : 0xffd6 : 25
aida09 fault 0x87e : 0x895 : 23
aida10 fault 0xc557 : 0xc56e : 23
aida11 fault 0x683e : 0x6855 : 23
aida12 fault 0x1c35 : 0x1c4c : 23
aida13 fault 0x8f41 : 0x8f58 : 23
aida14 fault 0x1b47 : 0x1b5e : 23
aida15 fault 0x4e4 : 0x127e : 3482
aida16 fault 0xf570 : 0xf587 : 23
White Rabbit error counter test result: Passed 0, Failed 16
Base Current Difference
aida01 fault 0x0 : 0x2 : 2
aida02 fault 0x0 : 0x2 : 2
aida05 fault 0x0 : 0x3 : 3
aida06 fault 0x0 : 0x2 : 2
aida09 fault 0x0 : 0x2 : 2
aida10 fault 0x0 : 0x2 : 2
aida11 fault 0x0 : 0x2 : 2
aida12 fault 0x0 : 0x9560 : 38240
aida13 fault 0x0 : 0x15b9 : 5561
aida14 fault 0x0 : 0x2 : 2
aida15 fault 0x0 : 0x2 : 2
aida16 fault 0x0 : 0x2 : 2
FPGA Timestamp error counter test result: Passed 4, Failed 12
If any of these counts are reported as in error
The ASIC readout system has detected a timeslip.
That is the timestamp read from the time FIFO is not younger than the last
Returned 0 0 0 0 0 0 0 0 0 0 0 0 0 0 0 0
Mem(KB) : 4 8 16 32 64 128 256 512 1k 2k 4k
aida01 : 33 12 14 2 4 4 2 2 2 4 6 : 37636
aida02 : 40 7 15 1 3 4 3 2 2 4 6 : 37800
aida03 : 39 7 9 6 5 3 1 3 2 4 6 : 37860
aida04 : 27 7 5 3 3 4 2 3 2 4 6 : 37908
aida05 : 33 5 5 3 6 4 3 3 2 4 6 : 38364
aida06 : 45 12 3 4 4 2 2 3 4 3 6 : 37828
aida07 : 31 11 5 4 4 2 3 2 2 4 6 : 37540
aida08 : 31 6 8 5 3 4 3 2 2 4 6 : 37772
aida09 : 45 4 9 3 2 3 3 2 2 4 6 : 37572
aida10 : 37 11 10 2 3 4 3 3 3 3 6 : 37260
aida11 : 40 9 11 3 3 4 3 3 1 4 6 : 37304
aida12 : 44 11 6 5 3 4 3 3 1 4 6 : 37320
aida13 : 41 11 9 3 5 3 3 3 1 4 6 : 37292
aida14 : 31 12 4 6 5 3 3 3 3 3 6 : 37276
aida15 : 17 9 7 1 2 2 3 2 1 4 7 : 40348
aida16 : 41 12 5 4 5 3 3 3 1 4 6 : 37268
Collecting the file size of each FEE64 Options CONTENTS file to check they are all the same
FEE : aida01 => Options file size is 1026 Last changed Sat Jun 12 15:46:33 CEST 2021
FEE : aida02 => Options file size is 1025 Last changed Sun May 23 00:19:21 CEST 2021
FEE : aida03 => Options file size is 1014 Last changed Thu Apr 29 14:43:50 CEST 2021
FEE : aida04 => Options file size is 1025 Last changed Fri May 14 16:54:56 CEST 2021
FEE : aida05 => Options file size is 1025 Last changed Mon May 17 06:25:41 CEST 2021
FEE : aida06 => Options file size is 1014 Last changed Thu Apr 29 14:43:59 CEST 2021
FEE : aida07 => Options file size is 1014 Last changed Thu Apr 29 14:44:02 CEST 2021
FEE : aida08 => Options file size is 1025 Last changed Sun May 23 00:16:54 CEST 2021
FEE : aida09 => Options file size is 1014 Last changed Thu Apr 29 14:44:08 CEST 2021
FEE : aida10 => Options file size is 1014 Last changed Thu Apr 29 14:44:57 CEST 2021
FEE : aida11 => Options file size is 1014 Last changed Thu Apr 29 14:44:57 CEST 2021
FEE : aida12 => Options file size is 1014 Last changed Thu Apr 29 14:44:57 CEST 2021
FEE : aida13 => Options file size is 1025 Last changed Fri May 07 19:40:34 CEST 2021
FEE : aida14 => Options file size is 1014 Last changed Thu Apr 29 14:44:57 CEST 2021
FEE : aida15 => Options file size is 1025 Last changed Sat Jun 12 15:48:28 CEST 2021
FEE : aida16 => Options file size is 1014 Last changed Thu Apr 29 14:44:57 CEST 2021
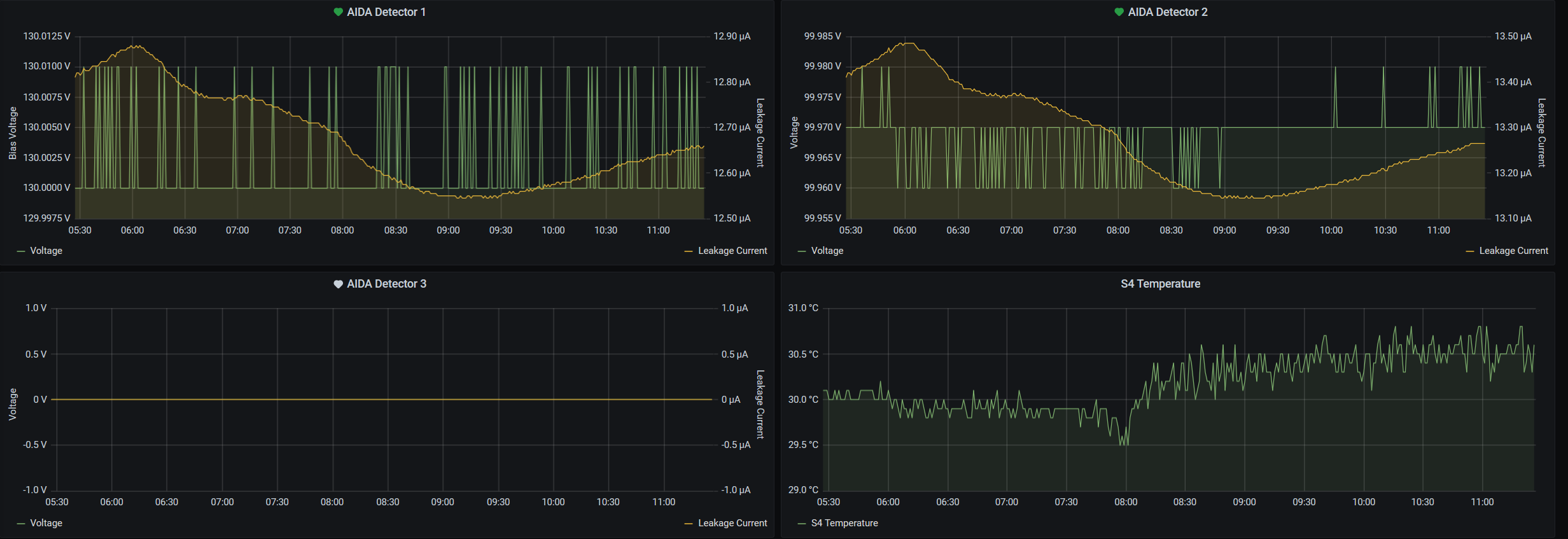
11.23 - figures
Grafana temp & leakage - attachment 1
Weather cooler this week in Germany, expect S4 to cool down eventually
Lost activity monitor - attachment 2
1.8.W spectra - 20us FSR - attachments 3 & 4
aida05 looks very noisy (?)
ADC data items - attachment 5
FEE64 temperatures OK - attachment 6
DSSSD bias & leakage currents - attachment 7
Merger/Tape Server/Merger statistics - attachment 8
Looks some new time seq error since Thursday
Experiment is runnign in S4 so no access possible this week
Data is being archived to lustre (GSI PB file storage) |
|
|
|
|
|
|
|
|
|
|
|
|
|
|
|
|