|
|
|
AIDA
GELINA
BRIKEN
nToF
CRIB
ISOLDE
CIRCE
nTOFCapture
DESPEC
DTAS
EDI_PSA
179Ta
CARME
StellarModelling
DCF
K40
MONNET
|
| DESPEC |
 |
|
|
Message ID: 422
Entry time: Sat May 7 09:55:53 2022
|
| Author: |
TD |
| Subject: |
Saturday 7 May |
|
|
Attachments 1 & 2 per FEE64 1.8.L spectra
pulser peak widths aida01 121 ch FWHM, aida02 517 ch FWHM
Attachments 3 & 4 per FEE64 1.8.W spectra 20us FSR
Attachment 5 per FEE64 rate spectra
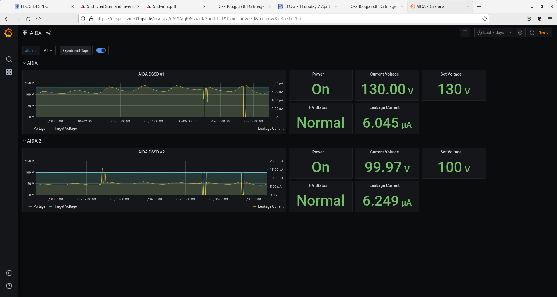
Attachment 6 - grafana DSSSD bias/leakage current for previous 7 days showing effect of day/night temp variations
Attachments 7 & 8 - merger & tape server c. 14Mb/s to disk - no errors reported by servers
Attachments 9-12 - system wide checks - all OK
Attachment 13 ADC data item stats
Attachment 14 FEE64 temps OK
Attachment 15 DSSSD bias & leakage currents OK
16.15 aida05 zero ADC data items stats
merger restart, DAQ STOP/Go cycle to recover
activity is S4 area near AIDA DSSSDs as install of DEGAS detectors commences
19.50 DEGAS install continues
DSSSD bias and FEE64 power OFF
|
|
|
|
|
|
|
|
|
|
|
|
|
|
|
|
|
|
|
|
|
|
|
|
|
|
|
|
|
|
|