|
|
|
AIDA
GELINA
BRIKEN
nToF
CRIB
ISOLDE
CIRCE
nTOFCapture
DESPEC
DTAS
EDI_PSA
179Ta
CARME
StellarModelling
DCF
K40
MONNET
|
| DESPEC |
 |
|
|
Message ID: 589
Entry time: Mon Apr 22 22:35:59 2024
|
| Author: |
TD |
| Subject: |
00.00-08.00 Tuesday 22 April |
|
|
23.36 Analysis of data file R17_34 - attachment 1
max deadtime c. 1% (aida02)
no timewarps
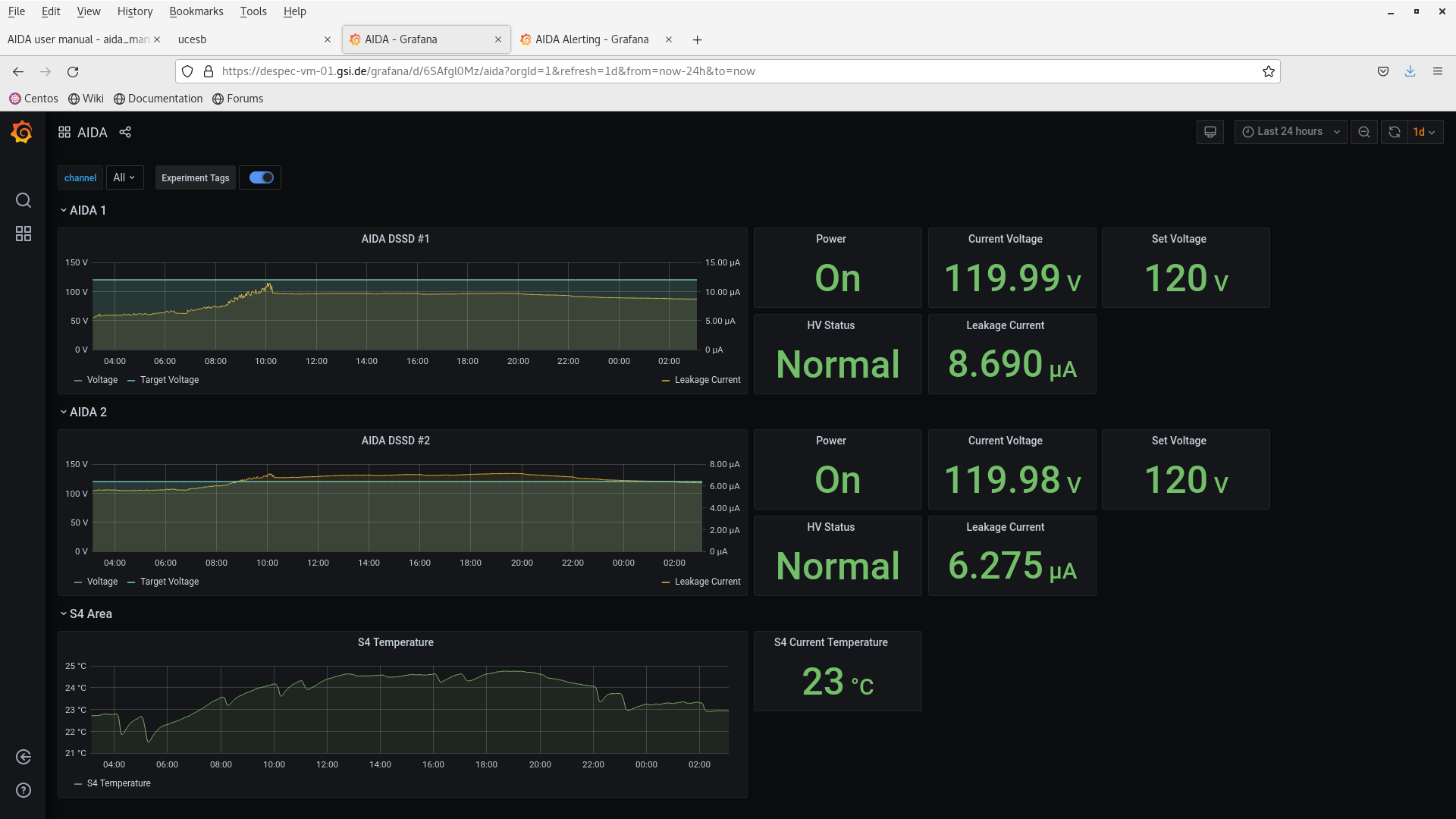
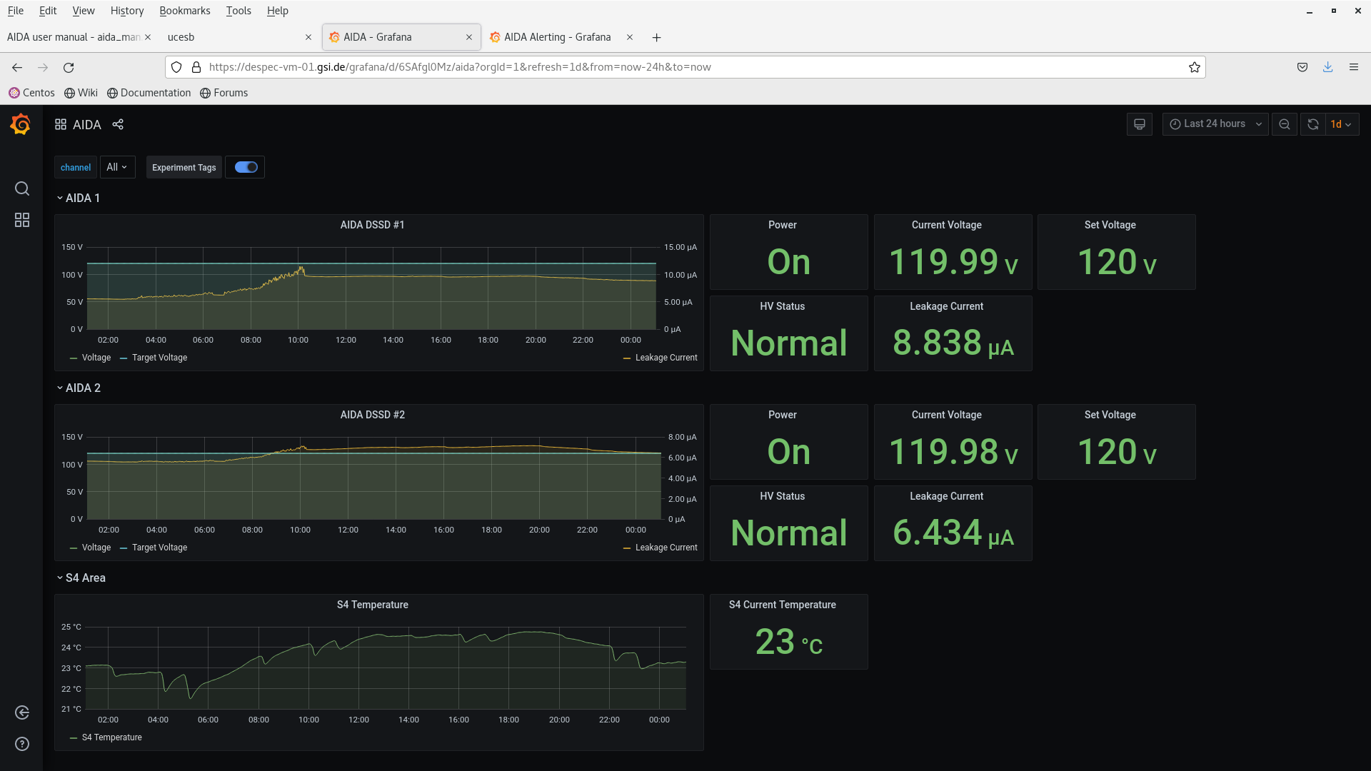
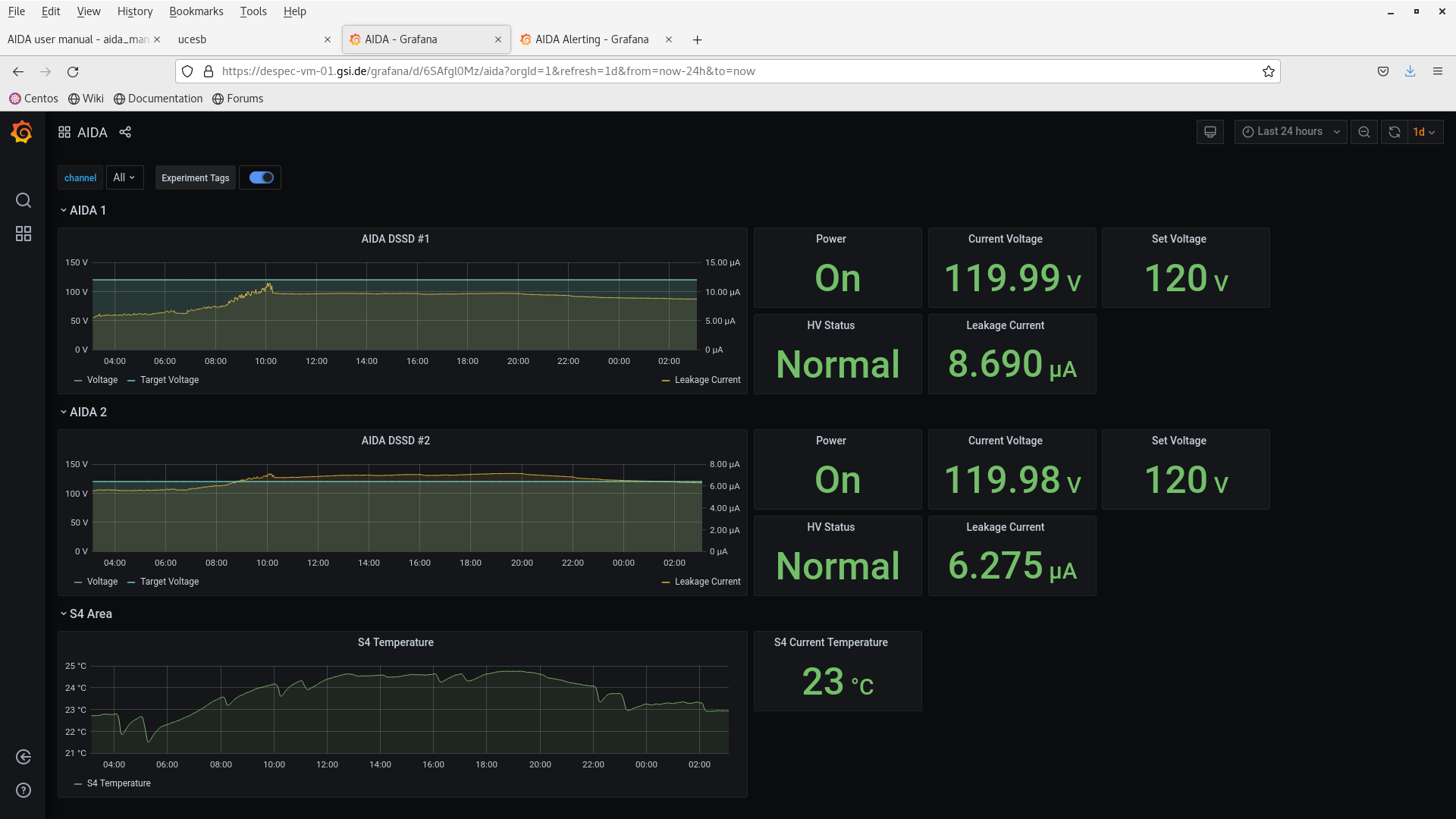
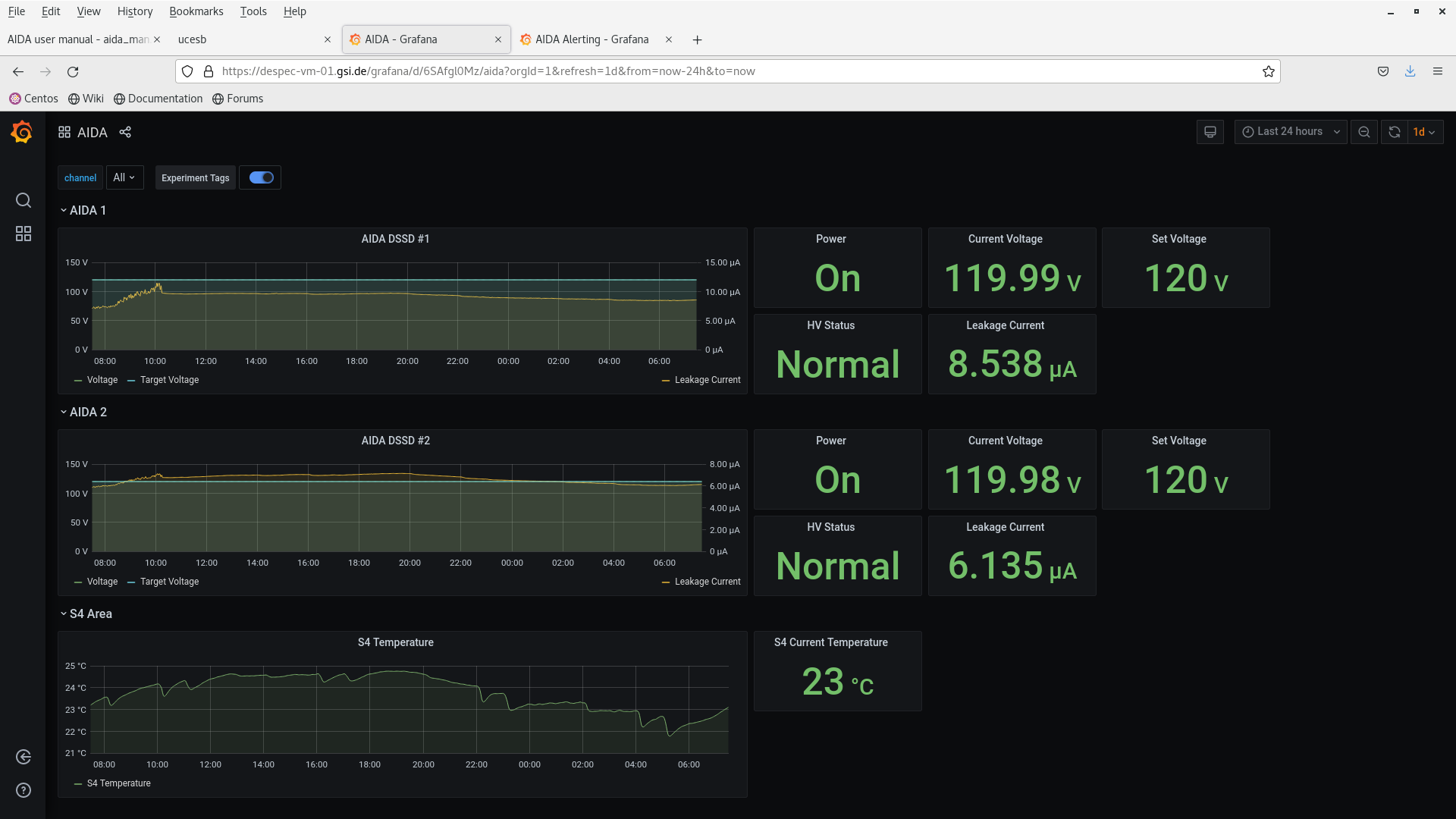
23.38 DSSSD bias & leakage current OK - attachment 2
FEE64 temperatures OK - attachment 3
aida02 ASIC temp - known fault
ADC data item stats - attachment 4
per FEE64 Rate spectra - attachment 5
Merger etc - attachment 6
01.03 DSSSD bias & leakage current OK - attachment 7
FEE64 temperatures OK - attachment 8
aida02 ASIC temp - known fault
ADC data item stats - attachment 9
per FEE64 Rate spectra - attachment 10
Merger etc - attachment 11
03.06 DSSSD bias & leakage current OK - attachment 12
FEE64 temperatures OK - attachment 13
aida02 ASIC temp - known fault
ADC data item stats - attachment 14
per FEE64 Rate spectra - attachment 15
Merger etc - attachment 16
05.04 DSSSD bias & leakage current OK - attachment 17
FEE64 temperatures OK - attachment 18
aida02 ASIC temp - known fault
ADC data item stats - attachment 19
per FEE64 Rate spectra - attachment 20
Merger etc - attachment 21
07.29 DSSSD bias & leakage current OK - attachment 22
FEE64 temperatures OK - attachment 23
aida02 ASIC temp - known fault
ADC data item stats - attachment 24
per FEE64 Rate spectra - attachment 25
Merger etc - attachment 26 |
|
*** TDR format 3.3.0 analyser - TD - May 2021
*** ERROR: READ I/O error: 5002
blocks: 32000
ADC data format: 242086746 ( 241481.1 Hz)
Other data format: 19833254 ( 19783.6 Hz)
Sample trace data format: 0 ( 0.0 Hz)
Undefined format: 0 ( 0.0 Hz)
Other data format type: PAUSE: 347 ( 0.3 Hz)
RESUME: 347 ( 0.3 Hz)
SYNC100: 35735 ( 35.6 Hz)
WR48-63: 35735 ( 35.6 Hz)
FEE64 disc: 0 ( 0.0 Hz)
MBS info: 19761090 ( 19711.7 Hz)
Other info: 0 ( 0.0 Hz)
ADC data range bit set: 676877 ( 675.2 Hz)
Timewarps: ADC: 0 ( 0.0 Hz)
PAUSE: 0 ( 0.0 Hz)
RESUME: 0 ( 0.0 Hz)
SYNC100: 0 ( 0.0 Hz)
WR48-63: 0 ( 0.0 Hz)
FEE64 disc: 0 ( 0.0 Hz)
MBS info: 0 ( 0.0 Hz)
Undefined: 0 ( 0.0 Hz)
Sample trace: 0 ( 0.0 Hz)
*** Timestamp elapsed time: 1002.508 s
FEE elapsed dead time(s) elapsed idle time(s)
0 0.000 0.000
1 7.276 0.000
2 0.000 0.000
3 3.384 0.000
4 0.000 0.000
5 0.005 0.000
6 0.000 0.000
7 0.131 0.000
8 0.000 0.000
9 0.000 0.000
10 0.000 0.000
11 0.000 0.000
12 0.000 0.000
13 0.000 0.000
14 0.000 0.000
15 0.020 0.000
16 0.000 0.000
17 0.000 0.000
18 0.000 0.000
19 0.000 0.000
20 0.000 0.000
21 0.000 0.000
22 0.000 0.000
23 0.000 0.000
24 0.000 0.000
25 0.000 0.000
26 0.000 0.000
27 0.000 0.000
28 0.000 0.000
29 0.000 0.000
30 0.000 0.000
31 0.000 0.000
32 0.000 0.000
*** Statistics
FEE ADC Data Other Data Sample Undefined Pause Resume SYNC100 WR48-63 Disc MBS Other HEC Data
0 2611636 30762 0 0 0 0 342 342 0 30078 0 64523
1 15105593 133663 0 0 117 117 1949 1949 0 129531 0 31773
2 4737354 9053995 0 0 0 0 1811 1811 0 9050373 0 45719
3 93081574 8973436 0 0 187 187 14170 14170 0 8944722 0 56135
4 2149658 687339 0 0 0 0 339 339 0 686661 0 47171
5 16270251 924233 0 0 3 3 2251 2251 0 919725 0 42612
6 4771409 1270 0 0 0 0 635 635 0 0 0 12858
7 64665607 18074 0 0 39 39 8998 8998 0 0 0 197755
8 1902284 428 0 0 0 0 214 214 0 0 0 25268
9 4387089 1362 0 0 0 0 681 681 0 0 0 10256
10 8523582 2388 0 0 0 0 1194 1194 0 0 0 4627
11 2287700 576 0 0 0 0 288 288 0 0 0 83305
12 4391198 1112 0 0 0 0 556 556 0 0 0 12633
13 3103598 860 0 0 0 0 430 430 0 0 0 15208
14 1965500 506 0 0 0 0 253 253 0 0 0 10217
15 12132713 3250 0 0 1 1 1624 1624 0 0 0 16817
16 0 0 0 0 0 0 0 0 0 0 0 0
17 0 0 0 0 0 0 0 0 0 0 0 0
18 0 0 0 0 0 0 0 0 0 0 0 0
19 0 0 0 0 0 0 0 0 0 0 0 0
20 0 0 0 0 0 0 0 0 0 0 0 0
21 0 0 0 0 0 0 0 0 0 0 0 0
22 0 0 0 0 0 0 0 0 0 0 0 0
23 0 0 0 0 0 0 0 0 0 0 0 0
24 0 0 0 0 0 0 0 0 0 0 0 0
25 0 0 0 0 0 0 0 0 0 0 0 0
26 0 0 0 0 0 0 0 0 0 0 0 0
27 0 0 0 0 0 0 0 0 0 0 0 0
28 0 0 0 0 0 0 0 0 0 0 0 0
29 0 0 0 0 0 0 0 0 0 0 0 0
30 0 0 0 0 0 0 0 0 0 0 0 0
31 0 0 0 0 0 0 0 0 0 0 0 0
32 0 0 0 0 0 0 0 0 0 0 0 0
*** Timewarps
FEE ADC Pause Resume SYNC100 WR48-63 Disc MBS Undefined Samples
0 0 0 0 0 0 0 0 0 0
1 0 0 0 0 0 0 0 0 0
2 0 0 0 0 0 0 0 0 0
3 0 0 0 0 0 0 0 0 0
4 0 0 0 0 0 0 0 0 0
5 0 0 0 0 0 0 0 0 0
6 0 0 0 0 0 0 0 0 0
7 0 0 0 0 0 0 0 0 0
8 0 0 0 0 0 0 0 0 0
9 0 0 0 0 0 0 0 0 0
10 0 0 0 0 0 0 0 0 0
11 0 0 0 0 0 0 0 0 0
12 0 0 0 0 0 0 0 0 0
13 0 0 0 0 0 0 0 0 0
14 0 0 0 0 0 0 0 0 0
15 0 0 0 0 0 0 0 0 0
16 0 0 0 0 0 0 0 0 0
17 0 0 0 0 0 0 0 0 0
18 0 0 0 0 0 0 0 0 0
19 0 0 0 0 0 0 0 0 0
20 0 0 0 0 0 0 0 0 0
21 0 0 0 0 0 0 0 0 0
22 0 0 0 0 0 0 0 0 0
23 0 0 0 0 0 0 0 0 0
24 0 0 0 0 0 0 0 0 0
25 0 0 0 0 0 0 0 0 0
26 0 0 0 0 0 0 0 0 0
27 0 0 0 0 0 0 0 0 0
28 0 0 0 0 0 0 0 0 0
29 0 0 0 0 0 0 0 0 0
30 0 0 0 0 0 0 0 0 0
31 0 0 0 0 0 0 0 0 0
32 0 0 0 0 0 0 0 0 0
*** Program elapsed time: 30.539s ( 1047.838 blocks/s, 65.490 Mb/s)
|
|
|
|
|
|
|
|
|
|
|
|
|
|
|
|
|
|
|
|
|
|
|
|
|
|
|
|
|
|
|
|
|
|
|
|
|
|
|
|
|
|
|
|
|
|
|
|
|
|
|