|
|
|
AIDA
GELINA
BRIKEN
nToF
CRIB
ISOLDE
CIRCE
nTOFCapture
DESPEC
DTAS
EDI_PSA
179Ta
CARME
StellarModelling
DCF
K40
MONNET
|
| DESPEC |
 |
|
|
Message ID: 642
Entry time: Sat Jun 8 13:22:36 2024
|
| Author: |
TD |
| Subject: |
Saturday 8 June |
|
|
14.09 aida02 WR stall
DAQ STOP
restart Merger, Mrger SETUP, Merger GO
DAQ GO
all histograms & stats zero'd
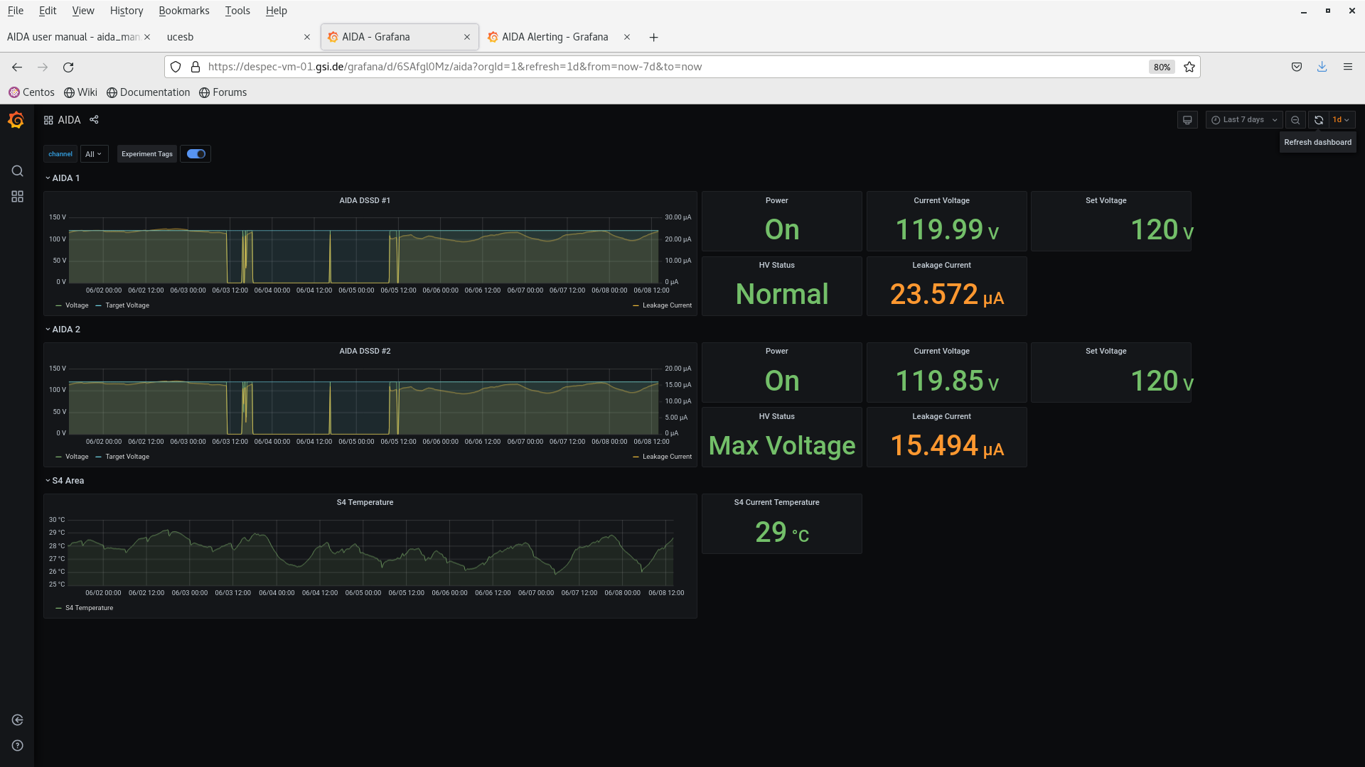
DSSSD bias & leakage current OK - attachments 1-2
FEE64 temperatures OK - attachment 4
WR timestamp before/after Merger restart - attachments 3 & 5
all system wide checks OK *except* attachments 6-7
ADC, PAUSE and MBS correlation scaler data item stats - attachments 8-10
ADC data items rates high - source installed?
per FEE64 Rate spectra - attachments 11-13
per FEE64 1.8.W spectra - 20us FSR - attachments 14-15
per p+n FEE64 1.8.L spectra - attachment 16
aida09 pulser peak width 60 ch FWHM
Merger, TapeServer etc - attachments 17-19
data file S181/R2_249 switch TapeServer to No Storage mode
per p+n FEE64 1.8.W spectra - 20us FSR - attachment 20
20.33 DSSSD bias & leakage current OK - attachments 21
FEE64 temperatures OK - attachment 22
ADC data item stats - attachment 23
per FEE64 Rate spectra - attachment 24 |
|
|
|
|
|
|
|
|
|
|
|
|
|
|
|
|
|
|
|
|
|
|
|
|
|
|
|
|
|
|
|
|
|
|
|
|
|
|
|
|
|
|
|
|
|
|
|
|