|
|
|
AIDA
GELINA
BRIKEN
nToF
CRIB
ISOLDE
CIRCE
nTOFCapture
DESPEC
DTAS
EDI_PSA
179Ta
CARME
StellarModelling
DCF
K40
MONNET
|
| DESPEC |
 |
|
|
Message ID: 646
Entry time: Sun Jun 9 22:49:56 2024
|
| Author: |
TD |
| Subject: |
23:00-07:00 Monday 9 June |
|
|
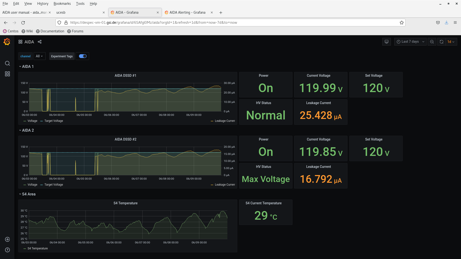
23.47 DSSSD bias & leakage current OK - attachments 1-2
FEE64 temperatures OK - attachment 3
ADC, PAUSE and MBS correlation scaler data item stats - attachments 4-5 & 9
WR timestamp - attachment 7
all system wide checks OK *except* attachments 6 & 10
per FEE64 Rate spectra - attachment 8
per FEE64 1.8.W spectra - 20us FSR - attachments 11-13
Merger, TapeServer etc - attachments 14-15
data file S181/R4, TapeServer No Storage mode
00.00 Beam ON 3s spill on, 2s spill off
99%+ fission fragments
ADC data item stats - attachment 16
02.03 Data storage enabled
per FEE64 1.8.H spectra - attachments 17-18
02.35 analysis data file S181/R4_28 - attachment 19
data file S181/R4
max deadtime aida08 18%
n+n FEE64s 12-18%, all p+n FEE64s < 2%
02.41 Noted that there is disc data written to disk - all disc data now disabled for all FEE64s
04.08 DSSSD bias & leakage current OK - attachment 20
FEE64 temperatures OK - attachment 21
ADC data item stats - attachment 22
per FEE64 Rate spectra - attachment 23
04.15 aida02 no data
restarted merger per https://elog.ph.ed.ac.uk/DESPEC/644
06.00 DSSSD bias & leakage current OK - attachment 24
FEE64 temperatures OK - attachment 25
ADC data item stats - attachment 26
per FEE64 Rate spectra - attachment 27 |
|
|
|
|
|
|
|
|
|
|
|
|
|
|
|
|
|
|
|
|
|
|
|
|
|
|
|
|
|
|
|
|
|
|
|
|
|
*** TDR format 3.3.0 analyser - TD - May 2021
*** ERROR: READ I/O error: 5002
blocks: 32000
ADC data format: 253194077 ( 1696553.0 Hz)
Other data format: 8725923 ( 58468.9 Hz)
Sample trace data format: 0 ( 0.0 Hz)
Undefined format: 0 ( 0.0 Hz)
Other data format type: PAUSE: 1564 ( 10.5 Hz)
RESUME: 1562 ( 10.5 Hz)
SYNC100: 32556 ( 218.1 Hz)
WR48-63: 32556 ( 218.1 Hz)
FEE64 disc: 3047502 ( 20420.1 Hz)
MBS info: 5610183 ( 37591.6 Hz)
Other info: 0 ( 0.0 Hz)
ADC data range bit set: 916603 ( 6141.8 Hz)
Timewarps: ADC: 0 ( 0.0 Hz)
PAUSE: 0 ( 0.0 Hz)
RESUME: 0 ( 0.0 Hz)
SYNC100: 0 ( 0.0 Hz)
WR48-63: 0 ( 0.0 Hz)
FEE64 disc: 0 ( 0.0 Hz)
MBS info: 0 ( 0.0 Hz)
Undefined: 0 ( 0.0 Hz)
Sample trace: 0 ( 0.0 Hz)
*** Timestamp elapsed time: 149.240 s
FEE elapsed dead time(s) elapsed idle time(s)
0 0.269 0.000
1 18.572 0.000
2 0.203 0.000
3 23.804 0.000
4 0.695 0.000
5 26.433 0.000
6 0.080 0.000
7 27.735 0.000
8 0.165 0.000
9 3.128 0.000
10 0.210 0.000
11 0.060 0.000
12 0.056 0.000
13 0.214 0.000
14 0.073 0.000
15 1.249 0.000
16 0.000 0.000
17 0.000 0.000
18 0.000 0.000
19 0.000 0.000
20 0.000 0.000
21 0.000 0.000
22 0.000 0.000
23 0.000 0.000
24 0.000 0.000
25 0.000 0.000
26 0.000 0.000
27 0.000 0.000
28 0.000 0.000
29 0.000 0.000
30 0.000 0.000
31 0.000 0.000
32 0.000 0.000
*** Statistics
FEE ADC Data Other Data Sample Undefined Pause Resume SYNC100 WR48-63 Disc MBS Other HEC Data
0 8063714 229134 0 0 29 29 1100 1100 222403 4473 0 40546
1 19451828 341670 0 0 189 189 2480 2480 336332 0 0 50938
2 9906047 1695573 0 0 32 32 1474 1474 189984 1502577 0 57685
3 25485973 434336 0 0 375 375 3209 3209 427168 0 0 33926
4 5225989 1088546 0 0 26 25 750 750 83786 1003209 0 36956
5 23827850 287577 0 0 303 303 2970 2970 281031 0 0 42461
6 7632945 803643 0 0 10 10 1067 1067 163557 637932 0 57385
7 43365063 397279 0 0 289 288 5505 5505 385692 0 0 246600
8 9556580 143268 0 0 16 16 1175 1175 140886 0 0 58513
9 31955982 1616616 0 0 155 155 4212 4212 145847 1462035 0 55475
10 13350940 89761 0 0 23 23 1645 1645 86425 0 0 31430
11 5509660 1131598 0 0 8 8 744 744 130137 999957 0 52425
12 7108103 102578 0 0 8 8 887 887 100788 0 0 34624
13 10337974 150173 0 0 26 26 1313 1313 147495 0 0 56686
14 5578272 207359 0 0 7 7 687 687 205971 0 0 33046
15 26837157 6812 0 0 68 68 3338 3338 0 0 0 27907
16 0 0 0 0 0 0 0 0 0 0 0 0
17 0 0 0 0 0 0 0 0 0 0 0 0
18 0 0 0 0 0 0 0 0 0 0 0 0
19 0 0 0 0 0 0 0 0 0 0 0 0
20 0 0 0 0 0 0 0 0 0 0 0 0
21 0 0 0 0 0 0 0 0 0 0 0 0
22 0 0 0 0 0 0 0 0 0 0 0 0
23 0 0 0 0 0 0 0 0 0 0 0 0
24 0 0 0 0 0 0 0 0 0 0 0 0
25 0 0 0 0 0 0 0 0 0 0 0 0
26 0 0 0 0 0 0 0 0 0 0 0 0
27 0 0 0 0 0 0 0 0 0 0 0 0
28 0 0 0 0 0 0 0 0 0 0 0 0
29 0 0 0 0 0 0 0 0 0 0 0 0
30 0 0 0 0 0 0 0 0 0 0 0 0
31 0 0 0 0 0 0 0 0 0 0 0 0
32 0 0 0 0 0 0 0 0 0 0 0 0
*** Timewarps
FEE ADC Pause Resume SYNC100 WR48-63 Disc MBS Undefined Samples
0 0 0 0 0 0 0 0 0 0
1 0 0 0 0 0 0 0 0 0
2 0 0 0 0 0 0 0 0 0
3 0 0 0 0 0 0 0 0 0
4 0 0 0 0 0 0 0 0 0
5 0 0 0 0 0 0 0 0 0
6 0 0 0 0 0 0 0 0 0
7 0 0 0 0 0 0 0 0 0
8 0 0 0 0 0 0 0 0 0
9 0 0 0 0 0 0 0 0 0
10 0 0 0 0 0 0 0 0 0
11 0 0 0 0 0 0 0 0 0
12 0 0 0 0 0 0 0 0 0
13 0 0 0 0 0 0 0 0 0
14 0 0 0 0 0 0 0 0 0
15 0 0 0 0 0 0 0 0 0
16 0 0 0 0 0 0 0 0 0
17 0 0 0 0 0 0 0 0 0
18 0 0 0 0 0 0 0 0 0
19 0 0 0 0 0 0 0 0 0
20 0 0 0 0 0 0 0 0 0
21 0 0 0 0 0 0 0 0 0
22 0 0 0 0 0 0 0 0 0
23 0 0 0 0 0 0 0 0 0
24 0 0 0 0 0 0 0 0 0
25 0 0 0 0 0 0 0 0 0
26 0 0 0 0 0 0 0 0 0
27 0 0 0 0 0 0 0 0 0
28 0 0 0 0 0 0 0 0 0
29 0 0 0 0 0 0 0 0 0
30 0 0 0 0 0 0 0 0 0
31 0 0 0 0 0 0 0 0 0
32 0 0 0 0 0 0 0 0 0
*** Program elapsed time: 38.183s ( 838.078 blocks/s, 52.380 Mb/s)
|
|
|
|
|
|
|
|
|
|
|
|
|
|
|
|
|