|
|
|
AIDA
GELINA
BRIKEN
nToF
CRIB
ISOLDE
CIRCE
nTOFCapture
DESPEC
DTAS
EDI_PSA
179Ta
CARME
StellarModelling
DCF
K40
MONNET
|
| DESPEC |
 |
|
|
Message ID: 649
Entry time: Mon Jun 10 23:36:14 2024
|
| Author: |
TD |
| Subject: |
0000-08:00 Tuesday 11 June |
|
|
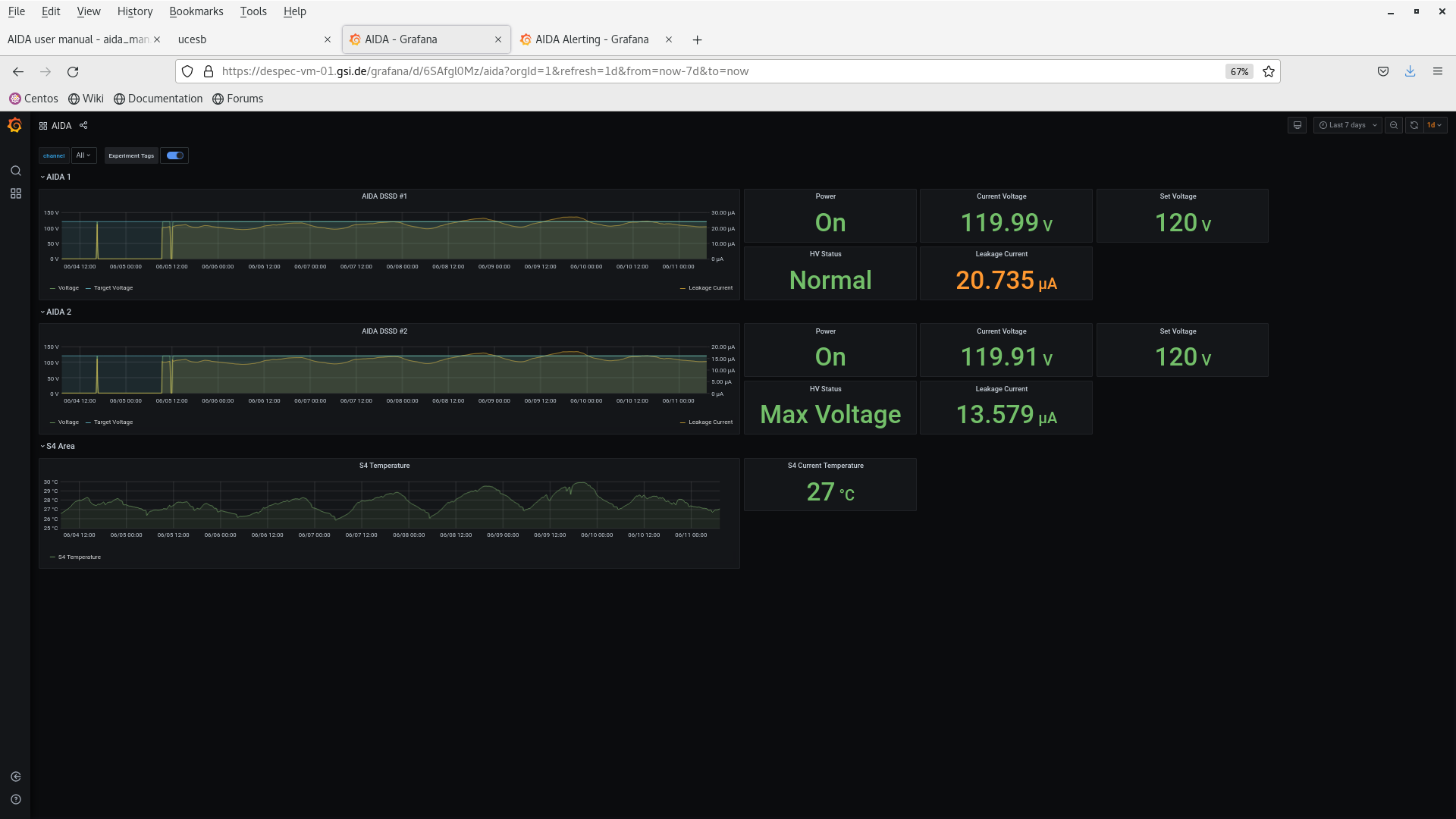
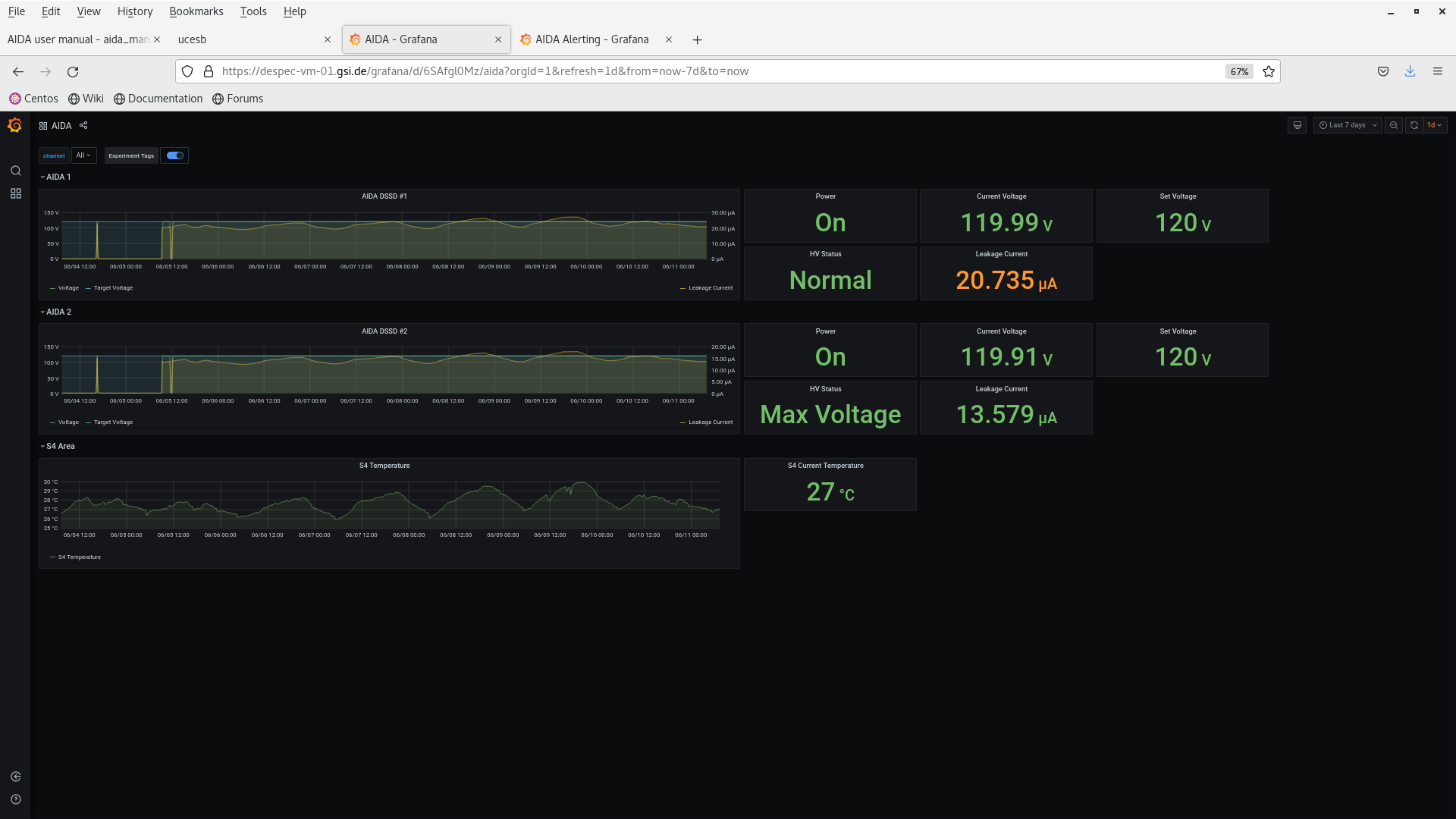
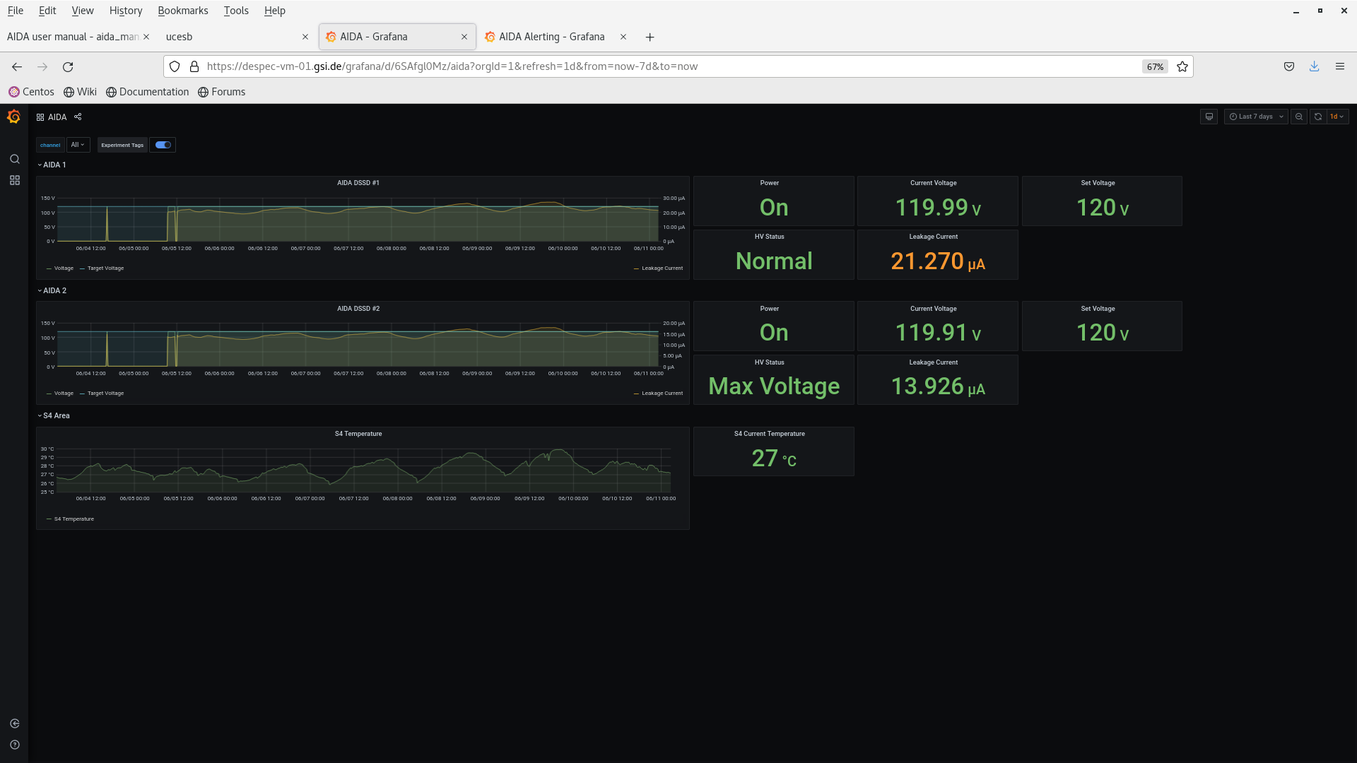
00.09 DSSSD bias & leakage current OK - attachment 1
FEE64 temperatures OK - attachment 2
ADC data items stats OK - attachment 3
per FEE64 Rate spectra - attachment 4
per p+n FEE64 1.8.L spectra - attachments 5-6
aida09 pulser peak width 53 ch FWHM
per FEE64 1.8.H spectra - attachments 7-8
per n+n FEE64 1.8.W spectra - 20us FSR - attachment 9
p+n 1.8.W not running currently
Merger, TapeServer etc - attachments 10-11
analysis data file S181/R4_427 - attachment 12
max FEE64 deadtime 1.7%
HEC data rate 3.1kHz
00.28 all histograms zero'd
02.39 DAQ continues data file S181/R4_460
Beam off since 02.08
DSSSD bias & leakage current OK - attachment 13
FEE64 temperatures OK - attachment 14
ADC data items stats OK - attachment 15
9x < 20k, max 239k aida08
per FEE64 Rate spectra - attachment 16
07.15 DAQ continues data file S181/R4_517
Beam off since 02.08
HKR report c 3-4 h until UNILAC fixed
DSSSD bias & leakage current OK - attachment 17
FEE64 temperatures OK - attachment 18
ADC data items stats OK - attachment 19
8x < 20k, max 238k aida08
per FEE64 Rate spectra - attachment 20 |
|
|
|
|
|
|
|
|
|
|
|
|
|
|
|
|
|
|
|
|
|
|
|
*** TDR format 3.3.0 analyser - TD - May 2021
*** ERROR: READ I/O error: 5002
blocks: 32000
ADC data format: 256031206 ( 1090943.7 Hz)
Other data format: 5888794 ( 25092.0 Hz)
Sample trace data format: 0 ( 0.0 Hz)
Undefined format: 0 ( 0.0 Hz)
Other data format type: PAUSE: 689 ( 2.9 Hz)
RESUME: 689 ( 2.9 Hz)
SYNC100: 32874 ( 140.1 Hz)
WR48-63: 32874 ( 140.1 Hz)
FEE64 disc: 0 ( 0.0 Hz)
MBS info: 5821668 ( 24806.0 Hz)
Other info: 0 ( 0.0 Hz)
ADC data range bit set: 725584 ( 3091.7 Hz)
Timewarps: ADC: 0 ( 0.0 Hz)
PAUSE: 0 ( 0.0 Hz)
RESUME: 0 ( 0.0 Hz)
SYNC100: 0 ( 0.0 Hz)
WR48-63: 0 ( 0.0 Hz)
FEE64 disc: 0 ( 0.0 Hz)
MBS info: 0 ( 0.0 Hz)
Undefined: 0 ( 0.0 Hz)
Sample trace: 0 ( 0.0 Hz)
*** Timestamp elapsed time: 234.688 s
FEE elapsed dead time(s) elapsed idle time(s)
0 0.082 0.000
1 0.081 0.000
2 0.099 0.000
3 1.580 0.000
4 0.860 0.000
5 0.325 0.000
6 0.000 0.000
7 4.102 0.000
8 0.020 0.000
9 2.330 0.000
10 0.170 0.000
11 0.000 0.000
12 0.000 0.000
13 0.000 0.000
14 0.000 0.000
15 0.981 0.000
16 0.000 0.000
17 0.000 0.000
18 0.000 0.000
19 0.000 0.000
20 0.000 0.000
21 0.000 0.000
22 0.000 0.000
23 0.000 0.000
24 0.000 0.000
25 0.000 0.000
26 0.000 0.000
27 0.000 0.000
28 0.000 0.000
29 0.000 0.000
30 0.000 0.000
31 0.000 0.000
32 0.000 0.000
*** Statistics
FEE ADC Data Other Data Sample Undefined Pause Resume SYNC100 WR48-63 Disc MBS Other HEC Data
0 3851535 8075 0 0 3 3 517 517 0 7035 0 14311
1 10547580 2760 0 0 9 9 1371 1371 0 0 0 35298
2 7097044 2015426 0 0 1 1 1095 1095 0 2013234 0 19431
3 24895003 6544 0 0 192 192 3080 3080 0 0 0 27887
4 3219755 585586 0 0 4 4 493 493 0 584592 0 17915
5 19996310 5104 0 0 46 46 2506 2506 0 0 0 32222
6 5825374 446331 0 0 0 0 741 741 0 444849 0 18892
7 61314555 15906 0 0 191 191 7762 7762 0 0 0 429462
8 8374860 2050 0 0 1 1 1024 1024 0 0 0 21845
9 43291179 2005473 0 0 168 168 5805 5805 0 1993527 0 21309
10 13902520 3510 0 0 6 6 1749 1749 0 0 0 12563
11 2813051 779317 0 0 0 0 443 443 0 778431 0 21093
12 5093380 1266 0 0 0 0 633 633 0 0 0 11468
13 7142579 1774 0 0 0 0 887 887 0 0 0 18724
14 3712134 902 0 0 0 0 451 451 0 0 0 12892
15 34954347 8770 0 0 68 68 4317 4317 0 0 0 10272
16 0 0 0 0 0 0 0 0 0 0 0 0
17 0 0 0 0 0 0 0 0 0 0 0 0
18 0 0 0 0 0 0 0 0 0 0 0 0
19 0 0 0 0 0 0 0 0 0 0 0 0
20 0 0 0 0 0 0 0 0 0 0 0 0
21 0 0 0 0 0 0 0 0 0 0 0 0
22 0 0 0 0 0 0 0 0 0 0 0 0
23 0 0 0 0 0 0 0 0 0 0 0 0
24 0 0 0 0 0 0 0 0 0 0 0 0
25 0 0 0 0 0 0 0 0 0 0 0 0
26 0 0 0 0 0 0 0 0 0 0 0 0
27 0 0 0 0 0 0 0 0 0 0 0 0
28 0 0 0 0 0 0 0 0 0 0 0 0
29 0 0 0 0 0 0 0 0 0 0 0 0
30 0 0 0 0 0 0 0 0 0 0 0 0
31 0 0 0 0 0 0 0 0 0 0 0 0
32 0 0 0 0 0 0 0 0 0 0 0 0
*** Timewarps
FEE ADC Pause Resume SYNC100 WR48-63 Disc MBS Undefined Samples
0 0 0 0 0 0 0 0 0 0
1 0 0 0 0 0 0 0 0 0
2 0 0 0 0 0 0 0 0 0
3 0 0 0 0 0 0 0 0 0
4 0 0 0 0 0 0 0 0 0
5 0 0 0 0 0 0 0 0 0
6 0 0 0 0 0 0 0 0 0
7 0 0 0 0 0 0 0 0 0
8 0 0 0 0 0 0 0 0 0
9 0 0 0 0 0 0 0 0 0
10 0 0 0 0 0 0 0 0 0
11 0 0 0 0 0 0 0 0 0
12 0 0 0 0 0 0 0 0 0
13 0 0 0 0 0 0 0 0 0
14 0 0 0 0 0 0 0 0 0
15 0 0 0 0 0 0 0 0 0
16 0 0 0 0 0 0 0 0 0
17 0 0 0 0 0 0 0 0 0
18 0 0 0 0 0 0 0 0 0
19 0 0 0 0 0 0 0 0 0
20 0 0 0 0 0 0 0 0 0
21 0 0 0 0 0 0 0 0 0
22 0 0 0 0 0 0 0 0 0
23 0 0 0 0 0 0 0 0 0
24 0 0 0 0 0 0 0 0 0
25 0 0 0 0 0 0 0 0 0
26 0 0 0 0 0 0 0 0 0
27 0 0 0 0 0 0 0 0 0
28 0 0 0 0 0 0 0 0 0
29 0 0 0 0 0 0 0 0 0
30 0 0 0 0 0 0 0 0 0
31 0 0 0 0 0 0 0 0 0
32 0 0 0 0 0 0 0 0 0
*** Program elapsed time: 34.627s ( 924.132 blocks/s, 57.758 Mb/s)
|
|
|
|
|
|
|
|
|
|
|
|
|
|
|
|
|