|
|
|
AIDA
GELINA
BRIKEN
nToF
CRIB
ISOLDE
CIRCE
nTOFCapture
DESPEC
DTAS
EDI_PSA
179Ta
CARME
StellarModelling
DCF
K40
MONNET
|
| DESPEC |
 |
|
|
Message ID: 255
Entry time: Tue Apr 20 23:08:22 2021
|
| Author: |
CA |
| Subject: |
Wed Apr 21 00:00-08:00 |
|
|
00:00 - CA takes over
00:15 - stats/database/ucesb ok - attachment 1
- another burst of bad timestamp error messages in NewMerger terminal - but all FEE64 still ok - attachment 2
- Merger/TapeService ok
00:21 - beam still off while UNILAC having problems
00:26 - beam is back - rate spectra - attachment 3
00:32 - ucesb following beam return - attachment 4
- implant rates reaching highs of ~1kHz
00:35 - Grafana leakage current monitor last 6 hours - attachment 5
01:00 *all* system wide checks ok
stats ok - attachment 6
temperatures ok - attachment 7
detector bias / leakage currents ok - attachment 8
db check ok / ucesb ok
still observe periodic bursts of bad timestamp errors in NewMerger terminal - FEE64s still linked with merger ok
01:30 AIDA crashes just as I make check, most FEE64 lost connection -> powercycle and restart MIDAS
01:53 AIDA reset completed - writing to file NULL/R48
01:56 all system wide checks ok *except*
FPGA error counter
Base Current Difference
aida12 fault 0x0 : 0x1 : 1
FPGA Timestamp error counter test result: Passed 11, Failed 1
If any of these counts are reported as in error
The ASIC readout system has detected a timeslip.
That is the timestamp read from the time FIFO is not younger than the last
ADC calibration
FEE64 module aida04 failed
FEE64 module aida05 failed
Calibration test result: Passed 10, Failed 2
If any modules fail calibration , check the clock status and open the FADC Align and Control browser page to rerun calibration for that module
02:01 good event statistics ok - attachment 9
temperatures ok - attachment 10
detector bias / leakage currents ok - attachment 11
db check / ucesb ok
02:20 beam stop
02:21 beam back
02:30 stats/ucesb/db checks all ok
03:00 stats/ucesb/db checks all ok - attachment 12
03:30 stats/ucesb/db checks all ok
04:00 system wide checks ok, except;
ADC calibration
FEE64 module aida04 failed
FEE64 module aida05 failed
Calibration test result: Passed 10, Failed 2
If any modules fail calibration , check the clock status and open the FADC Align and Control browser page to rerun calibration for that module
FPGA errors
Base Current Difference
aida12 fault 0x0 : 0x9 : 9
FPGA Timestamp error counter test result: Passed 11, Failed 1
If any of these counts are reported as in error
The ASIC readout system has detected a timeslip.
That is the timestamp read from the time FIFO is not younger than the last
04:03 beam off briefly
04:05 good event statistics ok - attachment 13
04:07 beam back
temperatures ok - attachment 14
bias / leakage currents ok - attachment 15
db check / ucesb ok - attachment 16
implant rates in AIDA peaking at ~1.5kHz
04:30 stats/ucesb/db checks all ok
04:48 no beam
04:58 beam back
05:00 stats/ucesb/db checks all ok - attachment 17
05:30 stats/ucesb/db checks all ok
06:00 system wide checks ok, except;
ADC calibration
FEE64 module aida04 failed
FEE64 module aida05 failed
Calibration test result: Passed 10, Failed 2
If any modules fail calibration , check the clock status and open the FADC Align and Control browser page to rerun calibration for that module
FPGA errors
Base Current Difference
aida12 fault 0x0 : 0x9 : 9
FPGA Timestamp error counter test result: Passed 11, Failed 1
If any of these counts are reported as in error
The ASIC readout system has detected a timeslip.
That is the timestamp read from the time FIFO is not younger than the last
FEE64 Linux Memory Info
Returned 0 0 0 0 0 0 0 0 0 0 0 0
Mem(KB) : 4 8 16 32 64 128 256 512 1k 2k 4k
aida01 : 5 5 3 3 2 3 2 3 2 3 7 : 39628
aida02 : 22 11 3 0 2 3 2 3 2 3 7 : 39648
aida03 : 20 10 1 1 2 2 1 4 2 3 7 : 39760
aida04 : 17 10 2 2 3 3 2 3 2 3 7 : 39732
aida05 : 1 8 3 2 3 2 2 3 3 3 7 : 40564
aida06 : 5 6 2 3 2 2 3 3 2 3 7 : 39748
aida07 : 18 4 7 0 1 3 1 4 2 3 7 : 39832
aida08 : 22 10 3 3 2 2 3 3 2 3 7 : 39864
aida09 : 3 6 2 2 0 3 1 4 2 3 7 : 39708
aida10 : 2 4 3 2 1 2 2 3 2 3 7 : 39384
aida11 : 20 8 3 1 1 3 3 2 2 3 7 : 39328
aida12 : 16 6 3 1 0 3 2 3 2 3 7 : 39488
06:02 good event statistics ok - attachment 18
FEE64 temperatures ok - attachment 19
detector bias / leakage currents ok - attachment 20
06:06 db check and ucesb ok - attachment 21
NewMerger terminal hasn't flagged up any more errors since ~ 03:00
06:30 stats/ucesb/db checks all ok
DESPEC restarts timesorter
07:00 stats/ucesb/db checks all ok
07:30 stats/ucesb/db checks all ok - attachment 22
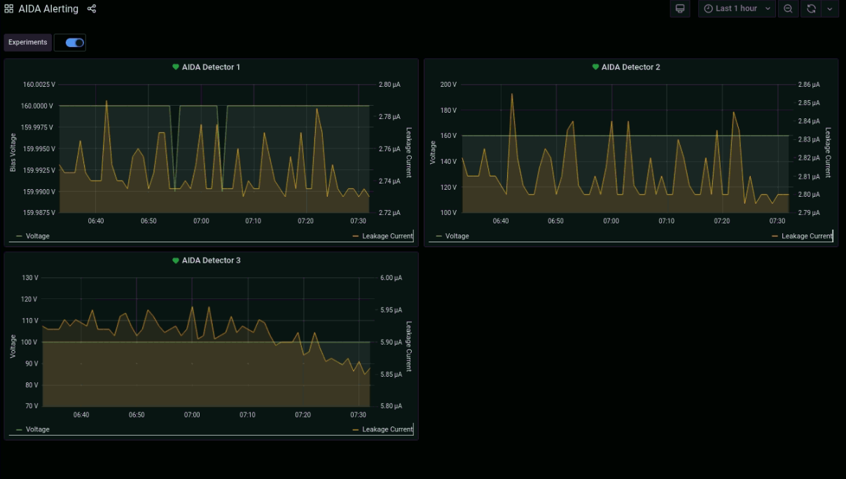
grafana leakage currents last 1 hour - attachment 23
|
|
|
|
|
|
|
|
|
|
|
|
|
|
|
|
|
|
|
|
|
|
|
|
|
|
|
|
|
|
|
|
|
|
|
|
|
|
|
|
|
|
|
|
|
|
|