|
|
|
AIDA
GELINA
BRIKEN
nToF
CRIB
ISOLDE
CIRCE
nTOFCapture
DESPEC
DTAS
EDI_PSA
179Ta
CARME
StellarModelling
DCF
K40
MONNET
|
| DESPEC |
 |
|
|
Message ID: 431
Entry time: Thu May 12 07:09:43 2022
|
| Author: |
TD |
| Subject: |
Thursday 12 May 08:00-24:00 |
|
|
08.10 AIDA DAQ status
14x FEE64s configured - aida05, aida14 power OFF - dhcpd.conf changed - aida15 -> aida05, aida16 -> aida14
2
AD9222 OFF - waveforms disabed
disc - all disabled
ASIC settings 2021Apr29-13-16-00
slow comparator 0xc *except* aida02 & aida04 0x16, aida06 & aida08 0x23
BNC PB-5
amplitude 1.000V
attenuation x1
tau_d 1ms (tail pulse)
polarity +
frequency 22Hz
08.14 all histograms zero'd
2
08.15 system wide check counter baseline
08.17 check ASIC control - all FEE64s all ASICs
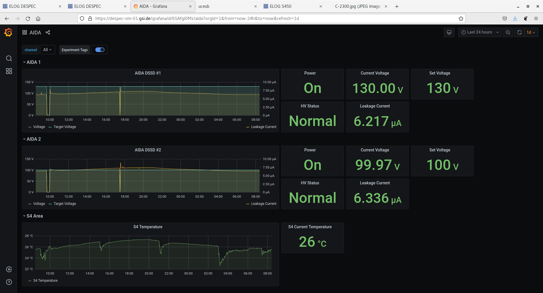
Attachment 1 - grafana DSSSD bias & leakage current - OK
Attachment 2 - per FEE64 stat spectra
Attachments 3 & 4 - per FEE64 1.8.H spectra - few events c. 5GeV p+n strips
Attachments 5 & 6 - per FEE64 1.8.L spectra
pulser peak width aida01 124ch FWHM, aida04 293ch FWHM
Attachment 7 - per FEE64 rate spectra
Attachments 8-12 - system wide checks - all OK
Attachments 13-16 - statistics - adc, pause, resume & correlation data
Attachment 17 - FEE64 temps OK
Attachment 18 - DSSSD bias & leakage current OK - start new section of googledoc spreadsheet to monitor long term trends
Attachments 19 & 20 - NewMerger & TapeServer - OK - no warning messages
08.44 DAQ continues - file NOTAPE/R18 - no storage mode
08.47 switch to storage mode to generate data file to evaluate FEE64 dead times etc
08.53 no storage mode enabled
Attachment 21 - analysis of file NOTAPE/R18_20
Attachment 22- analysis of file NOTAPE/R19_19
AIDA12 slow comp up to 0xd improved deadtime drastically for FEE
10:54 Beam on detector. Take another run to test deadtime - attachment 23
Deadtimes ranging from 10-40% in n+n FEEs
Attachment 23 & 24 aida06 aida02 1.*.H spectra
14:07 - Currently no beam so had acces. OH checked the cables on AIDA12 were seated correctly. No improvement in the rate for 12 but better for remaining p+n strips.
Tested running with dataspy off for PCS but observed no change in the deadtimes (Other than a decrease because no beamtime) |
|
|
|
|
|
|
|
|
|
|
|
|
|
|
|
|
|
|
|
|
|
|
|
|
|
|
|
|
|
|
|
|
|
|
|
|
|
|
|
|
|
*** TDR format 3.3.0 analyser - TD - May 2021
*** ERROR: READ I/O error: 5002
blocks: 32000
ADC data format: 259331519 ( 1693112.6 Hz)
Other data format: 2588481 ( 16899.6 Hz)
Sample trace data format: 0 ( 0.0 Hz)
Undefined format: 0 ( 0.0 Hz)
Other data format type: PAUSE: 1016 ( 6.6 Hz)
RESUME: 1017 ( 6.6 Hz)
SYNC100: 32570 ( 212.6 Hz)
WR48-63: 32570 ( 212.6 Hz)
FEE64 disc: 0 ( 0.0 Hz)
MBS info: 2521308 ( 16461.0 Hz)
Other info: 0 ( 0.0 Hz)
ADC data range bit set: 0 ( 0.0 Hz)
Timewarps: ADC: 0 ( 0.0 Hz)
PAUSE: 0 ( 0.0 Hz)
RESUME: 0 ( 0.0 Hz)
SYNC100: 0 ( 0.0 Hz)
WR48-63: 0 ( 0.0 Hz)
FEE64 disc: 0 ( 0.0 Hz)
MBS info: 0 ( 0.0 Hz)
Undefined: 0 ( 0.0 Hz)
Sample trace: 0 ( 0.0 Hz)
*** Timestamp elapsed time: 153.169 s
FEE elapsed dead time(s) elapsed idle time(s)
0 0.171 0.000
1 9.417 0.000
2 0.061 0.000
3 24.348 0.000
4 0.008 0.000
5 72.336 0.000
6 0.231 0.000
7 25.570 0.000
8 0.125 0.000
9 0.007 0.000
10 0.000 7.342
11 41.574 0.000
12 0.027 0.000
13 0.000 0.000
14 0.000 0.000
15 0.000 0.000
16 0.000 0.000
17 0.000 0.000
18 0.000 0.000
19 0.000 0.000
20 0.000 0.000
21 0.000 0.000
22 0.000 0.000
23 0.000 0.000
24 0.000 0.000
25 0.000 0.000
26 0.000 0.000
27 0.000 0.000
28 0.000 0.000
29 0.000 0.000
30 0.000 0.000
31 0.000 0.000
32 0.000 0.000
*** Statistics
FEE ADC Data Other Data Sample Undefined Pause Resume SYNC100 WR48-63 Disc MBS Other HEC Data
0 7431923 12514 0 0 8 8 933 933 0 10632 0 0
1 37380104 9380 0 0 51 51 4639 4639 0 0 0 0
2 7217279 1365495 0 0 3 3 1056 1056 0 1363377 0 0
3 38015689 1157497 0 0 179 179 4920 4920 0 1147299 0 0
4 4440445 1078 0 0 2 2 537 537 0 0 0 0
5 40380917 10697 0 0 319 320 5029 5029 0 0 0 0
6 14913071 3788 0 0 5 5 1889 1889 0 0 0 0
7 41232478 10490 0 0 181 181 5064 5064 0 0 0 0
8 11952709 2932 0 0 4 4 1462 1462 0 0 0 0
9 4910914 1250 0 0 1 1 624 624 0 0 0 0
10 2469929 580 0 0 0 0 290 290 0 0 0 0
11 39767127 10486 0 0 257 257 4986 4986 0 0 0 0
12 5557988 1406 0 0 6 6 697 697 0 0 0 0
13 3660946 888 0 0 0 0 444 444 0 0 0 0
14 0 0 0 0 0 0 0 0 0 0 0 0
15 0 0 0 0 0 0 0 0 0 0 0 0
16 0 0 0 0 0 0 0 0 0 0 0 0
17 0 0 0 0 0 0 0 0 0 0 0 0
18 0 0 0 0 0 0 0 0 0 0 0 0
19 0 0 0 0 0 0 0 0 0 0 0 0
20 0 0 0 0 0 0 0 0 0 0 0 0
21 0 0 0 0 0 0 0 0 0 0 0 0
22 0 0 0 0 0 0 0 0 0 0 0 0
23 0 0 0 0 0 0 0 0 0 0 0 0
24 0 0 0 0 0 0 0 0 0 0 0 0
25 0 0 0 0 0 0 0 0 0 0 0 0
26 0 0 0 0 0 0 0 0 0 0 0 0
27 0 0 0 0 0 0 0 0 0 0 0 0
28 0 0 0 0 0 0 0 0 0 0 0 0
29 0 0 0 0 0 0 0 0 0 0 0 0
30 0 0 0 0 0 0 0 0 0 0 0 0
31 0 0 0 0 0 0 0 0 0 0 0 0
32 0 0 0 0 0 0 0 0 0 0 0 0
*** Timewarps
FEE ADC Pause Resume SYNC100 WR48-63 Disc MBS Undefined Samples
0 0 0 0 0 0 0 0 0 0
1 0 0 0 0 0 0 0 0 0
2 0 0 0 0 0 0 0 0 0
3 0 0 0 0 0 0 0 0 0
4 0 0 0 0 0 0 0 0 0
5 0 0 0 0 0 0 0 0 0
6 0 0 0 0 0 0 0 0 0
7 0 0 0 0 0 0 0 0 0
8 0 0 0 0 0 0 0 0 0
9 0 0 0 0 0 0 0 0 0
10 0 0 0 0 0 0 0 0 0
11 0 0 0 0 0 0 0 0 0
12 0 0 0 0 0 0 0 0 0
13 0 0 0 0 0 0 0 0 0
14 0 0 0 0 0 0 0 0 0
15 0 0 0 0 0 0 0 0 0
16 0 0 0 0 0 0 0 0 0
17 0 0 0 0 0 0 0 0 0
18 0 0 0 0 0 0 0 0 0
19 0 0 0 0 0 0 0 0 0
20 0 0 0 0 0 0 0 0 0
21 0 0 0 0 0 0 0 0 0
22 0 0 0 0 0 0 0 0 0
23 0 0 0 0 0 0 0 0 0
24 0 0 0 0 0 0 0 0 0
25 0 0 0 0 0 0 0 0 0
26 0 0 0 0 0 0 0 0 0
27 0 0 0 0 0 0 0 0 0
28 0 0 0 0 0 0 0 0 0
29 0 0 0 0 0 0 0 0 0
30 0 0 0 0 0 0 0 0 0
31 0 0 0 0 0 0 0 0 0
32 0 0 0 0 0 0 0 0 0
*** Program elapsed time: 36.578s ( 874.840 blocks/s, 54.677 Mb/s)
|
|
*** TDR format 3.3.0 analyser - TD - May 2021
*** ERROR: READ I/O error: 5002
blocks: 17139
ADC data format: 138519076 ( 1563611.9 Hz)
Other data format: 1763639 ( 19908.1 Hz)
Sample trace data format: 0 ( 0.0 Hz)
Undefined format: 0 ( 0.0 Hz)
Other data format type: PAUSE: 358 ( 4.0 Hz)
RESUME: 358 ( 4.0 Hz)
SYNC100: 17469 ( 197.2 Hz)
WR48-63: 17469 ( 197.2 Hz)
FEE64 disc: 0 ( 0.0 Hz)
MBS info: 1727985 ( 19505.6 Hz)
Other info: 0 ( 0.0 Hz)
ADC data range bit set: 0 ( 0.0 Hz)
Timewarps: ADC: 0 ( 0.0 Hz)
PAUSE: 0 ( 0.0 Hz)
RESUME: 0 ( 0.0 Hz)
SYNC100: 0 ( 0.0 Hz)
WR48-63: 0 ( 0.0 Hz)
FEE64 disc: 0 ( 0.0 Hz)
MBS info: 0 ( 0.0 Hz)
Undefined: 0 ( 0.0 Hz)
Sample trace: 0 ( 0.0 Hz)
*** Timestamp elapsed time: 88.589 s
FEE elapsed dead time(s) elapsed idle time(s)
0 0.084 0.000
1 0.528 0.000
2 0.008 0.000
3 10.973 0.000
4 0.000 0.000
5 30.421 0.000
6 0.000 0.000
7 7.252 0.000
8 0.055 0.000
9 0.000 0.000
10 0.000 12.541
11 3.332 0.000
12 0.009 0.000
13 0.000 0.000
14 0.000 0.000
15 0.000 0.000
16 0.000 0.000
17 0.000 0.000
18 0.000 0.000
19 0.000 0.000
20 0.000 0.000
21 0.000 0.000
22 0.000 0.000
23 0.000 0.000
24 0.000 0.000
25 0.000 0.000
26 0.000 0.000
27 0.000 0.000
28 0.000 0.000
29 0.000 0.000
30 0.000 0.000
31 0.000 0.000
32 0.000 0.000
*** Statistics
FEE ADC Data Other Data Sample Undefined Pause Resume SYNC100 WR48-63 Disc MBS Other HEC Data
0 4390551 7288 0 0 4 4 565 565 0 6150 0 0
1 21021919 5186 0 0 9 9 2584 2584 0 0 0 0
2 3174721 918030 0 0 1 1 518 518 0 916992 0 0
3 22097261 810837 0 0 77 77 2920 2920 0 804843 0 0
4 2596723 620 0 0 0 0 310 310 0 0 0 0
5 23543560 6240 0 0 174 174 2946 2946 0 0 0 0
6 4211356 1020 0 0 0 0 510 510 0 0 0 0
7 24080430 6296 0 0 63 63 3085 3085 0 0 0 0
8 4823696 1068 0 0 3 3 531 531 0 0 0 0
9 1770702 408 0 0 0 0 204 204 0 0 0 0
10 933213 222 0 0 0 0 111 111 0 0 0 0
11 21419475 5280 0 0 21 21 2619 2619 0 0 0 0
12 2929744 698 0 0 6 6 343 343 0 0 0 0
13 1525725 446 0 0 0 0 223 223 0 0 0 0
14 0 0 0 0 0 0 0 0 0 0 0 0
15 0 0 0 0 0 0 0 0 0 0 0 0
16 0 0 0 0 0 0 0 0 0 0 0 0
17 0 0 0 0 0 0 0 0 0 0 0 0
18 0 0 0 0 0 0 0 0 0 0 0 0
19 0 0 0 0 0 0 0 0 0 0 0 0
20 0 0 0 0 0 0 0 0 0 0 0 0
21 0 0 0 0 0 0 0 0 0 0 0 0
22 0 0 0 0 0 0 0 0 0 0 0 0
23 0 0 0 0 0 0 0 0 0 0 0 0
24 0 0 0 0 0 0 0 0 0 0 0 0
25 0 0 0 0 0 0 0 0 0 0 0 0
26 0 0 0 0 0 0 0 0 0 0 0 0
27 0 0 0 0 0 0 0 0 0 0 0 0
28 0 0 0 0 0 0 0 0 0 0 0 0
29 0 0 0 0 0 0 0 0 0 0 0 0
30 0 0 0 0 0 0 0 0 0 0 0 0
31 0 0 0 0 0 0 0 0 0 0 0 0
32 0 0 0 0 0 0 0 0 0 0 0 0
*** Timewarps
FEE ADC Pause Resume SYNC100 WR48-63 Disc MBS Undefined Samples
0 0 0 0 0 0 0 0 0 0
1 0 0 0 0 0 0 0 0 0
2 0 0 0 0 0 0 0 0 0
3 0 0 0 0 0 0 0 0 0
4 0 0 0 0 0 0 0 0 0
5 0 0 0 0 0 0 0 0 0
6 0 0 0 0 0 0 0 0 0
7 0 0 0 0 0 0 0 0 0
8 0 0 0 0 0 0 0 0 0
9 0 0 0 0 0 0 0 0 0
10 0 0 0 0 0 0 0 0 0
11 0 0 0 0 0 0 0 0 0
12 0 0 0 0 0 0 0 0 0
13 0 0 0 0 0 0 0 0 0
14 0 0 0 0 0 0 0 0 0
15 0 0 0 0 0 0 0 0 0
16 0 0 0 0 0 0 0 0 0
17 0 0 0 0 0 0 0 0 0
18 0 0 0 0 0 0 0 0 0
19 0 0 0 0 0 0 0 0 0
20 0 0 0 0 0 0 0 0 0
21 0 0 0 0 0 0 0 0 0
22 0 0 0 0 0 0 0 0 0
23 0 0 0 0 0 0 0 0 0
24 0 0 0 0 0 0 0 0 0
25 0 0 0 0 0 0 0 0 0
26 0 0 0 0 0 0 0 0 0
27 0 0 0 0 0 0 0 0 0
28 0 0 0 0 0 0 0 0 0
29 0 0 0 0 0 0 0 0 0
30 0 0 0 0 0 0 0 0 0
31 0 0 0 0 0 0 0 0 0
32 0 0 0 0 0 0 0 0 0
*** Program elapsed time: 17.484s ( 980.247 blocks/s, 61.265 Mb/s)
|
|
*** TDR format 3.3.0 analyser - TD - May 2021
*** ERROR: READ I/O error: 5002
blocks: 4909
ADC data format: 39765494 ( 1644562.3 Hz)
Other data format: 414671 ( 17149.3 Hz)
Sample trace data format: 0 ( 0.0 Hz)
Undefined format: 0 ( 0.0 Hz)
Other data format type: PAUSE: 151 ( 6.2 Hz)
RESUME: 152 ( 6.3 Hz)
SYNC100: 4999 ( 206.7 Hz)
WR48-63: 4999 ( 206.7 Hz)
FEE64 disc: 0 ( 0.0 Hz)
MBS info: 404370 ( 16723.3 Hz)
Other info: 0 ( 0.0 Hz)
ADC data range bit set: 23252 ( 961.6 Hz)
Timewarps: ADC: 0 ( 0.0 Hz)
PAUSE: 0 ( 0.0 Hz)
RESUME: 0 ( 0.0 Hz)
SYNC100: 0 ( 0.0 Hz)
WR48-63: 0 ( 0.0 Hz)
FEE64 disc: 0 ( 0.0 Hz)
MBS info: 0 ( 0.0 Hz)
Undefined: 0 ( 0.0 Hz)
Sample trace: 0 ( 0.0 Hz)
*** Timestamp elapsed time: 24.180 s
FEE elapsed dead time(s) elapsed idle time(s)
0 0.000 0.000
1 1.954 0.000
2 0.000 0.000
3 4.569 0.000
4 0.000 0.000
5 10.824 0.000
6 0.000 0.000
7 5.869 0.000
8 0.000 0.000
9 0.008 0.000
10 0.000 0.000
11 2.942 0.000
12 0.007 0.000
13 0.000 0.000
14 0.000 0.000
15 0.000 0.000
16 0.000 0.000
17 0.000 0.000
18 0.000 0.000
19 0.000 0.000
20 0.000 0.000
21 0.000 0.000
22 0.000 0.000
23 0.000 0.000
24 0.000 0.000
25 0.000 0.000
26 0.000 0.000
27 0.000 0.000
28 0.000 0.000
29 0.000 0.000
30 0.000 0.000
31 0.000 0.000
32 0.000 0.000
*** Statistics
FEE ADC Data Other Data Sample Undefined Pause Resume SYNC100 WR48-63 Disc MBS Other HEC Data
0 1157062 1976 0 0 0 0 148 148 0 1680 0 159
1 5834981 1480 0 0 12 12 728 728 0 0 0 22412
2 1125294 220409 0 0 0 0 178 178 0 220053 0 83
3 5924210 180469 0 0 32 32 741 741 0 178923 0 86
4 669291 180 0 0 0 0 90 90 0 0 0 10
5 6069826 1577 0 0 47 48 741 741 0 0 0 20
6 1749760 2346 0 0 0 0 222 222 0 1902 0 32
7 6604292 3590 0 0 38 38 851 851 0 1812 0 32
8 1794890 416 0 0 0 0 208 208 0 0 0 42
9 736012 164 0 0 1 1 81 81 0 0 0 124
10 410664 98 0 0 0 0 49 49 0 0 0 15
11 6315369 1576 0 0 19 19 769 769 0 0 0 153
12 852659 248 0 0 2 2 122 122 0 0 0 23
13 521184 142 0 0 0 0 71 71 0 0 0 61
14 0 0 0 0 0 0 0 0 0 0 0 0
15 0 0 0 0 0 0 0 0 0 0 0 0
16 0 0 0 0 0 0 0 0 0 0 0 0
17 0 0 0 0 0 0 0 0 0 0 0 0
18 0 0 0 0 0 0 0 0 0 0 0 0
19 0 0 0 0 0 0 0 0 0 0 0 0
20 0 0 0 0 0 0 0 0 0 0 0 0
21 0 0 0 0 0 0 0 0 0 0 0 0
22 0 0 0 0 0 0 0 0 0 0 0 0
23 0 0 0 0 0 0 0 0 0 0 0 0
24 0 0 0 0 0 0 0 0 0 0 0 0
25 0 0 0 0 0 0 0 0 0 0 0 0
26 0 0 0 0 0 0 0 0 0 0 0 0
27 0 0 0 0 0 0 0 0 0 0 0 0
28 0 0 0 0 0 0 0 0 0 0 0 0
29 0 0 0 0 0 0 0 0 0 0 0 0
30 0 0 0 0 0 0 0 0 0 0 0 0
31 0 0 0 0 0 0 0 0 0 0 0 0
32 0 0 0 0 0 0 0 0 0 0 0 0
*** Timewarps
FEE ADC Pause Resume SYNC100 WR48-63 Disc MBS Undefined Samples
0 0 0 0 0 0 0 0 0 0
1 0 0 0 0 0 0 0 0 0
2 0 0 0 0 0 0 0 0 0
3 0 0 0 0 0 0 0 0 0
4 0 0 0 0 0 0 0 0 0
5 0 0 0 0 0 0 0 0 0
6 0 0 0 0 0 0 0 0 0
7 0 0 0 0 0 0 0 0 0
8 0 0 0 0 0 0 0 0 0
9 0 0 0 0 0 0 0 0 0
10 0 0 0 0 0 0 0 0 0
11 0 0 0 0 0 0 0 0 0
12 0 0 0 0 0 0 0 0 0
13 0 0 0 0 0 0 0 0 0
14 0 0 0 0 0 0 0 0 0
15 0 0 0 0 0 0 0 0 0
16 0 0 0 0 0 0 0 0 0
17 0 0 0 0 0 0 0 0 0
18 0 0 0 0 0 0 0 0 0
19 0 0 0 0 0 0 0 0 0
20 0 0 0 0 0 0 0 0 0
21 0 0 0 0 0 0 0 0 0
22 0 0 0 0 0 0 0 0 0
23 0 0 0 0 0 0 0 0 0
24 0 0 0 0 0 0 0 0 0
25 0 0 0 0 0 0 0 0 0
26 0 0 0 0 0 0 0 0 0
27 0 0 0 0 0 0 0 0 0
28 0 0 0 0 0 0 0 0 0
29 0 0 0 0 0 0 0 0 0
30 0 0 0 0 0 0 0 0 0
31 0 0 0 0 0 0 0 0 0
32 0 0 0 0 0 0 0 0 0
*** Program elapsed time: 5.102s ( 962.254 blocks/s, 60.141 Mb/s)
|
|
|
|
|
|
|
|
|