|
|
|
AIDA
GELINA
BRIKEN
nToF
CRIB
ISOLDE
CIRCE
nTOFCapture
DESPEC
DTAS
EDI_PSA
179Ta
CARME
StellarModelling
DCF
K40
MONNET
|
| DESPEC |
 |
|
|
Message ID: 443
Entry time: Fri May 13 15:00:23 2022
|
| Author: |
CB |
| Subject: |
13 March - 16:00-24:00 shift |
|
|
16:00 Took over remotely from OH, TD who remain in GSI
Stats OK - attach 1
Stats & Leakage OK - attach 2
Temps OK
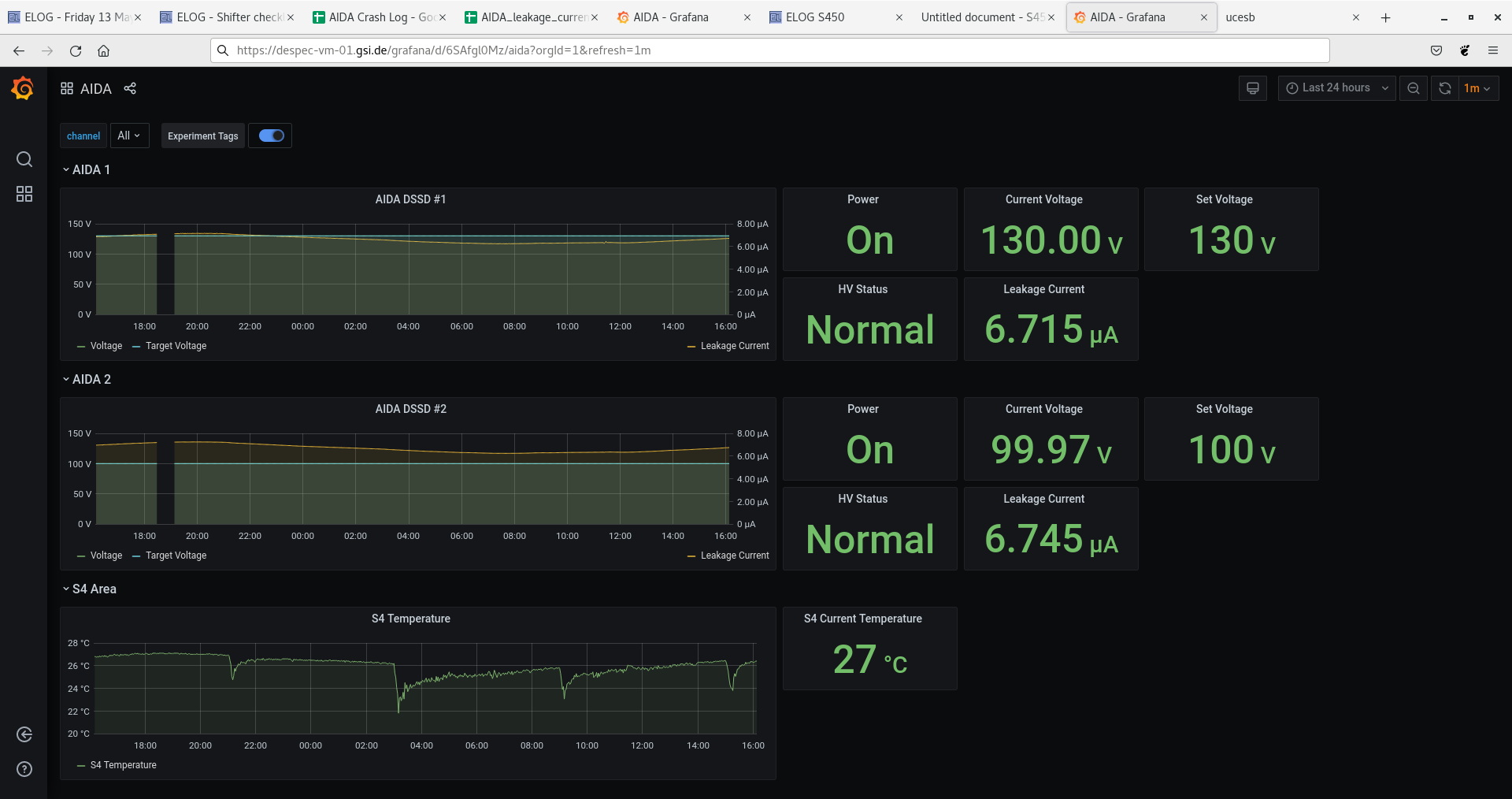
Grafana OK - attach 3
System-wide checks: aida09 fails clock (1), aida02 06 09 10 13 fail ADC calibration, all pass WR
17:29 All good, but no beam.
17:30 Beam is back
17:58 No beam again
18:10 Beam is back. Stats OK.
Ucesb OK - attach 4
Stats & Leakage currents ok - attach 5
Temps OK - attach 6
Grafana OK - attach 7
System-wide checks as before.
19:36 No beam again.
20:37 Beam is back
Stats OK - attach 8
Leakage OK
Temps OK
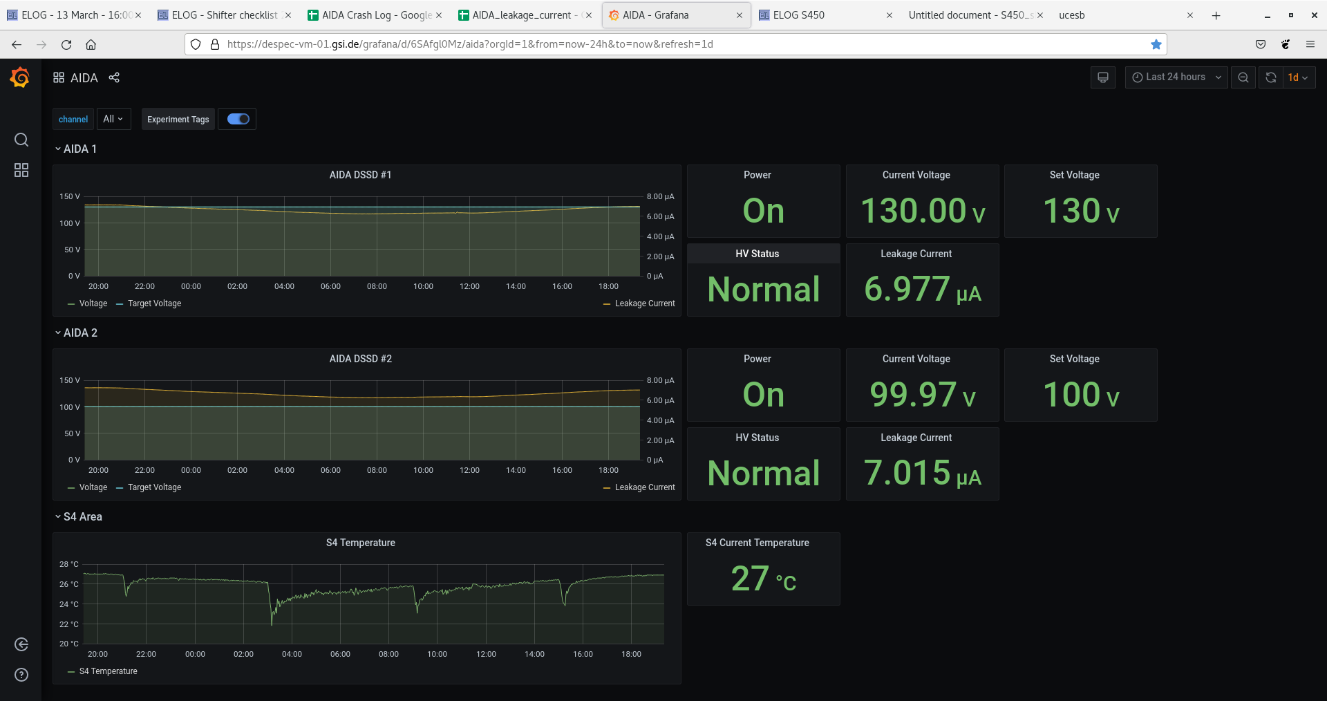
Grafana OK - attach 9
Ucesb OK - attach 10
System-wide checks as before
21:10 Lost anydesk connection to DAQ. Local shifters report AIDA still transferring data.
21:15 Local shifters report anydesk connection window still open. Unclear why DAQ reported offline in anydesk.
21:20 Connection restored itself. Hopefully it was a one-off.
22:51 Stats & Leakage current OK - attach 11
Temps OK
Grafana OK - attach 12
Ucesb OK - attach 13
System-wide checks as before |
|
|
|
|
|
|
|
|
|
|
|
|
|
|
|
|
|
|
|
|