|
|
|
AIDA
GELINA
BRIKEN
nToF
CRIB
ISOLDE
CIRCE
nTOFCapture
DESPEC
DTAS
EDI_PSA
179Ta
CARME
StellarModelling
DCF
K40
MONNET
|
| DESPEC |
 |
|
|
Message ID: 239
Entry time: Sun Apr 18 11:18:21 2021
|
| Author: |
TD |
| Subject: |
Sunday 18 April 12.00-16.00 |
|
|
12.18 DAQ continues file NULL/R30_490
ASIC settings 2019Dec19-16.19.51
slow comparator 0x64 -> 0xa
BNC PB-5
amplitude 2V
attenuation 1x
decay time 1ms
frequency 2Hz
12.22 all histograms zero'd
c. 12.30 219Rn setting
12.35 analysis of R30_490 - see attachment 1
13.15 system wide checks
Clock status test result: Passed 12, Failed 0
Understand status as follows
Status bit 3 : firmware PLL that creates clocks from external clock not locked
Status bit 2 : always logic '1'
Status bit 1 : LMK3200(2) PLL and clock distribution chip not locked to external clock
Status bit 0 : LMK3200(1) PLL and clock distribution chip not locked to external clock
If all these bits are not set then the operation of the firmware is unreliable
FEE64 module aida06 failed
FEE64 module aida07 failed
FEE64 module aida10 failed
Calibration test result: Passed 9, Failed 3
If any modules fail calibration , check the clock status and open the FADC Align and Control browser page to rerun calibration for that module
Base Current Difference
aida01 fault 0x7686 : 0x768a : 4
aida02 fault 0x941d : 0x9421 : 4
aida03 fault 0x7cd7 : 0x7cdb : 4
aida04 fault 0xb86d : 0xb871 : 4
aida05 fault 0x1a59 : 0x1a5f : 6
aida06 fault 0x4f45 : 0x4f4b : 6
aida07 fault 0x3bfc : 0x3c04 : 8
aida08 fault 0xc7ce : 0xc7d4 : 6
aida09 fault 0xb33b : 0xb33c : 1
White Rabbit error counter test result: Passed 3, Failed 9
Understand the status reports as follows:-
Status bit 3 : White Rabbit decoder detected an error in the received data
Status bit 2 : Firmware registered WR error, no reload of Timestamp
Status bit 0 : White Rabbit decoder reports uncertain of Timestamp information from WR
Base Current Difference
aida12 fault 0xa : 0xb : 1
FPGA Timestamp error counter test result: Passed 11, Failed 1
If any of these counts are reported as in error
The ASIC readout system has detected a timeslip.
That is the timestamp read from the time FIFO is not younger than the last
Returned 0 0 0 0 0 0 0 0 0 0 0 0
Mem(KB) : 4 8 16 32 64 128 256 512 1k 2k 4k
aida01 : 23 10 3 1 1 2 1 3 3 3 6 : 36156
aida02 : 2 11 7 4 2 2 2 4 2 3 6 : 36048
aida03 : 21 8 6 4 5 4 3 3 2 3 6 : 36276
aida04 : 19 11 14 3 2 3 2 4 2 3 6 : 36324
aida05 : 25 4 5 4 4 2 1 3 2 4 6 : 37460
aida06 : 13 9 15 1 3 5 1 3 3 3 6 : 36812
aida07 : 19 10 6 1 3 3 2 2 4 3 6 : 37212
aida08 : 23 6 4 2 1 1 3 4 2 3 6 : 36044
aida09 : 11 5 5 1 2 4 3 3 2 3 6 : 35908
aida10 : 14 5 6 5 3 1 3 3 2 3 6 : 35744
aida11 : 16 5 3 0 3 3 1 4 2 3 6 : 35800
aida12 : 12 10 0 2 4 4 1 3 3 3 6 : 36544
Collecting the file size of each FEE64 Options CONTENTS file to check they are all the same
FEE : aida01 => Options file size is 1025 Last changed Sat Apr 17 06:14:30 CEST 2021
FEE : aida02 => Options file size is 1014 Last changed Fri Apr 16 00:56:20 CEST 2021
FEE : aida03 => Options file size is 1014 Last changed Wed Apr 14 21:52:04 CEST 2021
FEE : aida04 => Options file size is 1025 Last changed Sat Apr 17 06:07:36 CEST 2021
FEE : aida05 => Options file size is 1025 Last changed Fri Apr 16 00:53:25 CEST 2021
FEE : aida06 => Options file size is 1014 Last changed Wed Apr 14 21:52:04 CEST 2021
FEE : aida07 => Options file size is 1014 Last changed Wed Apr 14 21:52:04 CEST 2021
FEE : aida08 => Options file size is 1014 Last changed Wed Apr 14 21:52:04 CEST 2021
FEE : aida09 => Options file size is 1014 Last changed Wed Apr 14 21:52:05 CEST 2021
FEE : aida10 => Options file size is 1014 Last changed Wed Apr 14 21:52:06 CEST 2021
FEE : aida11 => Options file size is 1014 Last changed Wed Apr 14 21:52:05 CEST 2021
FEE : aida12 => Options file size is 1025 Last changed Wed Apr 14 21:58:54 CEST 2021
*no faults detected by ~/oh/OptionsCheck.py
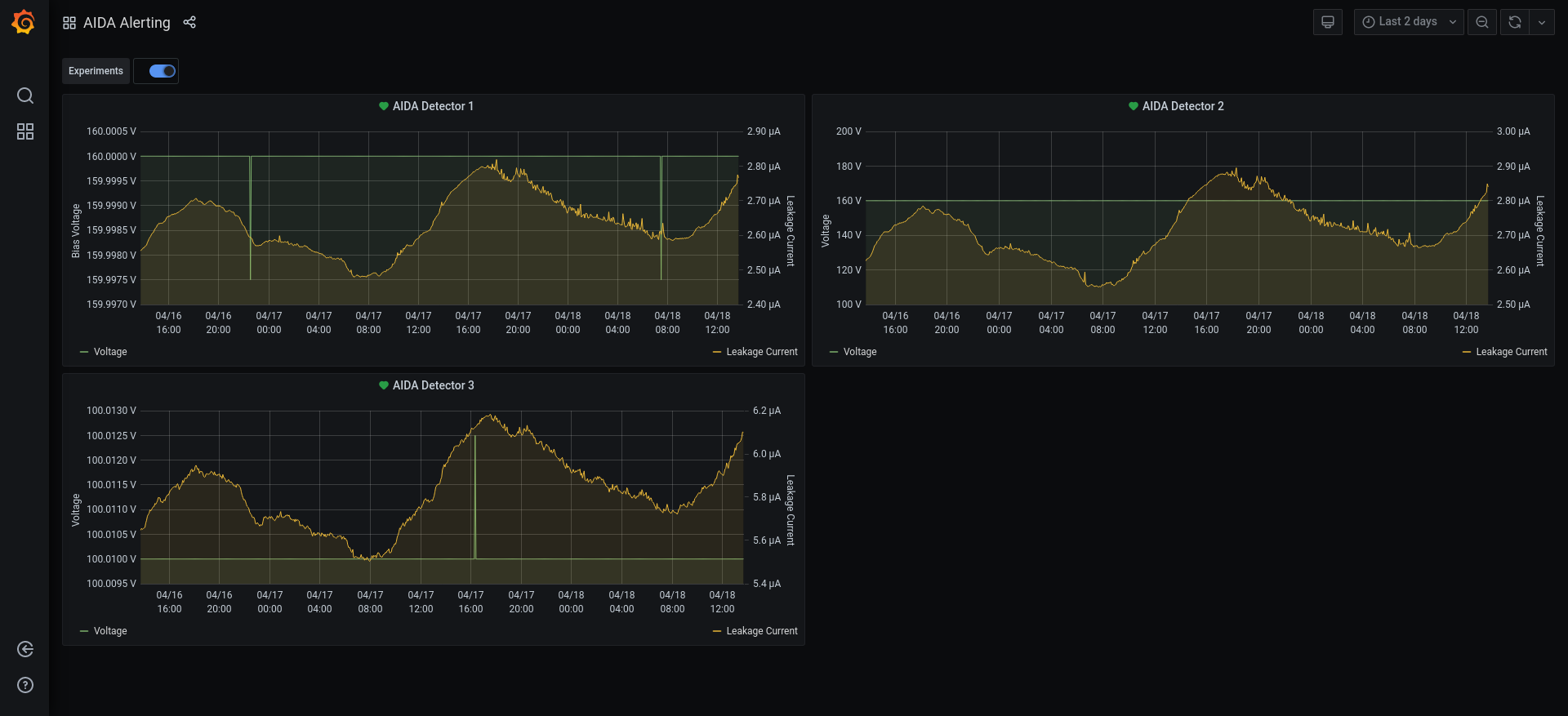
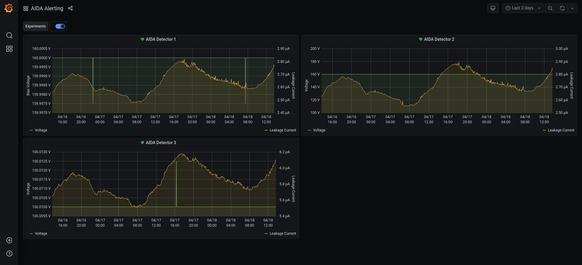
13.10 Detector biases & leakage currents OK - see attachment 2
Statistics - good events, adc data, disc data, info code 4 & 5, pause, resume, correlation info - attachments 3-12
per FEE64 rate spectra - attachments 13-14
1.8.L spectra - attachments 15-18
pulser peak widths
1 80
2 113
3 308
4 105
5 50
6 91
7 61
8 90
9 200
10 133
11 187
12 107
1.8.H spectra - attachments 19-20
1.8.W spectra - attachments 21-22
ucesb - attachment 23
implant rates DSSSD#1-3 to c. 1kHz
grafana - AIDA DSSSD leakage currents for previous 2 days - attachment 24
merger & merger/tape server/mbs data tranfser - attachment 25
no recent merger warning/error messages
13.30 225At setting |
|
*** TDR format 3.3.0 analyser - TD - January 2019
*** ERROR: READ I/O error: 5002
blocks: 32000
ADC data format: 256516272 ( 1223332.2 Hz)
Other data format: 5403728 ( 25770.5 Hz)
Sample trace data format: 0 ( 0.0 Hz)
Undefined format: 0 ( 0.0 Hz)
Other data format type: PAUSE: 0 ( 0.0 Hz)
RESUME: 0 ( 0.0 Hz)
SYNC100: 32781 ( 156.3 Hz)
WR48-63: 32781 ( 156.3 Hz)
FEE64 disc: 828389 ( 3950.6 Hz)
MBS info: 4509777 ( 21507.2 Hz)
Other info: 0 ( 0.0 Hz)
ADC data range bit set: 263493 ( 1256.6 Hz)
Timewarps: ADC: 0 ( 0.0 Hz)
PAUSE: 0 ( 0.0 Hz)
RESUME: 0 ( 0.0 Hz)
SYNC100: 0 ( 0.0 Hz)
WR48-63: 0 ( 0.0 Hz)
FEE64 disc: 0 ( 0.0 Hz)
MBS info: 0 ( 0.0 Hz)
Undefined: 0 ( 0.0 Hz)
Sample trace: 0 ( 0.0 Hz)
*** Timestamp elapsed time: 209.687 s
FEE elapsed dead time(s) elapsed idle time(s)
1 0.000 76.433
2 0.000 87.604
3 0.000 78.795
4 0.000 195.707
5 0.000 158.854
6 0.000 193.755
7 0.000 152.656
8 0.000 23.126
9 0.000 23.243
10 0.000 11.178
11 0.000 108.457
12 0.000 0.000
13 0.000 0.000
14 0.000 0.000
15 0.000 0.000
16 0.000 0.000
17 0.000 0.000
18 0.000 0.000
19 0.000 0.000
20 0.000 0.000
21 0.000 0.000
22 0.000 0.000
23 0.000 0.000
24 0.000 0.000
25 0.000 0.000
26 0.000 0.000
27 0.000 0.000
28 0.000 0.000
29 0.000 0.000
30 0.000 0.000
31 0.000 0.000
32 0.000 0.000
*** Statistics
FEE ADC Data Other Data Sample Undefined Pause Resume SYNC100 WR48-63 Disc MBS Other HEC Data
0 9851554 72944 0 0 0 0 1261 1261 69168 1254 0 26448
1 21158309 48956 0 0 0 0 2701 2701 43554 0 0 16374
2 17027137 1992411 0 0 0 0 2376 2376 156273 1831386 0 25239
3 18790255 1894647 0 0 0 0 2567 2567 58490 1831023 0 23746
4 2269151 296174 0 0 0 0 339 339 74660 220836 0 26646
5 8373135 260125 0 0 0 0 1152 1152 43783 214038 0 16230
6 4256540 286725 0 0 0 0 532 532 81589 204072 0 25586
7 9526319 267328 0 0 0 0 1246 1246 57668 207168 0 22643
8 54059298 76554 0 0 0 0 6619 6619 63316 0 0 22746
9 49446691 53505 0 0 0 0 6256 6256 40993 0 0 14045
10 45199495 92635 0 0 0 0 5711 5711 81213 0 0 23246
11 16558388 61724 0 0 0 0 2021 2021 57682 0 0 20544
12 0 0 0 0 0 0 0 0 0 0 0 0
13 0 0 0 0 0 0 0 0 0 0 0 0
14 0 0 0 0 0 0 0 0 0 0 0 0
15 0 0 0 0 0 0 0 0 0 0 0 0
16 0 0 0 0 0 0 0 0 0 0 0 0
17 0 0 0 0 0 0 0 0 0 0 0 0
18 0 0 0 0 0 0 0 0 0 0 0 0
19 0 0 0 0 0 0 0 0 0 0 0 0
20 0 0 0 0 0 0 0 0 0 0 0 0
21 0 0 0 0 0 0 0 0 0 0 0 0
22 0 0 0 0 0 0 0 0 0 0 0 0
23 0 0 0 0 0 0 0 0 0 0 0 0
24 0 0 0 0 0 0 0 0 0 0 0 0
25 0 0 0 0 0 0 0 0 0 0 0 0
26 0 0 0 0 0 0 0 0 0 0 0 0
27 0 0 0 0 0 0 0 0 0 0 0 0
28 0 0 0 0 0 0 0 0 0 0 0 0
29 0 0 0 0 0 0 0 0 0 0 0 0
30 0 0 0 0 0 0 0 0 0 0 0 0
31 0 0 0 0 0 0 0 0 0 0 0 0
32 0 0 0 0 0 0 0 0 0 0 0 0
*** Timewarps
FEE ADC Pause Resume SYNC100 WR48-63 Disc MBS Undefined Samples
0 0 0 0 0 0 0 0 0 0
1 0 0 0 0 0 0 0 0 0
2 0 0 0 0 0 0 0 0 0
3 0 0 0 0 0 0 0 0 0
4 0 0 0 0 0 0 0 0 0
5 0 0 0 0 0 0 0 0 0
6 0 0 0 0 0 0 0 0 0
7 0 0 0 0 0 0 0 0 0
8 0 0 0 0 0 0 0 0 0
9 0 0 0 0 0 0 0 0 0
10 0 0 0 0 0 0 0 0 0
11 0 0 0 0 0 0 0 0 0
12 0 0 0 0 0 0 0 0 0
13 0 0 0 0 0 0 0 0 0
14 0 0 0 0 0 0 0 0 0
15 0 0 0 0 0 0 0 0 0
16 0 0 0 0 0 0 0 0 0
17 0 0 0 0 0 0 0 0 0
18 0 0 0 0 0 0 0 0 0
19 0 0 0 0 0 0 0 0 0
20 0 0 0 0 0 0 0 0 0
21 0 0 0 0 0 0 0 0 0
22 0 0 0 0 0 0 0 0 0
23 0 0 0 0 0 0 0 0 0
24 0 0 0 0 0 0 0 0 0
25 0 0 0 0 0 0 0 0 0
26 0 0 0 0 0 0 0 0 0
27 0 0 0 0 0 0 0 0 0
28 0 0 0 0 0 0 0 0 0
29 0 0 0 0 0 0 0 0 0
30 0 0 0 0 0 0 0 0 0
31 0 0 0 0 0 0 0 0 0
32 0 0 0 0 0 0 0 0 0
*** Program elapsed time:44645.059s ( 0.717 blocks/s, 0.045 Mb/s)
|
|
|
|
|
|
|
|
|
|
|
|
|
|
|
|
|
|
|
|
|
|
|
|
|
|
|
|
|
|
|
|
|
|
|
|
|
|
|
|
|
|
|
|
|
|
|
|
|