|
|
|
AIDA
GELINA
BRIKEN
nToF
CRIB
ISOLDE
CIRCE
nTOFCapture
DESPEC
DTAS
EDI_PSA
179Ta
CARME
StellarModelling
DCF
K40
MONNET
|
| DESPEC |
 |
|
|
Message ID: 584
Entry time: Sun Apr 21 00:34:33 2024
|
| Author: |
TD |
| Subject: |
Sunday 21 April |
|
|
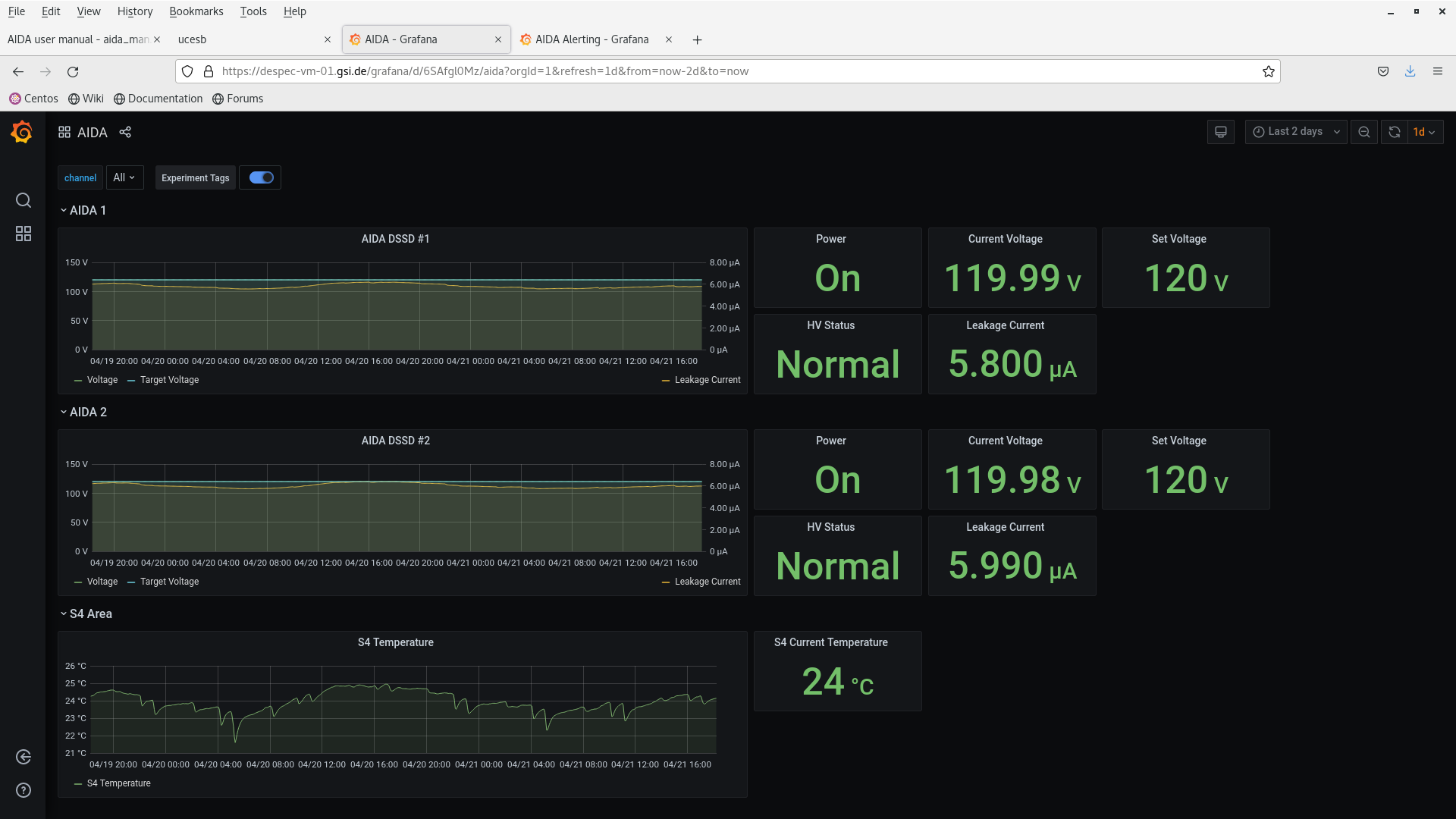
01.35 DSSSD bias & leakage current OK - Grafana - attachment 1
FEE64 temperatures OK - attachment 2
ADC data item stats OK - attachment 3
Merger OK - attachment 4
04.05 DSSSD bias & leakage current OK - Grafana - attachment 5
FEE64 temperatures OK - attachment 6
ADC data item stats OK - attachment 7
Merger OK - attachment 8
08.20 DSSSD bias & leakage current OK - Grafana - attachment 9
FEE64 temperatures OK - attachment 10
ADC data item stats - attachment 11
increased rates observed esp. DSSSD#2 n+n
Merger etc - attachment 12
rate increased x2 cf. overnight
WR timestamp - attachment 13
aida03 out sequence
09.25 MBS data relay restarted
Merger data links - attachment 14
aida03 rate zero
per FEE64 1.8.W spectra - 20us FSR - attachments 15-16
per FEE64 Rate spectra - attachment 17
increased rate for DSSSD#2 n+n FEE64s in particular
MIDASsort online analysis - attachments 18-19
per DSSSD e_front versus e_back for LEC (20keV/channel) and HEC (20MeV/channel)
observe light ions (LEC) c. 2MeV
observe low rate of high energy ions (HEC) c. 600MeV
similar energies in both DSSSDs for LEC and HEC implying both types of event have range >> 2mm Si
10.09 DAQ STOP
aida03 does not respond - reboot aida03
DAQ RESET/SETUP etc
Synchronise ASIC clocks
All system wide checks OK *except* FPGA errors
Data transfer disabled
Histograms & stats zero'd
DAQ GO
Merger restarted
Data transfer enabled
DAQ GO
WR timestamp OK - attachments 20-21
ADC data item stats OK - attachment 22
rates status quo ante
Merger etc OK - attachment 23
14.58 DSSSD bias & leakage current OK - Grafana - attachment 24
FEE64 temperatures OK - attachment 25
ADC data item stats OK - attachment 26
Merger etc OK - attachment 27
18.13 DSSSD bias & leakage current OK - Grafana - attachment 28
FEE64 temperatures OK - attachment 29
ADC data item stats OK - attachment 30
Merger etc OK - attachment 31
20.30 Primary c, few kHz 170Er beam to S4 - upstream s/steel flange removed
Start of stopping range calibration in the implantation stack - currently ion appear to be stopping in DSSSD#1 (upstream)
Decay and implant events as function of time showing spill structure - attachment 32
per DSSSD e_front versus e_back (HEC, 20MeV/channel) - attachment 33
per DSSSD x versus y hit pattern (HEC) - attachment 34
mapping to be configured but clear ions are mostly implanted in centre of DSSSD#1
2D colour/contour levels - attachment 35
per DSSSD m_front versus m_back (HEC) - attachment 36
per DSSSD per pixel HEC-HEC time (4.096us/channel) - attachment 37
23.44 aida02 has stopped running
DAQ STOP
aida02 rebooted
Data transfer disabled
DAQ RESET/SETUP
Synchronise ASIC clocks
All system wide checks OK *except* FPGA errors
Histograms & stats zero'd
DAQ GO
Merger restarted
Data transfer enabled
DAQ GO
|
|
|
|
|
|
|
|
|
|
|
|
|
|
|
|
|
|
|
|
|
|
|
|
|
|
|
|
|
|
|
|
|
|
|
|
|
|
|
|
|
|
|
|
|
|
|
|
|
|
|
|
|
|
|
|
|
|
|
|
|
|
|
|
|
|
|
|
|
|
|
|
|
|
|