| ID |
Date |
Author |
Subject |
|
262
|
Thu Apr 22 15:18:20 2021 |
TD | Thursday 22 April 16.00-00.00 |
16.20 zero all histograms, statistics & merger statistics
most recent merger error messages
MERGE Data Link (29984): bad timestamp 6 3 0xc1ac7f1c 0x0dce7672 0x00002cda5dce7672 0x16782cda5dce7672 0x16782cda5dcf2032
MERGE Data Link (29984): bad timestamp 6 3 0xc18b7e62 0x0dce7e42 0x00002cda5dce7e42 0x16782cda5dce7e42 0x16782cda5dcf2032
MERGE Data Link (29984): bad timestamp 6 3 0xc1957ebc 0x0dce7e42 0x00002cda5dce7e42 0x16782cda5dce7e42 0x16782cda5dcf2032
MERGE Data Link (29984): bad timestamp 6 3 0xc1b67ecb 0x0dcf0ae2 0x00002cda5dcf0ae2 0x16782cda5dcf0ae2 0x16782cda5dcf2032
MERGE Data Link (29984): bad timestamp 6 3 0xc1957ea3 0x0dcf12b2 0x00002cda5dcf12b2 0x16782cda5dcf12b2 0x16782cda5dcf2032
MERGE Data Link (29984): bad timestamp 6 3 0xc1867fba 0x0b2ee142 0x00002dc9eb2ee142 0x16782dc9eb2ee142 0x16782dc9fad22532
MERGE Data Link (29984): bad timestamp 6 3 0x86800889 0x0ad28158 0x00002dc9eb2ee142 0x16782dc9ead28158 0x16782dc9fad22532
MERGE Data Link (29984): bad timestamp 6 3 0xc1be7e6e 0x0b2ef0e2 0x00002dc9eb2ef0e2 0x16782dc9eb2ef0e2 0x16782dc9fad2c172
MERGE Data Link (29984): bad timestamp 6 3 0xc1b08006 0x0b2f5e42 0x00002dc9eb2f5e42 0x16782dc9eb2f5e42 0x16782dc9fad34502
MERGE Data Link (29984): bad timestamp 6 3 0xc1807de7 0x0ad3c342 0x00002dc9eb2f6de2 0x16782dc9ead3c342 0x16782dc9fad34502
MERGE Statistics counters now cleared
16.21 merger server terminal reset & clear
TapeData -> /media/ThirdDRive/TapeData
[npg@aidas-gsi bin64]$ df -h
Filesystem Size Used Avail Use% Mounted on
/dev/mapper/vg_aidasgsi-lv_root
50G 13G 34G 28% /
tmpfs 7.9G 559M 7.3G 7% /dev/shm
/dev/sda2 477M 42M 410M 10% /boot
/dev/sda1 200M 264K 200M 1% /boot/efi
/dev/mapper/vg_aidasgsi-lv_home
401G 79G 302G 21% /home
/dev/mapper/vg_aidas2-lv_home
7.2T 3.9T 2.9T 58% /media/1e121361-83d3-4825-b6ae-8700b07e0ca7
/dev/sdd1 7.2T 6.3T 605G 92% /media/SecondDrive
/dev/sdc1 7.2T 3.6T 3.3T 52% /media/ThirdDrive
at current rate (10.5Mb/s) we have 3.6d remaining
17.40 *all* system wide checks OK *except* FPGA timestamp errors
Base Current Difference
aida12 fault 0x0 : 0x51 : 81
FPGA Timestamp error counter test result: Passed 11, Failed 1
If any of these counts are reported as in error
The ASIC readout system has detected a timeslip.
That is the timestamp read from the time FIFO is not younger than the last
Collecting the file size of each FEE64 Options CONTENTS file to check they are all the same
FEE : aida01 => Options file size is 1026 Last changed Wed Apr 21 01:51:54 CEST 2021
FEE : aida02 => Options file size is 1014 Last changed Fri Apr 16 00:56:20 CEST 2021
FEE : aida03 => Options file size is 1014 Last changed Wed Apr 14 21:52:04 CEST 2021
FEE : aida04 => Options file size is 1025 Last changed Sat Apr 17 06:07:36 CEST 2021
FEE : aida05 => Options file size is 1025 Last changed Fri Apr 16 00:53:25 CEST 2021
FEE : aida06 => Options file size is 1014 Last changed Wed Apr 14 21:52:04 CEST 2021
FEE : aida07 => Options file size is 1014 Last changed Wed Apr 14 21:52:04 CEST 2021
FEE : aida08 => Options file size is 1014 Last changed Wed Apr 14 21:52:04 CEST 2021
FEE : aida09 => Options file size is 1014 Last changed Wed Apr 14 21:52:05 CEST 2021
FEE : aida10 => Options file size is 1014 Last changed Wed Apr 14 21:52:06 CEST 2021
FEE : aida11 => Options file size is 1014 Last changed Wed Apr 14 21:52:05 CEST 2021
FEE : aida12 => Options file size is 1025 Last changed Mon Apr 19 09:05:25 CEST 2021
17.43 FEE64 temps OK - attachment 1
statistics - attachments 2-8
per FEE64 rate spectra - attachments 9 & 10
1.8.L spectra - attachments 11-14
1.8.H spectra - attachments 15-16
1.8.W spectra 20us FSR - attachments 17-18
1.8.W spectra 200us, 2ms & 20ms FSR - attachments 19-21, 30-32
merger, tape server & merger statistics 19-25
ucesb - attachment 26
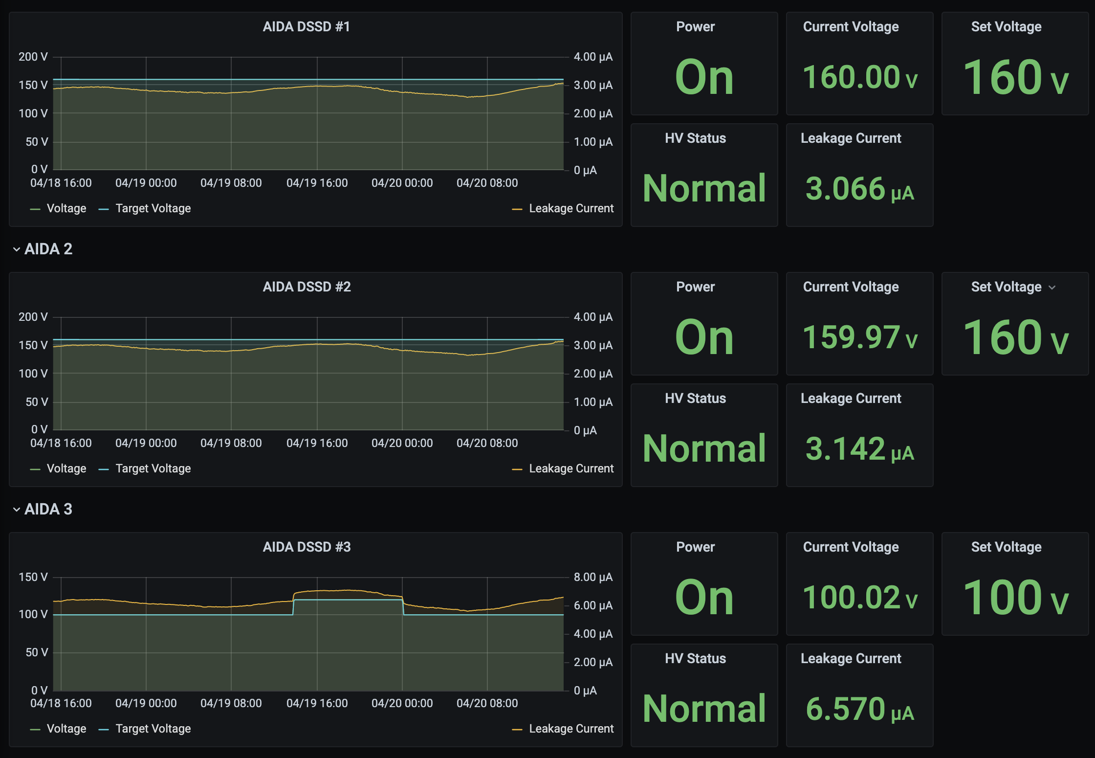
Grafana DSSD biases & leakage currents - attachment 27
taperserver & tapeserver/merger server terminals - no timewarp errors since c. 15.25 - attachment 28
DSSSD biases & leakage currents - attachment 29
22.17 *all* system wide checks OK *except*
Base Current Difference
aida01 fault 0x3612 : 0x3613 : 1
aida02 fault 0x523c : 0x523d : 1
aida03 fault 0xc5cd : 0xc5ce : 1
aida04 fault 0x14f1 : 0x14f2 : 1
aida05 fault 0x9a4e : 0x9a4f : 1
aida06 fault 0xfdd2 : 0xfdd3 : 1
aida07 fault 0x4a0 : 0x4a1 : 1
aida08 fault 0xc796 : 0xc797 : 1
White Rabbit error counter test result: Passed 4, Failed 8
Understand the status reports as follows:-
Status bit 3 : White Rabbit decoder detected an error in the received data
Status bit 2 : Firmware registered WR error, no reload of Timestamp
Status bit 0 : White Rabbit decoder reports uncertain of Timestamp information from WR
Base Current Difference
aida12 fault 0x0 : 0x57 : 87
FPGA Timestamp error counter test result: Passed 11, Failed 1
If any of these counts are reported as in error
The ASIC readout system has detected a timeslip.
That is the timestamp read from the time FIFO is not younger than the last
Collecting the file size of each FEE64 Options CONTENTS file to check they are all the same
FEE : aida01 => Options file size is 1026 Last changed Wed Apr 21 01:51:54 CEST 2021
FEE : aida02 => Options file size is 1014 Last changed Fri Apr 16 00:56:20 CEST 2021
FEE : aida03 => Options file size is 1014 Last changed Wed Apr 14 21:52:04 CEST 2021
FEE : aida04 => Options file size is 1025 Last changed Sat Apr 17 06:07:36 CEST 2021
FEE : aida05 => Options file size is 1025 Last changed Fri Apr 16 00:53:25 CEST 2021
FEE : aida06 => Options file size is 1014 Last changed Wed Apr 14 21:52:04 CEST 2021
FEE : aida07 => Options file size is 1014 Last changed Wed Apr 14 21:52:04 CEST 2021
FEE : aida08 => Options file size is 1014 Last changed Wed Apr 14 21:52:04 CEST 2021
FEE : aida09 => Options file size is 1014 Last changed Wed Apr 14 21:52:05 CEST 2021
FEE : aida10 => Options file size is 1014 Last changed Wed Apr 14 21:52:06 CEST 2021
FEE : aida11 => Options file size is 1014 Last changed Wed Apr 14 21:52:05 CEST 2021
FEE : aida12 => Options file size is 1025 Last changed Mon Apr 19 09:05:25 CEST 2021
Most recent merger errors
MERGE Data Link (29979): bad timestamp 1 3 0xc05080ef 0x0c88aaa2 0x000047aa2c88aaa2 0x167847aa2c88aaa2 0x167847aa2c8a34d2
MERGE Data Link (29979): bad timestamp 1 3 0xc06f80d7 0x0c88aaa2 0x000047aa2c88aaa2 0x167847aa2c88aaa2 0x167847aa2c8a34d2
MERGE Data Link (29979): bad timestamp 1 3 0xc0778222 0x0c88b272 0x000047aa2c88b272 0x167847aa2c88b272 0x167847aa2c8a34d2
MERGE Data Link (29979): bad timestamp 1 3 0xc0598098 0x0c88e152 0x000047aa2c88e152 0x167847aa2c88e152 0x167847aa2c8a34d2
MERGE Data Link (29979): bad timestamp 1 3 0xc042815b 0x0c894eb2 0x000047aa2c894eb2 0x167847aa2c894eb2 0x167847aa2c8a34d2
MERGE Data Link (29979): bad timestamp 1 3 0xc05980eb 0x0c899502 0x000047aa2c899502 0x167847aa2c899502 0x167847aa2c8a34d2
MERGE Data Link (29979): bad timestamp 1 3 0xc075813c 0x0c89e322 0x000047aa2c89e322 0x167847aa2c89e322 0x167847aa2c8a34d2
MERGE Data Link (29979): bad timestamp 1 3 0xc04280d5 0x0c89f2c2 0x000047aa2c89f2c2 0x167847aa2c89f2c2 0x167847aa2c8a34d2
MERGE Actor (29995): Working with 0 from 12 data sources
MERGE Actor (29995): Working with 0 from 12 data sources
22.20 DSSSD biases & leakage currents - attachment 33
FEE64 temps OK - attachment 34
statistics - attachments 35
merger statistics 36
|
| Attachment 1: Screenshot_2021-04-22_Temperature_and_status_scan_aidas-gsi(4).png
|
|
| Attachment 2: Screenshot_2021-04-22_Statistics_aidas-gsi(4).png
|
|
| Attachment 3: Screenshot_2021-04-22_Statistics_aidas-gsi(5).png
|
|
| Attachment 4: Screenshot_2021-04-22_Statistics_aidas-gsi(6).png
|
|
| Attachment 5: Screenshot_2021-04-22_Statistics_aidas-gsi(7).png
|
|
| Attachment 6: Screenshot_2021-04-22_Statistics_aidas-gsi(8).png
|
|
| Attachment 7: Screenshot_2021-04-22_Statistics_aidas-gsi(9).png
|
|
| Attachment 8: Screenshot_2021-04-22_Statistics_aidas-gsi(10).png
|
|
| Attachment 9: Screenshot_2021-04-22_Spectrum_Browser_aidas-gsi.png
|
|
| Attachment 10: Screenshot_2021-04-22_Spectrum_Browser_aidas-gsi(1).png
|
|
| Attachment 11: Screenshot_2021-04-22_Spectrum_Browser_aidas-gsi(2).png
|
|
| Attachment 12: Screenshot_2021-04-22_Spectrum_Browser_aidas-gsi(3).png
|
|
| Attachment 13: Screenshot_2021-04-22_Spectrum_Browser_aidas-gsi(4).png
|
|
| Attachment 14: Screenshot_2021-04-22_Spectrum_Browser_aidas-gsi(5).png
|
|
| Attachment 15: Screenshot_2021-04-22_Spectrum_Browser_aidas-gsi(6).png
|
|
| Attachment 16: Screenshot_2021-04-22_Spectrum_Browser_aidas-gsi(7).png
|
|
| Attachment 17: Screenshot_2021-04-22_Spectrum_Browser_aidas-gsi(8).png
|
|
| Attachment 18: Screenshot_2021-04-22_Spectrum_Browser_aidas-gsi(9).png
|
|
| Attachment 19: Screenshot_2021-04-22_Spectrum_Browser_aidas-gsi(10).png
|
|
| Attachment 20: Screenshot_2021-04-22_Spectrum_Browser_aidas-gsi(11).png
|
|
| Attachment 21: Screenshot_2021-04-22_Spectrum_Browser_aidas-gsi(12).png
|
|
| Attachment 22: Screenshot_2021-04-22_NewMerger_Control_aidas-gsi.png
|
|
| Attachment 23: Screenshot_2021-04-22_Tape_Service_(Expert)_aidas-gsi.png
|
|
| Attachment 24: Screenshot_2021-04-22_NewMerger_Statistics_aidas-gsi.png
|
|
| Attachment 25: Screenshot_2021-04-22_NewMerger_Statistics_aidas-gsi(1).png
|
|
| Attachment 26: Screenshot_2021-04-22_ucesb.png
|
|
| Attachment 27: Screenshot_2021-04-22_AIDA_Alerting_-_Grafana(1).png
|
|
| Attachment 28: 101.png
|
|
| Attachment 29: 100.png
|
|
| Attachment 30: Screenshot_2021-04-22_Spectrum_Browser_aidas-gsi.png
|
|
| Attachment 31: Screenshot_2021-04-22_Spectrum_Browser_aidas-gsi(1).png
|
|
| Attachment 32: Screenshot_2021-04-22_Spectrum_Browser_aidas-gsi(2).png
|
|
| Attachment 33: 102.png
|
|
| Attachment 34: Screenshot_2021-04-22_Statistics_aidas-gsi.png
|
|
| Attachment 35: Screenshot_2021-04-22_Temperature_and_status_scan_aidas-gsi.png
|
|
| Attachment 36: Screenshot_2021-04-22_NewMerger_Statistics_aidas-gsi.png
|
|
|
261
|
Thu Apr 22 11:03:57 2021 |
JS | Thursday 22nd April: 12:00-16:00 |
12:00 Taking over from Liam, all is well.
12:10 Beam dropped out for a minute, implantation rate is down a bit, peaking around 300 Hz
12:19 Beam stopped (from GSI log "Run stopped because of a call from HKR stating they have a problematic device which they
need to check and will need apprx. 15 min.")
12:30
ucesb ok (no beam)
DB No faults
Stats ok.
12:34 In order to fix some ongoing FRS problem no beam expected for at least an hour.
13:00
We are taking intermittent beam while they work on the FRS
DB No faults
ucesb ok elog:261/1
Current ok elog:261/2
Stats ok elog:261/3
Temps ok elog:261/4
Clock status test result: Passed 12, Failed 0
Calibration test result: Passed 12, Failed 0
White Rabbit error counter test result: Passed 12, Failed 0
Base Current Difference
aida12 fault 0x0 : 0x46 : 70
FPGA Timestamp error counter test result: Passed 11, Failed 1
Returned 0 0 0 0 0 0 0 0 0 0 0 0
Mem(KB) : 4 8 16 32 64 128 256 512 1k 2k 4k
aida01 : 15 6 5 3 2 2 2 3 2 3 7 : 39580
aida02 : 21 7 4 2 2 3 2 3 2 3 7 : 39692
aida03 : 20 10 3 3 0 3 2 3 2 3 7 : 39600
aida04 : 8 7 4 5 2 4 3 2 2 3 7 : 39608
aida05 : 17 14 1 2 3 3 4 2 2 3 7 : 39748
aida06 : 17 10 2 3 2 2 4 2 2 3 7 : 39572
aida07 : 27 10 8 7 2 3 3 2 2 3 7 : 39708
aida08 : 9 6 2 3 2 1 3 3 2 3 7 : 39636
aida09 : 1 2 1 4 0 3 3 2 2 3 7 : 39204
aida10 : 5 8 4 4 2 2 1 3 2 3 7 : 39316
aida11 : 6 4 5 3 2 3 2 2 2 3 7 : 39144
aida12 : 15 5 8 1 0 4 1 3 2 3 7 : 39428
13:32
ucesb ok
DB No faults
Stats ok
14:01
ucesb ok
DB No faults
Stats ok
14.30 analysis of file /TapeData/S460/R50_528 - attachment 5
cat /var/log/messages | grep /MIDAS - attachments 6 & 7
Grafana DSSSD bias & leakage currents for last 7 days - attachment 8
14:55
DB No faults
ucesb ok
Current ok elog:261/9
Stats ok elog:261/10
Temps ok elog:261/11
FPGA Timestamp Check Error:
Base Current Difference
aida12 fault 0x0 : 0x4d : 77
FPGA Timestamp error counter test result: Passed 11, Failed 1
15:30
ucesb ok
DB No faults
Stats ok
15:59
ucesb ok elog:261/12
DB No faults
Stats ok |
| Attachment 1: 51.png
|
|
| Attachment 2: 52.png
|
|
| Attachment 3: Screenshot_2021-04-22_Statistics_aidas-gsi(2).png
|
|
| Attachment 4: Screenshot_2021-04-22_Temperature_and_status_scan_aidas-gsi(2).png
|
|
| Attachment 5: R50_528
|
*** TDR format 3.3.0 analyser - TD - January 2019
*** ERROR: READ I/O error: 5002
blocks: 32000
ADC data format: 256073749 ( 1415213.2 Hz)
Other data format: 5846251 ( 32309.8 Hz)
Sample trace data format: 0 ( 0.0 Hz)
Undefined format: 0 ( 0.0 Hz)
Other data format type: PAUSE: 0 ( 0.0 Hz)
RESUME: 0 ( 0.0 Hz)
SYNC100: 32674 ( 180.6 Hz)
WR48-63: 32674 ( 180.6 Hz)
FEE64 disc: 1081787 ( 5978.6 Hz)
MBS info: 4699116 ( 25970.1 Hz)
Other info: 0 ( 0.0 Hz)
ADC data range bit set: 342915 ( 1895.1 Hz)
Timewarps: ADC: 0 ( 0.0 Hz)
PAUSE: 0 ( 0.0 Hz)
RESUME: 0 ( 0.0 Hz)
SYNC100: 0 ( 0.0 Hz)
WR48-63: 0 ( 0.0 Hz)
FEE64 disc: 0 ( 0.0 Hz)
MBS info: 0 ( 0.0 Hz)
Undefined: 0 ( 0.0 Hz)
Sample trace: 0 ( 0.0 Hz)
*** Timestamp elapsed time: 180.944 s
FEE elapsed dead time(s) elapsed idle time(s)
1 0.000 53.074
2 0.000 66.167
3 0.000 47.044
4 0.000 162.945
5 0.000 122.260
6 0.000 104.653
7 0.000 108.241
8 0.000 75.998
9 0.000 7.078
10 0.000 27.522
11 0.000 39.393
12 0.000 0.000
13 0.000 0.000
14 0.000 0.000
15 0.000 0.000
16 0.000 0.000
17 0.000 0.000
18 0.000 0.000
19 0.000 0.000
20 0.000 0.000
21 0.000 0.000
22 0.000 0.000
23 0.000 0.000
24 0.000 0.000
25 0.000 0.000
26 0.000 0.000
27 0.000 0.000
28 0.000 0.000
29 0.000 0.000
30 0.000 0.000
31 0.000 0.000
32 0.000 0.000
*** Statistics
FEE ADC Data Other Data Sample Undefined Pause Resume SYNC100 WR48-63 Disc MBS Other HEC Data
0 18754736 101009 0 0 0 0 2455 2455 95016 1083 0 35321
1 22221860 61355 0 0 0 0 2741 2741 55873 0 0 20378
2 16643754 1970924 0 0 0 0 2367 2367 197444 1768746 0 33880
3 21495935 1857330 0 0 0 0 2886 2886 82623 1768935 0 33490
4 3525133 403992 0 0 0 0 456 456 99315 303765 0 35967
5 10189380 355501 0 0 0 0 1262 1262 56604 296373 0 20229
6 12085720 387518 0 0 0 0 1592 1592 108226 276108 0 33721
7 11376753 370078 0 0 0 0 1497 1497 82978 284106 0 32056
8 43639711 66166 0 0 0 0 5406 5406 55354 0 0 18854
9 42033424 67528 0 0 0 0 5337 5337 56854 0 0 18886
10 29147293 115191 0 0 0 0 3615 3615 107961 0 0 31625
11 24960050 89659 0 0 0 0 3060 3060 83539 0 0 28508
12 0 0 0 0 0 0 0 0 0 0 0 0
13 0 0 0 0 0 0 0 0 0 0 0 0
14 0 0 0 0 0 0 0 0 0 0 0 0
15 0 0 0 0 0 0 0 0 0 0 0 0
16 0 0 0 0 0 0 0 0 0 0 0 0
17 0 0 0 0 0 0 0 0 0 0 0 0
18 0 0 0 0 0 0 0 0 0 0 0 0
19 0 0 0 0 0 0 0 0 0 0 0 0
20 0 0 0 0 0 0 0 0 0 0 0 0
21 0 0 0 0 0 0 0 0 0 0 0 0
22 0 0 0 0 0 0 0 0 0 0 0 0
23 0 0 0 0 0 0 0 0 0 0 0 0
24 0 0 0 0 0 0 0 0 0 0 0 0
25 0 0 0 0 0 0 0 0 0 0 0 0
26 0 0 0 0 0 0 0 0 0 0 0 0
27 0 0 0 0 0 0 0 0 0 0 0 0
28 0 0 0 0 0 0 0 0 0 0 0 0
29 0 0 0 0 0 0 0 0 0 0 0 0
30 0 0 0 0 0 0 0 0 0 0 0 0
31 0 0 0 0 0 0 0 0 0 0 0 0
32 0 0 0 0 0 0 0 0 0 0 0 0
*** Timewarps
FEE ADC Pause Resume SYNC100 WR48-63 Disc MBS Undefined Samples
0 0 0 0 0 0 0 0 0 0
1 0 0 0 0 0 0 0 0 0
2 0 0 0 0 0 0 0 0 0
3 0 0 0 0 0 0 0 0 0
4 0 0 0 0 0 0 0 0 0
5 0 0 0 0 0 0 0 0 0
6 0 0 0 0 0 0 0 0 0
7 0 0 0 0 0 0 0 0 0
8 0 0 0 0 0 0 0 0 0
9 0 0 0 0 0 0 0 0 0
10 0 0 0 0 0 0 0 0 0
11 0 0 0 0 0 0 0 0 0
12 0 0 0 0 0 0 0 0 0
13 0 0 0 0 0 0 0 0 0
14 0 0 0 0 0 0 0 0 0
15 0 0 0 0 0 0 0 0 0
16 0 0 0 0 0 0 0 0 0
17 0 0 0 0 0 0 0 0 0
18 0 0 0 0 0 0 0 0 0
19 0 0 0 0 0 0 0 0 0
20 0 0 0 0 0 0 0 0 0
21 0 0 0 0 0 0 0 0 0
22 0 0 0 0 0 0 0 0 0
23 0 0 0 0 0 0 0 0 0
24 0 0 0 0 0 0 0 0 0
25 0 0 0 0 0 0 0 0 0
26 0 0 0 0 0 0 0 0 0
27 0 0 0 0 0 0 0 0 0
28 0 0 0 0 0 0 0 0 0
29 0 0 0 0 0 0 0 0 0
30 0 0 0 0 0 0 0 0 0
31 0 0 0 0 0 0 0 0 0
32 0 0 0 0 0 0 0 0 0
*** Program elapsed time:52321.719s ( 0.612 blocks/s, 0.038 Mb/s)
|
| Attachment 6: log2
|
Apr 13 17:43:23 aidas-gsi rpc.mountd[4497]: authenticated mount request from 192.168.11.7:862 for /home/npg/MIDAS_Releases/23Jan19/MIDAS_200119 (/home/npg/MIDAS_Releases/23Jan19/MIDAS_200119)
Apr 13 17:43:31 aidas-gsi rpc.mountd[4497]: authenticated mount request from 192.168.11.8:862 for /home/npg/MIDAS_Releases/23Jan19/MIDAS_200119 (/home/npg/MIDAS_Releases/23Jan19/MIDAS_200119)
Apr 13 17:43:32 aidas-gsi rpc.mountd[4497]: authenticated mount request from 192.168.11.6:862 for /home/npg/MIDAS_Releases/23Jan19/MIDAS_200119 (/home/npg/MIDAS_Releases/23Jan19/MIDAS_200119)
Apr 13 17:43:34 aidas-gsi rpc.mountd[4497]: authenticated mount request from 192.168.11.4:862 for /home/npg/MIDAS_Releases/23Jan19/MIDAS_200119 (/home/npg/MIDAS_Releases/23Jan19/MIDAS_200119)
Apr 13 17:43:38 aidas-gsi rpc.mountd[4497]: authenticated mount request from 192.168.11.1:862 for /home/npg/MIDAS_Releases/23Jan19/MIDAS_200119 (/home/npg/MIDAS_Releases/23Jan19/MIDAS_200119)
Apr 13 17:43:39 aidas-gsi rpc.mountd[4497]: authenticated mount request from 192.168.11.3:862 for /home/npg/MIDAS_Releases/23Jan19/MIDAS_200119 (/home/npg/MIDAS_Releases/23Jan19/MIDAS_200119)
Apr 13 17:43:40 aidas-gsi rpc.mountd[4497]: authenticated mount request from 192.168.11.5:862 for /home/npg/MIDAS_Releases/23Jan19/MIDAS_200119 (/home/npg/MIDAS_Releases/23Jan19/MIDAS_200119)
Apr 13 17:43:42 aidas-gsi rpc.mountd[4497]: authenticated mount request from 192.168.11.2:862 for /home/npg/MIDAS_Releases/23Jan19/MIDAS_200119 (/home/npg/MIDAS_Releases/23Jan19/MIDAS_200119)
Apr 13 17:44:56 aidas-gsi rpc.mountd[4497]: authenticated mount request from 192.168.11.9:862 for /home/npg/MIDAS_Releases/23Jan19/MIDAS_200119 (/home/npg/MIDAS_Releases/23Jan19/MIDAS_200119)
Apr 13 17:44:56 aidas-gsi rpc.mountd[4497]: authenticated mount request from 192.168.11.11:862 for /home/npg/MIDAS_Releases/23Jan19/MIDAS_200119 (/home/npg/MIDAS_Releases/23Jan19/MIDAS_200119)
Apr 13 17:44:58 aidas-gsi rpc.mountd[4497]: authenticated mount request from 192.168.11.10:862 for /home/npg/MIDAS_Releases/23Jan19/MIDAS_200119 (/home/npg/MIDAS_Releases/23Jan19/MIDAS_200119)
Apr 13 17:45:01 aidas-gsi rpc.mountd[4497]: authenticated mount request from 192.168.11.12:862 for /home/npg/MIDAS_Releases/23Jan19/MIDAS_200119 (/home/npg/MIDAS_Releases/23Jan19/MIDAS_200119)
Apr 16 00:58:32 aidas-gsi rpc.mountd[4497]: authenticated mount request from 192.168.11.8:862 for /home/npg/MIDAS_Releases/23Jan19/MIDAS_200119 (/home/npg/MIDAS_Releases/23Jan19/MIDAS_200119)
Apr 16 00:58:32 aidas-gsi rpc.mountd[4497]: authenticated mount request from 192.168.11.6:862 for /home/npg/MIDAS_Releases/23Jan19/MIDAS_200119 (/home/npg/MIDAS_Releases/23Jan19/MIDAS_200119)
Apr 16 00:58:34 aidas-gsi rpc.mountd[4497]: authenticated mount request from 192.168.11.5:862 for /home/npg/MIDAS_Releases/23Jan19/MIDAS_200119 (/home/npg/MIDAS_Releases/23Jan19/MIDAS_200119)
Apr 16 00:58:34 aidas-gsi rpc.mountd[4497]: authenticated mount request from 192.168.11.4:862 for /home/npg/MIDAS_Releases/23Jan19/MIDAS_200119 (/home/npg/MIDAS_Releases/23Jan19/MIDAS_200119)
Apr 16 00:58:34 aidas-gsi rpc.mountd[4497]: authenticated mount request from 192.168.11.3:862 for /home/npg/MIDAS_Releases/23Jan19/MIDAS_200119 (/home/npg/MIDAS_Releases/23Jan19/MIDAS_200119)
Apr 16 00:58:35 aidas-gsi rpc.mountd[4497]: authenticated mount request from 192.168.11.1:862 for /home/npg/MIDAS_Releases/23Jan19/MIDAS_200119 (/home/npg/MIDAS_Releases/23Jan19/MIDAS_200119)
Apr 16 00:58:42 aidas-gsi rpc.mountd[4497]: authenticated mount request from 192.168.11.2:862 for /home/npg/MIDAS_Releases/23Jan19/MIDAS_200119 (/home/npg/MIDAS_Releases/23Jan19/MIDAS_200119)
Apr 16 00:58:50 aidas-gsi rpc.mountd[4497]: authenticated mount request from 192.168.11.7:862 for /home/npg/MIDAS_Releases/23Jan19/MIDAS_200119 (/home/npg/MIDAS_Releases/23Jan19/MIDAS_200119)
Apr 17 06:10:30 aidas-gsi rpc.mountd[4497]: authenticated mount request from 192.168.11.8:862 for /home/npg/MIDAS_Releases/23Jan19/MIDAS_200119 (/home/npg/MIDAS_Releases/23Jan19/MIDAS_200119)
Apr 17 06:10:31 aidas-gsi rpc.mountd[4497]: authenticated mount request from 192.168.11.3:862 for /home/npg/MIDAS_Releases/23Jan19/MIDAS_200119 (/home/npg/MIDAS_Releases/23Jan19/MIDAS_200119)
Apr 17 06:10:35 aidas-gsi rpc.mountd[4497]: authenticated mount request from 192.168.11.5:862 for /home/npg/MIDAS_Releases/23Jan19/MIDAS_200119 (/home/npg/MIDAS_Releases/23Jan19/MIDAS_200119)
Apr 17 06:10:38 aidas-gsi rpc.mountd[4497]: authenticated mount request from 192.168.11.6:862 for /home/npg/MIDAS_Releases/23Jan19/MIDAS_200119 (/home/npg/MIDAS_Releases/23Jan19/MIDAS_200119)
Apr 17 06:10:38 aidas-gsi rpc.mountd[4497]: authenticated mount request from 192.168.11.7:862 for /home/npg/MIDAS_Releases/23Jan19/MIDAS_200119 (/home/npg/MIDAS_Releases/23Jan19/MIDAS_200119)
Apr 17 06:10:39 aidas-gsi rpc.mountd[4497]: authenticated mount request from 192.168.11.4:862 for /home/npg/MIDAS_Releases/23Jan19/MIDAS_200119 (/home/npg/MIDAS_Releases/23Jan19/MIDAS_200119)
Apr 17 06:10:39 aidas-gsi rpc.mountd[4497]: authenticated mount request from 192.168.11.1:862 for /home/npg/MIDAS_Releases/23Jan19/MIDAS_200119 (/home/npg/MIDAS_Releases/23Jan19/MIDAS_200119)
Apr 17 06:10:43 aidas-gsi rpc.mountd[4497]: authenticated mount request from 192.168.11.2:862 for /home/npg/MIDAS_Releases/23Jan19/MIDAS_200119 (/home/npg/MIDAS_Releases/23Jan19/MIDAS_200119)
Apr 17 06:11:08 aidas-gsi rpc.mountd[4497]: authenticated mount request from 192.168.11.9:862 for /home/npg/MIDAS_Releases/23Jan19/MIDAS_200119 (/home/npg/MIDAS_Releases/23Jan19/MIDAS_200119)
Apr 17 06:11:09 aidas-gsi rpc.mountd[4497]: authenticated mount request from 192.168.11.11:862 for /home/npg/MIDAS_Releases/23Jan19/MIDAS_200119 (/home/npg/MIDAS_Releases/23Jan19/MIDAS_200119)
Apr 17 06:11:10 aidas-gsi rpc.mountd[4497]: authenticated mount request from 192.168.11.12:862 for /home/npg/MIDAS_Releases/23Jan19/MIDAS_200119 (/home/npg/MIDAS_Releases/23Jan19/MIDAS_200119)
Apr 17 06:11:12 aidas-gsi rpc.mountd[4497]: authenticated mount request from 192.168.11.10:862 for /home/npg/MIDAS_Releases/23Jan19/MIDAS_200119 (/home/npg/MIDAS_Releases/23Jan19/MIDAS_200119)
Apr 17 06:33:31 aidas-gsi rpc.mountd[4497]: authenticated mount request from 192.168.11.8:857 for /home/npg/MIDAS_Releases/23Jan19/MIDAS_200119 (/home/npg/MIDAS_Releases/23Jan19/MIDAS_200119)
|
| Attachment 7: log1
|
Apr 19 08:33:03 aidas-gsi rpc.mountd[4497]: authenticated mount request from 192.168.11.12:862 for /home/npg/MIDAS_Releases/23Jan19/MIDAS_200119 (/home/npg/MIDAS_Releases/23Jan19/MIDAS_200119)
Apr 19 09:13:33 aidas-gsi rpc.mountd[4497]: authenticated mount request from 192.168.11.3:862 for /home/npg/MIDAS_Releases/23Jan19/MIDAS_200119 (/home/npg/MIDAS_Releases/23Jan19/MIDAS_200119)
Apr 19 09:13:36 aidas-gsi rpc.mountd[4497]: authenticated mount request from 192.168.11.8:862 for /home/npg/MIDAS_Releases/23Jan19/MIDAS_200119 (/home/npg/MIDAS_Releases/23Jan19/MIDAS_200119)
Apr 19 09:13:37 aidas-gsi rpc.mountd[4497]: authenticated mount request from 192.168.11.6:862 for /home/npg/MIDAS_Releases/23Jan19/MIDAS_200119 (/home/npg/MIDAS_Releases/23Jan19/MIDAS_200119)
Apr 19 09:13:38 aidas-gsi rpc.mountd[4497]: authenticated mount request from 192.168.11.1:862 for /home/npg/MIDAS_Releases/23Jan19/MIDAS_200119 (/home/npg/MIDAS_Releases/23Jan19/MIDAS_200119)
Apr 19 09:13:40 aidas-gsi rpc.mountd[4497]: authenticated mount request from 192.168.11.4:862 for /home/npg/MIDAS_Releases/23Jan19/MIDAS_200119 (/home/npg/MIDAS_Releases/23Jan19/MIDAS_200119)
Apr 19 09:13:42 aidas-gsi rpc.mountd[4497]: authenticated mount request from 192.168.11.5:862 for /home/npg/MIDAS_Releases/23Jan19/MIDAS_200119 (/home/npg/MIDAS_Releases/23Jan19/MIDAS_200119)
Apr 19 09:13:46 aidas-gsi rpc.mountd[4497]: authenticated mount request from 192.168.11.2:862 for /home/npg/MIDAS_Releases/23Jan19/MIDAS_200119 (/home/npg/MIDAS_Releases/23Jan19/MIDAS_200119)
Apr 19 09:13:56 aidas-gsi rpc.mountd[4497]: authenticated mount request from 192.168.11.7:862 for /home/npg/MIDAS_Releases/23Jan19/MIDAS_200119 (/home/npg/MIDAS_Releases/23Jan19/MIDAS_200119)
Apr 19 09:14:48 aidas-gsi rpc.mountd[4497]: authenticated mount request from 192.168.11.11:862 for /home/npg/MIDAS_Releases/23Jan19/MIDAS_200119 (/home/npg/MIDAS_Releases/23Jan19/MIDAS_200119)
Apr 19 09:14:48 aidas-gsi rpc.mountd[4497]: authenticated mount request from 192.168.11.9:862 for /home/npg/MIDAS_Releases/23Jan19/MIDAS_200119 (/home/npg/MIDAS_Releases/23Jan19/MIDAS_200119)
Apr 19 09:14:50 aidas-gsi rpc.mountd[4497]: authenticated mount request from 192.168.11.10:862 for /home/npg/MIDAS_Releases/23Jan19/MIDAS_200119 (/home/npg/MIDAS_Releases/23Jan19/MIDAS_200119)
Apr 19 09:14:51 aidas-gsi rpc.mountd[4497]: authenticated mount request from 192.168.11.12:862 for /home/npg/MIDAS_Releases/23Jan19/MIDAS_200119 (/home/npg/MIDAS_Releases/23Jan19/MIDAS_200119)
Apr 19 09:29:49 aidas-gsi rpc.mountd[4497]: authenticated mount request from 192.168.11.5:862 for /home/npg/MIDAS_Releases/23Jan19/MIDAS_200119 (/home/npg/MIDAS_Releases/23Jan19/MIDAS_200119)
Apr 19 09:29:49 aidas-gsi rpc.mountd[4497]: authenticated mount request from 192.168.11.6:862 for /home/npg/MIDAS_Releases/23Jan19/MIDAS_200119 (/home/npg/MIDAS_Releases/23Jan19/MIDAS_200119)
Apr 19 09:29:51 aidas-gsi rpc.mountd[4497]: authenticated mount request from 192.168.11.3:862 for /home/npg/MIDAS_Releases/23Jan19/MIDAS_200119 (/home/npg/MIDAS_Releases/23Jan19/MIDAS_200119)
Apr 19 09:29:52 aidas-gsi rpc.mountd[4497]: authenticated mount request from 192.168.11.4:862 for /home/npg/MIDAS_Releases/23Jan19/MIDAS_200119 (/home/npg/MIDAS_Releases/23Jan19/MIDAS_200119)
Apr 19 09:29:53 aidas-gsi rpc.mountd[4497]: authenticated mount request from 192.168.11.1:862 for /home/npg/MIDAS_Releases/23Jan19/MIDAS_200119 (/home/npg/MIDAS_Releases/23Jan19/MIDAS_200119)
Apr 19 09:29:53 aidas-gsi rpc.mountd[4497]: authenticated mount request from 192.168.11.7:862 for /home/npg/MIDAS_Releases/23Jan19/MIDAS_200119 (/home/npg/MIDAS_Releases/23Jan19/MIDAS_200119)
Apr 19 09:30:00 aidas-gsi rpc.mountd[4497]: authenticated mount request from 192.168.11.2:862 for /home/npg/MIDAS_Releases/23Jan19/MIDAS_200119 (/home/npg/MIDAS_Releases/23Jan19/MIDAS_200119)
Apr 19 09:31:16 aidas-gsi rpc.mountd[4497]: authenticated mount request from 192.168.11.9:862 for /home/npg/MIDAS_Releases/23Jan19/MIDAS_200119 (/home/npg/MIDAS_Releases/23Jan19/MIDAS_200119)
Apr 19 09:31:17 aidas-gsi rpc.mountd[4497]: authenticated mount request from 192.168.11.12:862 for /home/npg/MIDAS_Releases/23Jan19/MIDAS_200119 (/home/npg/MIDAS_Releases/23Jan19/MIDAS_200119)
Apr 19 09:31:17 aidas-gsi rpc.mountd[4497]: authenticated mount request from 192.168.11.11:862 for /home/npg/MIDAS_Releases/23Jan19/MIDAS_200119 (/home/npg/MIDAS_Releases/23Jan19/MIDAS_200119)
Apr 19 09:31:17 aidas-gsi rpc.mountd[4497]: authenticated mount request from 192.168.11.10:862 for /home/npg/MIDAS_Releases/23Jan19/MIDAS_200119 (/home/npg/MIDAS_Releases/23Jan19/MIDAS_200119)
Apr 19 09:33:24 aidas-gsi rpc.mountd[4497]: authenticated mount request from 192.168.11.8:857 for /home/npg/MIDAS_Releases/23Jan19/MIDAS_200119 (/home/npg/MIDAS_Releases/23Jan19/MIDAS_200119)
Apr 19 10:27:23 aidas-gsi rpc.mountd[4497]: authenticated mount request from 192.168.11.6:862 for /home/npg/MIDAS_Releases/23Jan19/MIDAS_200119 (/home/npg/MIDAS_Releases/23Jan19/MIDAS_200119)
Apr 19 10:27:24 aidas-gsi rpc.mountd[4497]: authenticated mount request from 192.168.11.5:862 for /home/npg/MIDAS_Releases/23Jan19/MIDAS_200119 (/home/npg/MIDAS_Releases/23Jan19/MIDAS_200119)
Apr 19 10:27:24 aidas-gsi rpc.mountd[4497]: authenticated mount request from 192.168.11.8:862 for /home/npg/MIDAS_Releases/23Jan19/MIDAS_200119 (/home/npg/MIDAS_Releases/23Jan19/MIDAS_200119)
Apr 19 10:27:26 aidas-gsi rpc.mountd[4497]: authenticated mount request from 192.168.11.7:862 for /home/npg/MIDAS_Releases/23Jan19/MIDAS_200119 (/home/npg/MIDAS_Releases/23Jan19/MIDAS_200119)
Apr 19 10:27:27 aidas-gsi rpc.mountd[4497]: authenticated mount request from 192.168.11.4:862 for /home/npg/MIDAS_Releases/23Jan19/MIDAS_200119 (/home/npg/MIDAS_Releases/23Jan19/MIDAS_200119)
Apr 19 10:27:30 aidas-gsi rpc.mountd[4497]: authenticated mount request from 192.168.11.3:862 for /home/npg/MIDAS_Releases/23Jan19/MIDAS_200119 (/home/npg/MIDAS_Releases/23Jan19/MIDAS_200119)
Apr 19 10:27:30 aidas-gsi rpc.mountd[4497]: authenticated mount request from 192.168.11.1:862 for /home/npg/MIDAS_Releases/23Jan19/MIDAS_200119 (/home/npg/MIDAS_Releases/23Jan19/MIDAS_200119)
Apr 19 10:27:32 aidas-gsi rpc.mountd[4497]: authenticated mount request from 192.168.11.2:862 for /home/npg/MIDAS_Releases/23Jan19/MIDAS_200119 (/home/npg/MIDAS_Releases/23Jan19/MIDAS_200119)
Apr 19 10:28:43 aidas-gsi rpc.mountd[4497]: authenticated mount request from 192.168.11.9:862 for /home/npg/MIDAS_Releases/23Jan19/MIDAS_200119 (/home/npg/MIDAS_Releases/23Jan19/MIDAS_200119)
Apr 19 10:28:45 aidas-gsi rpc.mountd[4497]: authenticated mount request from 192.168.11.11:862 for /home/npg/MIDAS_Releases/23Jan19/MIDAS_200119 (/home/npg/MIDAS_Releases/23Jan19/MIDAS_200119)
Apr 19 10:28:45 aidas-gsi rpc.mountd[4497]: authenticated mount request from 192.168.11.12:862 for /home/npg/MIDAS_Releases/23Jan19/MIDAS_200119 (/home/npg/MIDAS_Releases/23Jan19/MIDAS_200119)
Apr 19 10:28:46 aidas-gsi rpc.mountd[4497]: authenticated mount request from 192.168.11.10:862 for /home/npg/MIDAS_Releases/23Jan19/MIDAS_200119 (/home/npg/MIDAS_Releases/23Jan19/MIDAS_200119)
Apr 20 00:01:09 aidas-gsi rpc.mountd[4497]: authenticated mount request from 192.168.11.5:862 for /home/npg/MIDAS_Releases/23Jan19/MIDAS_200119 (/home/npg/MIDAS_Releases/23Jan19/MIDAS_200119)
Apr 20 00:01:09 aidas-gsi rpc.mountd[4497]: authenticated mount request from 192.168.11.4:862 for /home/npg/MIDAS_Releases/23Jan19/MIDAS_200119 (/home/npg/MIDAS_Releases/23Jan19/MIDAS_200119)
Apr 20 00:01:10 aidas-gsi rpc.mountd[4497]: authenticated mount request from 192.168.11.8:862 for /home/npg/MIDAS_Releases/23Jan19/MIDAS_200119 (/home/npg/MIDAS_Releases/23Jan19/MIDAS_200119)
Apr 20 00:01:10 aidas-gsi rpc.mountd[4497]: authenticated mount request from 192.168.11.3:862 for /home/npg/MIDAS_Releases/23Jan19/MIDAS_200119 (/home/npg/MIDAS_Releases/23Jan19/MIDAS_200119)
Apr 20 00:01:10 aidas-gsi rpc.mountd[4497]: authenticated mount request from 192.168.11.2:862 for /home/npg/MIDAS_Releases/23Jan19/MIDAS_200119 (/home/npg/MIDAS_Releases/23Jan19/MIDAS_200119)
Apr 20 00:01:11 aidas-gsi rpc.mountd[4497]: authenticated mount request from 192.168.11.6:862 for /home/npg/MIDAS_Releases/23Jan19/MIDAS_200119 (/home/npg/MIDAS_Releases/23Jan19/MIDAS_200119)
Apr 20 00:01:30 aidas-gsi rpc.mountd[4497]: authenticated mount request from 192.168.11.7:862 for /home/npg/MIDAS_Releases/23Jan19/MIDAS_200119 (/home/npg/MIDAS_Releases/23Jan19/MIDAS_200119)
Apr 20 00:02:39 aidas-gsi rpc.mountd[4497]: authenticated mount request from 192.168.11.11:862 for /home/npg/MIDAS_Releases/23Jan19/MIDAS_200119 (/home/npg/MIDAS_Releases/23Jan19/MIDAS_200119)
Apr 20 00:02:39 aidas-gsi rpc.mountd[4497]: authenticated mount request from 192.168.11.9:862 for /home/npg/MIDAS_Releases/23Jan19/MIDAS_200119 (/home/npg/MIDAS_Releases/23Jan19/MIDAS_200119)
Apr 20 00:02:41 aidas-gsi rpc.mountd[4497]: authenticated mount request from 192.168.11.10:862 for /home/npg/MIDAS_Releases/23Jan19/MIDAS_200119 (/home/npg/MIDAS_Releases/23Jan19/MIDAS_200119)
Apr 20 00:02:42 aidas-gsi rpc.mountd[4497]: authenticated mount request from 192.168.11.12:862 for /home/npg/MIDAS_Releases/23Jan19/MIDAS_200119 (/home/npg/MIDAS_Releases/23Jan19/MIDAS_200119)
Apr 20 00:04:32 aidas-gsi rpc.mountd[4497]: authenticated mount request from 192.168.11.1:862 for /home/npg/MIDAS_Releases/23Jan19/MIDAS_200119 (/home/npg/MIDAS_Releases/23Jan19/MIDAS_200119)
Apr 20 00:05:44 aidas-gsi rpc.mountd[4497]: authenticated mount request from 192.168.11.8:862 for /home/npg/MIDAS_Releases/23Jan19/MIDAS_200119 (/home/npg/MIDAS_Releases/23Jan19/MIDAS_200119)
Apr 20 00:05:49 aidas-gsi rpc.mountd[4497]: authenticated mount request from 192.168.11.3:862 for /home/npg/MIDAS_Releases/23Jan19/MIDAS_200119 (/home/npg/MIDAS_Releases/23Jan19/MIDAS_200119)
Apr 20 00:05:49 aidas-gsi rpc.mountd[4497]: authenticated mount request from 192.168.11.4:862 for /home/npg/MIDAS_Releases/23Jan19/MIDAS_200119 (/home/npg/MIDAS_Releases/23Jan19/MIDAS_200119)
Apr 20 00:05:49 aidas-gsi rpc.mountd[4497]: authenticated mount request from 192.168.11.7:862 for /home/npg/MIDAS_Releases/23Jan19/MIDAS_200119 (/home/npg/MIDAS_Releases/23Jan19/MIDAS_200119)
Apr 20 00:05:50 aidas-gsi rpc.mountd[4497]: authenticated mount request from 192.168.11.5:862 for /home/npg/MIDAS_Releases/23Jan19/MIDAS_200119 (/home/npg/MIDAS_Releases/23Jan19/MIDAS_200119)
Apr 20 00:05:52 aidas-gsi rpc.mountd[4497]: authenticated mount request from 192.168.11.6:862 for /home/npg/MIDAS_Releases/23Jan19/MIDAS_200119 (/home/npg/MIDAS_Releases/23Jan19/MIDAS_200119)
Apr 20 00:05:55 aidas-gsi rpc.mountd[4497]: authenticated mount request from 192.168.11.1:862 for /home/npg/MIDAS_Releases/23Jan19/MIDAS_200119 (/home/npg/MIDAS_Releases/23Jan19/MIDAS_200119)
Apr 20 00:05:57 aidas-gsi rpc.mountd[4497]: authenticated mount request from 192.168.11.2:862 for /home/npg/MIDAS_Releases/23Jan19/MIDAS_200119 (/home/npg/MIDAS_Releases/23Jan19/MIDAS_200119)
Apr 20 08:10:52 aidas-gsi rpc.mountd[4497]: authenticated mount request from 192.168.11.9:862 for /home/npg/MIDAS_Releases/23Jan19/MIDAS_200119 (/home/npg/MIDAS_Releases/23Jan19/MIDAS_200119)
Apr 20 08:18:01 aidas-gsi rpc.mountd[4497]: authenticated mount request from 192.168.11.8:862 for /home/npg/MIDAS_Releases/23Jan19/MIDAS_200119 (/home/npg/MIDAS_Releases/23Jan19/MIDAS_200119)
Apr 20 08:18:05 aidas-gsi rpc.mountd[4497]: authenticated mount request from 192.168.11.5:862 for /home/npg/MIDAS_Releases/23Jan19/MIDAS_200119 (/home/npg/MIDAS_Releases/23Jan19/MIDAS_200119)
Apr 20 08:18:06 aidas-gsi rpc.mountd[4497]: authenticated mount request from 192.168.11.6:862 for /home/npg/MIDAS_Releases/23Jan19/MIDAS_200119 (/home/npg/MIDAS_Releases/23Jan19/MIDAS_200119)
Apr 20 08:18:10 aidas-gsi rpc.mountd[4497]: authenticated mount request from 192.168.11.1:862 for /home/npg/MIDAS_Releases/23Jan19/MIDAS_200119 (/home/npg/MIDAS_Releases/23Jan19/MIDAS_200119)
Apr 20 08:18:13 aidas-gsi rpc.mountd[4497]: authenticated mount request from 192.168.11.9:862 for /home/npg/MIDAS_Releases/23Jan19/MIDAS_200119 (/home/npg/MIDAS_Releases/23Jan19/MIDAS_200119)
Apr 20 08:18:19 aidas-gsi rpc.mountd[4497]: authenticated mount request from 192.168.11.7:862 for /home/npg/MIDAS_Releases/23Jan19/MIDAS_200119 (/home/npg/MIDAS_Releases/23Jan19/MIDAS_200119)
Apr 20 08:18:19 aidas-gsi rpc.mountd[4497]: authenticated mount request from 192.168.11.2:862 for /home/npg/MIDAS_Releases/23Jan19/MIDAS_200119 (/home/npg/MIDAS_Releases/23Jan19/MIDAS_200119)
Apr 20 08:18:23 aidas-gsi rpc.mountd[4497]: authenticated mount request from 192.168.11.11:862 for /home/npg/MIDAS_Releases/23Jan19/MIDAS_200119 (/home/npg/MIDAS_Releases/23Jan19/MIDAS_200119)
Apr 20 08:18:25 aidas-gsi rpc.mountd[4497]: authenticated mount request from 192.168.11.12:862 for /home/npg/MIDAS_Releases/23Jan19/MIDAS_200119 (/home/npg/MIDAS_Releases/23Jan19/MIDAS_200119)
Apr 20 08:18:26 aidas-gsi rpc.mountd[4497]: authenticated mount request from 192.168.11.10:862 for /home/npg/MIDAS_Releases/23Jan19/MIDAS_200119 (/home/npg/MIDAS_Releases/23Jan19/MIDAS_200119)
Apr 20 08:21:20 aidas-gsi rpc.mountd[4497]: authenticated mount request from 192.168.11.4:862 for /home/npg/MIDAS_Releases/23Jan19/MIDAS_200119 (/home/npg/MIDAS_Releases/23Jan19/MIDAS_200119)
Apr 20 08:21:23 aidas-gsi rpc.mountd[4497]: authenticated mount request from 192.168.11.3:862 for /home/npg/MIDAS_Releases/23Jan19/MIDAS_200119 (/home/npg/MIDAS_Releases/23Jan19/MIDAS_200119)
Apr 20 10:47:23 aidas-gsi rpc.mountd[4497]: authenticated mount request from 192.168.11.8:862 for /home/npg/MIDAS_Releases/23Jan19/MIDAS_200119 (/home/npg/MIDAS_Releases/23Jan19/MIDAS_200119)
Apr 20 10:47:28 aidas-gsi rpc.mountd[4497]: authenticated mount request from 192.168.11.5:862 for /home/npg/MIDAS_Releases/23Jan19/MIDAS_200119 (/home/npg/MIDAS_Releases/23Jan19/MIDAS_200119)
Apr 20 10:47:31 aidas-gsi rpc.mountd[4497]: authenticated mount request from 192.168.11.3:862 for /home/npg/MIDAS_Releases/23Jan19/MIDAS_200119 (/home/npg/MIDAS_Releases/23Jan19/MIDAS_200119)
Apr 20 10:47:34 aidas-gsi rpc.mountd[4497]: authenticated mount request from 192.168.11.7:862 for /home/npg/MIDAS_Releases/23Jan19/MIDAS_200119 (/home/npg/MIDAS_Releases/23Jan19/MIDAS_200119)
Apr 20 10:47:35 aidas-gsi rpc.mountd[4497]: authenticated mount request from 192.168.11.4:862 for /home/npg/MIDAS_Releases/23Jan19/MIDAS_200119 (/home/npg/MIDAS_Releases/23Jan19/MIDAS_200119)
Apr 20 10:47:39 aidas-gsi rpc.mountd[4497]: authenticated mount request from 192.168.11.6:862 for /home/npg/MIDAS_Releases/23Jan19/MIDAS_200119 (/home/npg/MIDAS_Releases/23Jan19/MIDAS_200119)
Apr 20 10:47:39 aidas-gsi rpc.mountd[4497]: authenticated mount request from 192.168.11.9:862 for /home/npg/MIDAS_Releases/23Jan19/MIDAS_200119 (/home/npg/MIDAS_Releases/23Jan19/MIDAS_200119)
Apr 20 10:47:39 aidas-gsi rpc.mountd[4497]: authenticated mount request from 192.168.11.1:862 for /home/npg/MIDAS_Releases/23Jan19/MIDAS_200119 (/home/npg/MIDAS_Releases/23Jan19/MIDAS_200119)
Apr 20 10:47:39 aidas-gsi rpc.mountd[4497]: authenticated mount request from 192.168.11.11:862 for /home/npg/MIDAS_Releases/23Jan19/MIDAS_200119 (/home/npg/MIDAS_Releases/23Jan19/MIDAS_200119)
Apr 20 10:47:41 aidas-gsi rpc.mountd[4497]: authenticated mount request from 192.168.11.2:862 for /home/npg/MIDAS_Releases/23Jan19/MIDAS_200119 (/home/npg/MIDAS_Releases/23Jan19/MIDAS_200119)
Apr 20 10:47:44 aidas-gsi rpc.mountd[4497]: authenticated mount request from 192.168.11.12:862 for /home/npg/MIDAS_Releases/23Jan19/MIDAS_200119 (/home/npg/MIDAS_Releases/23Jan19/MIDAS_200119)
Apr 20 10:50:35 aidas-gsi rpc.mountd[4497]: authenticated mount request from 192.168.11.10:862 for /home/npg/MIDAS_Releases/23Jan19/MIDAS_200119 (/home/npg/MIDAS_Releases/23Jan19/MIDAS_200119)
Apr 20 11:08:07 aidas-gsi rpc.mountd[4497]: authenticated mount request from 192.168.11.5:857 for /home/npg/MIDAS_Releases/23Jan19/MIDAS_200119 (/home/npg/MIDAS_Releases/23Jan19/MIDAS_200119)
Apr 20 11:30:31 aidas-gsi rpc.mountd[4497]: authenticated mount request from 192.168.11.5:862 for /home/npg/MIDAS_Releases/23Jan19/MIDAS_200119 (/home/npg/MIDAS_Releases/23Jan19/MIDAS_200119)
Apr 20 11:30:33 aidas-gsi rpc.mountd[4497]: authenticated mount request from 192.168.11.8:862 for /home/npg/MIDAS_Releases/23Jan19/MIDAS_200119 (/home/npg/MIDAS_Releases/23Jan19/MIDAS_200119)
Apr 20 11:30:33 aidas-gsi rpc.mountd[4497]: authenticated mount request from 192.168.11.7:862 for /home/npg/MIDAS_Releases/23Jan19/MIDAS_200119 (/home/npg/MIDAS_Releases/23Jan19/MIDAS_200119)
Apr 20 11:30:41 aidas-gsi rpc.mountd[4497]: authenticated mount request from 192.168.11.4:862 for /home/npg/MIDAS_Releases/23Jan19/MIDAS_200119 (/home/npg/MIDAS_Releases/23Jan19/MIDAS_200119)
Apr 20 11:30:41 aidas-gsi rpc.mountd[4497]: authenticated mount request from 192.168.11.6:862 for /home/npg/MIDAS_Releases/23Jan19/MIDAS_200119 (/home/npg/MIDAS_Releases/23Jan19/MIDAS_200119)
Apr 20 11:30:42 aidas-gsi rpc.mountd[4497]: authenticated mount request from 192.168.11.1:862 for /home/npg/MIDAS_Releases/23Jan19/MIDAS_200119 (/home/npg/MIDAS_Releases/23Jan19/MIDAS_200119)
Apr 20 11:30:42 aidas-gsi rpc.mountd[4497]: authenticated mount request from 192.168.11.3:862 for /home/npg/MIDAS_Releases/23Jan19/MIDAS_200119 (/home/npg/MIDAS_Releases/23Jan19/MIDAS_200119)
Apr 20 11:30:46 aidas-gsi rpc.mountd[4497]: authenticated mount request from 192.168.11.2:862 for /home/npg/MIDAS_Releases/23Jan19/MIDAS_200119 (/home/npg/MIDAS_Releases/23Jan19/MIDAS_200119)
Apr 20 11:30:49 aidas-gsi rpc.mountd[4497]: authenticated mount request from 192.168.11.9:862 for /home/npg/MIDAS_Releases/23Jan19/MIDAS_200119 (/home/npg/MIDAS_Releases/23Jan19/MIDAS_200119)
Apr 20 11:30:49 aidas-gsi rpc.mountd[4497]: authenticated mount request from 192.168.11.10:862 for /home/npg/MIDAS_Releases/23Jan19/MIDAS_200119 (/home/npg/MIDAS_Releases/23Jan19/MIDAS_200119)
Apr 20 11:30:55 aidas-gsi rpc.mountd[4497]: authenticated mount request from 192.168.11.12:862 for /home/npg/MIDAS_Releases/23Jan19/MIDAS_200119 (/home/npg/MIDAS_Releases/23Jan19/MIDAS_200119)
Apr 20 11:33:56 aidas-gsi rpc.mountd[4497]: authenticated mount request from 192.168.11.11:857 for /home/npg/MIDAS_Releases/23Jan19/MIDAS_200119 (/home/npg/MIDAS_Releases/23Jan19/MIDAS_200119)
Apr 20 22:07:57 aidas-gsi rpc.mountd[4497]: authenticated mount request from 192.168.11.1:862 for /home/npg/MIDAS_Releases/23Jan19/MIDAS_200119 (/home/npg/MIDAS_Releases/23Jan19/MIDAS_200119)
Apr 20 22:34:17 aidas-gsi rpc.mountd[4497]: authenticated mount request from 192.168.11.8:862 for /home/npg/MIDAS_Releases/23Jan19/MIDAS_200119 (/home/npg/MIDAS_Releases/23Jan19/MIDAS_200119)
Apr 20 22:34:23 aidas-gsi rpc.mountd[4497]: authenticated mount request from 192.168.11.1:862 for /home/npg/MIDAS_Releases/23Jan19/MIDAS_200119 (/home/npg/MIDAS_Releases/23Jan19/MIDAS_200119)
Apr 20 22:34:23 aidas-gsi rpc.mountd[4497]: authenticated mount request from 192.168.11.6:862 for /home/npg/MIDAS_Releases/23Jan19/MIDAS_200119 (/home/npg/MIDAS_Releases/23Jan19/MIDAS_200119)
Apr 20 22:34:23 aidas-gsi rpc.mountd[4497]: authenticated mount request from 192.168.11.4:862 for /home/npg/MIDAS_Releases/23Jan19/MIDAS_200119 (/home/npg/MIDAS_Releases/23Jan19/MIDAS_200119)
Apr 20 22:34:24 aidas-gsi rpc.mountd[4497]: authenticated mount request from 192.168.11.3:862 for /home/npg/MIDAS_Releases/23Jan19/MIDAS_200119 (/home/npg/MIDAS_Releases/23Jan19/MIDAS_200119)
Apr 20 22:34:25 aidas-gsi rpc.mountd[4497]: authenticated mount request from 192.168.11.5:862 for /home/npg/MIDAS_Releases/23Jan19/MIDAS_200119 (/home/npg/MIDAS_Releases/23Jan19/MIDAS_200119)
Apr 20 22:34:31 aidas-gsi rpc.mountd[4497]: authenticated mount request from 192.168.11.2:862 for /home/npg/MIDAS_Releases/23Jan19/MIDAS_200119 (/home/npg/MIDAS_Releases/23Jan19/MIDAS_200119)
Apr 20 22:34:31 aidas-gsi rpc.mountd[4497]: authenticated mount request from 192.168.11.7:862 for /home/npg/MIDAS_Releases/23Jan19/MIDAS_200119 (/home/npg/MIDAS_Releases/23Jan19/MIDAS_200119)
Apr 20 22:35:30 aidas-gsi rpc.mountd[4497]: authenticated mount request from 192.168.11.9:862 for /home/npg/MIDAS_Releases/23Jan19/MIDAS_200119 (/home/npg/MIDAS_Releases/23Jan19/MIDAS_200119)
Apr 20 22:35:32 aidas-gsi rpc.mountd[4497]: authenticated mount request from 192.168.11.11:862 for /home/npg/MIDAS_Releases/23Jan19/MIDAS_200119 (/home/npg/MIDAS_Releases/23Jan19/MIDAS_200119)
Apr 20 22:35:33 aidas-gsi rpc.mountd[4497]: authenticated mount request from 192.168.11.10:862 for /home/npg/MIDAS_Releases/23Jan19/MIDAS_200119 (/home/npg/MIDAS_Releases/23Jan19/MIDAS_200119)
Apr 20 22:35:35 aidas-gsi rpc.mountd[4497]: authenticated mount request from 192.168.11.12:862 for /home/npg/MIDAS_Releases/23Jan19/MIDAS_200119 (/home/npg/MIDAS_Releases/23Jan19/MIDAS_200119)
Apr 21 01:36:20 aidas-gsi rpc.mountd[4497]: authenticated mount request from 192.168.11.5:862 for /home/npg/MIDAS_Releases/23Jan19/MIDAS_200119 (/home/npg/MIDAS_Releases/23Jan19/MIDAS_200119)
Apr 21 01:36:20 aidas-gsi rpc.mountd[4497]: authenticated mount request from 192.168.11.3:862 for /home/npg/MIDAS_Releases/23Jan19/MIDAS_200119 (/home/npg/MIDAS_Releases/23Jan19/MIDAS_200119)
Apr 21 01:36:21 aidas-gsi rpc.mountd[4497]: authenticated mount request from 192.168.11.4:862 for /home/npg/MIDAS_Releases/23Jan19/MIDAS_200119 (/home/npg/MIDAS_Releases/23Jan19/MIDAS_200119)
Apr 21 01:36:22 aidas-gsi rpc.mountd[4497]: authenticated mount request from 192.168.11.8:862 for /home/npg/MIDAS_Releases/23Jan19/MIDAS_200119 (/home/npg/MIDAS_Releases/23Jan19/MIDAS_200119)
Apr 21 01:36:23 aidas-gsi rpc.mountd[4497]: authenticated mount request from 192.168.11.1:862 for /home/npg/MIDAS_Releases/23Jan19/MIDAS_200119 (/home/npg/MIDAS_Releases/23Jan19/MIDAS_200119)
Apr 21 01:36:28 aidas-gsi rpc.mountd[4497]: authenticated mount request from 192.168.11.6:862 for /home/npg/MIDAS_Releases/23Jan19/MIDAS_200119 (/home/npg/MIDAS_Releases/23Jan19/MIDAS_200119)
Apr 21 01:36:47 aidas-gsi rpc.mountd[4497]: authenticated mount request from 192.168.11.7:862 for /home/npg/MIDAS_Releases/23Jan19/MIDAS_200119 (/home/npg/MIDAS_Releases/23Jan19/MIDAS_200119)
Apr 21 01:36:49 aidas-gsi rpc.mountd[4497]: authenticated mount request from 192.168.11.9:862 for /home/npg/MIDAS_Releases/23Jan19/MIDAS_200119 (/home/npg/MIDAS_Releases/23Jan19/MIDAS_200119)
Apr 21 01:36:50 aidas-gsi rpc.mountd[4497]: authenticated mount request from 192.168.11.12:862 for /home/npg/MIDAS_Releases/23Jan19/MIDAS_200119 (/home/npg/MIDAS_Releases/23Jan19/MIDAS_200119)
Apr 21 01:36:50 aidas-gsi rpc.mountd[4497]: authenticated mount request from 192.168.11.10:862 for /home/npg/MIDAS_Releases/23Jan19/MIDAS_200119 (/home/npg/MIDAS_Releases/23Jan19/MIDAS_200119)
Apr 21 01:36:52 aidas-gsi rpc.mountd[4497]: authenticated mount request from 192.168.11.11:862 for /home/npg/MIDAS_Releases/23Jan19/MIDAS_200119 (/home/npg/MIDAS_Releases/23Jan19/MIDAS_200119)
Apr 21 01:40:07 aidas-gsi rpc.mountd[4497]: authenticated mount request from 192.168.11.2:857 for /home/npg/MIDAS_Releases/23Jan19/MIDAS_200119 (/home/npg/MIDAS_Releases/23Jan19/MIDAS_200119)
|
| Attachment 8: Screenshot_2021-04-22_AIDA_Alerting_-_Grafana.png
|
|
| Attachment 9: 53.png
|
|
| Attachment 10: Screenshot_2021-04-22_Statistics_aidas-gsi(3).png
|
|
| Attachment 11: Screenshot_2021-04-22_Temperature_and_status_scan_aidas-gsi(3).png
|
|
| Attachment 12: 54.png
|
|
|
260
|
Thu Apr 22 07:06:37 2021 |
LPG | Thursday 22nd April: 08:00-12:00 |
08:01 - Taking over from Corrigan...
ucesb ok!
DB ok!
Stats ok!
08:30
ucesb ok!
DB ok!
Stats ok!
09:15
ucesb ok! elog:260/4
DB ok!
Stats ok!
Leakage currents ok! elog:260/1
Temperatures ok! elog:260/2
MIDAS Rates ok! elog:260/3
System wide checks
Clock ok!
ADC ok!
WR ok!
FPGA 1 fail
Base Current Difference
aida12 fault 0x0 : 0x40 : 64
FPGA Timestamp error counter test result: Passed 11, Failed 1
Memory ok!
09:45
ucesb ok!
DB ok!
Stats ok!
10:30
ucesb ok!
DB ok!
Stats ok!
11:00
ucesb ok! elog:260/5
DB ok!
Stats ok!
Leakage currents ok! elog:260/6
Temperatures ok! elog:260/7
MIDAS Rates ok! elog:260/8
System wide checks
Clock ok!
ADC ok!
WR ok!
FPGA 1 fail
Base Current Difference
aida12 fault 0x0 : 0x42 : 66
FPGA Timestamp error counter test result: Passed 11, Failed 1
Memory ok!
11:30
ucesb ok! elog:260/5
DB ok!
Stats ok!
11:55
ucesb ok!
DB ok!
Stats ok! |
| Attachment 1: lpg20.png
|
|
| Attachment 2: Screenshot_2021-04-22_Temperature_and_status_scan_aidas-gsi.png
|
|
| Attachment 3: Screenshot_2021-04-22_Statistics_aidas-gsi.png
|
|
| Attachment 4: Screenshot_2021-04-22_at_08.19.51.png
|
|
| Attachment 5: Screenshot_2021-04-22_at_09.57.10.png
|
|
| Attachment 6: lpg21.png
|
|
| Attachment 7: Screenshot_2021-04-22_Temperature_and_status_scan_aidas-gsi(1).png
|
|
| Attachment 8: Screenshot_2021-04-22_Statistics_aidas-gsi(1).png
|
|
|
259
|
Wed Apr 21 23:05:39 2021 |
CA | 22nd April 00:00 - 08:00 |
00:07 stats/ucesb/DB checks all ok
00:30 all system wide checks ok *except* fpga errors
Base Current Difference
aida12 fault 0x0 : 0x1f : 31
FPGA Timestamp error counter test result: Passed 11, Failed 1
If any of these counts are reported as in error
The ASIC readout system has detected a timeslip.
That is the timestamp read from the time FIFO is not younger than the last
statistics ok - attachment 1
temperatures ok - attachment 2
detector bias / leakage currents ok - attachment 3
no error messages in DB terminal & ucesb ok - attachment 4
01:00 stats/ucesb/DB checks all ok
01:30 stats/ucesb/DB checks all ok
01:53 issues with beam dropping in and out - ESR working to stabilise this
02:00 stats/ucesb/DB checks all ok
02:09 beam back in a stable state
02:30 all system wide checks ok *except* fpga errors
Base Current Difference
aida12 fault 0x0 : 0x29 : 41
FPGA Timestamp error counter test result: Passed 11, Failed 1
If any of these counts are reported as in error
The ASIC readout system has detected a timeslip.
That is the timestamp read from the time FIFO is not younger than the last
02:33 statistics ok - attachment 5
temperatures ok - attachment 6
detector bias / leakage currents ok - attachment 7
no error messages in DB terminal & ucesb ok - attachment 8
02:45 beam off - potentially serious issue, awaiting update from FRS
03:00 significant issues with UNILAC, beam not expected back for a while
03:05 stats/ucesb/DB checks all ok
03:32 stats/ucesb/DB checks all ok
03:55 beam is back
04:00 stats/ucesb/DB checks all ok
04:30 all system wide checks ok *except* fpga errors
Base Current Difference
aida12 fault 0x0 : 0x2b : 43
FPGA Timestamp error counter test result: Passed 11, Failed 1
If any of these counts are reported as in error
The ASIC readout system has detected a timeslip.
That is the timestamp read from the time FIFO is not younger than the last
04:32 statistics ok - attachment 9
temperatures ok - attachment 10
detector bias / leakage currents ok - attachment 11
no error messages in DB terminal & ucesb ok - attachment 12
05:00 stats/ucesb/DB checks all ok
05:30 stats/ucesb/DB checks all ok
06:00 stats/ucesb/DB checks all ok
06:30 all system wide checks ok *except* fpga errors
Base Current Difference
aida12 fault 0x0 : 0x34 : 52
FPGA Timestamp error counter test result: Passed 11, Failed 1
If any of these counts are reported as in error
The ASIC readout system has detected a timeslip.
That is the timestamp read from the time FIFO is not younger than the last
06:32 temperatures ok - attachment 13
statistics ok - attachment 14
detector bias / leakage currents ok - attachment 15
no error messages in DB terminal & ucesb ok - attachment 16
07:00 stats/ucesb/DB checks all ok
07:30 stats/ucesb/DB checks all ok
07:59 stats/ucesb/DB checks all ok
|
| Attachment 1: Screenshot_from_2021-04-21_23-31-22.png
|
|
| Attachment 2: Screenshot_from_2021-04-21_23-31-44.png
|
|
| Attachment 3: Screenshot_from_2021-04-21_23-32-03.png
|
|
| Attachment 4: Screenshot_from_2021-04-21_23-34-46.png
|
|
| Attachment 5: Screenshot_from_2021-04-22_01-31-14.png
|
|
| Attachment 6: Screenshot_from_2021-04-22_01-31-37.png
|
|
| Attachment 7: Screenshot_from_2021-04-22_01-34-03.png
|
|
| Attachment 8: Screenshot_from_2021-04-22_01-34-31.png
|
|
| Attachment 9: Screenshot_from_2021-04-22_03-32-36.png
|
|
| Attachment 10: Screenshot_from_2021-04-22_03-32-57.png
|
|
| Attachment 11: Screenshot_from_2021-04-22_03-33-11.png
|
|
| Attachment 12: Screenshot_from_2021-04-22_03-33-57.png
|
|
| Attachment 13: Screenshot_from_2021-04-22_05-33-01.png
|
|
| Attachment 14: Screenshot_from_2021-04-22_05-33-19.png
|
|
| Attachment 15: Screenshot_from_2021-04-22_05-33-30.png
|
|
| Attachment 16: Screenshot_from_2021-04-22_05-33-43.png
|
|
|
258
|
Wed Apr 21 15:01:14 2021 |
LJW, MA | Wednesday 21st April 16:00-20:00 |
16:30
All System checks okay, except for:
FPGA Timestamp error:
Base Current Difference
aida12 fault 0x0 : 0x1b : 27
FPGA Timestamp error counter test result: Passed 11, Failed 1
If any of these counts are reported as in error
The ASIC readout system has detected a timeslip.
That is the timestamp read from the time FIFO is not younger than the last
Temperature Checks: See attachment 1
Statistics Checks: See attachment 2
Bias & Leakage Currents: See attachment 3
18:09
All system checks okay, except for:
FPGA Timestamp error:
Base Current Difference
aida12 fault 0x0 : 0x1d : 29
FPGA Timestamp error counter test result: Passed 11, Failed 1
If any of these counts are reported as in error
The ASIC readout system has detected a timeslip.
That is the timestamp read from the time FIFO is not younger than the last
Temperature checks: See attachment 4
Statistics Checks: See attachment 5
Bias & Leakage Currents: See attachment 6
19:40
All system checks okay, except for:
FPGA Timestamp error:
Base Current Difference
aida12 fault 0x0 : 0x1d : 29
FPGA Timestamp error counter test result: Passed 11, Failed 1
If any of these counts are reported as in error
The ASIC readout system has detected a timeslip.
That is the timestamp read from the time FIFO is not younger than the last
Temperature checks: See attachment 7
Statistics Checks: See attachment 8
Bias & Leakage Currents: See attachment 9
*Beam being tuned to another experiment (R3B) - all DSSD implants fluctuating back and forth to 0 Hz for around the last hour or so*
22:30
General check
Rates, Voltages, Temperatures, Ucesb are attached 10,11,12,13
Its been noticed that aida04 temp. is incresing to about 65 (red), still below 70.
the system wide check are all ok except FPGA
Base Current Difference
aida12 fault 0x0 : 0x1d : 29
FPGA Timestamp error counter test result: Passed 11, Failed 1
If any of these counts are reported as in error
The ASIC readout system has detected a timeslip.
That is the timestamp read from the time FIFO is not younger than the last
|
| Attachment 1: 210421_1.png
|
|
| Attachment 2: 210421_2.png
|
|
| Attachment 3: 2104211_3.png
|
|
| Attachment 4: 210421_4.png
|
|
| Attachment 5: 210421_5.png
|
|
| Attachment 6: 210421_6.png
|
|
| Attachment 7: 210421_7.png
|
|
| Attachment 8: 210421_8.png
|
|
| Attachment 9: 210421_9.png
|
|
| Attachment 10: 210421_2230_Stats.png
|
|
| Attachment 11: 210421_2230_Temp.png
|
|
| Attachment 12: 210421_2230_Ucesb.png
|
|
| Attachment 13: 210421_2230_Voltages.png
|
|
|
257
|
Wed Apr 21 11:27:55 2021 |
OH | Wed 21st April 12:00-16:00 |
12:30 MBS has crashed
This time AIDA is still running fine.
Stats ok - attachment 1
Temperature - attachment 2
Bias and leakage currents - attachment 3
All system wide checks ok *except*
Base Current Difference
aida12 fault 0x0 : 0x19 : 25
FPGA Timestamp error counter test result: Passed 11, Failed 1
If any of these counts are reported as in error
The ASIC readout system has detected a timeslip.
That is the timestamp read from the time FIFO is not younger than the last
Now also note errors on aida7 and aida03 in the merger TS errors
(0 represents the sum across all FEE)
0 1355800 0x0014b018
1 0 0x00000000
2 0 0x00000000
3 33 0x00000021
4 0 0x00000000
5 0 0x00000000
6 0 0x00000000
7 10 0x0000000a
8 0 0x00000000
9 0 0x00000000
10 0 0x00000000
11 1355757 0x0014afed
15:30 CA takes over
Stats ok - attachment 4
Temperature - attachment 5
Bias and leakage currents - attachment 6
all system wide checks ok *except*
Base Current Difference
aida12 fault 0x0 : 0x19 : 27
FPGA Timestamp error counter test result: Passed 11, Failed 1
If any of these counts are reported as in error
The ASIC readout system has detected a timeslip.
That is the timestamp read from the time FIFO is not younger than the last
15:42 db check and ucesb ok |
| Attachment 1: 210421_1338_Stats.png
|
|
| Attachment 2: 210421_1328_Temp.png
|
|
| Attachment 3: 210421_1342_Bias.png
|
|
| Attachment 4: Screenshot_from_2021-04-21_14-33-36.png
|
|
| Attachment 5: Screenshot_from_2021-04-21_14-34-29.png
|
|
| Attachment 6: Screenshot_from_2021-04-21_14-36-08.png
|
|
|
256
|
Wed Apr 21 06:56:42 2021 |
MS | Wednesday 21 April 08:00-12:00 2021 |
8:00
Clock status test result: Passed 12, Failed 0
Understand status as follows
Status bit 3 : firmware PLL that creates clocks from external clock not locked
Status bit 2 : always logic '1'
Status bit 1 : LMK3200(2) PLL and clock distribution chip not locked to external clock
Status bit 0 : LMK3200(1) PLL and clock distribution chip not locked to external clock
If all these bits are not set then the operation of the firmware is unreliable
FEE64 module aida01 failed
FEE64 module aida02 failed
FEE64 module aida03 failed
FEE64 module aida04 failed
FEE64 module aida05 failed
FEE64 module aida06 failed
FEE64 module aida07 failed
FEE64 module aida08 failed
FEE64 module aida09 failed
FEE64 module aida10 failed
FEE64 module aida11 failed
FEE64 module aida12 failed
Calibration test result: Passed 0, Failed 12
If any modules fail calibration , check the clock status and open the FADC Align and Control browser page to rerun calibration for that module
White Rabbit error counter test result: Passed 12, Failed 0
Understand the status reports as follows:-
Status bit 3 : White Rabbit decoder detected an error in the received data
Status bit 2 : Firmware registered WR error, no reload of Timestamp
Status bit 0 : White Rabbit decoder reports uncertain of Timestamp information from WR
Base Current Difference
aida12 fault 0x0 : 0x15 : 21
FPGA Timestamp error counter test result: Passed 11, Failed 1
If any of these counts are reported as in error
The ASIC readout system has detected a timeslip.
That is the timestamp read from the time FIFO is not younger than the last
Returned 0 0 0 0 0 0 0 0 0 0 0 0
Mem(KB) : 4 8 16 32 64 128 256 512 1k 2k 4k
aida01 : 19 6 7 2 2 4 3 2 2 3 7 : 39596
aida02 : 25 3 2 1 1 3 2 3 2 3 7 : 39548
aida03 : 28 5 3 1 2 2 2 3 2 3 7 : 39528
aida04 : 27 6 2 2 2 4 2 4 2 3 7 : 40316
aida05 : 9 9 4 3 1 3 2 3 3 3 7 : 40652
aida06 : 21 7 6 1 2 2 4 2 2 3 7 : 39564
aida07 : 20 7 5 0 1 2 2 3 2 3 7 : 39448
aida08 : 21 5 4 1 1 2 3 3 2 3 7 : 39708
aida09 : 1 3 1 3 0 2 1 4 2 3 7 : 39564
aida10 : 20 6 3 2 1 2 3 3 2 3 7 : 39728
aida11 : 18 4 2 1 2 2 2 2 2 3 7 : 38952
aida12 : 19 8 7 1 1 2 3 3 2 3 7 : 39772
From the merger statistics during the night there have been 1355757 TS errors in aida12. Corrigan said they have been quiet since around 3am though.
10:00
Clock status test result: Passed 12, Failed 0
Understand status as follows
Status bit 3 : firmware PLL that creates clocks from external clock not locked
Status bit 2 : always logic '1'
Status bit 1 : LMK3200(2) PLL and clock distribution chip not locked to external clock
Status bit 0 : LMK3200(1) PLL and clock distribution chip not locked to external clock
If all these bits are not set then the operation of the firmware is unreliable
FEE64 module aida01 failed
FEE64 module aida02 failed
FEE64 module aida03 failed
FEE64 module aida04 failed
FEE64 module aida06 failed
FEE64 module aida07 failed
FEE64 module aida08 failed
FEE64 module aida09 failed
FEE64 module aida10 failed
FEE64 module aida11 failed
FEE64 module aida12 failed
Calibration test result: Passed 1, Failed 11
If any modules fail calibration , check the clock status and open the FADC Align and Control browser page to rerun calibration for that module
White Rabbit error counter test result: Passed 12, Failed 0
Understand the status reports as follows:-
Status bit 3 : White Rabbit decoder detected an error in the received data
Status bit 2 : Firmware registered WR error, no reload of Timestamp
Status bit 0 : White Rabbit decoder reports uncertain of Timestamp information from WR
Base Current Difference
aida12 fault 0x0 : 0x15 : 21
FPGA Timestamp error counter test result: Passed 11, Failed 1
If any of these counts are reported as in error
The ASIC readout system has detected a timeslip.
That is the timestamp read from the time FIFO is not younger than the last
Returned 0 0 0 0 0 0 0 0 0 0 0 0
Mem(KB) : 4 8 16 32 64 128 256 512 1k 2k 4k
aida01 : 15 7 6 2 1 4 3 2 2 3 7 : 39508
aida02 : 1 2 1 0 1 2 2 4 2 3 7 : 39780
aida03 : 23 8 2 0 1 3 2 3 2 3 7 : 39548
aida04 : 23 9 1 2 3 3 2 4 2 3 7 : 40244
aida05 : 14 7 2 2 4 3 2 3 1 4 7 : 40784
aida06 : 18 5 5 2 2 2 3 3 2 3 7 : 39808
aida07 : 27 4 3 2 2 3 3 2 2 3 7 : 39420
aida08 : 23 6 3 2 2 2 3 3 2 3 7 : 39804
aida09 : 18 4 6 3 2 4 3 2 2 3 7 : 39592
aida10 : 6 9 5 3 2 3 2 3 2 3 7 : 39696
aida11 : 16 4 1 2 3 4 1 3 2 3 7 : 39536
aida12 : 18 5 7 1 0 3 3 3 2 3 7 : 39808
10:22
NH Noticed that the ASIC clocks had not been synchronised following the last AIDA restart. - attachment 7
As the beam is having issues they are not currently recording
I have now synchronised the ASIC clocks.
All ADC are now calibrated
11:06
Used the beam off time to change the drive writing to. Now writing to /media/ThirdDrive/TapeData/S460/R50
11:10
Beam is back they will start writing to file again
12:00
Clock status test result: Passed 12, Failed 0
Understand status as follows
Status bit 3 : firmware PLL that creates clocks from external clock not locked
Status bit 2 : always logic '1'
Status bit 1 : LMK3200(2) PLL and clock distribution chip not locked to external clock
Status bit 0 : LMK3200(1) PLL and clock distribution chip not locked to external clock
If all these bits are not set then the operation of the firmware is unreliable
Calibration test result: Passed 12, Failed 0
If any modules fail calibration , check the clock status and open the FADC Align and Control browser page to rerun calibration for that module
White Rabbit error counter test result: Passed 12, Failed 0
Understand the status reports as follows:-
Status bit 3 : White Rabbit decoder detected an error in the received data
Status bit 2 : Firmware registered WR error, no reload of Timestamp
Status bit 0 : White Rabbit decoder reports uncertain of Timestamp information from WR
Base Current Difference
aida12 fault 0x0 : 0x17 : 23
FPGA Timestamp error counter test result: Passed 11, Failed 1
If any of these counts are reported as in error
The ASIC readout system has detected a timeslip.
That is the timestamp read from the time FIFO is not younger than the last
Returned 0 0 0 0 0 0 0 0 0 0 0 0
Mem(KB) : 4 8 16 32 64 128 256 512 1k 2k 4k
aida01 : 20 5 5 1 1 4 2 3 2 3 7 : 39720
aida02 : 16 8 4 1 0 2 1 4 2 3 7 : 39648
aida03 : 9 7 3 2 3 3 2 3 2 3 7 : 39692
aida04 : 8 7 5 2 3 5 3 2 2 3 7 : 39720
aida05 : 20 5 3 4 2 3 3 3 2 3 7 : 39976
aida06 : 25 8 0 3 1 2 3 3 2 3 7 : 39748
aida07 : 24 8 4 2 3 3 2 3 2 3 7 : 39776
aida08 : 22 9 0 2 2 2 3 3 2 3 7 : 39776
aida09 : 1 4 4 3 2 3 2 3 2 3 7 : 39620
aida10 : 13 4 4 3 2 3 1 3 2 3 7 : 39412
aida11 : 2 3 1 1 3 4 2 2 2 3 7 : 39184
aida12 : 16 10 7 2 1 3 1 3 2 3 7 : 39424
|
| Attachment 1: Screenshot_2021-04-21_Statistics_aidas-gsi.png
|
|
| Attachment 2: Screenshot_2021-04-21_Temperature_and_status_scan_aidas-gsi.png
|
|
| Attachment 3: 46.png
|
|
| Attachment 4: Screenshot_2021-04-21_Statistics_aidas-gsi(1).png
|
|
| Attachment 5: Screenshot_2021-04-21_Temperature_and_status_scan_aidas-gsi(1).png
|
|
| Attachment 6: 47.png
|
|
| Attachment 7: Capture.PNG
|
|
| Attachment 8: Screenshot_2021-04-21_Temperature_and_status_scan_aidas-gsi(2).png
|
|
| Attachment 9: Screenshot_2021-04-21_Statistics_aidas-gsi(2).png
|
|
| Attachment 10: 48.png
|
|
|
255
|
Tue Apr 20 23:08:22 2021 |
CA | Wed Apr 21 00:00-08:00 |
00:00 - CA takes over
00:15 - stats/database/ucesb ok - attachment 1
- another burst of bad timestamp error messages in NewMerger terminal - but all FEE64 still ok - attachment 2
- Merger/TapeService ok
00:21 - beam still off while UNILAC having problems
00:26 - beam is back - rate spectra - attachment 3
00:32 - ucesb following beam return - attachment 4
- implant rates reaching highs of ~1kHz
00:35 - Grafana leakage current monitor last 6 hours - attachment 5
01:00 *all* system wide checks ok
stats ok - attachment 6
temperatures ok - attachment 7
detector bias / leakage currents ok - attachment 8
db check ok / ucesb ok
still observe periodic bursts of bad timestamp errors in NewMerger terminal - FEE64s still linked with merger ok
01:30 AIDA crashes just as I make check, most FEE64 lost connection -> powercycle and restart MIDAS
01:53 AIDA reset completed - writing to file NULL/R48
01:56 all system wide checks ok *except*
FPGA error counter
Base Current Difference
aida12 fault 0x0 : 0x1 : 1
FPGA Timestamp error counter test result: Passed 11, Failed 1
If any of these counts are reported as in error
The ASIC readout system has detected a timeslip.
That is the timestamp read from the time FIFO is not younger than the last
ADC calibration
FEE64 module aida04 failed
FEE64 module aida05 failed
Calibration test result: Passed 10, Failed 2
If any modules fail calibration , check the clock status and open the FADC Align and Control browser page to rerun calibration for that module
02:01 good event statistics ok - attachment 9
temperatures ok - attachment 10
detector bias / leakage currents ok - attachment 11
db check / ucesb ok
02:20 beam stop
02:21 beam back
02:30 stats/ucesb/db checks all ok
03:00 stats/ucesb/db checks all ok - attachment 12
03:30 stats/ucesb/db checks all ok
04:00 system wide checks ok, except;
ADC calibration
FEE64 module aida04 failed
FEE64 module aida05 failed
Calibration test result: Passed 10, Failed 2
If any modules fail calibration , check the clock status and open the FADC Align and Control browser page to rerun calibration for that module
FPGA errors
Base Current Difference
aida12 fault 0x0 : 0x9 : 9
FPGA Timestamp error counter test result: Passed 11, Failed 1
If any of these counts are reported as in error
The ASIC readout system has detected a timeslip.
That is the timestamp read from the time FIFO is not younger than the last
04:03 beam off briefly
04:05 good event statistics ok - attachment 13
04:07 beam back
temperatures ok - attachment 14
bias / leakage currents ok - attachment 15
db check / ucesb ok - attachment 16
implant rates in AIDA peaking at ~1.5kHz
04:30 stats/ucesb/db checks all ok
04:48 no beam
04:58 beam back
05:00 stats/ucesb/db checks all ok - attachment 17
05:30 stats/ucesb/db checks all ok
06:00 system wide checks ok, except;
ADC calibration
FEE64 module aida04 failed
FEE64 module aida05 failed
Calibration test result: Passed 10, Failed 2
If any modules fail calibration , check the clock status and open the FADC Align and Control browser page to rerun calibration for that module
FPGA errors
Base Current Difference
aida12 fault 0x0 : 0x9 : 9
FPGA Timestamp error counter test result: Passed 11, Failed 1
If any of these counts are reported as in error
The ASIC readout system has detected a timeslip.
That is the timestamp read from the time FIFO is not younger than the last
FEE64 Linux Memory Info
Returned 0 0 0 0 0 0 0 0 0 0 0 0
Mem(KB) : 4 8 16 32 64 128 256 512 1k 2k 4k
aida01 : 5 5 3 3 2 3 2 3 2 3 7 : 39628
aida02 : 22 11 3 0 2 3 2 3 2 3 7 : 39648
aida03 : 20 10 1 1 2 2 1 4 2 3 7 : 39760
aida04 : 17 10 2 2 3 3 2 3 2 3 7 : 39732
aida05 : 1 8 3 2 3 2 2 3 3 3 7 : 40564
aida06 : 5 6 2 3 2 2 3 3 2 3 7 : 39748
aida07 : 18 4 7 0 1 3 1 4 2 3 7 : 39832
aida08 : 22 10 3 3 2 2 3 3 2 3 7 : 39864
aida09 : 3 6 2 2 0 3 1 4 2 3 7 : 39708
aida10 : 2 4 3 2 1 2 2 3 2 3 7 : 39384
aida11 : 20 8 3 1 1 3 3 2 2 3 7 : 39328
aida12 : 16 6 3 1 0 3 2 3 2 3 7 : 39488
06:02 good event statistics ok - attachment 18
FEE64 temperatures ok - attachment 19
detector bias / leakage currents ok - attachment 20
06:06 db check and ucesb ok - attachment 21
NewMerger terminal hasn't flagged up any more errors since ~ 03:00
06:30 stats/ucesb/db checks all ok
DESPEC restarts timesorter
07:00 stats/ucesb/db checks all ok
07:30 stats/ucesb/db checks all ok - attachment 22
grafana leakage currents last 1 hour - attachment 23
|
| Attachment 1: Screenshot_from_2021-04-20_23-15-20.png
|
|
| Attachment 2: Screenshot_from_2021-04-20_23-18-14.png
|
|
| Attachment 3: Screenshot_from_2021-04-20_23-29-06.png
|
|
| Attachment 4: Screenshot_from_2021-04-20_23-32-08.png
|
|
| Attachment 5: Screenshot_from_2021-04-20_23-34-42.png
|
|
| Attachment 6: Screenshot_from_2021-04-21_00-00-06.png
|
|
| Attachment 7: Screenshot_from_2021-04-21_00-00-29.png
|
|
| Attachment 8: Screenshot_from_2021-04-21_00-01-15.png
|
|
| Attachment 9: Screenshot_from_2021-04-21_01-00-03.png
|
|
| Attachment 10: Screenshot_from_2021-04-21_01-00-48.png
|
|
| Attachment 11: Screenshot_from_2021-04-21_01-01-05.png
|
|
| Attachment 12: Screenshot_from_2021-04-21_01-59-30.png
|
|
| Attachment 13: Screenshot_from_2021-04-21_03-05-24.png
|
|
| Attachment 14: Screenshot_from_2021-04-21_03-05-47.png
|
|
| Attachment 15: Screenshot_from_2021-04-21_03-06-07.png
|
|
| Attachment 16: Screenshot_from_2021-04-21_03-11-44.png
|
|
| Attachment 17: Screenshot_from_2021-04-21_04-00-22.png
|
|
| Attachment 18: Screenshot_from_2021-04-21_05-00-18.png
|
|
| Attachment 19: Screenshot_from_2021-04-21_05-00-43.png
|
|
| Attachment 20: Screenshot_from_2021-04-21_05-03-47.png
|
|
| Attachment 21: Screenshot_from_2021-04-21_05-05-43.png
|
|
| Attachment 22: Screenshot_from_2021-04-21_06-30-20.png
|
|
| Attachment 23: Screenshot_from_2021-04-21_06-32-51.png
|
|
|
254
|
Tue Apr 20 19:00:00 2021 |
JS | Tuesday 20th 20:00-00:00 |
20:00
Taking over from Liam, all systems good.
20:30
DB No faults.
Stats good
ucesb ok
20:58
DB No faults.
Stats good
Temps good
ucesb ok
21:31
DB No faults.
Stats good
Temps good
ucesb ok
22:02
DB No faults.
Stats good elog:254/3
Temps good elog:254/4
ucesb ok elog:254/1
Current ok elog:254/2
ADC Calibration check:
FEE64 module aida06 failed
Calibration test result: Passed 11, Failed 1
22:06 ucesb - DAQ Error - Onsite team checking daq crash
Tape server icon stopped spinning
Stats Rates 0, Counter aida01 zeroed but others normal. elog:254/5
Called Tom. Tried resetting in midas, no luck. Full reboot of DAQ and midas required.
According to log at 22:07 aida01 reset
Data taking stopped at 22:04 file R45_193
22:50
After a full power cycle all appear to be up and running well. Starting full checks.
23:00
Clock status test result: Passed 12, Failed 0
Calibration test result: Passed 12, Failed 0
White Rabbit error counter test result: Passed 12, Failed 0
Check FPGA is having a page error
Returned 0 0 0 0 0 0 0 0 0 0 0 0
Mem(KB) : 4 8 16 32 64 128 256 512 1k 2k
4k
aida01 : 4 8 2 2 1 3 1 4 2 3 7 :
39792
aida02 : 13 9 2 4 2 3 2 3 2 3 7 :
39708
aida03 : 19 5 4 3 1 3 1 4 2 3 7 :
39892
aida04 : 14 5 2 2 0 5 2 3 2 3 7 :
39744
aida05 : 16 11 3 2 2 4 3 2 1 4 7 :
40584
aida06 : 15 9 5 2 2 2 1 4 2 3 7 :
39828
aida07 : 15 9 3 3 2 2 1 4 2 3 7 :
39828
aida08 : 21 4 3 4 2 2 1 4 2 3 7 :
39844
aida09 : 11 6 1 2 3 4 2 3 2 3 7 :
39788
aida10 : 0 6 4 2 0 3 2 3 2 3 7 :
39472
aida11 : 16 7 2 0 1 3 2 3 2 3 7 :
39512
aida12 : 3 7 4 1 3 2 2 3 2 3 7 :
39524
DB No faults.
Stats good elog:254/6
Temps good elog:254/7 aida01 had been high during reboot issue, >70, but now is back down
Current ok elog:254/8
ucesb ok
23:25
DB No faults.
Stats good
Temps good
ucesb ok
23:42 No Beam
23:48 Beam Back
23:57
DB No faults.
Stats good elog:254/11
Temps good elog:254/12
ucesb ok elog:254/9
Current ok elog:254/10
Clock status test result: Passed 12, Failed 0
Calibration test result: Passed 12, Failed 0
White Rabbit error counter test result: Passed 12, Failed 0
*FPGA check page error*
Returned 0 0 0 0 0 0 0 0 0 0 0 0
Mem(KB) : 4 8 16 32 64 128 256 512 1k 2k 4k
aida01 : 27 9 5 2 1 2 1 4 2 3 7 : 39812
aida02 : 13 9 5 2 2 2 1 4 2 3 7 : 39820
aida03 : 21 8 3 2 2 2 1 4 2 3 7 : 39812
aida04 : 13 4 3 1 1 5 2 3 2 3 7 : 39780
aida05 : 24 5 3 2 2 4 2 3 2 3 7 : 39800
aida06 : 16 5 5 2 2 2 1 4 2 3 7 : 39800
aida07 : 22 6 2 2 1 3 1 4 2 3 7 : 39848
aida08 : 21 8 2 3 2 2 1 4 2 3 7 : 39828
aida09 : 18 7 1 1 3 4 2 3 2 3 7 : 39792
aida10 : 19 3 3 1 0 3 2 3 2 3 7 : 39476
aida11 : 17 4 4 0 1 3 2 3 2 3 7 : 39524
aida12 : 13 4 3 2 3 1 2 3 2 3 7 : 39428
00:04 Handing over to Corrigan |
| Attachment 1: 40.png
|
|
| Attachment 2: 41.png
|
|
| Attachment 3: Screenshot_2021-04-20_Statistics_aidas-gsi(3).png
|
|
| Attachment 4: Screenshot_2021-04-20_Temperature_and_status_scan_aidas-gsi(3).png
|
|
| Attachment 5: Screenshot_2021-04-20_Statistics_aidas-gsi(4).png
|
|
| Attachment 6: Screenshot_2021-04-20_Statistics_aidas-gsi(5).png
|
|
| Attachment 7: Screenshot_2021-04-20_Temperature_and_status_scan_aidas-gsi(4).png
|
|
| Attachment 8: 42.png
|
|
| Attachment 9: 44.png
|
|
| Attachment 10: 45.png
|
|
| Attachment 11: Screenshot_2021-04-20_Statistics_aidas-gsi(6).png
|
|
| Attachment 12: Screenshot_2021-04-20_Temperature_and_status_scan_aidas-gsi(5).png
|
|
|
253
|
Tue Apr 20 14:56:38 2021 |
LPG | Tuesday 20th 16:00-20:00 |
16:00
New shift, ready to go! Beam stopped just as I started... Waiting for update.
Beam back at 16:08, ucesb scalers shown in elog:253/1
Database ok!
Stats ok!
ucesb ok!
Temperatures ok! elog:253/2
Statistics ok! elog:253/3
Leakage currents ok! Steadily rising, day/night effect? - elog:253/4 and elog:253/5
16:21
Online histograms zeroed in MIDAS. Same done in MBS DAQ.
16:45
Database ok!
Stats ok!
ucesb ok!
System wide checks:
Clock ok!
ADC 1 failed:
FEE64 module aida06 failed
WR ok!
FPGA ok!
Memory ok!
17:15
Database ok!
Stats ok!
ucesb ok!
17:45
Database ok!
Stats ok!
ucesb ok!
18:15
Database ok!
Stats ok!
ucesb ok!
System wide checks:
Clock ok!
ADC 1 fail:
FEE64 module aida06 failed
Calibration test result: Passed 11, Failed 1
WR ok!
FPGA ok!
Memory ok!
MIDAS Rates ok! elog:253/6
Temperatures ok! elog:253/7
Leakage currents ok, but still slowly rising! Topped out at ~20:30 yesterday elog:253/8
18:42
Message in the Merger terminal window (elog:253/9)
MERGE Actor (15671): Working with 0 from 12 data sources
19:05
Database ok!
Stats ok!
ucesb ok!
19:30
Some MIDAS spectra in elog:253/10 and elog:253/11
Database ok!
Stats ok!
ucesb ok!
19:50
Database ok!
Stats ok!
ucesb ok! elog:253/12
System wide checks:
Clock ok!
ADC 1 fail:
FEE64 module aida06 failed
Calibration test result: Passed 11, Failed 1
WR ok!
FPGA ok!
Memory ok!
MIDAS Rates ok! elog:253/13
Temperatures ok! elog:253/14
Leakage currents ok, now plateaued! elog:253/15
19:55 - Handing over to James  |
| Attachment 1: Screenshot_2021-04-20_at_15.09.52.png
|
|
| Attachment 2: Screenshot_2021-04-20_Temperature_and_status_scan_aidas-gsi.png
|
|
| Attachment 3: Screenshot_2021-04-20_Statistics_aidas-gsi.png
|
|
| Attachment 4: lpg1.png
|
|
| Attachment 5: Screenshot_2021-04-20_at_15.13.14.png
|
|
| Attachment 6: Screenshot_2021-04-20_Statistics_aidas-gsi.png
|
|
| Attachment 7: Screenshot_2021-04-20_Temperature_and_status_scan_aidas-gsi(1).png
|
|
| Attachment 8: lpg2.png
|
|
| Attachment 9: lpg3_merger.png
|
|
| Attachment 10: Screenshot_2021-04-20_Spectrum_Browser_aidas-gsi.png
|
|
| Attachment 11: Screenshot_2021-04-20_Spectrum_Browser_aidas-gsi(1).png
|
|
| Attachment 12: Screenshot_2021-04-20_at_18.50.56.png
|
|
| Attachment 13: Screenshot_2021-04-20_Statistics_aidas-gsi(2).png
|
|
| Attachment 14: Screenshot_2021-04-20_Temperature_and_status_scan_aidas-gsi(2).png
|
|
| Attachment 15: lpg3.png
|
|
|
252
|
Tue Apr 20 10:54:41 2021 |
CB | April 20 12:00 - 16:00 shift |
11:55 CA got AIDA back online
12:00 Stats OK (attach 1)
No faults found
UCESB OK - no beam atm (attach 2)
Temps OK (running hotter than yesterday, but not worrying yet) - attach 3
Bias OK (attach 4)
System wide checks
Clock - *all* pass
ADC - 06 fails
WR - *all* pass
FPGA *all* pass
Memory info
Returned 0 0 0 0 0 0 0 0 0 0 0 0
Mem(KB) : 4 8 16 32 64 128 256 512 1k 2k 4k
aida01 : 13 4 1 3 2 1 2 4 2 3 7 : 39876
aida02 : 23 6 1 2 2 2 1 4 2 3 7 : 39772
aida03 : 24 4 4 1 2 3 1 4 2 3 7 : 39904
aida04 : 10 3 1 1 1 3 1 4 2 3 7 : 39728
aida05 : 12 2 3 2 1 4 2 3 1 4 7 : 40688
aida06 : 10 5 4 2 2 3 3 4 2 3 7 : 40400
aida07 : 22 6 1 3 1 3 1 4 2 3 7 : 39864
aida08 : 20 4 4 1 2 3 2 4 2 3 7 : 40144
aida09 : 1 2 2 3 1 2 1 3 3 3 7 : 40148
aida10 : 3 3 1 2 2 2 2 3 2 3 7 : 39412
aida11 : 25 7 0 1 0 3 2 3 2 3 7 : 39484
aida12 : 21 7 3 1 3 2 2 3 2 3 7 : 39580
Waiting for beam.
12:42 Stats OK, UCESB ok, No faults. No beam.
13:21 Stats OK, UCESB ok, No faults. No beam.
13:24 Implants in DSSD#3. ASIC check. Disappeared. No beam.
14:00 No beam.
Stats OK (attach 5)
Temps OK (attach 6)
UCESB OK
Bias OK (attach 7)
System wide checks
Clock OK
ADC calibration 06 fails
WR OK
FPGA OK
Returned 0 0 0 0 0 0 0 0 0 0 0 0
Mem(KB) : 4 8 16 32 64 128 256 512 1k 2k 4k
aida01 : 16 9 4 1 3 2 3 3 2 3 7 : 39848
aida02 : 15 8 2 2 2 3 2 3 2 3 7 : 39644
aida03 : 8 1 2 3 4 3 2 3 2 3 7 : 39720
aida04 : 25 12 3 1 1 3 1 4 2 3 7 : 39892
aida05 : 13 4 4 4 0 3 2 3 1 4 7 : 40596
aida06 : 21 8 3 3 0 3 3 4 2 3 7 : 40356
aida07 : 17 11 0 1 1 3 1 4 2 3 7 : 39804
aida08 : 16 8 2 3 2 3 1 4 2 3 7 : 39936
aida09 : 17 6 3 2 1 2 1 4 2 3 7 : 39716
aida10 : 3 3 2 2 4 1 2 2 3 3 7 : 39940
aida11 : 4 4 4 1 1 3 3 2 2 3 7 : 39248
aida12 : 2 4 1 3 1 2 2 3 2 3 7 : 39384
14:30 Stats OK, UCESB ok, No faults. No beam.
15:00 Stats OK, UCESB ok, No faults. No beam.
15:24 Beam is back!
Stats OK (attach 8), UCESB ok (attach 9), No faults.
15:50 Shift handed over to Liam |
| Attachment 1: Stats1.png
|
|
| Attachment 2: ucesb_nobeam.png
|
|
| Attachment 3: Temps1.png
|
|
| Attachment 4: Bias1.png
|
|
| Attachment 5: Stats2.png
|
|
| Attachment 6: Temps2.png
|
|
| Attachment 7: Bias2.png
|
|
| Attachment 8: Stats3.png
|
|
| Attachment 9: UCESB2.png
|
|
|
251
|
Tue Apr 20 07:06:20 2021 |
CA | April 20th 08:00 - 12:00 |
08:09 DAQ crashes at start of shift (!)
again happens at same time as beam being lost
All FEE64 lost connection
Beam downtime for next 3-4 hours
Performed powercycle and reset
08:40 AIDA back up and running, writing to R36
08:42 *all* system wide checks ok
temperatures ok - attachment 1
statistics ok - attachment 2
detector bias/leakage currents ok - attachment 3
08:57 options file size check;
Collecting the file size of each FEE64 Options CONTENTS file to check they are all the same
FEE : aida01 => Options file size is 1025 Last changed Tue Apr 20 08:22:14 CEST 2021
FEE : aida02 => Options file size is 1014 Last changed Fri Apr 16 00:56:20 CEST 2021
FEE : aida03 => Options file size is 1014 Last changed Wed Apr 14 21:52:04 CEST 2021
FEE : aida04 => Options file size is 1025 Last changed Sat Apr 17 06:07:36 CEST 2021
FEE : aida05 => Options file size is 1025 Last changed Fri Apr 16 00:53:25 CEST 2021
FEE : aida06 => Options file size is 1014 Last changed Wed Apr 14 21:52:04 CEST 2021
FEE : aida07 => Options file size is 1014 Last changed Wed Apr 14 21:52:04 CEST 2021
FEE : aida08 => Options file size is 1014 Last changed Wed Apr 14 21:52:04 CEST 2021
FEE : aida09 => Options file size is 1014 Last changed Wed Apr 14 21:52:05 CEST 2021
FEE : aida10 => Options file size is 1014 Last changed Wed Apr 14 21:52:06 CEST 2021
FEE : aida11 => Options file size is 1014 Last changed Wed Apr 14 21:52:05 CEST 2021
FEE : aida12 => Options file size is 1025 Last changed Mon Apr 19 09:05:25 CEST 2021
08:59 no error messages in database check terminal
stats ok
09:16 waveforms - attachments 4 & 5
09:30 no error messages in database check terminal
stats ok
10:07 no error messages in database check terminal
stats ok
10:30 aida01, aida02, aida03, aida04, aida07 lost connection, DAQ crashes
powercycle attempted, but FEE modules remain unconnected
TD performs further power cycle
11.12 reboot aida05
DAQ reset/setup
system wide checks
sync asic clocks OK
clock status & fpga timestamp errors OK
WR decoder status
Base Current Difference
aida09 fault 0xb307 : 0xb307 : 0
aida09 : WR status 0x40
aida10 fault 0x3d6c : 0x3d6c : 0
aida10 : WR status 0x40
aida11 fault 0xa610 : 0xa610 : 0
aida11 : WR status 0x40
aida12 fault 0x7c7 : 0x7c7 : 0
aida12 : WR status 0x40
White Rabbit error counter test result: Passed 8, Failed 4
Understand the status reports as follows:-
Status bit 3 : White Rabbit decoder detected an error in the received data
Status bit 2 : Firmware registered WR error, no reload of Timestamp
Status bit 0 : White Rabbit decoder reports uncertain of Timestamp information from WR
NH had access to area, unplugged and replugged HDMI cables from aida09, aida10, aida11, aida12 root to MACB (at both ends)
earlier on, Akash secured HDMI cable to aida07
11:55 AIDA powercycle and reset, DAQ ok now
writing to file NULL/R45
12:00 CB takes over |
| Attachment 1: Screenshot_from_2021-04-20_07-45-09.png
|
|
| Attachment 2: Screenshot_from_2021-04-20_07-45-43.png
|
|
| Attachment 3: Screenshot_from_2021-04-20_07-46-05.png
|
|
| Attachment 4: Screenshot_from_2021-04-20_08-14-58.png
|
|
| Attachment 5: Screenshot_from_2021-04-20_08-15-38.png
|
|
|
250
|
Mon Apr 19 23:01:02 2021 |
OH | 20th April 00:00-08:00 |
23:52 Noticed AIDA07 has dropped out of the merger and is producing no statistics
Powercycling to recover
00:14 All FEEs recovered from powercycle
aida09 running again at HEC threshold of 0x2 (Was set to 0x1 earlier in the day while testing the HEC event disparity in DSSD3)
Now writing to R34
Following the powercycle the rates in the FEEs are much improved and back to where they were before the 08:30 crash on the 19th. - Attachment 1
Waveforms also look improved - attachmens 2 and 3
Current system parameters
ASIC settings Dec19 (All LEC comparator 0xa)
Pulser at 2V and 2Hz
DSSD 1 and 2 Bias 160V
DSSD 3 at 120V (Will lower to 100 again during the beam off period tomorrow)
00:28 In analysis of R34_13 the number of HEC items in DSSD3 appears to make sense again. The number in aida09 are consistent with the number in aida05 and the same for aida11 and aida07.
This appears to confirm that the earlier HEC issues we were observing were hardware related but we are unsure what/why/how these issues were caused.
Analysis - attachment 4
00:40 Issue with one of the FRS magnets so they stop recording data. Leaving AIDA running.
01:08 While beam was down have reset DSSD3 bias to 100V as was agreed with Tom and Nic in email
Leakage current decreased as expected - attachment 5
Once beam is back will check HEC still as expected.
01:14 Last magnet in FRS has an issue with the water flowing. Either sensor issue or water flow is to low.
Hakke have increased the water flow to hopefully keep the water running.
Beam is back.
From ucesb it seems that the HEC events in DSSD3 are still appearing as expected. Will check a file once we have a complete file.
Checked R34_36 and the HEC events in DSSD3 are still consistent - attachment 6
2:20 Statistics ok - attachment 7
Temp - attachment 8
Bias and leakage current ok - attachment 9
All system wide checks ok except for WR error check:
Base Current Difference
aida07 fault 0x9154 : 0x915b : 7
aida10 fault 0x8d3 : 0x8d3 : 0
aida10 : WR status 0x10
White Rabbit error counter test result: Passed 10, Failed 2
Understand the status reports as follows:-
Status bit 3 : White Rabbit decoder detected an error in the received data
Status bit 2 : Firmware registered WR error, no reload of Timestamp
Status bit 0 : White Rabbit decoder reports uncertain of Timestamp information from WR
Note aida07 reports two bad timestamps in the merger
MERGE Data Link (3762): bad timestamp 6 3 0xc1817ea7 0x04a8fc66 0x0000683974a8fc66 0x1677683974a8fc66 0x167768397a546a56
MERGE Data Link (3762): bad timestamp 6 3 0xc1b77e25 0x04a8fc66 0x0000683974a8fc66 0x1677683974a8fc66 0x167768397a546a56
02:25 Remembered during a pre-experiment meeting with Vic, Patrick and Carl they mentioned the merger would track timestamp sequence errors
Can confirm this is true. Can see the two in aida07 in the counter in the merger stats page - attachment 10
02:45 Now up to 7 timestamp errors on aida07 in the merger
02:49 Ran R34_45 through AIDASort - It reports a greater number of implant events are able to have a front back match performed
Ratio between aida07 and 09 is 0.71 -> Double what it was before
Energy response of the HEC channels in aida07 and aida09 looks equivalent (left group aida09 right group aida11) - attahchment 11
04:40 Statistics ok - attachment 12
Temperatures ok - attachment 13
Bias and leakage currents - attachment 14
Clock status, ADC calibration and memory infomration all ok
aida07 fails both WR and FPGA
Base Current Difference
aida07 fault 0x915b : 0x9161 : 6
aida10 fault 0x8d3 : 0x8d3 : 0
aida10 : WR status 0x10
White Rabbit error counter test result: Passed 10, Failed 2
Understand the status reports as follows:-
Status bit 3 : White Rabbit decoder detected an error in the received data
Status bit 2 : Firmware registered WR error, no reload of Timestamp
Status bit 0 : White Rabbit decoder reports uncertain of Timestamp information from WR
Base Current Difference
aida07 fault 0x0 : 0x1 : 1
FPGA Timestamp error counter test result: Passed 11, Failed 1
If any of these counts are reported as in error
The ASIC readout system has detected a timeslip.
That is the timestamp read from the time FIFO is not younger than the last
TS errors in the merger still only at 7 with all in aida07
06:25 Statistics - attachment 15
Temps ok - attachment 16
Bias and leakage currents ok - attachment 17
System wide checks: clock status, adc calibration and memory information all ok
WR multiple fails
Base Current Difference
aida05 fault 0xc9ca : 0xc9cb : 1
aida06 fault 0xe900 : 0xe901 : 1
aida07 fault 0x915b : 0x9166 : 11
aida08 fault 0x641e : 0x641f : 1
aida10 fault 0x8d3 : 0x8d3 : 0
aida10 : WR status 0x10
White Rabbit error counter test result: Passed 7, Failed 5
Understand the status reports as follows:-
Status bit 3 : White Rabbit decoder detected an error in the received data
Status bit 2 : Firmware registered WR error, no reload of Timestamp
Status bit 0 : White Rabbit decoder reports uncertain of Timestamp information from WR
FPGA aida07 fails with difference of 1
No new TS sequence errors in merger
07:10 Beam has dropped out.
07:14 Beam is back |
| Attachment 1: 210420_0016_Stats.png
|
|
| Attachment 2: 210420_0021_Layout7.png
|
|
| Attachment 3: 210420_0022_Layout8.png
|
|
| Attachment 4: 210420_0026_R34_13_Analysis.txt
|
*** TDR format 3.3.0 analyser - TD - January 2019
*** ERROR: READ I/O error: 5002
blocks: 32000
ADC data format: 255975543 ( 1356743.5 Hz)
Other data format: 5944457 ( 31507.3 Hz)
Sample trace data format: 0 ( 0.0 Hz)
Undefined format: 0 ( 0.0 Hz)
Other data format type: PAUSE: 0 ( 0.0 Hz)
RESUME: 0 ( 0.0 Hz)
SYNC100: 32703 ( 173.3 Hz)
WR48-63: 32703 ( 173.3 Hz)
FEE64 disc: 1073243 ( 5688.5 Hz)
MBS info: 4805808 ( 25472.2 Hz)
Other info: 0 ( 0.0 Hz)
ADC data range bit set: 345437 ( 1830.9 Hz)
Timewarps: ADC: 0 ( 0.0 Hz)
PAUSE: 0 ( 0.0 Hz)
RESUME: 0 ( 0.0 Hz)
SYNC100: 0 ( 0.0 Hz)
WR48-63: 0 ( 0.0 Hz)
FEE64 disc: 0 ( 0.0 Hz)
MBS info: 0 ( 0.0 Hz)
Undefined: 0 ( 0.0 Hz)
Sample trace: 0 ( 0.0 Hz)
*** Timestamp elapsed time: 188.669 s
FEE elapsed dead time(s) elapsed idle time(s)
1 0.000 46.534
2 0.000 63.789
3 0.000 54.847
4 0.000 174.519
5 0.000 123.945
6 0.000 113.898
7 0.000 135.923
8 0.000 59.774
9 0.000 27.296
10 0.000 12.263
11 0.000 65.598
12 0.000 0.000
13 0.000 0.000
14 0.000 0.000
15 0.000 0.000
16 0.000 0.000
17 0.000 0.000
18 0.000 0.000
19 0.000 0.000
20 0.000 0.000
21 0.000 0.000
22 0.000 0.000
23 0.000 0.000
24 0.000 0.000
25 0.000 0.000
26 0.000 0.000
27 0.000 0.000
28 0.000 0.000
29 0.000 0.000
30 0.000 0.000
31 0.000 0.000
32 0.000 0.000
*** Statistics
FEE ADC Data Other Data Sample Undefined Pause Resume SYNC100 WR48-63 Disc MBS Other HEC Data
0 14400003 100475 0 0 0 0 1767 1767 95813 1128 0 35602
1 23251868 63483 0 0 0 0 2988 2988 57507 0 0 21204
2 17192461 2025458 0 0 0 0 2415 2415 200396 1820232 0 34093
3 20019932 1908259 0 0 0 0 2815 2815 81941 1820688 0 32715
4 3059738 405674 0 0 0 0 403 403 100680 304188 0 35774
5 10595698 355900 0 0 0 0 1322 1322 58122 295134 0 21319
6 12037952 388178 0 0 0 0 1554 1554 105230 279840 0 34521
7 9390918 368608 0 0 0 0 1205 1205 81600 284598 0 31165
8 46854628 72459 0 0 0 0 5872 5872 60715 0 0 21758
9 43874737 60599 0 0 0 0 5426 5426 49747 0 0 17382
10 36184433 112868 0 0 0 0 4528 4528 103812 0 0 31745
11 19113175 82496 0 0 0 0 2408 2408 77680 0 0 28159
12 0 0 0 0 0 0 0 0 0 0 0 0
13 0 0 0 0 0 0 0 0 0 0 0 0
14 0 0 0 0 0 0 0 0 0 0 0 0
15 0 0 0 0 0 0 0 0 0 0 0 0
16 0 0 0 0 0 0 0 0 0 0 0 0
17 0 0 0 0 0 0 0 0 0 0 0 0
18 0 0 0 0 0 0 0 0 0 0 0 0
19 0 0 0 0 0 0 0 0 0 0 0 0
20 0 0 0 0 0 0 0 0 0 0 0 0
21 0 0 0 0 0 0 0 0 0 0 0 0
22 0 0 0 0 0 0 0 0 0 0 0 0
23 0 0 0 0 0 0 0 0 0 0 0 0
24 0 0 0 0 0 0 0 0 0 0 0 0
25 0 0 0 0 0 0 0 0 0 0 0 0
26 0 0 0 0 0 0 0 0 0 0 0 0
27 0 0 0 0 0 0 0 0 0 0 0 0
28 0 0 0 0 0 0 0 0 0 0 0 0
29 0 0 0 0 0 0 0 0 0 0 0 0
30 0 0 0 0 0 0 0 0 0 0 0 0
31 0 0 0 0 0 0 0 0 0 0 0 0
32 0 0 0 0 0 0 0 0 0 0 0 0
*** Timewarps
FEE ADC Pause Resume SYNC100 WR48-63 Disc MBS Undefined Samples
0 0 0 0 0 0 0 0 0 0
1 0 0 0 0 0 0 0 0 0
2 0 0 0 0 0 0 0 0 0
3 0 0 0 0 0 0 0 0 0
4 0 0 0 0 0 0 0 0 0
5 0 0 0 0 0 0 0 0 0
6 0 0 0 0 0 0 0 0 0
7 0 0 0 0 0 0 0 0 0
8 0 0 0 0 0 0 0 0 0
9 0 0 0 0 0 0 0 0 0
10 0 0 0 0 0 0 0 0 0
11 0 0 0 0 0 0 0 0 0
12 0 0 0 0 0 0 0 0 0
13 0 0 0 0 0 0 0 0 0
14 0 0 0 0 0 0 0 0 0
15 0 0 0 0 0 0 0 0 0
16 0 0 0 0 0 0 0 0 0
17 0 0 0 0 0 0 0 0 0
18 0 0 0 0 0 0 0 0 0
19 0 0 0 0 0 0 0 0 0
20 0 0 0 0 0 0 0 0 0
21 0 0 0 0 0 0 0 0 0
22 0 0 0 0 0 0 0 0 0
23 0 0 0 0 0 0 0 0 0
24 0 0 0 0 0 0 0 0 0
25 0 0 0 0 0 0 0 0 0
26 0 0 0 0 0 0 0 0 0
27 0 0 0 0 0 0 0 0 0
28 0 0 0 0 0 0 0 0 0
29 0 0 0 0 0 0 0 0 0
30 0 0 0 0 0 0 0 0 0
31 0 0 0 0 0 0 0 0 0
32 0 0 0 0 0 0 0 0 0
*** Program elapsed time: 1641.051s ( 19.500 blocks/s, 1.219 Mb/s)
|
| Attachment 5: 210420_0109_Bias.png
|
|
| Attachment 6: 210420_0026_R34_36_Analysis.txt
|
*** TDR format 3.3.0 analyser - TD - January 2019
*** ERROR: READ I/O error: 5002
blocks: 32000
ADC data format: 255999603 ( 1309621.8 Hz)
Other data format: 5920397 ( 30287.1 Hz)
Sample trace data format: 0 ( 0.0 Hz)
Undefined format: 0 ( 0.0 Hz)
Other data format type: PAUSE: 0 ( 0.0 Hz)
RESUME: 0 ( 0.0 Hz)
SYNC100: 32728 ( 167.4 Hz)
WR48-63: 32728 ( 167.4 Hz)
FEE64 disc: 1044504 ( 5343.4 Hz)
MBS info: 4810437 ( 24608.8 Hz)
Other info: 0 ( 0.0 Hz)
ADC data range bit set: 327887 ( 1677.4 Hz)
Timewarps: ADC: 0 ( 0.0 Hz)
PAUSE: 0 ( 0.0 Hz)
RESUME: 0 ( 0.0 Hz)
SYNC100: 0 ( 0.0 Hz)
WR48-63: 0 ( 0.0 Hz)
FEE64 disc: 0 ( 0.0 Hz)
MBS info: 0 ( 0.0 Hz)
Undefined: 0 ( 0.0 Hz)
Sample trace: 0 ( 0.0 Hz)
*** Timestamp elapsed time: 195.476 s
FEE elapsed dead time(s) elapsed idle time(s)
1 0.000 51.325
2 0.000 68.599
3 0.000 55.115
4 0.000 180.174
5 0.000 140.295
6 0.000 123.427
7 0.000 138.446
8 0.000 55.510
9 0.000 13.463
10 0.000 24.357
11 0.000 74.336
12 0.000 0.000
13 0.000 0.000
14 0.000 0.000
15 0.000 0.000
16 0.000 0.000
17 0.000 0.000
18 0.000 0.000
19 0.000 0.000
20 0.000 0.000
21 0.000 0.000
22 0.000 0.000
23 0.000 0.000
24 0.000 0.000
25 0.000 0.000
26 0.000 0.000
27 0.000 0.000
28 0.000 0.000
29 0.000 0.000
30 0.000 0.000
31 0.000 0.000
32 0.000 0.000
*** Statistics
FEE ADC Data Other Data Sample Undefined Pause Resume SYNC100 WR48-63 Disc MBS Other HEC Data
0 14611253 94841 0 0 0 0 1936 1936 89802 1167 0 33511
1 23423897 61346 0 0 0 0 3006 3006 55334 0 0 20222
2 17311487 2050104 0 0 0 0 2477 2477 195362 1849788 0 32021
3 20533060 1944396 0 0 0 0 2862 2862 77493 1861179 0 30741
4 2942569 381933 0 0 0 0 417 417 93930 287169 0 33667
5 9776355 338395 0 0 0 0 1239 1239 56110 279807 0 20096
6 11887130 369619 0 0 0 0 1555 1555 103862 262647 0 32503
7 9239609 348065 0 0 0 0 1200 1200 76985 268680 0 29470
8 49507336 72711 0 0 0 0 6129 6129 60453 0 0 21190
9 44170393 65100 0 0 0 0 5430 5430 54240 0 0 18016
10 32977762 112783 0 0 0 0 4022 4022 104739 0 0 30280
11 19618752 81104 0 0 0 0 2455 2455 76194 0 0 26170
12 0 0 0 0 0 0 0 0 0 0 0 0
13 0 0 0 0 0 0 0 0 0 0 0 0
14 0 0 0 0 0 0 0 0 0 0 0 0
15 0 0 0 0 0 0 0 0 0 0 0 0
16 0 0 0 0 0 0 0 0 0 0 0 0
17 0 0 0 0 0 0 0 0 0 0 0 0
18 0 0 0 0 0 0 0 0 0 0 0 0
19 0 0 0 0 0 0 0 0 0 0 0 0
20 0 0 0 0 0 0 0 0 0 0 0 0
21 0 0 0 0 0 0 0 0 0 0 0 0
22 0 0 0 0 0 0 0 0 0 0 0 0
23 0 0 0 0 0 0 0 0 0 0 0 0
24 0 0 0 0 0 0 0 0 0 0 0 0
25 0 0 0 0 0 0 0 0 0 0 0 0
26 0 0 0 0 0 0 0 0 0 0 0 0
27 0 0 0 0 0 0 0 0 0 0 0 0
28 0 0 0 0 0 0 0 0 0 0 0 0
29 0 0 0 0 0 0 0 0 0 0 0 0
30 0 0 0 0 0 0 0 0 0 0 0 0
31 0 0 0 0 0 0 0 0 0 0 0 0
32 0 0 0 0 0 0 0 0 0 0 0 0
*** Timewarps
FEE ADC Pause Resume SYNC100 WR48-63 Disc MBS Undefined Samples
0 0 0 0 0 0 0 0 0 0
1 0 0 0 0 0 0 0 0 0
2 0 0 0 0 0 0 0 0 0
3 0 0 0 0 0 0 0 0 0
4 0 0 0 0 0 0 0 0 0
5 0 0 0 0 0 0 0 0 0
6 0 0 0 0 0 0 0 0 0
7 0 0 0 0 0 0 0 0 0
8 0 0 0 0 0 0 0 0 0
9 0 0 0 0 0 0 0 0 0
10 0 0 0 0 0 0 0 0 0
11 0 0 0 0 0 0 0 0 0
12 0 0 0 0 0 0 0 0 0
13 0 0 0 0 0 0 0 0 0
14 0 0 0 0 0 0 0 0 0
15 0 0 0 0 0 0 0 0 0
16 0 0 0 0 0 0 0 0 0
17 0 0 0 0 0 0 0 0 0
18 0 0 0 0 0 0 0 0 0
19 0 0 0 0 0 0 0 0 0
20 0 0 0 0 0 0 0 0 0
21 0 0 0 0 0 0 0 0 0
22 0 0 0 0 0 0 0 0 0
23 0 0 0 0 0 0 0 0 0
24 0 0 0 0 0 0 0 0 0
25 0 0 0 0 0 0 0 0 0
26 0 0 0 0 0 0 0 0 0
27 0 0 0 0 0 0 0 0 0
28 0 0 0 0 0 0 0 0 0
29 0 0 0 0 0 0 0 0 0
30 0 0 0 0 0 0 0 0 0
31 0 0 0 0 0 0 0 0 0
32 0 0 0 0 0 0 0 0 0
*** Program elapsed time: 5995.524s ( 5.337 blocks/s, 0.334 Mb/s)
|
| Attachment 7: 210420_0220_Stats.png
|
|
| Attachment 8: 210420_0229_Temp.png
|
|
| Attachment 9: 210420_0220_Bias.png
|
|
| Attachment 10: 210420_0225_MergerStats.png
|
|
| Attachment 11: Capture.PNG
|
|
| Attachment 12: 210420_0437_stats.png
|
|
| Attachment 13: 210420_0538_Temp.png
|
|
| Attachment 14: 210420_0439_Bias.png
|
|
| Attachment 15: 210420_0624_stats.png
|
|
| Attachment 16: 210420_0624_Temp.png
|
|
| Attachment 17: 210420_0625_Bias.png
|
|
|
249
|
Mon Apr 19 19:19:18 2021 |
CB | Monday 19 April 20:00-24:00 shift |
20:19
Statistics OK (attach 1)
No faults found
Ucesb OK (attach 2)
Temps OK (attach 3)
Bias OK (attach 4)
System-wide checks - as per last check
aida09 fails clock (OK)
aida07 and 09 fail calibration (OK)
Base Current Difference
aida05 fault 0xdb9a : 0xdb9d : 3
aida06 fault 0xb74f : 0xb752 : 3
aida07 fault 0xd052 : 0xd05f : 13
aida08 fault 0xe4c1 : 0xe4c4 : 3
aida09 fault 0xaf4b : 0xaf4d : 2
White Rabbit error counter test result: Passed 7, Failed 5
Understand the status reports as follows:-
Status bit 3 : White Rabbit decoder detected an error in the received data
Status bit 2 : Firmware registered WR error, no reload of Timestamp
Status bit 0 : White Rabbit decoder reports uncertain of Timestamp information from WR
Base Current Difference
aida12 fault 0x0 : 0x29 : 41
FPGA Timestamp error counter test result: Passed 11, Failed 1
If any of these counts are reported as in error
The ASIC readout system has detected a timeslip.
That is the timestamp read from the time FIFO is not younger than the last
Returned 0 0 0 0 0 0 0 0 0 0 0 0
Mem(KB) : 4 8 16 32 64 128 256 512 1k 2k 4k
aida01 : 0 3 2 2 2 5 2 3 2 3 6 : 35704
aida02 : 19 4 1 1 1 2 2 3 3 3 6 : 36316
aida03 : 12 9 2 1 2 2 2 3 3 3 6 : 36408
aida04 : 16 3 5 4 2 4 2 3 3 3 6 : 36776
aida05 : 41 10 10 3 3 3 3 3 3 3 6 : 37172
aida06 : 25 21 9 3 2 3 1 4 3 3 6 : 37116
aida07 : 10 7 1 2 1 3 2 2 3 3 6 : 35952
aida08 : 33 7 5 1 1 2 2 3 3 3 6 : 36460
aida09 : 12 7 4 2 2 2 2 2 2 4 6 : 36968
aida10 : 16 6 2 1 1 4 3 3 2 3 6 : 35824
aida11 : 2 0 1 2 2 2 2 4 2 3 6 : 35800
aida12 : 15 6 2 0 2 4 2 2 3 3 6 : 36108
20:48 Started compressing *old* runs on Screen 2, Workspace 5
nice -n10 gzip -v R[...]_*
21:00 Stats OK, UCESB OK, No faults
21:07 Go4 spectra erased by remote shifters.
21:15 Local shifters report correlations lost. Beam may be intermittently removed for checks.
21:30 Still no beam. DAQ issues locally. AIDA MBS link had to be restarted due to operator mistake.
21:37 Beam back. Stats OK, UCESB OK, No faults found.
System wide checks:
Clock - aida09 fails
All modules now fail ADC calibration
FEE64 module aida01 failed
FEE64 module aida02 failed
FEE64 module aida03 failed
FEE64 module aida04 failed
FEE64 module aida05 failed
FEE64 module aida06 failed
FEE64 module aida07 failed
FEE64 module aida08 failed
FEE64 module aida09 failed
FEE64 module aida10 failed
FEE64 module aida11 failed
FEE64 module aida12 failed
Calibration test result: Passed 0, Failed 12
Base Current Difference
aida05 fault 0xdb9a : 0xdb9d : 3
aida06 fault 0xb74f : 0xb752 : 3
aida07 fault 0xd052 : 0xd061 : 15
aida08 fault 0xe4c1 : 0xe4c4 : 3
aida09 fault 0xaf4b : 0xaf4d : 2
White Rabbit error counter test result: Passed 7, Failed 5
Base Current Difference
aida12 fault 0x0 : 0x36 : 54
FPGA Timestamp error counter test result: Passed 11, Failed 1
If any of these counts are reported as in error
The ASIC readout system has detected a timeslip.
That is the timestamp read from the time FIFO is not younger than the last
Returned 0 0 0 0 0 0 0 0 0 0 0 0
Mem(KB) : 4 8 16 32 64 128 256 512 1k 2k 4k
aida01 : 2 6 3 1 2 4 2 4 2 3 6 : 36104
aida02 : 2 3 0 2 2 4 2 2 3 3 6 : 36064
aida03 : 6 3 3 3 2 2 2 2 4 3 6 : 36928
aida04 : 15 5 8 4 3 3 2 3 3 3 6 : 36772
aida05 : 10 5 8 4 4 4 3 2 3 3 6 : 36688
aida06 : 14 17 10 3 3 3 1 4 3 3 6 : 37120
aida07 : 3 4 1 1 1 2 2 2 3 3 6 : 35740
aida08 : 12 5 7 2 2 4 1 2 3 3 6 : 35976
aida09 : 0 6 2 0 2 2 2 2 2 4 6 : 36816
aida10 : 4 2 5 2 1 4 2 4 2 3 6 : 36080
aida11 : 14 3 2 3 1 2 2 4 2 3 6 : 35856
aida12 : 1 2 0 2 1 4 1 3 3 3 6 : 36244
22:05 Stats OK (attach 5)
Temps OK (attach 6)
Bias OK (attach 7)
System wide checks as before - see above.
22:13 ADC calibration - Only 06,07 and 09 now fail
(TD re-calibrated remotely)
22:53 Beam off to allow access to S4 to reboot VME crate (akash).
22:58 Started compressing *old* runs on Screen 2, Workspace 5
nice -n10 gzip -v R[1-2][0-9]_* R[3][0-2]_*
aka everything *except* R33_*
23:11: Beam is back. Stats and UCESB as before.
23:24: Stats OK (attach 8)
Temps OK (attach 9)
Bias OK (attach 10)
UCESB OK (attach 11)
System-wide checks
Clock: 06 fails
Calibration: 06,07,09 fail
Base Current Difference
aida05 fault 0xdb9a : 0xdb9d : 3
aida06 fault 0xb74f : 0xb752 : 3
aida07 fault 0xd052 : 0xd066 : 20
aida08 fault 0xe4c1 : 0xe4c4 : 3
aida09 fault 0xaf4b : 0xaf4d : 2
White Rabbit error counter test result: Passed 7, Failed 5
Base Current Difference
aida05 fault 0xdb9a : 0xdb9d : 3
aida06 fault 0xb74f : 0xb752 : 3
aida07 fault 0xd052 : 0xd066 : 20
aida08 fault 0xe4c1 : 0xe4c4 : 3
aida09 fault 0xaf4b : 0xaf4d : 2
White Rabbit error counter test result: Passed 7, Failed 5
Returned 0 0 0 0 0 0 0 0 0 0 0 0
Mem(KB) : 4 8 16 32 64 128 256 512 1k 2k 4k
aida01 : 15 8 2 2 3 4 3 3 2 3 6 : 35996
aida02 : 8 12 4 1 2 4 3 2 3 3 6 : 36448
aida03 : 2 4 2 4 3 3 1 3 3 3 6 : 36360
aida04 : 7 8 4 4 2 4 3 3 3 3 6 : 37020
aida05 : 3 5 7 4 3 3 3 3 3 3 6 : 36964
aida06 : 2 6 8 2 3 4 2 3 3 3 6 : 36792
aida07 : 8 4 5 2 0 3 1 2 3 4 6 : 37712
aida08 : 26 11 3 1 1 3 1 3 3 3 6 : 36304
aida09 : 22 4 2 2 3 4 1 3 3 3 6 : 36504
aida10 : 21 6 6 2 0 4 2 3 3 3 6 : 36644
aida11 : 22 7 2 3 2 1 2 4 2 3 6 : 35856
aida12 : 16 9 2 2 3 3 2 2 3 3 6 : 36136 |
| Attachment 1: Stats1.png
|
|
| Attachment 2: Ucesb1.png
|
|
| Attachment 3: Temps1.png
|
|
| Attachment 4: Bias1.png
|
|
| Attachment 5: Stats2.png
|
|
| Attachment 6: Temp2.png
|
|
| Attachment 7: Bias2.png
|
|
| Attachment 8: Stats3.png
|
|
| Attachment 9: Temps3.png
|
|
| Attachment 10: Bias3.png
|
|
| Attachment 11: Ucesb2.png
|
|
|
248
|
Mon Apr 19 16:58:29 2021 |
LJW | Monday 19th April 16:00-20:00 Shift |
System Checks @ ~18:10 :
FEE64 module aida09 global clocks failed, 6
Clock status test result: Passed 11, Failed 1
Understand status as follows
Status bit 3 : firmware PLL that creates clocks from external clock not locked
Status bit 2 : always logic '1'
Status bit 1 : LMK3200(2) PLL and clock distribution chip not locked to external clock
Status bit 0 : LMK3200(1) PLL and clock distribution chip not locked to external clock
If all these bits are not set then the operation of the firmware is unreliable
FEE64 module aida07 failed
FEE64 module aida09 failed
Calibration test result: Passed 10, Failed 2
If any modules fail calibration , check the clock status and open the FADC Align and Control browser page to rerun calibration for that module
Base Current Difference
aida07 fault 0xd052 : 0xd05a : 8
White Rabbit error counter test result: Passed 11, Failed 1
Understand the status reports as follows:-
Status bit 3 : White Rabbit decoder detected an error in the received data
Status bit 2 : Firmware registered WR error, no reload of Timestamp
Status bit 0 : White Rabbit decoder reports uncertain of Timestamp information from WR
Base Current Difference
aida12 fault 0x0 : 0x23 : 35
FPGA Timestamp error counter test result: Passed 11, Failed 1
If any of these counts are reported as in error
The ASIC readout system has detected a timeslip.
That is the timestamp read from the time FIFO is not younger than the last
Returned 0 0 0 0 0 0 0 0 0 0 0 0
Mem(KB) : 4 8 16 32 64 128 256 512 1k 2k 4k
aida01 : 1 6 4 0 1 5 2 3 2 3 6 : 35636
aida02 : 27 3 2 0 2 3 2 3 3 3 6 : 36516
aida03 : 33 9 2 1 1 3 2 3 3 3 6 : 36556
aida04 : 11 6 5 4 2 4 3 3 3 3 6 : 37036
aida05 : 15 8 7 4 3 4 4 2 3 3 6 : 36908
aida06 : 13 9 7 3 3 4 2 3 3 3 6 : 36876
aida07 : 1 3 3 2 2 3 1 3 3 3 6 : 36236
aida08 : 29 5 2 1 1 2 2 3 3 3 6 : 36380
aida09 : 3 8 2 0 2 3 2 2 2 4 6 : 36972
aida10 : 9 5 3 3 1 4 2 4 2 3 6 : 36124
aida11 : 5 7 3 2 2 2 2 4 2 3 6 : 35900
aida12 : 24 6 3 1 2 3 2 2 3 3 6 : 36064
System Checks @ ~19:55
FEE64 module aida09 global clocks failed, 6
Clock status test result: Passed 11, Failed 1
Understand status as follows
Status bit 3 : firmware PLL that creates clocks from external clock not locked
Status bit 2 : always logic '1'
Status bit 1 : LMK3200(2) PLL and clock distribution chip not locked to external clock
Status bit 0 : LMK3200(1) PLL and clock distribution chip not locked to external clock
If all these bits are not set then the operation of the firmware is unreliable
FEE64 module aida07 failed
FEE64 module aida09 failed
Calibration test result: Passed 10, Failed 2
If any modules fail calibration , check the clock status and open the FADC Align and Control browser page to rerun calibration for that module
Base Current Difference
aida05 fault 0xdb9a : 0xdb9d : 3
aida06 fault 0xb74f : 0xb752 : 3
aida07 fault 0xd052 : 0xd05e : 12
aida08 fault 0xe4c1 : 0xe4c4 : 3
aida09 fault 0xaf4b : 0xaf4d : 2
White Rabbit error counter test result: Passed 7, Failed 5
Understand the status reports as follows:-
Status bit 3 : White Rabbit decoder detected an error in the received data
Status bit 2 : Firmware registered WR error, no reload of Timestamp
Status bit 0 : White Rabbit decoder reports uncertain of Timestamp information from WR
Base Current Difference
aida12 fault 0x0 : 0x27 : 39
FPGA Timestamp error counter test result: Passed 11, Failed 1
If any of these counts are reported as in error
The ASIC readout system has detected a timeslip.
That is the timestamp read from the time FIFO is not younger than the last
Returned 0 0 0 0 0 0 0 0 0 0 0 0
Mem(KB) : 4 8 16 32 64 128 256 512 1k 2k 4k
aida01 : 18 10 2 2 1 5 2 3 2 3 6 : 35768
aida02 : 21 9 2 1 2 2 2 3 3 3 6 : 36444
aida03 : 13 5 6 1 2 2 2 3 3 3 6 : 36444
aida04 : 30 11 4 3 2 4 3 3 3 3 6 : 37104
aida05 : 10 9 8 4 4 4 4 2 3 3 6 : 36976
aida06 : 22 17 10 3 2 3 1 4 3 3 6 : 37088
aida07 : 20 8 4 1 2 4 1 2 3 3 6 : 35952
aida08 : 14 4 3 0 1 2 2 3 3 3 6 : 36296
aida09 : 24 8 4 0 1 3 3 3 3 3 6 : 36768
aida10 : 19 8 4 1 1 4 2 3 3 3 6 : 36652
aida11 : 6 6 1 2 3 1 2 4 2 3 6 : 35800
aida12 : 15 7 1 1 2 4 1 2 3 3 6 : 35876 |
| Attachment 1: 63.png
|
|
| Attachment 2: Screenshot_2021-04-19_Statistics_aidas-gsi(3).png
|
|
| Attachment 3: Screenshot_2021-04-19_Temperature_and_status_scan_aidas-gsi(4).png
|
|
| Attachment 4: 64.png
|
|
| Attachment 5: 65.png
|
|
| Attachment 6: 66.png
|
|
|
246
|
Mon Apr 19 13:27:08 2021 |
RDP | Monday 19th April 12 noon shift |
12.30 There appear to be fewer HEC events in aida09 cf. aida11 and upstream DSSSDs
Decrease aida09 asic #1-4 HEC fast comparator 0x2 -> 0x1
Online/nearline analyses of daat files indicates that this does not resolve the issue
Some timestamp issues
MERGE Data Link (23725): bad timestamp 11 3 0x8b620008 0x0287be94 0x00003dd78287be94 0x16773dd78287be94 0x16773dd78287beb2
MERGE Data Link (23725): bad timestamp 11 3 0x8b610040 0x073302ce 0x00003df3e73302ce 0x16773df3e73302ce 0x16773df3e73302ec
MERGE Data Link (23725): bad timestamp 11 3 0x8b610020 0x0a54b794 0x00003e4e4a54b794 0x16773e4e4a54b794 0x16773e4e4a54b7b2
MERGE Data Link (23725): bad timestamp 11 3 0x8b610020 0x052da21e 0x00003f68f52da21e 0x16773f68f52da21e 0x16773f68f52da232
MERGE Data Link (23725): bad timestamp 11 3 0x8b620008 0x0061489e 0x000040aa8061489e 0x167740aa8061489e 0x167740aa806148a8
MERGE Data Link (23725): bad timestamp 11 3 0x8b610008 0x04029d5e 0x00004169c4029d5e 0x16774169c4029d5e 0x16774169c4029d68
MERGE Data Link (23725): bad timestamp 11 3 0x8b630004 0x08dfcb14 0x0000417fd8dfcb14 0x1677417fd8dfcb14 0x1677417fd8dfcb28
MERGE Data Link (23725): bad timestamp 11 3 0x8b630020 0x08dfcb1e 0x0000417fd8dfcb1e 0x1677417fd8dfcb1e 0x1677417fd8dfcb28
13.50 Increased DSSSD# 3 bias from -100V
-100V -6.325uA
-110V -6.500uA
-120V -6.800uA
|
| Attachment 1: 61.png
|
|
| Attachment 2: Screenshot_2021-04-19_Temperature_and_status_scan_aidas-gsi(2).png
|
|
| Attachment 3: Screenshot_2021-04-19_Statistics_aidas-gsi(2).png
|
|
|
244
|
Mon Apr 19 06:46:15 2021 |
MS | Monday 19 April 07:47-12:00 2021 |
07:47
Clock status test result: Passed 12, Failed 0
Understand status as follows
Status bit 3 : firmware PLL that creates clocks from external clock not locked
Status bit 2 : always logic '1'
Status bit 1 : LMK3200(2) PLL and clock distribution chip not locked to external clock
Status bit 0 : LMK3200(1) PLL and clock distribution chip not locked to external clock
If all these bits are not set then the operation of the firmware is unreliable
FEE64 module aida06 failed
FEE64 module aida07 failed
FEE64 module aida10 failed
Calibration test result: Passed 9, Failed 3
If any modules fail calibration , check the clock status and open the FADC Align and Control browser page to rerun calibration for that module
Base Current Difference
aida01 fault 0x7686 : 0x768a : 4
aida02 fault 0x941d : 0x9421 : 4
aida03 fault 0x7cd7 : 0x7cdb : 4
aida04 fault 0xb86d : 0xb871 : 4
aida05 fault 0x1a59 : 0x1a61 : 8
aida06 fault 0x4f45 : 0x4f4d : 8
aida07 fault 0x3bfc : 0x3c46 : 74
aida08 fault 0xc7ce : 0xc7d5 : 7
aida09 fault 0xb33b : 0xb33c : 1
White Rabbit error counter test result: Passed 3, Failed 9
Understand the status reports as follows:-
Status bit 3 : White Rabbit decoder detected an error in the received data
Status bit 2 : Firmware registered WR error, no reload of Timestamp
Status bit 0 : White Rabbit decoder reports uncertain of Timestamp information from WR
Base Current Difference
aida09 fault 0x1 : 0x2 : 1
aida12 fault 0xa : 0x35 : 43
FPGA Timestamp error counter test result: Passed 10, Failed 2
If any of these counts are reported as in error
The ASIC readout system has detected a timeslip.
That is the timestamp read from the time FIFO is not younger than the last
Returned 0 0 0 0 0 0 0 0 0 0 0 0
Mem(KB) : 4 8 16 32 64 128 256 512 1k 2k 4k
aida01 : 19 18 10 7 1 3 2 4 2 3 6 : 36380
aida02 : 11 15 5 3 2 3 2 3 1 4 6 : 36692
aida03 : 15 11 13 3 4 3 3 3 2 3 6 : 36164
aida04 : 22 14 20 5 1 3 4 3 2 3 6 : 36456
aida05 : 7 7 5 2 1 2 3 4 2 3 6 : 36132
aida06 : 21 14 6 2 3 3 1 2 2 4 6 : 37028
aida07 : 11 8 7 4 2 3 2 2 4 3 6 : 37212
aida08 : 18 10 7 5 3 1 4 3 2 3 6 : 36072
aida09 : 24 23 18 3 2 3 2 4 2 3 6 : 36504
aida10 : 6 19 5 2 2 2 2 3 2 3 6 : 35520
aida11 : 22 15 7 2 1 3 2 3 2 3 6 : 35648
aida12 : 35 13 8 2 5 3 1 3 3 3 6 : 36724
At 8:30 DAQ and Temperature Scan stopped working properly.
11:00
It was noted that at the time that AIDA dropped out ~8:30 the beam also dropped out. It seems a bit of a coincidence
TD and MS powercycled the FEEs after the first crash and restarted MIDAS but not the merger. This recovered the FEEs but did not re-establish the links between the FEEs and the Merger.
Another powercycle was performed this time with a full reset of the merger and the links were restored. Upon restoring there was a large amount of noise in across all FEEs on average a 50% increase across all FEEs but in DSSD a factor of 4-6 increase was common.
In the waveforms large 100kHz transiets could be seen - attachment 4
A further power-cycle was performed by OH. The rates following this powercycle are better than just before the power cycle but have not recovered to pre-glitch levels.
The waveforms here are much improved though - attachment 5 and 6
11:45
FEE64 module aida09 global clocks failed, 6
Clock status test result: Passed 11, Failed 1
Understand status as follows
Status bit 3 : firmware PLL that creates clocks from external clock not locked
Status bit 2 : always logic '1'
Status bit 1 : LMK3200(2) PLL and clock distribution chip not locked to external clock
Status bit 0 : LMK3200(1) PLL and clock distribution chip not locked to external clock
If all these bits are not set then the operation of the firmware is unreliable
FEE64 module aida01 failed
FEE64 module aida02 failed
FEE64 module aida03 failed
FEE64 module aida04 failed
FEE64 module aida05 failed
FEE64 module aida06 failed
FEE64 module aida07 failed
FEE64 module aida08 failed
FEE64 module aida09 failed
FEE64 module aida10 failed
FEE64 module aida11 failed
FEE64 module aida12 failed
Calibration test result: Passed 0, Failed 12
If any modules fail calibration , check the clock status and open the FADC Align and Control browser page to rerun calibration for that module
White Rabbit error counter test result: Passed 12, Failed 0
Understand the status reports as follows:-
Status bit 3 : White Rabbit decoder detected an error in the received data
Status bit 2 : Firmware registered WR error, no reload of Timestamp
Status bit 0 : White Rabbit decoder reports uncertain of Timestamp information from WR
FPGA Timestamp error counter test result: Passed 12, Failed 0
If any of these counts are reported as in error
The ASIC readout system has detected a timeslip.
That is the timestamp read from the time FIFO is not younger than the last
Returned 0 0 0 0 0 0 0 0 0 0 0 0
Mem(KB) : 4 8 16 32 64 128 256 512 1k 2k 4k
aida01 : 1 2 2 1 2 4 2 4 2 3 7 : 40148
aida02 : 5 4 2 2 1 2 2 3 2 3 7 : 39380
aida03 : 3 2 1 1 1 3 1 4 2 3 7 : 39692
aida04 : 4 2 1 0 1 3 3 3 2 3 7 : 39664
aida05 : 2 7 2 0 2 2 3 4 2 3 7 : 40160
aida06 : 2 3 2 2 2 2 1 3 3 3 7 : 40192
aida07 : 23 7 2 0 0 3 2 4 2 3 7 : 39988
aida08 : 23 11 4 0 1 3 1 4 2 3 7 : 39860
aida09 : 1 3 1 1 2 4 1 3 1 4 7 : 40396
aida10 : 1 3 3 1 1 4 1 2 3 3 7 : 39852
aida11 : 3 0 2 3 1 2 3 2 2 3 7 : 39116
aida12 : 5 8 0 3 1 4 2 3 2 3 7 : 39668
|
| Attachment 1: Screenshot_2021-04-19_Statistics_aidas-gsi.png
|
|
| Attachment 2: Screenshot_2021-04-19_Temperature_and_status_scan_aidas-gsi.png
|
|
| Attachment 3: 42.png
|
|
| Attachment 4: Screenshot_2021-04-19_Spectrum_Browser_aidas-gsi(1).png
|
|
| Attachment 5: 210319_1054_Layout7.png
|
|
| Attachment 6: 210419_1054_Layout8.png
|
|
| Attachment 7: Screenshot_2021-04-19_Statistics_aidas-gsi(1).png
|
|
| Attachment 8: Screenshot_2021-04-19_Temperature_and_status_scan_aidas-gsi(1).png
|
|
| Attachment 9: 43.png
|
|
|
243
|
Mon Apr 19 01:08:40 2021 |
MA | Monday 19th April 00:00-08:00 |
03:09 General check
Rates, temptature, voltages are OK attached 1, 2, 3, 4
****Clock Ckeck******
OK
Clock status test result: Passed 12, Failed 0
Understand status as follows
Status bit 3 : firmware PLL that creates clocks from external clock not locked
Status bit 2 : always logic '1'
Status bit 1 : LMK3200(2) PLL and clock distribution chip not locked to external clock
Status bit 0 : LMK3200(1) PLL and clock distribution chip not locked to external clock
If all these bits are not set then the operation of the firmware is unreliable
******ADC check ******
FEE64 module aida06 failed
FEE64 module aida07 failed
FEE64 module aida10 failed
Calibration test result: Passed 9, Failed 3
If any modules fail calibration , check the clock status and open the FADC Align and Control browser page to rerun calibration for that module
****** White Rabbit check******
Base Current Difference
aida01 fault 0x7686 : 0x768a : 4
aida02 fault 0x941d : 0x9421 : 4
aida03 fault 0x7cd7 : 0x7cdb : 4
aida04 fault 0xb86d : 0xb871 : 4
aida05 fault 0x1a59 : 0x1a61 : 8
aida06 fault 0x4f45 : 0x4f4d : 8
aida07 fault 0x3bfc : 0x3c2c : 48
aida08 fault 0xc7ce : 0xc7d5 : 7
aida09 fault 0xb33b : 0xb33c : 1
White Rabbit error counter test result: Passed 3, Failed 9
Understand the status reports as follows:-
Status bit 3 : White Rabbit decoder detected an error in the received data
Status bit 2 : Firmware registered WR error, no reload of Timestamp
Status bit 0 : White Rabbit decoder reports uncertain of Timestamp information from WR
*****FPGA check ******
Base Current Difference
aida09 fault 0x1 : 0x2 : 1
aida12 fault 0xa : 0x10 : 6
FPGA Timestamp error counter test result: Passed 10, Failed 2
If any of these counts are reported as in error
The ASIC readout system has detected a timeslip.
That is the timestamp read from the time FIFO is not younger than the last
*****Memory check*****
Returned 0 0 0 0 0 0 0 0 0 0 0 0
Mem(KB) : 4 8 16 32 64 128 256 512 1k 2k 4k
aida01 : 6 12 11 7 2 3 2 4 2 3 6 : 36360
aida02 : 21 15 7 3 2 3 1 4 2 3 6 : 35996
aida03 : 9 10 10 2 4 3 3 3 2 3 6 : 36052
aida04 : 17 17 17 4 0 2 3 4 2 3 6 : 36444
aida05 : 25 7 3 1 1 1 2 3 2 4 6 : 37292
aida06 : 29 15 7 2 3 4 1 3 3 3 6 : 36700
aida07 : 17 17 6 5 2 3 2 3 3 3 6 : 36812
aida08 : 22 6 10 5 3 1 3 4 2 3 6 : 36360
aida09 : 18 28 14 4 2 3 3 3 2 3 6 : 36232
aida10 : 26 16 4 3 3 1 3 4 2 3 6 : 36296
aida11 : 16 10 4 0 3 3 1 4 2 3 6 : 35856
aida12 : 19 14 4 2 4 4 1 3 3 3 6 : 36668
04:15 General Check
Rates, Tempratures, Voltages are ok, attached 5,6,7,8
******Clock Check*******
OK
Clock status test result: Passed 12, Failed 0
Understand status as follows
Status bit 3 : firmware PLL that creates clocks from external clock not locked
Status bit 2 : always logic '1'
Status bit 1 : LMK3200(2) PLL and clock distribution chip not locked to external clock
Status bit 0 : LMK3200(1) PLL and clock distribution chip not locked to external clock
If all these bits are not set then the operation of the firmware is unreliable
******ADC******
Clock status test result: Passed 12, Failed 0
Understand status as follows
Status bit 3 : firmware PLL that creates clocks from external clock not locked
Status bit 2 : always logic '1'
Status bit 1 : LMK3200(2) PLL and clock distribution chip not locked to external clock
Status bit 0 : LMK3200(1) PLL and clock distribution chip not locked to external clock
If all these bits are not set then the operation of the firmware is unreliable
******White Rabbit check******
Base Current Difference
aida01 fault 0x7686 : 0x768a : 4
aida02 fault 0x941d : 0x9421 : 4
aida03 fault 0x7cd7 : 0x7cdb : 4
aida04 fault 0xb86d : 0xb871 : 4
aida05 fault 0x1a59 : 0x1a61 : 8
aida06 fault 0x4f45 : 0x4f4d : 8
aida07 fault 0x3bfc : 0x3c39 : 61
aida08 fault 0xc7ce : 0xc7d5 : 7
aida09 fault 0xb33b : 0xb33c : 1
White Rabbit error counter test result: Passed 3, Failed 9
Understand the status reports as follows:-
Status bit 3 : White Rabbit decoder detected an error in the received data
Status bit 2 : Firmware registered WR error, no reload of Timestamp
Status bit 0 : White Rabbit decoder reports uncertain of Timestamp information from WR
******FPGA Check******
Base Current Difference
aida09 fault 0x1 : 0x2 : 1
aida12 fault 0xa : 0x11 : 7
FPGA Timestamp error counter test result: Passed 10, Failed 2
If any of these counts are reported as in error
The ASIC readout system has detected a timeslip.
That is the timestamp read from the time FIFO is not younger than the last
****** Memorey check******
Returned 0 0 0 0 0 0 0 0 0 0 0 0
Mem(KB) : 4 8 16 32 64 128 256 512 1k 2k 4k
aida01 : 27 21 10 7 1 3 2 4 2 3 6 : 36436
aida02 : 28 21 3 3 1 3 1 4 2 3 6 : 35944
aida03 : 15 8 11 3 3 3 3 3 2 3 6 : 36044
aida04 : 25 19 14 4 1 3 4 3 2 3 6 : 36380
aida05 : 12 6 5 1 0 2 2 3 2 4 6 : 37328
aida06 : 29 21 4 2 3 4 1 3 3 3 6 : 36700
aida07 : 19 14 7 6 2 3 2 2 3 3 6 : 36332
aida08 : 11 8 8 6 3 1 3 4 2 3 6 : 36332
aida09 : 16 25 11 3 1 2 2 4 2 3 6 : 36184
aida10 : 14 13 4 2 3 2 2 4 2 3 6 : 36064
aida11 : 4 9 4 0 3 3 1 4 2 3 6 : 35800
aida12 : 38 17 4 2 4 4 1 3 3 3 6 : 36768
|
| Attachment 1: 210419_0302_Voltages.png
|
|
| Attachment 2: 210419_0303_Stats.png
|
|
| Attachment 3: 210419_0303_Temp.png
|
|
| Attachment 4: 210419_0406_ucesb.png
|
|
| Attachment 5: 210419_0402_Stats.png
|
|
| Attachment 6: 210419_0402_Voltages.png
|
|
| Attachment 7: 210419_0406_ucesb.png
|
|
| Attachment 8: 210419_0414_ucesb.png
|
|
|
242
|
Sun Apr 18 21:43:01 2021 |
ML-OH | system wide checks |
New System wide check 10pm CET
Clock status test result: Passed 12, Failed 0
Understand status as follows
Status bit 3 : firmware PLL that creates clocks from external clock not locked
Status bit 2 : always logic '1'
Status bit 1 : LMK3200(2) PLL and clock distribution chip not locked to external clock
Status bit 0 : LMK3200(1) PLL and clock distribution chip not locked to external clock
If all these bits are not set then the operation of the firmware is unreliable
ADC calibration check:
FEE64 module aida06 failed
FEE64 module aida07 failed
FEE64 module aida10 failed
Calibration test result: Passed 9, Failed 3
If any modules fail calibration , check the clock status and open the FADC Align and Control browser page to rerun calibration for that module
Base Current Difference
aida01 fault 0x7686 : 0x768a : 4
aida02 fault 0x941d : 0x9421 : 4
aida03 fault 0x7cd7 : 0x7cdb : 4
aida04 fault 0xb86d : 0xb871 : 4
aida05 fault 0x1a59 : 0x1a61 : 8
aida06 fault 0x4f45 : 0x4f4d : 8
aida07 fault 0x3bfc : 0x3c1d : 33
aida08 fault 0xc7ce : 0xc7d5 : 7
aida09 fault 0xb33b : 0xb33c : 1
White Rabbit error counter test result: Passed 3, Failed 9
Understand the status reports as follows:-
Status bit 3 : White Rabbit decoder detected an error in the received data
Status bit 2 : Firmware registered WR error, no reload of Timestamp
Status bit 0 : White Rabbit decoder reports uncertain of Timestamp information from WR
FPGA timestamp error checks:
Base Current Difference
aida09 fault 0x1 : 0x2 : 1
aida12 fault 0xa : 0xf : 5
FPGA Timestamp error counter test result: Passed 10, Failed 2
If any of these counts are reported as in error
The ASIC readout system has detected a timeslip.
That is the timestamp read from the time FIFO is not younger than the last
Memory from FEE64:
Returned 0 0 0 0 0 0 0 0 0 0 0 0
Mem(KB) : 4 8 16 32 64 128 256 512 1k 2k 4k
aida01 : 22 19 6 4 2 3 2 4 2 3 6 : 36304
aida02 : 23 9 3 3 1 3 1 4 2 3 6 : 35828
aida03 : 15 5 6 3 2 3 3 3 2 3 6 : 35876
aida04 : 20 8 18 1 1 3 4 3 2 3 6 : 36240
aida05 : 21 7 1 2 1 2 4 3 2 3 6 : 35868
aida06 : 18 8 4 1 3 4 1 3 3 3 6 : 36520
aida07 : 4 9 3 4 2 3 2 2 3 3 6 : 36104
aida08 : 15 5 2 4 2 1 3 4 2 3 6 : 36100
aida09 : 2 23 8 1 2 3 2 4 2 3 6 : 36192
aida10 : 10 7 8 5 2 1 3 3 2 3 6 : 35712
aida11 : 1 9 5 1 2 3 1 4 2 3 6 : 35772
aida12 : 14 8 6 3 3 4 1 3 3 3 6 : 36600 |
| Attachment 1: 18-04-2021_10pm_HV.png
|
|
| Attachment 2: 18-04-2021_10pm_StatGoodEvt.png
|
|
| Attachment 3: 18-04-2021_10pm_PAUSE.png
|
|
| Attachment 4: 18-04-2021_10pm_RESUME.png
|
|
| Attachment 5: 18-04-2021_10pm_ADCdataItem.png
|
|
| Attachment 6: 18-04-2021_10pm_DISC.png
|
|
| Attachment 7: 18-04-2021_10pm_correlations.png
|
|
| Attachment 8: 18-04-2021_10pm_SpecRate.png
|
|
| Attachment 9: 18-04-2021_10pm_Spec1-8H.png
|
|
| Attachment 10: 18-04-2021_10pm_Spec1-8HlayoutID6.png
|
|
| Attachment 11: 18-04-2021_10pm_Spec1-8L.png
|
|
| Attachment 12: 18-04-2021_10pm_Spec1-8L_layoutid4.png
|
|
| Attachment 13: 18-04-2021_10pm_Spec1-8W.png
|
|
| Attachment 14: 18-04-2021_10pm_SpecLayoutID8.png
|
|
| Attachment 15: 18-04-2021_10pm_WR28-47.png
|
|
| Attachment 16: 18-04-2021_10pm_WR48-63.png
|
|
| Attachment 17: 18-04-2021_10pm_temp.png
|
|
| Attachment 18: 18-04-2021_10pm_ucesb_monitor.png
|
|
| Attachment 19: 18-04-2021_10pm-AIDA_Alerting_-_Grafana.png
|
|
| Attachment 20: 18-04-2021_10pm_NewMerger.png
|
|
|
241
|
Sun Apr 18 19:05:33 2021 |
ML-OH | All spectra reset |
All spectra reset at 8pm CET.
|